Docker镜像仓库的概念
在Docker生态系统中,Docker镜像仓库(或称为Docker Registry)是一个存储和分发Docker镜像的服务。它类似于其他编程语言中的包管理系统,允许开发者上传、下载和管理Docker镜像。Docker官方提供了一个公共的镜像仓库服务,称为Docker Hub,但你也可以在自己的服务器上运行私有镜像仓库。
Docker仓库的特点
-
存储镜像:Docker镜像仓库用来存储Docker镜像。这些镜像可以是官方提供的,也可以是用户自己创建的。
-
版本控制:每个镜像可以有多个版本(tags),这使得用户可以轻松地回溯到之前的版本或者使用特定的版本。
-
分发:通过镜像仓库,用户可以轻松地共享和分发他们的Docker镜像给其他用户或团队。
-
认证和安全:许多镜像仓库支持基于角色的访问控制(RBAC),允许管理员控制谁可以访问哪些镜像。
Docker镜像仓库分类
Docker镜像仓库主要分为公共镜像仓库和私有镜像仓库。
公共镜像仓库
公共镜像仓库为Docker官方提供,称为Docker Hub,地址:https://hub.docker.com
当然,现在目前各厂商也相继推出了公共的镜像仓库。
目前Docker hub在国内访问不了,需要配置一些代理才能够访问,可以参考下列:
sudo mkdir -p /etc/docker
sudo tee /etc/docker/daemon.json <<EOF
{
"registry-mirrors": [
"https://docker.1ms.run",
"https://docker.mybacc.com",
"https://dytt.online",
"https://lispy.org",
"https://docker.xiaogenban1993.com",
"https://docker.yomansunter.com",
"https://aicarbon.xyz",
"https://666860.xyz",
"https://docker.zhai.cm",
"https://a.ussh.net",
"https://hub.littlediary.cn",
"https://hub.rat.dev",
"https://docker.m.daocloud.io"
]
}
EOF
sudo systemctl daemon-reload
sudo systemctl restart docker
私有镜像仓库
对于需要更高安全性和控制的企业或组织,可以在自己的服务器上设置私有镜像仓库。这可以通过以下几种方式实现:
-
Docker Registry:Docker官方提供了一个轻量级的、开源的镜像仓库服务,称为Docker Registry。它可以很容易地部署在自己的服务器上,并提供基本的镜像存储和分发功能。
-
harbor镜像仓库:Harbor 是一个开源的镜像仓库服务,用于容器镜像、Helm Chart 等符合 OCI 标准的 Artifact 的安全托管及高效分发,能够帮助您跨云原生计算平台(如 Kubernetes 和 Docker)一致且安全地管理 Artifact。
-
使用云服务:许多云服务提供商(如AWS、Azure、Google Cloud)提供托管Docker镜像仓库的服务,如Amazon Elastic Container Registry (ECR)、Azure Container Registry (ACR)、Google Container Registry (GCR)等。
私有镜像仓库之Docker Registry搭建
下载镜像
[root@lb ~]# docker pull registry
Using default tag: latest
latest: Pulling from library/registry
f18232174bc9: Pull complete
e5a9c19e7b9d: Pull complete
e8a894506e86: Pull complete
e1822bac1992: Pull complete
b5da7f963a9e: Pull complete
Digest: sha256:1fc7de654f2ac1247f0b67e8a459e273b0993be7d2beda1f3f56fbf1001ed3e7
Status: Downloaded newer image for registry:latest
docker.io/library/registry:latest
[root@lb ~]# docker images | grep registry
registry latest 3dec7d02aaea 2 weeks ago 57.7MB
运行容器
# 查看需要挂载的存储卷
[root@lb ~]# docker inspect registry | jq .[].Config.Volumes
{
"/var/lib/registry": {}
}
# 查看需要映射的端口
[root@lb ~]# docker inspect registry | jq .[].Config.ExposedPorts
{
"5000/tcp": {}
}
# 运行容器
[root@lb ~]# docker run -d --name registry -p 5000:5000 --restart always -v /data/docker/registry:/var/lib/registry registry
2e0087e93d0d5070d4d232fdf081bf6be9b6a71f2f72d83ccf01e1a2fb9acfa3
[root@lb ~]# docker ps -a | grep registry
2e0087e93d0d registry "/entrypoint.sh /etc..." 8 seconds ago Up 8 seconds 0.0.0.0:5000->5000/tcp, [::]:5000->5000/tcp registry
测试访问
http://10.0.0.10:5000/v2/_catalog

配置docker准许http访问
docker默认是使用https进行通信的,我们这里配置一下docker使用http访问仓库
示例:如果不配置http访问,推送镜像时会报错
# 给镜像打一个tag
[root@lb ~]# docker tag mysql:5.7 10.0.0.10:5000/huangsir/mysql:5.7
# 推送镜像
[root@lb ~]# docker push 10.0.0.10:5000/huangsir/mysql:5.7
The push refers to repository [10.0.0.10:5000/huangsir/mysql]
Get "https://10.0.0.10:5000/v2/": http: server gave HTTP response to HTTPS client
给docker配置http
需要在/etc/docker/daemon.json文件中添加{ "insecure-registries": ["10.0.0.10:5000"] }这行配置,让 Docker 认为该地址是安全的,当然这里的IP也可以换成域名
[root@lb ~]# cat /etc/docker/daemon.json
{
"registry-mirrors": [
...
],
"insecure-registries": [
"10.0.0.10:5000"
]
}
[root@lb ~]# systemctl daemon-reload
[root@lb ~]# systemctl restart docker
再次推送镜像查看:
[root@lb ~]# docker push 10.0.0.10:5000/huangsir/mysql:5.7
The push refers to repository [10.0.0.10:5000/huangsir/mysql]
441e16cac4fe: Pushed
73cb62467b8f: Pushed
337ec6bae222: Pushed
532b66f4569d: Pushed
0d9e9a9ce9e4: Pushed
4555572a6bb2: Pushed
8527ccd6bd85: Pushed
d76a5f910f6b: Pushed
8b2952eb02aa: Pushed
7ff7abf4911b: Pushed
cff044e18624: Pushed
5.7: digest: sha256:4b6c4935195233bc10b617df3cc725a9ddd5a7f10351a7bf573bea0b5ded7649 size: 2618
[root@lb ~]# curl http://10.0.0.10:5000/v2/_catalog
{"repositories":["huangsir/mysql"]}
如何查看仓库中有哪些镜像的版本
curl http://<your-server-ip>:5000/v2/<your-image-name>/tags/list
[root@lb ~]# curl http://10.0.0.10:5000/v2/huangsir/mysql/tags/list
{"name":"huangsir/mysql","tags":["5.7"]}
registry配置用户名密码进行访问
创建一个目录用于存放认证信息,并使用htpasswd命令创建用户名和密码。例如:
[root@lb ~]# mkdir -p /data/docker/auth
[root@lb ~]# htpasswd -Bbn admin 123456 > /data/docker/auth/htpasswd
[root@lb ~]# cat /data/docker/auth/htpasswd
admin:$2y$05$mAp6m7bU5RlQvG808YmRDu6.vgg3q4cMOcCCDZYWkquBqaJrGQtLO
这会创建一个名为admin的用户,密码为123456。
创建容器
[root@lb ~]# docker run -d --name registry -p 5000:5000 --restart always \
-v /data/docker/registry:/var/lib/registry \
-v /data/docker/auth:/auth \
-e "REGISTRY_AUTH=htpasswd" \
-e "REGISTRY_AUTH_HTPASSWD_REALM=Registry Realm" \
-e "REGISTRY_AUTH_HTPASSWD_PATH=/auth/htpasswd" \
registry
b355fdcdb98093ca05d66dd0ddd9246af2e8e81653d8975ed6bcbb7a3fd9b234
[root@lb ~]# docker ps -a
CONTAINER ID IMAGE COMMAND CREATED STATUS PORTS NAMES
b355fdcdb980 registry "/entrypoint.sh /etc..." 4 seconds ago Up 4 seconds 0.0.0.0:5000->5000/tcp, [::]:5000->5000/tcp registry
测试拉取镜像
# 拉取镜像时提示需要进行验证
[root@lb ~]# docker pull 10.0.0.10:5000/huangsir/mysql:5.7
Error response from daemon: Head "http://10.0.0.10:5000/v2/huangsir/mysql/manifests/5.7": no basic auth credentials
登录docker镜像
docker login -u admin -p 123456 10.0.0.10:5000
最后返回登录成功的信息即可
私有镜像仓库之harbor搭建使用
docker搭建harbor仓库需要Docker compose!!!,需要安装教程的同学可以参考这篇文章:一文搞懂Docker Compose
harbor仓库地址:https://github.com/goharbor/harbor
部署harbor
# 下载harbor
[root@lb ~]# wget https://github.com/goharbor/harbor/releases/download/v2.13.0/harbor-offline-installer-v2.13.0.tgz
[root@lb ~]# ll harbor-offline-installer-v2.13.0.tgz
-rw-r--r-- 1 root root 657690441 Apr 20 13:47 harbor-offline-installer-v2.13.0.tgz
# 解压
[root@lb ~]# tar -xvf harbor-offline-installer-v2.13.0.tgz
harbor/harbor.v2.13.0.tar.gz
harbor/prepare
harbor/LICENSE
harbor/install.sh
harbor/common.sh
harbor/harbor.yml.tmpl
修改harbor的配置文件
[root@lb ~/harbor]# cd harbor
[root@lb ~/harbor]# mv harbor.yml.tmpl harbor.yml
# 只需修改下面的即可
[root@lb ~/harbor]# vim harbor.yml
# 访问域名。这里先随便填写一个域名即可
hostname: reg.huangsir.com
##### 将https相关的内容注释掉
#https:
# https port for harbor, default is 443
#port: 443
# The path of cert and key files for nginx
#certificate: /your/certificate/path
#private_key: /your/private/key/path
# enable strong ssl ciphers (default: false)
# strong_ssl_ciphers: false
## 修改用户密码
harbor_admin_password: 123456
## 修改挂载的存储卷
data_volume: /data/harbor/regsitry
安装harbor
harbor仓库默认使用80端口,需要确保宿主机的80端口没有被占用,或者修改docker-compose.yaml文件,将80端口进行修改
# 先创建存储卷
[root@lb ~/harbor]# mkdir -p /data/harbor/regsitry
# 执行安装前置校验脚本,最后输出Successfully即可
[root@lb ~/harbor]# ./prepare
......#省略万字内容
Successfully called func: create_root_cert
Generated configuration file: /compose_location/docker-compose.yml
Clean up the input dir
# 执行安装,最后输出successfully即可
[root@lb ~/harbor]# ./install.sh
.....#省略万字内容
[+] Running 10/10
✔ Network harbor_harbor Created 0.0s
✔ Container harbor-log Started 0.3s
✔ Container harbor-portal Started 1.4s
✔ Container registryctl Started 1.2s
✔ Container registry Started 1.4s
✔ Container harbor-db Started 1.3s
✔ Container redis Started 1.2s
✔ Container harbor-core Started 1.7s
✔ Container harbor-jobservice Started 2.5s
✔ Container nginx Started 2.6s
✔ ----Harbor has been installed and started successfully.----
# 查看镜像运行状况
[root@lb ~/harbor]# docker-compose ps
NAME IMAGE COMMAND SERVICE CREATED STATUS PORTS
harbor-core goharbor/harbor-core:v2.13.0 "/harbor/entrypoint...." core 55 seconds ago Up 53 seconds (healthy)
harbor-db goharbor/harbor-db:v2.13.0 "/docker-entrypoint...." postgresql 55 seconds ago Up 54 seconds (healthy)
harbor-jobservice goharbor/harbor-jobservice:v2.13.0 "/harbor/entrypoint...." jobservice 55 seconds ago Up 46 seconds (healthy)
harbor-log goharbor/harbor-log:v2.13.0 "/bin/sh -c /usr/loc..." log 55 seconds ago Up 54 seconds (healthy) 127.0.0.1:1514->10514/tcp
harbor-portal goharbor/harbor-portal:v2.13.0 "nginx -g 'daemon of..." portal 55 seconds ago Up 54 seconds (healthy)
nginx goharbor/nginx-photon:v2.13.0 "nginx -g 'daemon of..." proxy 55 seconds ago Up 53 seconds (healthy) 0.0.0.0:80->8080/tcp, [::]:80->8080/tcp
redis goharbor/redis-photon:v2.13.0 "redis-server /etc/r..." redis 55 seconds ago Up 54 seconds (healthy)
registry goharbor/registry-photon:v2.13.0 "/home/harbor/entryp..." registry 55 seconds ago Up 54 seconds (healthy)
registryctl goharbor/harbor-registryctl:v2.13.0 "/home/harbor/start...." registryctl 55 seconds ago Up 54 seconds (healthy)
浏览器访问harbor
或者使用你配置好的域名访问也可以

登录harbor:
用户名:admin
密码:前面我们配置的,123456

使用harbor仓库
docker配置准许harbor仓库进行http访问
需要在/etc/docker/daemon.json文件中添加{ "insecure-registries": ["reg.huangsir.com"] }这行配置,让 Docker 认为该地址是安全的,当然这里的IP也可以换成域名
[root@lb ~]# cat /etc/docker/daemon.json
{
"registry-mirrors": [
...
],
"insecure-registries": [
"10.0.0.10:5000",
"reg.huangsir.com"
]
}
[root@lb ~]# systemctl daemon-reload
[root@lb ~]# systemctl restart docker
登录harbor仓库
# 本地做一些hosts解析
[root@lb ~/harbor]# echo '10.0.0.10 reg.huangsir.com' >> /etc/hosts
# 登录
[root@lb ~/harbor]# docker login -u admin -p 123456 reg.huangsir.com
WARNING! Using --password via the CLI is insecure. Use --password-stdin.
WARNING! Your credentials are stored unencrypted in '/root/.docker/config.json'.
Configure a credential helper to remove this warning. See
https://docs.docker.com/go/credential-store/
Login Succeeded
推送镜像至harbor仓库
在harbor仓库新建一个项目


推送镜像
# 打标签
[root@lb ~/harbor]# docker tag mysql:5.7 reg.huangsir.com/private/mysql:5.7
# 推送镜像
[root@lb ~/harbor]# docker push reg.huangsir.com/private/mysql:5.7
The push refers to repository [reg.huangsir.com/private/mysql]
441e16cac4fe: Mounted from library/mysql
73cb62467b8f: Mounted from library/mysql
337ec6bae222: Pushed
532b66f4569d: Mounted from library/mysql
0d9e9a9ce9e4: Pushed
4555572a6bb2: Pushed
8527ccd6bd85: Pushed
d76a5f910f6b: Pushed
8b2952eb02aa: Pushed
7ff7abf4911b: Pushed
cff044e18624: Pushed
5.7: digest: sha256:4b6c4935195233bc10b617df3cc725a9ddd5a7f10351a7bf573bea0b5ded7649 size: 2618
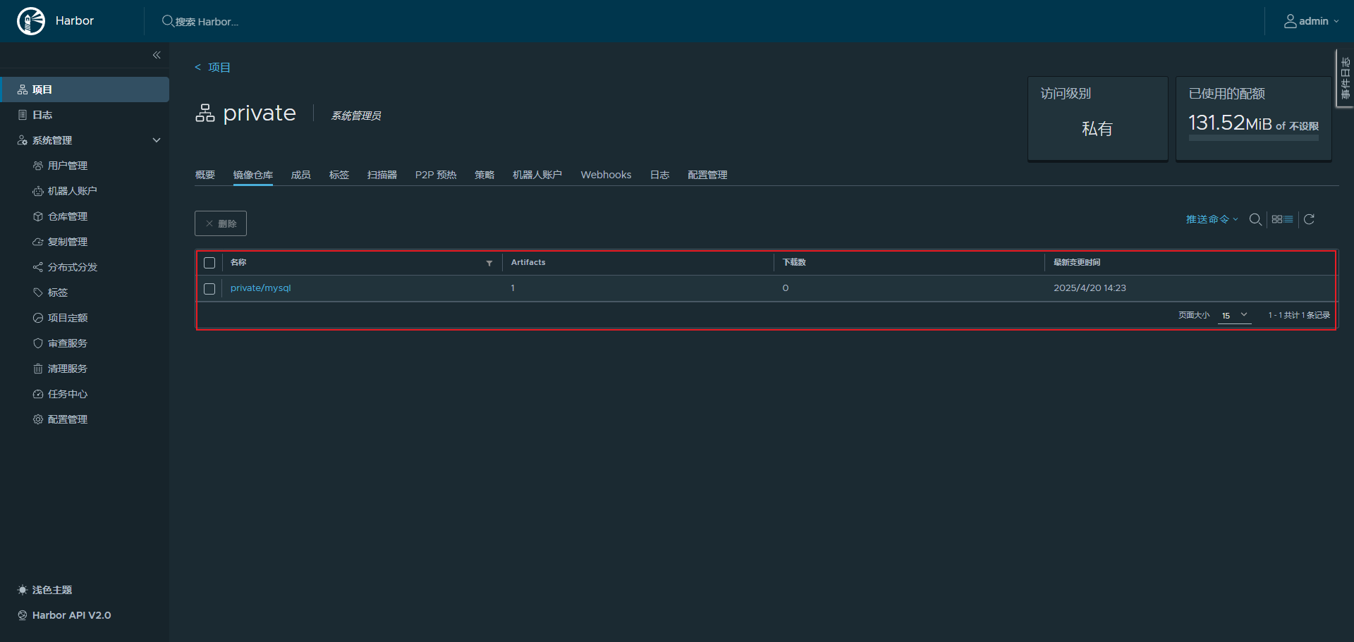
通过浏览器查看,发现我们的镜像已经推送成功了

harbor仓库配置https访问
修改harbor.yml文件,将https部分放开即可
[root@lb ~/harbor]# vim harbor.yml
https:
# https的端口
port: 443
# 公钥
certificate: /your/certificate/path
# 私钥
private_key: /your/private/key/path
# 修改完成之后重启即可
[root@lb ~/harbor]# docker-compose restart
私有镜像仓库之阿里云镜像仓库(ACR)使用
阿里云镜像仓库地址:https://cr.console.aliyun.com/cn-hangzhou/instance/dashboard
阿里云镜像仓库个人版可以面试试用,但是有限制,只有三个命名空间,三百个仓库

登录到阿里云镜像仓库
点击访问凭证即可,我们可以设置固定密码,后续登录就使用改密码进行登录

[root@lb ~/harbor]# docker login --username=灬halo丨少年 crpi-jzkigw8wlyp1a5sg.cn-hangzhou.personal.cr.aliyuncs.com
i Info → A Personal Access Token (PAT) can be used instead.
To create a PAT, visit https://app.docker.com/settings
Password:
WARNING! Your credentials are stored unencrypted in '/root/.docker/config.json'.
Configure a credential helper to remove this warning. See
https://docs.docker.com/go/credential-store/
Login Succeeded
新建命名空间和镜像仓库
新建命名空间


新建镜像仓库

选择本地仓库

duang,我们的镜像仓库就建好了

测试上传镜像
[root@lb ~/harbor]# docker tag mysql:5.7 crpi-jzkigw8wlyp1a5sg.cn-hangzhou.personal.cr.aliyuncs.com/huangxin/mysql:5.7
[root@lb ~/harbor]# docker push crpi-jzkigw8wlyp1a5sg.cn-hangzhou.personal.cr.aliyuncs.com/huangxin/mysql:5.7
The push refers to repository [crpi-jzkigw8wlyp1a5sg.cn-hangzhou.personal.cr.aliyuncs.com/huangxin/mysql]
441e16cac4fe: Pushed
73cb62467b8f: Pushed
337ec6bae222: Pushed
532b66f4569d: Pushed
0d9e9a9ce9e4: Pushed
4555572a6bb2: Pushed
8527ccd6bd85: Pushed
d76a5f910f6b: Pushed
8b2952eb02aa: Pushed
7ff7abf4911b: Pushed
cff044e18624: Pushed
5.7: digest: sha256:4b6c4935195233bc10b617df3cc725a9ddd5a7f10351a7bf573bea0b5ded7649 size: 2618
查看阿里云镜像仓库
