PART 01 网络规模越大,可见性越差
一条专线抖动、一台服务器突发流量、一次未知协议泛洪,都可能在业务侧放大为投诉工单...随着企业数字化转型进程加快,网络规模持续扩张,架构日趋复杂。在多协议、多厂商设备并存的异构环境中,网络流量不透明、核心链路隐患难发现、带宽资源分配不合理等问题,已成为影响业务连续性与稳定性的潜在风险。PART 02
PART 02 网络流量分析,流量可视,决策有据
乐维网络流量分析,通过打通主流网络设备(如交换机、路由器、防火墙等)的数据链路,实现跨厂商、跨协议的统一采集与集中分析。借助多维度可视化监控与智能报表机制,将抽象的网络状态转化为直观可操作的业务洞察,助力企业在复杂环境中实现精细化运营。
01全面兼容,实现网络数据统一
采集方案支持sFlow、NetFlow、cFlow、NetStream、sFlow、SNMP等多种主流网络协议,兼容国内外主流厂商的交换机、路由器等网络设备,实现异构环境下的灵活数据采集。这一能力为企业解决了多源设备数据整合难题,为深度分析建立统一数据基础。
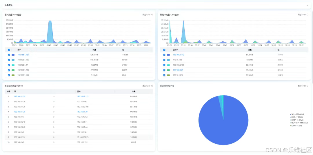
02多维度流量分析,支撑精细化运维决策
支持多维度网络流量概览,提供源IP与目的IP流量趋势排行分析,帮助运维人员快速了解流量和包的使用情况。通过基于源IP到目的IP的会话流量排行统计,以及应用、协议、端口维度(内置丰富的端口与应用等映射关系)的流量分析,实现从单个IP视角全面掌握出入流量情况。
特别值得一提的是,系统能够精准识别高流量IP、应用及协议,支持历史流量会话追溯,分析粒度精细至分钟级,为异常定位与性能优化提供数据支撑。
03专线链路质量监控,保障关键业务稳定运行
针对企业关键业务依赖的专线链路,方案提供带宽利用率、接收发送速率、丢包率等核心指标的持续监控。通过RPing(网络设备之间发起的ICMP探测)和代理探测技术,实时掌握链路延时、抖动、丢包率等质量指标。同时,支持链路关联关系组设置,可绑定主备链路并自动生成更高级别并联触发器,显著提升关键业务链路可靠性。
04智能报表驱动,优化网络资源分配
在数据展示与汇报方面,方案提供端口、设备、链路等多维度流量报表,支持日报、周报、月报、年报等不同时间维度的统计分析,并可便捷导出Excel格式。通过对端口流量、速率、带宽利用率、丢包数等指标的持续跟踪,为网络资源规划与成本优化提供决策依据。
PART 03 实现网络"透明化"管理,提升运维效能
乐维网络流量分析的价值主要体现在以下几个方面:实现全维度流量可视,打破网络黑盒状态,使网络管理真正"透明化";通过精准定位流量异常,大幅提升故障排查效率;保障专线链路稳定性,确保关键业务连续性;灵活适配多样化业务需求,降低网络管理复杂度;以数据驱动运维决策,助力企业网络资源优化。