大家好,我是苏三,又跟大家见面了。
前言
最近有位粉丝问了我一个问题:如何设计一个高并发系统?
这是一个非常高频的面试题,面试官可以从多个角度,考查技术的广度和深度。
今天这篇文章跟大家一起聊聊高并发系统设计一些关键点,希望对你会有所帮助。
1 页面静态化
对于高并发系统的页面功能,我们必须要做静态化设计。
如果并发访问系统的用户非常多,每次用户访问页面的时候,都通过服务器动态渲染,会导致服务端承受过大的压力,而导致页面无法正常加载的情况发生。
我们可以使用Freemarker或Velocity模板引擎,实现页面静态化功能。
以商城官网首页为例,我们可以在Job中,每隔一段时间,查询出所有需要在首页展示的数据,汇总到一起,使用模板引擎生成到html文件当中。
然后将该html文件,通过shell脚本,自动同步到前端页面相关的服务器上。
2 CDN加速
虽说页面静态化可以提升网站网页的访问速度,但还不够,因为用户分布在全国各地,有些人在北京,有些人在成都,有些人在深圳,地域相差很远,他们访问网站的网速各不相同。
如何才能让用户最快访问到活动页面呢?
这就需要使用CDN,它的全称是Content Delivery Network,即内容分发网络。
使用户就近获取所需内容,降低网络拥塞,提高用户访问响应速度和命中率。
CDN加速的基本原理是:将网站的静态内容(如图片、CSS、JavaScript文件等)复制并存储到分布在全球各地的服务器节点上。
当用户请求访问网站时,CDN系统会根据用户的地理位置,自动将内容分发给离用户最近的服务器,从而实现快速访问。
国内常见的CDN提供商有阿里云CDN、腾讯云CDN、百度云加速等,它们提供了全球分布的节点服务器,为全球范围内的网站加速服务。
3 缓存
在高并发的系统中,缓存可以说是必不可少的技术之一。
目前缓存有两种:
- 基于应用服务器的内存缓存,也就是我们说的二级缓存。
- 使用缓存中间件,比如:Redis、Memcached等,这种是分布式缓存。
这两种缓存各有优缺点。
二级缓存的性能更好,但因为是基于应用服务器内存的缓存,如果系统部署到了多个服务器节点,可能会存在数据不一致的情况。
而Redis或Memcached虽说性能上比不上二级缓存,但它们是分布式缓存,避免多个服务器节点数据不一致的问题。
缓存的用法一般是这样的:使用缓存之后,可以减轻访问数据库的压力,显著的提升系统的性能。
有些业务场景,甚至会分布式缓存和二级缓存一起使用。
比如获取商品分类数据,流程如下:
不过引入缓存,虽说给我们的系统性能带来了提升,但同时也给我们带来了一些新的问题,比如:《数据库和缓存双向数据库一致性问题》、《缓存穿透、击穿和雪崩问题》等。
我们在使用缓存时,一定要结合实际业务场景,切记不要为了缓存而缓存。
4 异步
有时候,我们在高并发系统当中,某些接口的业务逻辑,没必要都同步执行。
比如有个用户请求接口中,需要做业务操作,发站内通知,和记录操作日志。为了实现起来比较方便,通常我们会将这些逻辑放在接口中同步执行,势必会对接口性能造成一定的影响。
接口内部流程图如下:
这个接口表面上看起来没有问题,但如果你仔细梳理一下业务逻辑,会发现只有业务操作才是核心逻辑,其他的功能都是非核心逻辑。
在这里有个原则就是:核心逻辑可以同步执行,同步写库。非核心逻辑,可以异步执行,异步写库。
上面这个例子中,发站内通知和用户操作日志功能,对实时性要求不高,即使晚点写库,用户无非是晚点收到站内通知,或者运营晚点看到用户操作日志,对业务影响不大,所以完全可以异步处理。
通常异步主要有两种:多线程 和 mq。
4.1 线程池
使用线程池改造之后,接口逻辑如下:
发站内通知和用户操作日志功能,被提交到了两个单独的线程池中。
这样接口中重点关注的是业务操作,把其他的逻辑交给线程异步执行,这样改造之后,让接口性能瞬间提升了。
但使用线程池有个小问题就是:如果服务器重启了,或者是需要被执行的功能出现异常了,无法重试,会丢数据。
那么这个问题该怎么办呢?
4.2 mq
使用mq改造之后,接口逻辑如下:对于发站内通知和用户操作日志功能,在接口中并没真正实现,它只发送了mq消息到mq服务器。然后由mq消费者消费消息时,才真正的执行这两个功能。
这样改造之后,接口性能同样提升了,因为发送mq消息速度是很快的,我们只需关注业务操作的代码即可。
5 多线程处理
在高并发系统当中,用户的请求量很大。
假如我们现在用mq处理业务逻辑。
一下子有大量的用户请求,产生了大量的mq消息,保存到了mq服务器。
而mq的消费者,消费速度很慢。
可能会导致大量的消息积压问题。
从而严重影响数据的实时性。
我们需要对消息的消费者做优化。
最快的方式是使用多线程消费消息,比如:改成线程池消费消息。
当然核心线程数、最大线程数、队列大小 和 线程回收时间,一定要做成配置的,后面可以根据实际情况动态调整。
这样改造之后,我们可以快速解决消息积压问题。
除此之外,在很多数据导入场景,用多线程导入数据,可以提升效率。
温馨提醒一下:使用多线程消费消息,可能会出现消息的顺序问题。如果你的业务场景中,需要保证消息的顺序,则要用其他的方式解决问题。感兴趣的小伙伴,可以找我私聊。
6 分库分表
有时候,高并发系统的吞吐量受限的不是别的,而是数据库。
当系统发展到一定的阶段,用户并发量大,会有大量的数据库请求,需要占用大量的数据库连接,同时会带来磁盘IO的性能瓶颈问题。
此外,随着用户数量越来越多,产生的数据也越来越多,一张表有可能存不下。由于数据量太大,sql语句查询数据时,即使走了索引也会非常耗时。
这时该怎么办呢?
答:需要做分库分表。
如下图所示:图中将用户库拆分成了三个库,每个库都包含了四张用户表。
如果有用户请求过来的时候,先根据用户id路由到其中一个用户库,然后再定位到某张表。
路由的算法挺多的:
- 根据id取模,比如:id=7,有4张表,则7%4=3,模为3,路由到用户表3。
- 给id指定一个区间范围,比如:id的值是0-10万,则数据存在用户表0,id的值是10-20万,则数据存在用户表1。
- 一致性hash算法
分库分表主要有两个方向:垂直和水平。
说实话垂直方向(即业务方向)更简单。
在水平方向(即数据方向)上,分库和分表的作用,其实是有区别的,不能混为一谈。
- 分库:是为了解决数据库连接资源不足问题,和磁盘IO的性能瓶颈问题。
- 分表:是为了解决单表数据量太大,sql语句查询数据时,即使走了索引也非常耗时问题。此外还可以解决消耗cpu资源问题。
- 分库分表:可以解决 数据库连接资源不足、磁盘IO的性能瓶颈、检索数据耗时 和 消耗cpu资源等问题。
如果在有些业务场景中,用户并发量很大,但是需要保存的数据量很少,这时可以只分库,不分表。
如果在有些业务场景中,用户并发量不大,但是需要保存的数量很多,这时可以只分表,不分库。
如果在有些业务场景中,用户并发量大,并且需要保存的数量也很多时,可以分库分表。
关于分库分表更详细的内容,可以看看我另一篇文章,里面讲的更深入《阿里二面:为什么分库分表?》
7 池化技术
其实不光是高并发系统,为了性能考虑,有些低并发的系统,也在使用池化技术,比如:数据库连接池、线程池等。
池化技术是多例设计模式的一个体现。
我们都知道创建和销毁数据库连接是非常耗时耗资源的操作。
如果每次用户请求,都需要创建一个新的数据库连接,势必会影响程序的性能。
为了提升性能,我们可以创建一批数据库连接,保存到内存中的某个集合中,缓存起来。
这样的话,如果下次有需要用数据库连接的时候,就能直接从集合中获取,不用再额外创建数据库连接,这样处理将会给我们提升系统性能。
当然用完之后,需要及时归还。
目前常用的数据库连接池有:Druid、C3P0、hikari和DBCP等。
8 读写分离
不知道你有没有听说过二八原则,在一个系统当中可能有80%是读数据请求,另外20%是写数据请求。
不过这个比例也不是绝对的。
我想告诉大家的是,一般的系统读数据请求会远远大于写数据请求。
如果读数据请求和写数据请求,都访问同一个数据库,可能会相互抢占数据库连接,相互影响。
我们都知道,一个数据库的数据库连接数量是有限,是非常宝贵的资源,不能因为读数据请求,影响到写数据请求吧?
这就需要对数据库做读写分离了。
于是,就出现了主从读写分离架构:考虑刚开始用户量还没那么大,选择的是一主一从的架构,也就是常说的一个
master,一个slave。
所有的写数据请求,都指向主库。一旦主库写完数据之后,立马异步同步给从库。这样所有的读数据请求,就能及时从从库中获取到数据了(除非网络有延迟)。
但这里有个问题就是:如果用户量确实有些大,如果master挂了,升级slave为master,将所有读写请求都指向新master。
但此时,如果这个新master根本扛不住所有的读写请求,该怎么办?
这就需要一主多从的架构了:上图中我列的是一主两从,如果master挂了,可以选择从库1或从库2中的一个,升级为新master。假如我们在这里升级从库1为新master,则原来的从库2就变成了新master的的slave了。
调整之后的架构图如下:
这样就能解决上面的问题了。
除此之外,如果查询请求量再增大,我们还可以将架构升级为一主三从、一主四从...一主N从等。
9 索引
在高并发的系统当中,用户经常需要查询数据,对数据库增加索引,是必不可少的一个环节。
尤其是表中数据非常多时,加了索引,跟没加索引,执行同一条sql语句,查询相同的数据,耗时可能会相差N个数量级。
虽说索引能够提升SQL语句的查询速度,但索引也不是越多越好。
在insert数据时,需要给索引分配额外的资源,对insert的性能有一定的损耗。
我们要根据实际业务场景来决定创建哪些索引,索引少了,影响查询速度,索引多了,影响写入速度。
很多时候,我们需要经常对索引做优化。
- 可以将多个单个索引,改成一个联合索引。
- 删除不要索引。
- 使用explain关键字,查询SQL语句的执行计划,看看哪些走了索引,哪些没有走索引。
- 要注意索引失效的一些场景。
- 必要时可以使用force index来强制查询sql走某个索引。
如果你想进一步了解explain的详细用法,可以看看我的另一篇文章《explain | 索引优化的这把绝世好剑,你真的会用吗?》。
如果你想进一步了解哪些情况下索引会失效,可以看看我的另一篇文章《聊聊索引失效的10种场景,太坑了》。
10 批处理
有时候,我们需要从指定的用户集合中,查询出有哪些是在数据库中已经存在的。
实现代码可以这样写:
public List<User> queryUser(List<User> searchList) {
if (CollectionUtils.isEmpty(searchList)) {
return Collections.emptyList();
}
List<User> result = Lists.newArrayList();
searchList.forEach(user -> result.add(userMapper.getUserById(user.getId())));
return result;
}
这里如果有50个用户,则需要循环50次,去查询数据库。我们都知道,每查询一次数据库,就是一次远程调用。
如果查询50次数据库,就有50次远程调用,这是非常耗时的操作。
那么,我们如何优化呢?
答:批处理。
具体代码如下:
public List<User> queryUser(List<User> searchList) {
if (CollectionUtils.isEmpty(searchList)) {
return Collections.emptyList();
}
List<Long> ids = searchList.stream().map(User::getId).collect(Collectors.toList());
return userMapper.getUserByIds(ids);
}
提供一个根据用户id集合批量查询用户的接口,只远程调用一次,就能查询出所有的数据。
这里有个需要注意的地方是:id集合的大小要做限制,最好一次不要请求太多的数据。要根据实际情况而定,建议控制每次请求的记录条数在500以内。
11 集群
系统部署的服务器节点,可能会down机,比如:服务器的磁盘坏了,或者操作系统出现内存不足问题。
为了保证系统的高可用,我们需要部署多个节点,构成一个集群,防止因为部分服务器节点挂了,导致系统的整个服务不可用的情况发生。
集群有很多种:
- 应用服务器集群
- 数据库集群
- 中间件集群
- 文件服务器集群
我们以中间件Redis为例。
在高并发系统中,用户的数据量非常庞大时,比如用户的缓存数据总共大小有40G,一个服务器节点只有16G的内存。
这样需要部署3台服务器节点。
该业务场景,使用普通的master/slave模式,或者使用哨兵模式都行不通。
40G的数据,不能只保存到一台服务器节点,需要均分到3个master服务器节点上,一个master服务器节点保存13.3G的数据。
当有用户请求过来的时候,先经过路由,根据用户的id或者ip,每次都访问指定的服务器节点。这用就构成了一个集群。
但这样有风险,为了防止其中一个master服务器节点挂掉,导致部分用户的缓存访问不了,还需要对数据做备份。
这样每一个master,都需要有一个slave,做数据备份。如果master挂了,可以将slave升级为新的master,而不影响用户的正常使用。
12 负载均衡
如果我们的系统部署到了多台服务器节点。那么哪些用户的请求,访问节点a,哪些用户的请求,访问节点b,哪些用户的请求,访问节点c?
我们需要某种机制,将用户的请求,转发到具体的服务器节点上。
这就需要使用负载均衡机制了。
在linux下有Nginx、LVS、Haproxy等服务可以提供负载均衡服务。
在SpringCloud微服务架构中,大部分使用的负载均衡组件就是Ribbon、OpenFegin或SpringCloud Loadbalancer。
硬件方面,可以使用F5实现负载均衡。它可以基于交换机实现负载均衡,性能更好,但是价格更贵一些。
常用的负载均衡策略有:
轮询:每个请求按时间顺序逐一分配到不同的服务器节点,如果服务器节点down掉,能自动剔除。weight权重:weight代表权重默认为1,权重越高,服务器节点被分配到的概率越大。weight和访问比率成正比,用于服务器节点性能不均的情况。ip hash:每个请求按访问ip的hash结果分配, 这样每个访客固定访问同一个服务器节点,它是解诀Session共享的问题的解决方案之一。最少连接数:把请求转发给连接数较少的服务器节点。轮询算法是把请求平均的转发给各个服务器节点,使它们的负载大致相同;但有些请求占用的时间很长,会导致其所在的服务器节点负载较高。这时least_conn方式就可以达到更好的负载均衡效果。最短响应时间:按服务器节点的响应时间来分配请求,响应时间短的服务器节点优先被分配。
当然还有其他的策略,在这里就不给大家一一介绍了。
13 限流
对于高并发系统,为了保证系统的稳定性,需要对用户的请求量做限流。
特别是秒杀系统中,如果不做任何限制,绝大部分商品可能是被机器抢到,而非正常的用户,有点不太公平。
所以,我们有必要识别这些非法请求,做一些限制。那么,我们该如何现在这些非法请求呢?
目前有两种常用的限流方式:
- 基于nginx限流
- 基于redis限流
13.1 对同一用户限流
为了防止某个用户,请求接口次数过于频繁,可以只针对该用户做限制。
限制同一个用户id,比如每分钟只能请求5次接口。
13.2 对同一ip限流
有时候只对某个用户限流是不够的,有些高手可以模拟多个用户请求,这种nginx就没法识别了。
这时需要加同一ip限流功能。

限制同一个ip,比如每分钟只能请求5次接口。
但这种限流方式可能会有误杀的情况,比如同一个公司或网吧的出口ip是相同的,如果里面有多个正常用户同时发起请求,有些用户可能会被限制住。
13.3 对接口限流
别以为限制了用户和ip就万事大吉,有些高手甚至可以使用代理,每次都请求都换一个ip。
这时可以限制请求的接口总次数。
在高并发场景下,这种限制对于系统的稳定性是非常有必要的。但可能由于有些非法请求次数太多,达到了该接口的请求上限,而影响其他的正常用户访问该接口。看起来有点得不偿失。
13.4 加验证码
相对于上面三种方式,加验证码的方式可能更精准一些,同样能限制用户的访问频次,但好处是不会存在误杀的情况。
通常情况下,用户在请求之前,需要先输入验证码。用户发起请求之后,服务端会去校验该验证码是否正确。只有正确才允许进行下一步操作,否则直接返回,并且提示验证码错误。
此外,验证码一般是一次性的,同一个验证码只允许使用一次,不允许重复使用。
普通验证码,由于生成的数字或者图案比较简单,可能会被破解。优点是生成速度比较快,缺点是有安全隐患。
还有一个验证码叫做:移动滑块,它生成速度比较慢,但比较安全,是目前各大互联网公司的首选。
14 服务降级
前面已经说过,对于高并发系统,为了保证系统的稳定性,需要做限流。
但光做限流还不够。
我们需要合理利用服务器资源,保留核心的功能,将部分非核心的功能,我们可以选择屏蔽或者下线掉。
我们需要做服务降级。
我们在设计高并发系统时,可以预留一些服务降级的开关。
比如在秒杀系统中,核心的功能是商品的秒杀,对于商品的评论功能,可以暂时屏蔽掉。
在服务端的分布式配置中心,比如:apollo中,可以增加一个开关,配置是否展示评论功能,默认是true。
前端页面通过服务器的接口,获取到该配置参数。
如果需要暂时屏蔽商品评论功能,可以将apollo中的参数设置成false。
此外,我们在设计高并发系统时,还可以预留一些兜底方案。
比如某个分类查询接口,要从redis中获取分类数据,返回给用户。但如果那一条redis挂了,则查询数据失败。
这时候,我们可以增加一个兜底方案。
如果从redis中获取不到数据,则从apollo中获取一份默认的分类数据。
目前使用较多的熔断降级中间件是:Hystrix 和 Sentinel。
- Hystrix是Netflix开源的熔断降级组件。
- Sentinel是阿里中间件团队开源的一款不光具有熔断降级功能,同时还支持系统负载保护的组件。
二者的区别如下图所示:
15 故障转移
在高并发的系统当中,同一时间有大量的用户访问系统。
如果某一个应用服务器节点处于假死状态,比如CPU使用率100%了,用户的请求没办法及时处理,导致大量用户出现请求超时的情况。
如果这种情况下,不做任何处理,可能会影响系统中部分用户的正常使用。
这时我们需要建立故障转移机制。
当检测到经常接口超时,或者CPU打满,或者内存溢出的情况,能够自动重启那台服务器节点上的应用。
在SpringCloud微服务当中,可以使用Ribbon做负载均衡器。
Ribbon是Spring Cloud中的一个负载均衡器组件,它可以检测服务的可用性,并根据一定规则将请求分发至不同的服务节点。在使用Ribbon时,需要注意以下几个方面:
- 设置请求超时时间,当请求超时时,Ribbon会自动将请求转发到其他可用的服务上。
- 设置服务的健康检查,Ribbon会自动检测服务的可用性,并将请求转发至可用的服务上。
此外,还需要使用Hystrix做熔断处理。
Hystrix是SpringCloud中的一个熔断器组件,它可以自动地监测所有通过它调用的服务,并在服务出现故障时自动切换到备用服务。在使用Hystrix时,需要注意以下几个方面:
- 设置断路器的阈值,当故障率超过一定阈值后,断路器会自动切换到备用服务上。
- 设置服务的超时时间,如果服务在指定的时间内无法返回结果,断路器会自动切换到备用服务上。到其他的能够正常使用的服务器节点上。
16 异地多活
有些高并发系统,为了保证系统的稳定性,不只部署在一个机房当中。
为了防止机房断电,或者某些不可逆的因素,比如:发生地震,导致机房挂了。
需要把系统部署到多个机房。
我们之前的游戏登录系统,就部署到了深圳、天津和成都,这三个机房。
这三个机房都有用户的流量,其中深圳机房占了40%,天津机房占了30%,成都机房占了30%。
如果其中的某个机房突然挂了,流量会被自动分配到另外两个机房当中,不会影响用户的正常使用。
这就需要使用异地多活架构了。用户请求先经过第三方的DNS服务器解析,然后该用户请求到达路由服务器,部署在云服务器上。
路由服务器,根据一定的算法,会将该用户请求分配到具体的机房。
异地多活的难度是多个机房需要做数据同步,如何保证数据的一致性?
17 压测
高并发系统,在上线之前,必须要做的一件事是做压力测试。
我们先要预估一下生产环境的请求量,然后对系统做压力测试,之后评估系统需要部署多少个服务器节点。
比如预估有10000的qps,一个服务器节点最大支持1000pqs,这样我们需要部署10个服务器节点。
但假如只部署10个服务器节点,万一突增了一些新的用户请求,服务器可能会扛不住压力。
因此,部署的服务器节点,需要把预估用户请求量的多一些,比如:按3倍的用户请求量来计算。
这样我们需要部署30个服务器节点。
压力测试的结果跟环境有关,在dev环境或者test环境,只能压测一个大概的趋势。
想要更真实的数据,我们需要在pre环境,或者跟生产环境相同配置的专门的压测环境中,进行压力测试。
目前市面上做压力测试的工具有很多,比如开源的有:Jemter、LoaderRunnder、Locust等等。
收费的有:阿里自研的云压测工具PTS。
18 监控
为了出现系统或者SQL问题时,能够让我们及时发现,我们需要对系统做监控。
目前业界使用比较多的开源监控系统是:Prometheus。
它提供了 监控 和 预警 的功能。
架构图如下:
我们可以用它监控如下信息:
- 接口响应时间
- 调用第三方服务耗时
- 慢查询sql耗时
- cpu使用情况
- 内存使用情况
- 磁盘使用情况
- 数据库使用情况
等等。。。
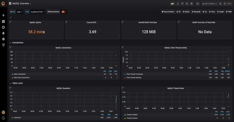
它的界面大概长这样子:
可以看到mysql当前qps,活跃线程数,连接数,缓存池的大小等信息。
如果发现数据量连接池占用太多,对接口的性能肯定会有影响。
这时可能是代码中开启了连接忘了关,或者并发量太大了导致的,需要做进一步排查和系统优化。
截图中只是它一小部分功能,如果你想了解更多功能,可以访问Prometheus的官网:https://prometheus.io/
其实,高并发的系统中,还需要考虑安全问题,比如:
- 遇到用户不断变化ip刷接口怎办?
- 遇到用户大量访问缓存中不存在的数据,导致缓存雪崩怎么办?
- 如果用户发起ddos攻击怎么办?
- 用户并发量突增,导致服务器扛不住了,如何动态扩容?
感兴趣的小伙伴可以找我私聊。
最后说一句(求关注,别白嫖我)
如果这篇文章对您有所帮助,或者有所启发的话,帮忙关注一下我的同名公众号:苏三说技术,您的支持是我坚持写作最大的动力。
求一键三连:点赞、转发、在看。
关注公众号:【苏三说技术】,在公众号中回复:进大厂,可以免费获取我最近整理的10万字的面试宝典,好多小伙伴靠这个宝典拿到了多家大厂的offer。