随着全球能源转型加速,新能源汽车成为实现低碳交通的重要方向。然而,充电基础设施不足仍是制约其普及的关键瓶颈。当前,国际主流的充电桩运营模式包括政府推动、电网企业推动及汽车厂商推动三种模式,但单一模式均存在显著局限性。结合中国实际,构建"汽车厂商+电网企业"联盟模式,或将成为破解充电桩建设难题的最优路径。
- 单一模式的困境
政府主导模式虽能快速启动初期建设,但过度依赖财政投入,难以支撑规模化发展;电网企业模式虽具备电力资源与技术优势,却缺乏终端用户数据与运营经验,易导致充电桩闲置;汽车厂商模式虽能整合售后服务链,但在电力技术和大规模供电保障上存在短板。中国当前新能源汽车市场尚处发展初期,私人用户占比低,盲目采用单一模式可能加剧资源浪费。
- 联盟模式的协同优势
汽车厂商与电网企业联盟模式可实现优势互补:电网企业提供电力基础设施与智能电网支持,汽车厂商则依托终端销售网络精准布局充电桩,并整合用户服务。双方通过成本分摊、风险共担和资源共享,可显著降低初期投资压力。例如,电网企业负责供电网络铺设与标准制定,汽车厂商则承担设备安装与用户运维,形成"建管分离"的高效分工。此外,该模式还能推动充电接口标准化,加速新能源汽车市场化进程。
- 运营策略与技术支持
联盟模式下,充电桩运营需兼顾经济性与用户体验。通过峰谷电价机制引导用户错峰充电,既可缓解电网负荷,又能降低用户成本。
应用方案:(有序充电)

平台结构:

同时,引入物联网与大数据技术构建智能管理平台,可实时监控设备状态、优化充电调度,并依托APP提供预约充电、故障预警等服务,提升运营效率。政府则需通过补贴政策、行业标准制定等间接支持,为市场创造良性环境。
安科瑞充电桩云平台具体的功能
大屏显示:展示充电站设备统计、使用率排行、运营统计图表、节碳量统计等数据

站点监控:显示设备实时状态、设备列表、设备日志、设备状态统计等功。

设备监控:显示设备实时信息、配套设备状态、设备实时曲线、关联订单信息、充电功率曲线等。

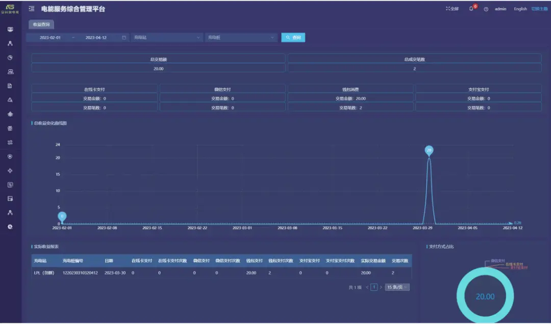
收益查询:提供收益汇总、实际收益报表、收益变化曲线、支付方式占比等功能。

订单记录:提供实时/历史订单查询、订单终止、订单详情、订单导出、运营商应收信息、充电明细、交易流水查询、充值余额明细等功能。

产品选型



现场图片


结论与展望
"汽车厂商+电网企业"联盟模式通过资源整合与分工协作,能有效解决充电桩建设中的技术、资金与用户需求错配问题,为新能源汽车普及奠定基础。未来需进一步探索联盟内部的利润分配机制,并动态调整充电桩布局与新能源汽车市场规模的匹配关系,以实现基础设施与产业发展的协同共进。这一模式不仅为中国绿色出行提供实践方案,也为全球新能源汽车基础设施建设贡献新思路。