软件:飞牛版本0.9.32-linux6.12.18。
硬件:J1900
手头有个不知道什么型号的USB网卡。接到NAS上识别不到无线网卡,起码在飞牛的网络设置中不存在。折腾一下看看。网上找的教程说dpkg安装rtl8188gu-dkms_5.2.20.2~focal7_all.deb,这是旧内核的方法,在6.12内核没能成功。所以再折腾一下。
查找问题
开启SSH,进入终端。运行lsusb,发现可以找到对应的usb网卡,证明驱动应该是有的。
            
            
              bash
              
              
            
          
          Bus 001 Device 003: ID 0bda:b711 Realtek Semiconductor Corp. RTL8188GU 802.11n WLAN Adapter (After Modeswitch)再运行lsmod |grep rtl。可以看到rtl8xxxu已被加载。基本确定驱动是有的。
运行dmesg | grep -iE 'rtl8xxxu|firmware' 。发现内核报错:Direct firmware load for rtlwifi/rtl8710bufw_SMIC.bin failed with error -2。找不到rtl8710bufw_SMIC这个文件。所以去/lib/firmware/rtlwifi/ 文件夹找了一下。发现确实没有我手头这个型号对应的固件。应该是因为firmware-realtek包太老了,新内核需要的固件不匹配。
解决方法:
在linux最新的内核里面找一下,发现有rtl8710bufw_SMIC.bin。也就是上面dmesg时候内核提示要找的固件。所以下载下来放到/lib/firmware/rtlwifi/目录即可。
            
            
              bash
              
              
            
          
          sudo wget https://git.kernel.org/pub/scm/linux/kernel/git/firmware/linux-firmware.git/plain/rtlwifi/rtl8710bufw_SMIC.bin -O /lib/firmware/rtlwifi/rtl8710bufw_SMIC.bin解决完成:
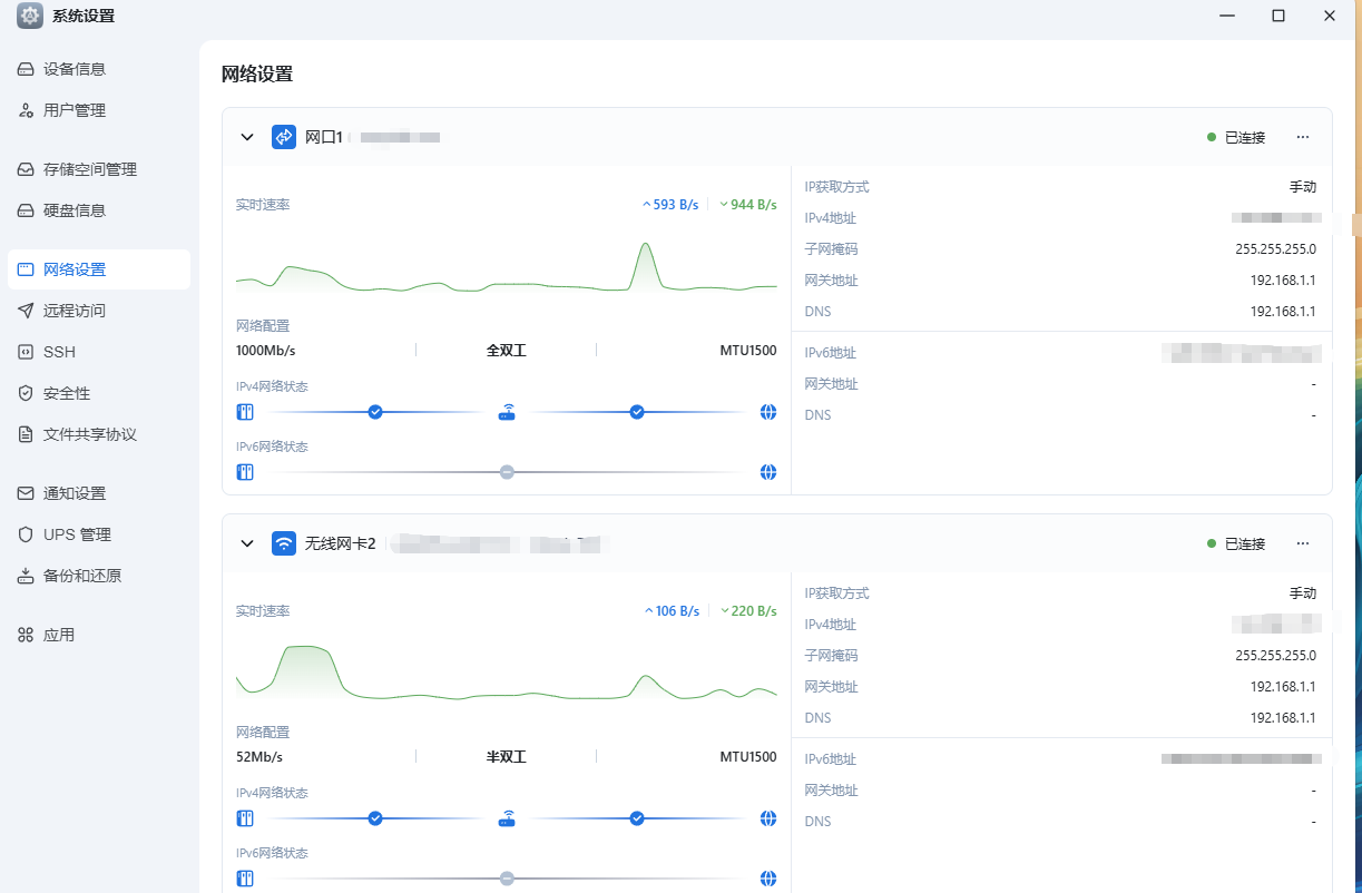
重新插拔USB网卡。运行dmesg,发现固件成功加载。去飞牛ui中,打开网络配置也成功显示了wlan0。
