

FastMonitor_v1.0.0 核心功能解析
网络流量监控技术
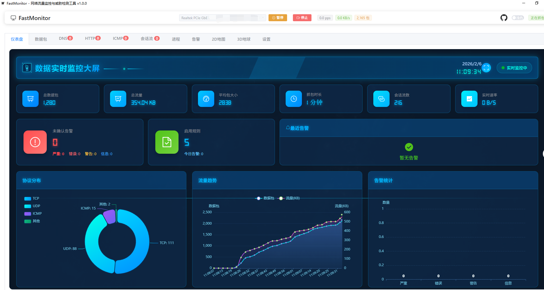
采用gopacket/pcap库实现高性能数据包捕获,支持TCP/UDP/ICMP/HTTP/DNS等协议解析。实时展示协议分布、流量趋势、数据包数量等关键指标,通过可视化图表呈现网络通信状态。
进程关联分析
通过系统底层调用将网络会话与进程绑定,显示进程名称、PID等详细信息。可精准识别具体应用程序的网络行为,有效排查恶意软件或异常进程。
威胁检测机制
集成IOC规则检测引擎,支持自定义病毒/IP黑名单规则。实时匹配恶意流量时触发分级告警(严重/错误/警告/信息),案例显示成功检测银狐病毒C2服务器连接。
地理可视化功能
基于EChartsGL实现3D地球和2D地图展示,通过IP地理位置库解析通信方经纬度。以光束形式呈现跨境连接,直观识别异常地理流量。
数据持久化方案
PCAP格式归档原始数据包,SQLite存储会话日志与告警记录。支持历史数据回溯与分析,满足安全审计需求。
典型应用场景
个人隐私保护
实时监控进程网络活动,发现未经授权的数据传输行为。可及时终止可疑进程或卸载异常软件,防止隐私数据泄露。
企业安全审计
部署于内网关键节点监控进出流量,检测违规软件安装或主机沦陷情况。威胁情报功能提供APT攻击早期预警。
网络故障排查
分析流量趋势定位带宽占用源,识别异常广播风暴。进程关联功能直接定位导致网络问题的具体应用程序。
技术架构特点
跨平台实现
基于Wails框架构建,Go语言后端+Vue3前端实现跨平台支持。兼容Windows/Linux/macOS系统,保持功能一致性。
界面交互设计
采用ElementPlus组件库,提供浅色/深色双主题模式。仪表盘信息层级清晰,关键指标可视化呈现降低使用门槛。
版本功能矩阵
| 功能维度 | 实现特性 |
|---|---|
| 协议分析 | 支持6种常见协议解析,自动生成协议分布饼图 |
| 实时监控 | 显示15项核心指标包括流量速率/会话数/包大小等 |
| 威胁情报 | 4级告警体系,支持自定义IOC规则扩展 |
| 数据管理 | 双存储模式:PCAP原始数据+SQLite结构化日志 |
| 可视化 | 3D地球/2D地图/趋势图/TOP排行等多维度展示 |
注:该工具已开源并持续迭代,未来可能扩展机器学习检测、流量控制等进阶功能。