工具介绍
SwordfishSuite 是一款受 Burp Suite 启发的现代化 Web 安全测试平台。它集成了智能代理、流量拦截、负载扫描和强大的插件系统,旨在为安全研究人员和渗透测试工程师提供一款高效、可定制的应用利器。

核心特性
- 智能拦截代理:无缝拦截、查看和修改 HTTP/HTTPS 流量,支持多种客户端,操作流畅直观。
- 集成APP分析:可集成云手机平台,直接在SwordfishSuite查看分析手机APP流量(暂不开放)。
- 可扩展插件系统:基于 Python 的完整插件生态,允许您轻松编写自定义扫描检查器和数据分析工具。
- GUI界面操作:提供用户友好的图形化界面 (GUI) 以满足交互式测试需求。
- 流量数据转发:支持流量二次转发(原始流量和HAR格式),方便各种扩展。
工具使用
前置要求
在运行 SwordfishSuite 之前,如果你需要启用插件:
- Python 3.10 或更高版本
pip包管理工具
pip install grpcio grpcio-tools protobuf numpy
安装
- 从 GitHub 下载Release版本压缩:
bash
下载:https://github.com/threehammers-group/SwordfishSuite/releases
解压
cd Swordfish
./Swordfish.exe
如何使用
- 启动应用:
- GUI 模式 (推荐):
bash
./Swordfish.exe或鼠标双击即可
-
安装证书:
第一次启动程序,点击工具栏安装证书按钮,CA 证书以支持 HTTPS 解密(证书存储位置->本地计算机->指定下列存储->受信任的根证书颁发机构->完成)
-
开始探索!
点击工具栏开始按钮,拦截流量,重放请求,使用负载测试器,或者开发新插件定制自己的专属功能。
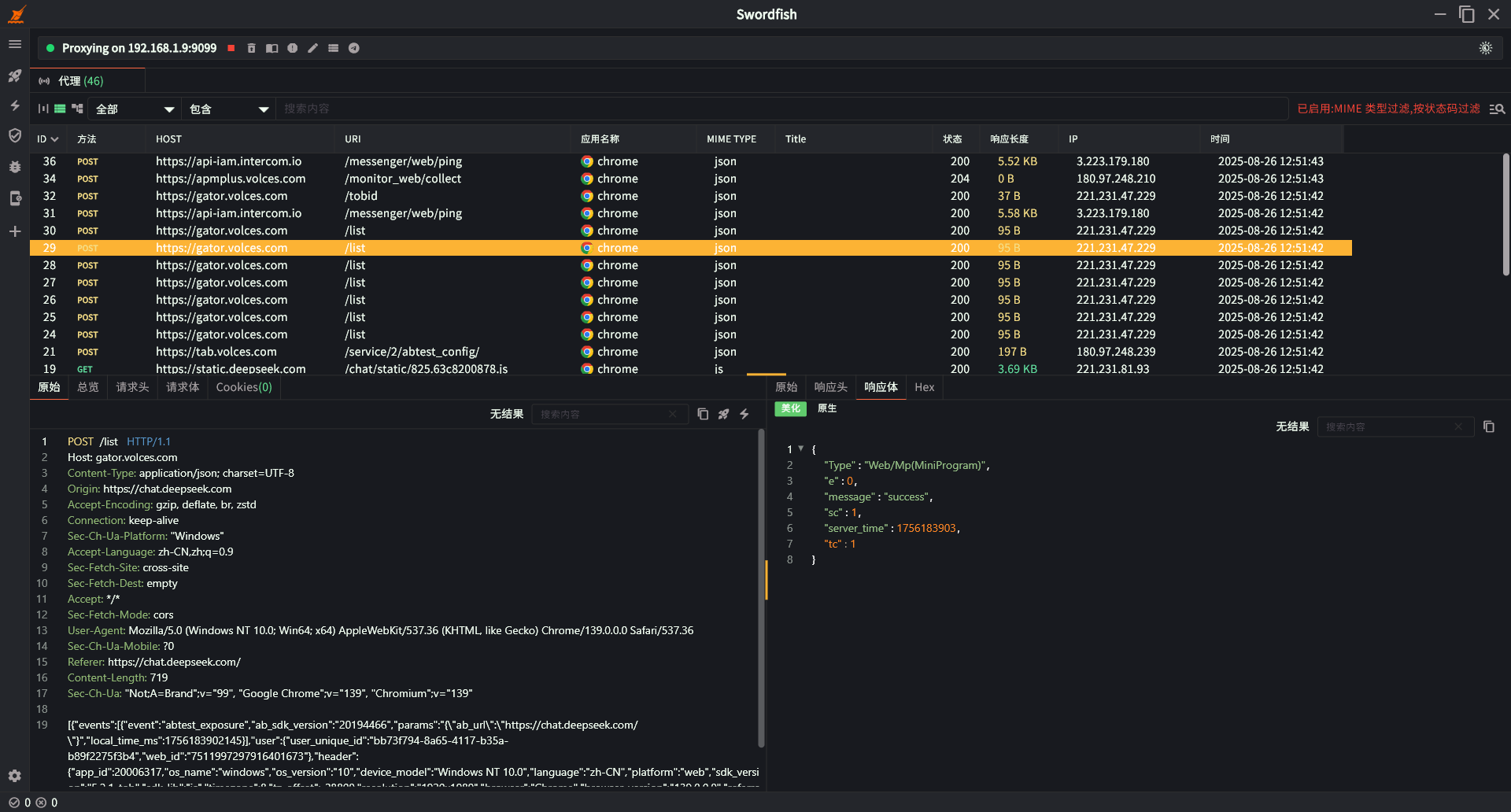
主界面

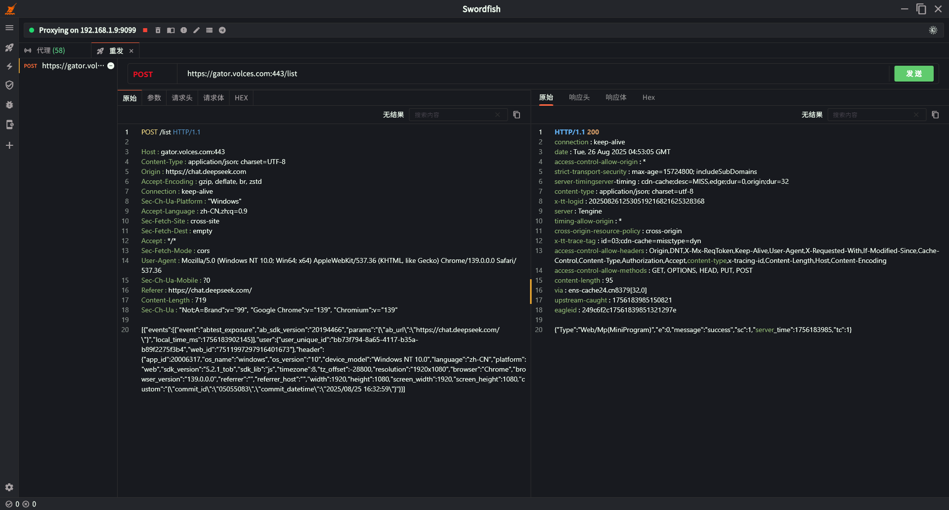
数据重发

负载测试

数据包拦截

APP实时抓包

python自开发插件示例

工具下载
https://github.com/threehammers-group/SwordfishSuite