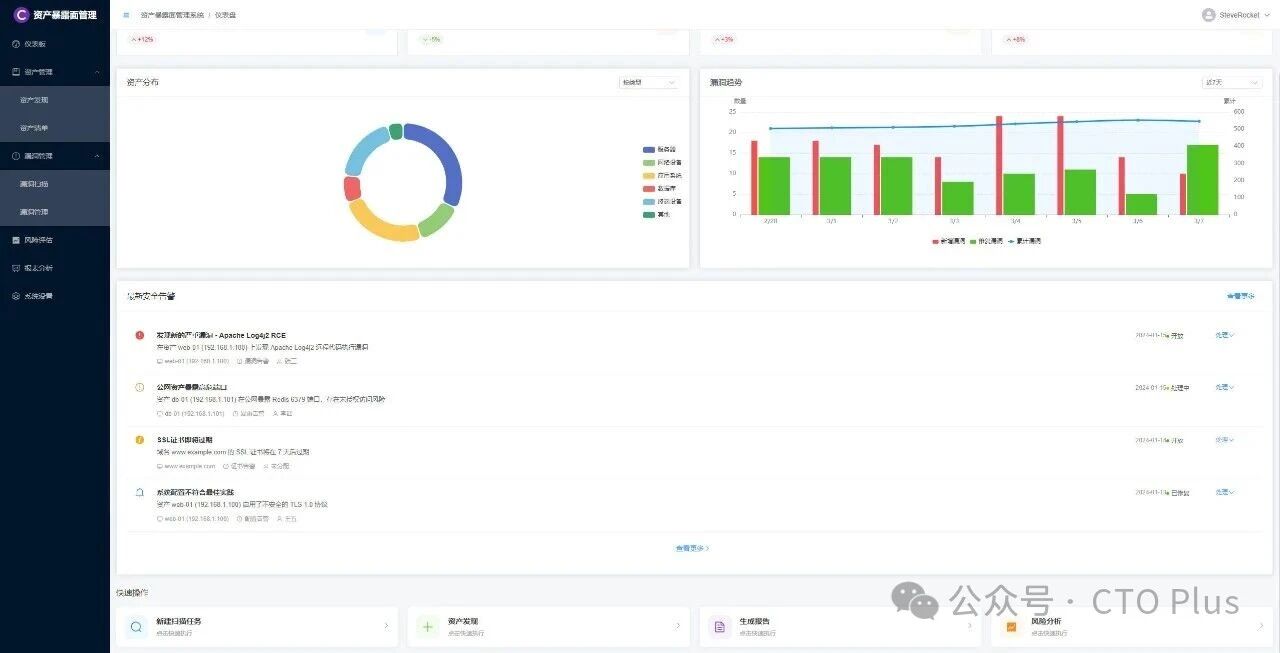
资产可视化:全面发现并梳理企业"有哪些资产暴露在互联网/公网上",包括域名、IP、服务器、API、小程序、云存储、代码仓库等,解决"资产不清"的问题。
风险优先级排序:不仅找出风险,更要识别哪些暴露面最可能被利用,并结合业务重要性进行优先级排序,指导资源投入。

持续监控与闭环:资产和风险是动态变化的。系统需持续监控,一旦发现新资产、新漏洞或配置变更,立即告警并推动修复,形成管理闭环。
#资产暴露面管理系统 #系统管理平台 #数据可视化分析 #资产风险分析 #资产风险评估 #数据可视化分析 #网络安全资产管理系统 #资产暴露面管理 #资产风险评估 #系统管理平台
#资产管理系统界面 #企业资产管理#网络安全资产管理系统 #网络安全风险评估 #资产可视化管理 #企业资产暴露分析 #网络资产清查攻略
其他网络安全子系统欢迎访问 http://www.mdrsec.com