先决条件: 已经部署好k8s
Go
#这里我使用的版本是1.28.12
[root@prometheus-operator /zpf/prometheus/kube-prometheus/manifests]$kubectl version
Client Version: v1.28.12
Kustomize Version: v5.0.4-0.20230601165947-6ce0bf390ce3
Server Version: v1.28.12
安装git服务
Go
#安装git服务,用于后面拉取prometheus代码
[root@prometheus-operator /zpf/prometheus/kube-prometheus/manifests]$yum install git -y
下载kube-prometheus 源代码
#说明一下这里默认拉取的是最新版本的代码版本.可以根据自己的k8s版本来获取对应的kube-prometheus代码版本
Go
#拉取代码
[root@prometheus-operator /zpf/prometheus/kube-prometheus/manifests]$git clone https://github.com/prometheus-operator/kube-prometheus.git
下面是部分兼容性示例图,

代码拉取完成后会有一个kube-prometheus目录以下是相关的源码内容.
Go
[root@prometheus-operator /zpf/prometheus]$cd kube-prometheus/
[root@prometheus-operator /zpf/prometheus/kube-prometheus]$ls
build.sh CONTRIBUTING.md example.jsonnet go.mod jsonnetfile.json kustomization.yaml manifests scripts
CHANGELOG.md developer-workspace examples go.sum jsonnetfile.lock.json LICENSE README.md tests
code-of-conduct.md docs experimental jsonnet kubescape-exceptions.json Makefile RELEASE.md
[root@prometheus-operator /zpf/prometheus/kube-prometheus]$cd manifests/
[root@prometheus-operator /zpf/prometheus/kube-prometheus/manifests]$ls
.
.
.
grafana-config.yaml nodeExporter-prometheusRule.yaml prometheus-podDisruptionBudget.yaml
grafana-dashboardDatasources.yaml nodeExporter-serviceAccount.yaml prometheus-prometheusRule.yaml
grafana-dashboardDefinitions.yaml nodeExporter-serviceMonitor.yaml prometheus-prometheus.yaml
.
.
.
setup
#这里的setup是一个目录
首先创建预置资源,注册相关的资源项目
Go
#当前目录位置
[root@prometheus-operator /zpf/prometheus/kube-prometheus/manifests]$pwd
/zpf/prometheus/kube-prometheus/manifests
#创建注册相关资源
[root@prometheus-operator /zpf/prometheus/kube-prometheus/manifests]$kubectl create -f ./setup/
customresourcedefinition.apiextensions.k8s.io/alertmanagerconfigs.monitoring.coreos.com created
customresourcedefinition.apiextensions.k8s.io/alertmanagers.monitoring.coreos.com created
customresourcedefinition.apiextensions.k8s.io/podmonitors.monitoring.coreos.com created
customresourcedefinition.apiextensions.k8s.io/probes.monitoring.coreos.com created
customresourcedefinition.apiextensions.k8s.io/prometheuses.monitoring.coreos.com created
customresourcedefinition.apiextensions.k8s.io/prometheusagents.monitoring.coreos.com created
customresourcedefinition.apiextensions.k8s.io/prometheusrules.monitoring.coreos.com created
customresourcedefinition.apiextensions.k8s.io/scrapeconfigs.monitoring.coreos.com created
customresourcedefinition.apiextensions.k8s.io/servicemonitors.monitoring.coreos.com created
customresourcedefinition.apiextensions.k8s.io/thanosrulers.monitoring.coreos.com created
namespace/monitoring created
prometheus,grafana网络权限配置修改,
如果要使prometheus,grafana这些web服务可以使用浏览器访问的话,需要做一些配置修改
Go
查查看有哪些网络配置文件,
[root@prometheus-operator /zpf/prometheus/kube-prometheus/manifests]$ls|grep networkPolicy
alertmanager-networkPolicy.yaml
blackboxExporter-networkPolicy.yaml
grafana-networkPolicy.yaml
kubeStateMetrics-networkPolicy.yaml
nodeExporter-networkPolicy.yaml
prometheusAdapter-networkPolicy.yaml
prometheus-networkPolicy.yaml
prometheusOperator-networkPolicy.yaml
修改配置文件
#修改grafana-networkPolicy.yaml
Go
#修改grafana-networkPolicy.yaml
[root@prometheus-operator /zpf/prometheus/kube-prometheus/manifests]$cat grafana-networkPolicy.yaml
apiVersion: networking.k8s.io/v1
kind: NetworkPolicy
metadata:
labels:
app.kubernetes.io/component: grafana
app.kubernetes.io/name: grafana
app.kubernetes.io/part-of: kube-prometheus
app.kubernetes.io/version: 11.6.0
name: grafana
namespace: monitoring
spec:
egress: #这里默认就是所有出流量都放行
- {}
ingress:
- from: [] #这里将原本的放行流量注释掉,修改成进入流量全部放行,
# - podSelector:
# matchLabels:
# app.kubernetes.io/name: prometheus
ports:
- port: 3000
protocol: TCP
podSelector:
matchLabels:
app.kubernetes.io/component: grafana
app.kubernetes.io/name: grafana
app.kubernetes.io/part-of: kube-prometheus
policyTypes:
- Egress
- Ingress
#ingress:控制谁可以访问 Prometheus(入站流量)。
#egress:控制 Prometheus 可以访问谁(出站流量)。
# Egress 配置:控制 Prometheus 可以访问的目标
# Ingress 配置:控制谁可以访问 Prometheus
# 修改prometheus-networkPolicy.yaml
Go
# 修改prometheus-networkPolicy.yaml
[root@prometheus-operator /zpf/prometheus/kube-prometheus/manifests]$cat prometheus-networkPolicy.yaml
apiVersion: networking.k8s.io/v1
kind: NetworkPolicy
metadata:
labels:
app.kubernetes.io/component: prometheus
app.kubernetes.io/instance: k8s
app.kubernetes.io/name: prometheus
app.kubernetes.io/part-of: kube-prometheus
app.kubernetes.io/version: 3.2.1
name: prometheus-k8s
namespace: monitoring
spec:
egress:
- {}
ingress:
- from: []
# - podSelector:
# matchLabels:
# app.kubernetes.io/name: prometheus
ports:
- port: 9090
protocol: TCP
- port: 8080
protocol: TCP
- from: []
# - podSelector:
# matchLabels:
# app.kubernetes.io/name: prometheus-adapter
ports:
- port: 9090
protocol: TCP
- from:
- podSelector:
matchLabels:
app.kubernetes.io/name: grafana
ports:
- port: 9090
protocol: TCP
podSelector:
matchLabels:
app.kubernetes.io/component: prometheus
app.kubernetes.io/instance: k8s
app.kubernetes.io/name: prometheus
app.kubernetes.io/part-of: kube-prometheus
policyTypes:
- Egress
- Ingress
修改service信息,用于浏览器访问暴漏端口
修改prometheus-service.yaml
Go
[root@prometheus-operator /zpf/prometheus/kube-prometheus/manifests]$cat prometheus-service.yaml
apiVersion: v1
kind: Service
metadata:
labels:
app.kubernetes.io/component: prometheus
app.kubernetes.io/instance: k8s
app.kubernetes.io/name: prometheus
app.kubernetes.io/part-of: kube-prometheus
app.kubernetes.io/version: 3.2.1
name: prometheus-k8s
namespace: monitoring
spec:
type: NodePort #添加端口暴漏形式,这里是NodePort
ports:
- name: web
port: 9090
targetPort: web
nodePort: 30090 #添加端口号,这里注意不要跟已有端口冲突
- name: reloader-web
port: 8080
targetPort: reloader-web
nodePort: 30080 #同上添加端口号
selector:
app.kubernetes.io/component: prometheus
app.kubernetes.io/instance: k8s
app.kubernetes.io/name: prometheus
app.kubernetes.io/part-of: kube-prometheus
sessionAffinity: ClientIP
修改grafana-service.yaml
Go
[root@prometheus-operator /zpf/prometheus/kube-prometheus/manifests]$cat grafana-service.yaml
apiVersion: v1
kind: Service
metadata:
labels:
app.kubernetes.io/component: grafana
app.kubernetes.io/name: grafana
app.kubernetes.io/part-of: kube-prometheus
app.kubernetes.io/version: 11.6.0
name: grafana
namespace: monitoring
spec:
type: NodePort #暴漏类型
ports:
- name: http
port: 3000
targetPort: http
nodePort: 30030 #暴漏端口号
selector:
app.kubernetes.io/component: grafana
app.kubernetes.io/name: grafana
app.kubernetes.io/part-of: kube-prometheus
另外:说明一下有些镜像可能下载不下来,需要单独下载,并在相关deploy文件中做修改
Go
#以下是需要的镜像名称,自己单独拉取下来放到自己的容器镜像仓库中
ghcr.io/jimmidyson/configmap-reload v0.15.0 74ddcf8dfe2a 7 days ago 11.5MB
grafana/grafana 11.6.0 5c42a1c2e40b 3 weeks ago 663MB
quay.io/prometheus/prometheus v3.2.1 503e04849f1c 7 weeks ago 295MB
quay.io/brancz/kube-rbac-proxy v0.19.0 da047c323be4 8 weeks ago 73.9MB
registry.cn-beijing.aliyuncs.com/scorpio/kube-state-metrics v2.15.0 8650a5270cac 2 months ago 51.4MB
#将相关deploy文件中的镜像进行替换,(这里提前做好secret),以下是需要修改的deploy文件名称
[root@prometheus-operator /zpf/prometheus/kube-prometheus/manifests]$ls |grep deploy
blackboxExporter-deployment.yaml
grafana-deployment.yaml
kubeStateMetrics-deployment.yaml
prometheusAdapter-deployment.yaml
批量启动相关服务
Go
[root@prometheus-operator /zpf/prometheus/kube-prometheus/manifests]$kubectl create -f .
/prometheus-k8s created
rolebinding.rbac.authorization.k8s.io/prometheus-k8s created
role.rbac.authorization.k8s.io/prometheus-k8s-config created
role.rbac.authorization.k8s.io/prometheus-k8s created
role.rbac.authorization.k8s.io/prometheus-k8s created
role.rbac.authorization.k8s.io/prometheus-k8s created
.
.
.
.
serviceaccount/prometheus-operator created
servicemonitor.monitoring.coreos.com/prometheus-operator created
看到一堆创建信息,表示配置文件没错,
查看创建资源状态
Go
[root@prometheus-operator /zpf/prometheus/kube-prometheus/manifests]$kubectl get all -n monitoring
NAME READY STATUS RESTARTS AGE
pod/alertmanager-main-0 2/2 Running 0 5m56s
pod/alertmanager-main-1 2/2 Running 0 5m56s
pod/alertmanager-main-2 2/2 Running 0 5m56s
pod/blackbox-exporter-7c696fd6c-hm6qh 3/3 Running 0 6m4s
pod/grafana-756dd56bbd-7xfhk 1/1 Running 0 6m2s
pod/kube-state-metrics-859985d9d9-86ldk 3/3 Running 0 6m2s
pod/node-exporter-cfkjr 2/2 Running 0 6m1s
pod/prometheus-adapter-79756858dc-bkfhw 1/1 Running 0 6m
pod/prometheus-adapter-79756858dc-fqhz8 1/1 Running 0 6m
pod/prometheus-k8s-0 2/2 Running 0 5m56s
pod/prometheus-k8s-1 2/2 Running 0 5m56s
pod/prometheus-operator-5f9c6bb959-wn9rt 2/2 Running 0 6m
NAME TYPE CLUSTER-IP EXTERNAL-IP PORT(S) AGE
service/alertmanager-main ClusterIP 10.233.7.18 <none> 9093/TCP,8080/TCP 6m4s
service/alertmanager-operated ClusterIP None <none> 9093/TCP,9094/TCP,9094/UDP 5m56s
service/blackbox-exporter ClusterIP 10.233.20.198 <none> 9115/TCP,19115/TCP 6m4s
service/grafana NodePort 10.233.41.58 <none> 3000:30030/TCP 6m3s
service/kube-state-metrics ClusterIP None <none> 8443/TCP,9443/TCP 6m2s
service/node-exporter ClusterIP None <none> 9100/TCP 6m1s
service/prometheus-adapter ClusterIP 10.233.21.11 <none> 443/TCP 6m1s
service/prometheus-k8s NodePort 10.233.28.110 <none> 9090:30090/TCP,8080:30080/TCP 6m1s
service/prometheus-operated ClusterIP None <none> 9090/TCP 5m56s
service/prometheus-operator ClusterIP None <none> 8443/TCP 6m
NAME DESIRED CURRENT READY UP-TO-DATE AVAILABLE NODE SELECTOR AGE
daemonset.apps/node-exporter 1 1 1 1 1 kubernetes.io/os=linux 6m2s
NAME READY UP-TO-DATE AVAILABLE AGE
deployment.apps/blackbox-exporter 1/1 1 1 6m4s
deployment.apps/grafana 1/1 1 1 6m3s
deployment.apps/kube-state-metrics 1/1 1 1 6m2s
deployment.apps/prometheus-adapter 2/2 2 2 6m1s
deployment.apps/prometheus-operator 1/1 1 1 6m
NAME DESIRED CURRENT READY AGE
replicaset.apps/blackbox-exporter-7c696fd6c 1 1 1 6m4s
replicaset.apps/grafana-756dd56bbd 1 1 1 6m3s
replicaset.apps/kube-state-metrics-859985d9d9 1 1 1 6m2s
replicaset.apps/prometheus-adapter-79756858dc 2 2 2 6m1s
replicaset.apps/prometheus-operator-5f9c6bb959 1 1 1 6m
NAME READY AGE
statefulset.apps/alertmanager-main 3/3 5m56s
statefulset.apps/prometheus-k8s 2/2 5m56s
资源创建成功
页面验证
prometheus页面验证

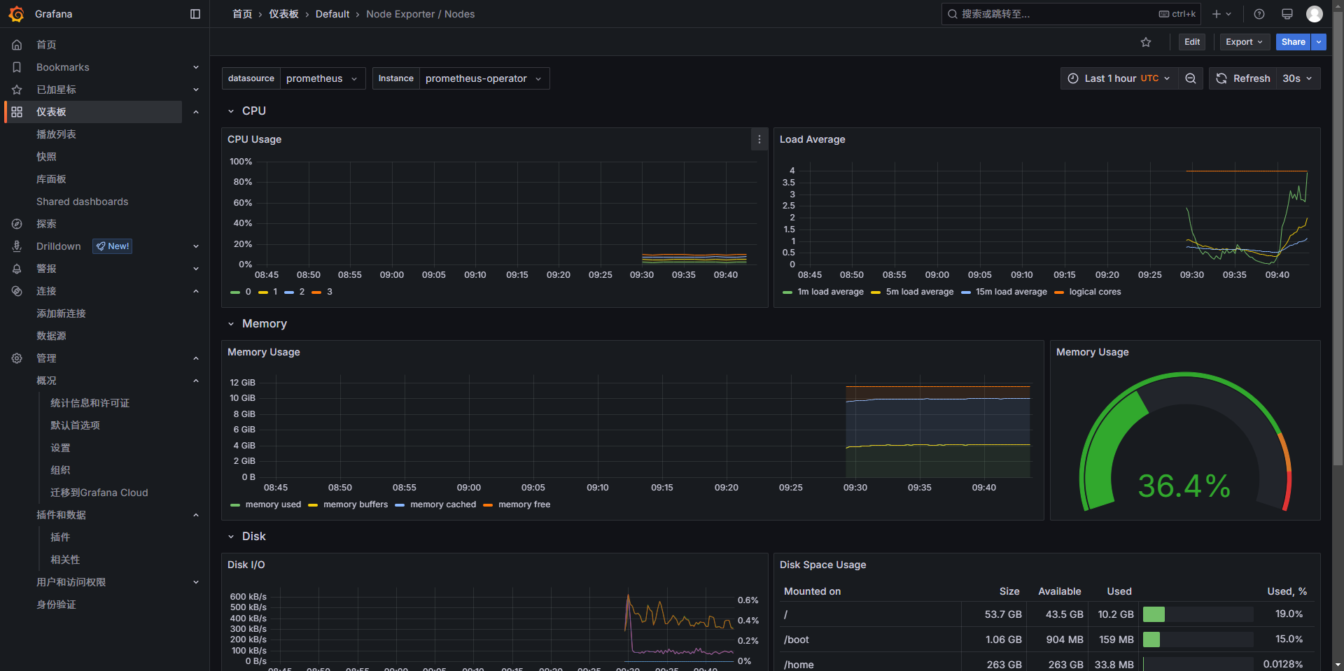
grafana页面验证
这里我自己添加了个node-exporter,自己添加就行

验证成功