一、简介
Nginx UI是一款专为Nginx设计的图形化管理工具,旨在简化Nginx的配置与管理过程,提高开发者和系统管理员的工作效率。
项目地址:https://github.com/0xJacky/nginx-ui
Nginx UI的主要特点
- 简化配置:通过图形化的界面,Nginx UI简化了Nginx的配置过程,使得用户无需直接编辑复杂的配置文件即可完成服务器的设置。
- 实时监控:Nginx UI具备实时监控功能,可以显示Nginx服务器的关键指标,如连接数、请求处理时间等,帮助管理员及时发现并解决问题。
- 易于扩展:Nginx UI支持插件系统,用户可以根据需求安装额外的功能模块,如日志分析、安全防护等,进一步增强其功能。
- 高效管理:对于拥有多个Nginx实例的企业级用户来说,Nginx UI提供了一种集中式的管理方式,可以在一个界面上管理所有实例,极大地提高了管理效率。
- 安全性:Nginx UI在设计时考虑到了安全性问题,提供了多种认证机制,如基于用户的认证、SSL/TLS加密等,确保了数据的安全传输。
- 兼容性:Nginx UI不仅适用于传统的服务器环境,还支持Docker等容器化平台,使得用户可以在不同的环境中无缝使用Nginx UI进行管理。
二、安装
使用docker安装
mkdir -p /opt/nginx-ui/appdata
docker run -dit \
--name=nginx-ui \
--restart=always \
-e TZ=Asia/Shanghai \
-v /var/run/docker.sock:/var/run/docker.sock \
-v /opt/nginx-ui/appdata/nginx:/etc/nginx \
-v /opt/nginx-ui/appdata/nginx-ui:/etc/nginx-ui \
-p 80:80 -p 443:443 \
uozi/nginx-ui:latest
访问页面
拉到页面最底部,选择安装语言为中文

确保检查通过

设置管理账号admin

登录

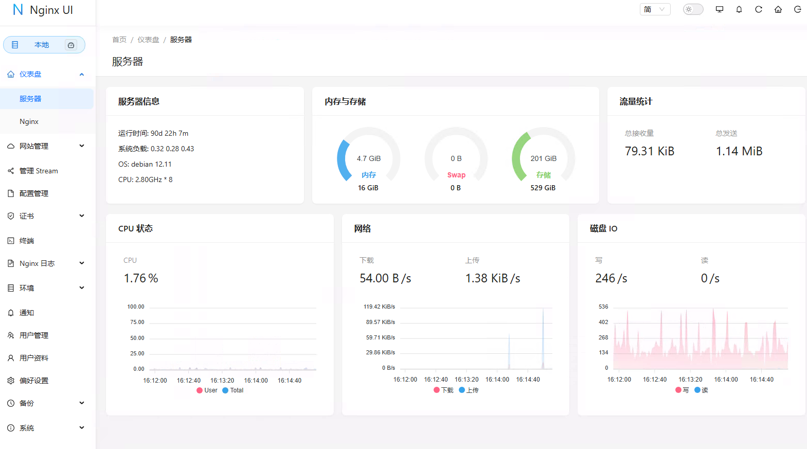
首页效果如下:

可以看到CPU、内存使用情况、系统负载和磁盘使用率等相关指标
三、配置
添加站点

输入站点信息

添加 localtion,设置反向代理,请求转发到http://172.16.3.71
proxy_pass http://172.16.3.71;
proxy_set_header Host $host;
proxy_set_header X-Real-IP $remote_addr;
proxy_set_header X-Forwarded-For $proxy_add_x_forwarded_for;
效果如下

不用配置ssl,创建完成


站点编辑
Nginx UI 提供了强大的在线编辑功能。用户可以在浏览器中直接编辑 Nginx 的配置文件,编辑器支持语法高亮,能帮助用户避免配置语法错误。

开启高级模式,可以看到配置文件信息

nginx日志
Nginx 日志查看功能允许用户随时监控和分析 Nginx 的日志,包括访问日志和错误日志。通过该功能,用户可以快速排查网站故障,并深入了解用户访问行为。

终端
Nginx UI 集成了一个基于网页的高级命令行终端。用户可以通过该终端远程访问服务器并执行各种命令,无需单独登录服务器。这对于进行一些高效的命令操作非常有用。
注意:要进入容器
docker exec -it nginx-ui /bin/bash
重置root密码
passwd root
输入账号root,密码,就可以进入了

国际化支持
Nginx UI支持多语言设置,目前覆盖英语、简体中文和繁体中文等,满足了不同用户的语言需求。

证书管理
支持Let's Encrypt证书的自动化部署,用户可以通过Nginx UI轻松管理SSL证书,确保网站的安全性。

四、总结
总的来说,Nginx UI作为一个高效的Nginx管理工具,不仅提供了强大的功能和灵活的部署选项,还通过其直观的用户界面降低了Nginx管理的复杂性。对于追求高效率和简便操作的开发者和系统管理员而言,Nginx UI是一个值得尝试的优秀工具。无论是新手还是经验丰富的用户,都可以从中受益。
可以通过以下网址访问
在线演示系统:https://demo.nginxui.com/
用户名/密码:admin/admin