文章目录
- zabbix利用Grafana进行图形展示
-
- 安装Grafana
- 在Grafana安装zabbix插件
- 导入自带的Grafana模板
-
- 修改第一个Dashborad(自身监控)
- [第二个Zabbix System Status(Zabbix 系统的整体运行情况)](#第二个Zabbix System Status(Zabbix 系统的整体运行情况))
- [修改第三个Zabbix Template Linux Server(Linux服务器批量配置监控项)](#修改第三个Zabbix Template Linux Server(Linux服务器批量配置监控项))
- 修改默认模板再加其他项目的图形显示
- 导入官网的其他Grafana模板
zabbix利用Grafana进行图形展示
Grafana 是一款采用 go 语言编写的开源应用,主要用于大规模指标数据的可视化展现,是网络架构和应用分析中最流行的时序数据展示工具,目前已经支持绝大部分常用的时序数据库
Grafana支持许多不同的数据源。每个数据源都有一个特定的查询编辑器,该编辑器定制的特性和功能是公开的特定数据来源。 官方支持以下数据源:Zabbix,Graphite,Elasticsearch,InfluxDB,Prometheus,Cloudwatch,MySQL和OpenTSDB等
使用Grafana 显示Zabbix的监控数据过程
-
安装 grafana
-
安装 zabbix 插件
-
创建 zabbix 数据源
-
导入 dashboard 模板
注意 : 如果浏览器无法正常显示grafana的图形,可能是浏览器版本问题,建议更换浏览器再尝试
安装Grafana
官方安装文档:Install Grafana 文档
官方github仓库:grafana/grafana
清华源:https://mirrors.tuna.tsinghua.edu.cn/grafana/
yum安装
shell
#1.安装grafana
yum install -y https://dl.grafana.com/grafana-enterprise/release/12.3.0/grafana-enterprise_12.3.0_19497075765_linux_amd64.rpm
#2.根据安装完的提升启动grafana
#无需修改配置文件,即可启动,默认监听3000/tcp端口
systemctl daemon-reload && systemctl enable --now grafana-server
ss -tulnp|grep 3000
登陆Grafa的Web界面
-
登陆账号admin
-
密码admin

重新设置密码,或者skip跳过

修改中文

在Grafana安装zabbix插件
Grafana插件官网:https://grafana.com/grafana/plugins
shell
#0.列出远程的可用插件
grafana-cli plugins list-remote
##过滤出zabbix相关插件
grafana-cli plugins list-remote |grep zabbix
##列出插件的版本
grafana-cli plugins list-versions alexanderzobnin-zabbix-app
#1.安装zabbix插件,可指定版本,下载安装插件至/var/lib/grafana/plugins/目录
#如果在线下载比较慢,可以先下载相关插件的zip文件,复制到/var/lib/grafana/plugins/目录下,再解压缩也可以
grafana-cli plugins install alexanderzobnin-zabbix-app
#2.查看已安装的插件
grafana-cli plugins ls
#3.查看安装的插件的目录
ls /var/lib/grafana/plugins/
#4.重新启动服务生效
systemctl restart grafana-server.service
web页面启用Zabbix插件


添加zabbix数据源


在URL填写以下信息
shell
#基于Nginx
http://zabbix-server/api_jsonrpc.php
#基于apache
http://zabbix-server/zabbix/api_jsonrpc.php



导入自带的Grafana模板


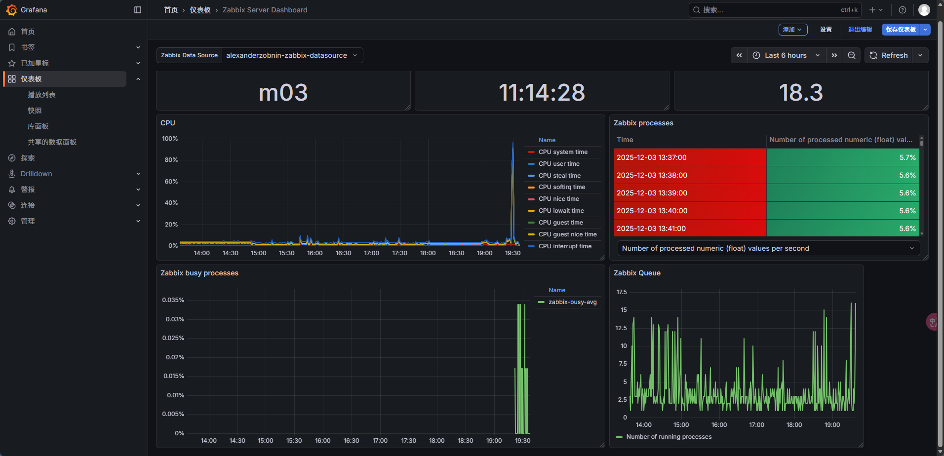
修改第一个Dashborad(自身监控)
- 如果grafana迟迟获取不了数据,可以重新启动一下grafana-server即可(systemctl restart grafana-server)
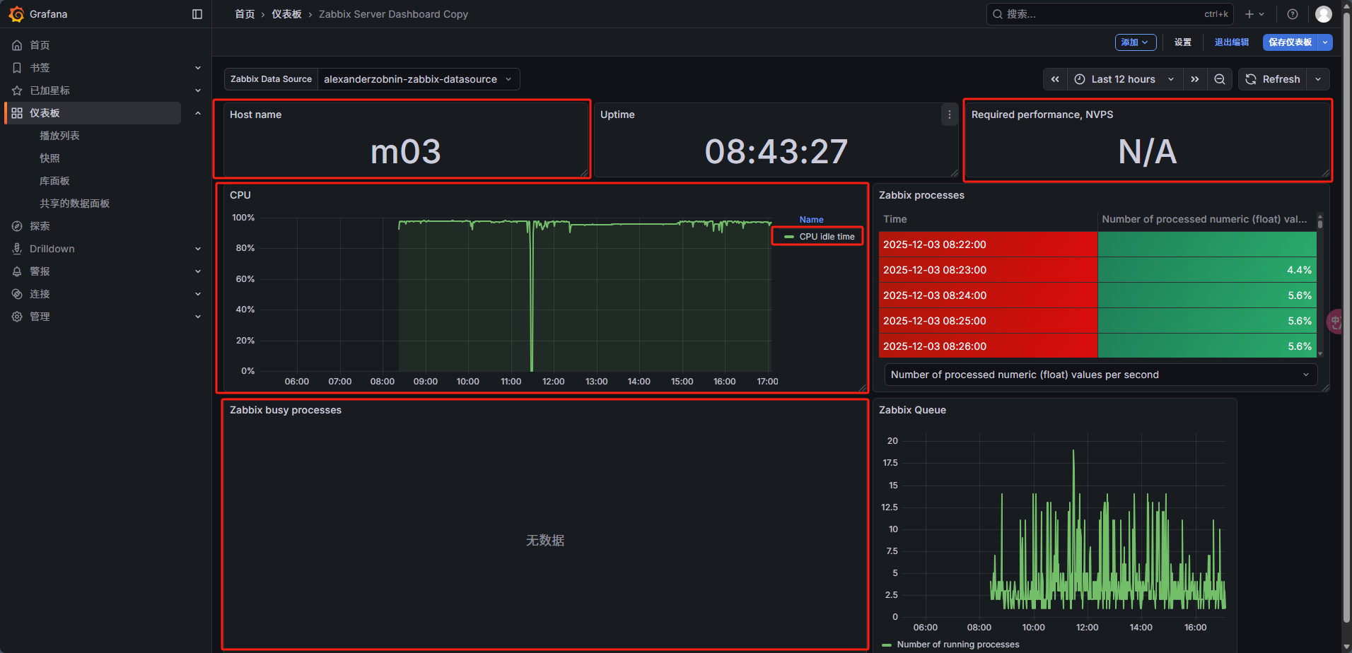
可以看到,总共有3项无数据

修改Host name 面板
点击面板右上角三个点,点编辑



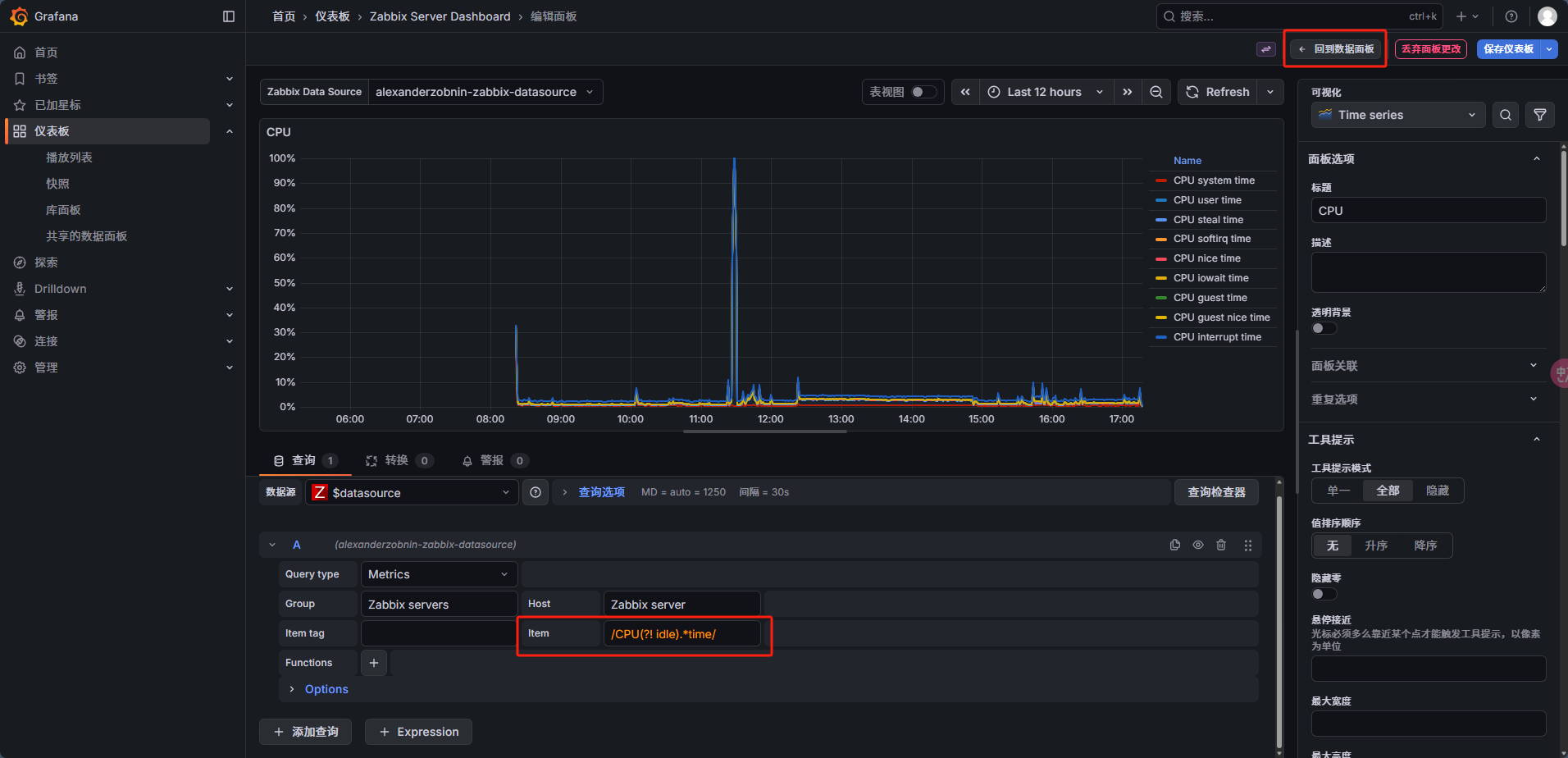
修改CPU面板,让他支持更多参数
/CPU(?! idle).*time/


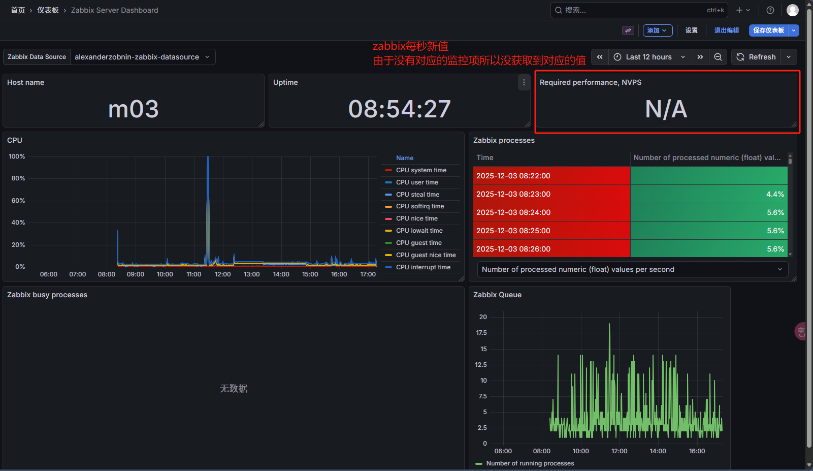
自定义监控zabbix每秒性能
- 自定义监控grafana展示
- zabbix.state键值获取zabbix服务端信息.主要项
- 创建相关项监控即可
- 自定义监控测试ok
- grafana创建面板(修改面板)

- 修改zabbix 服务端 zaibbx server配置文件
shell
egrep -v '^($|#)' /usr/local/zabbix/etc/zabbix_server.conf |grep -i stats
#修改如下内容
StatsAllowedIP=127.0.0.1,172.16.1.0/24 #允许哪些主机能查询zabbix.stats统计数据
#重启zabbix server 生效配置文件
systemctl restart zabbix_server
#服务端测试键值
zabbix_get -s localhost -k zabbix.stats
##zabbix.stats会返回zabbix运行状态(如:监控项数量、队列长度、每秒新值)
- 添加zabbix server监控项的主要项


-
以上面的监控项为数据源,创建相关项
"requiredperformance"😦[0-9.]+)



- grafana修改面板获取的监控项

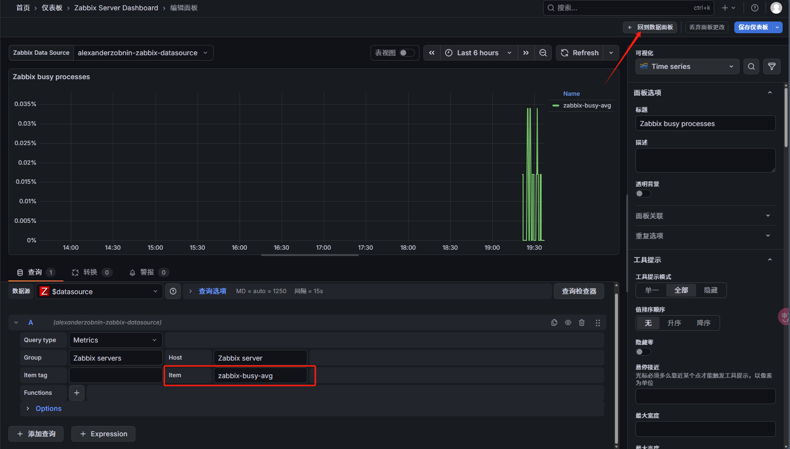
自定义监控进程繁忙率百分比
-
上面修改面版中已经添加了数据源主要项,现在只需要添加相关项即可
shell#进程平均利用率 "task manager":{"busy":{"avg":([0-9.]+)


- grafana修改面板item

最终效果

可以将监控面板导出为文件

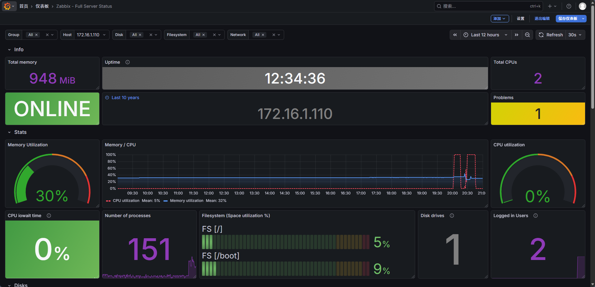
第二个Zabbix System Status(Zabbix 系统的整体运行情况)

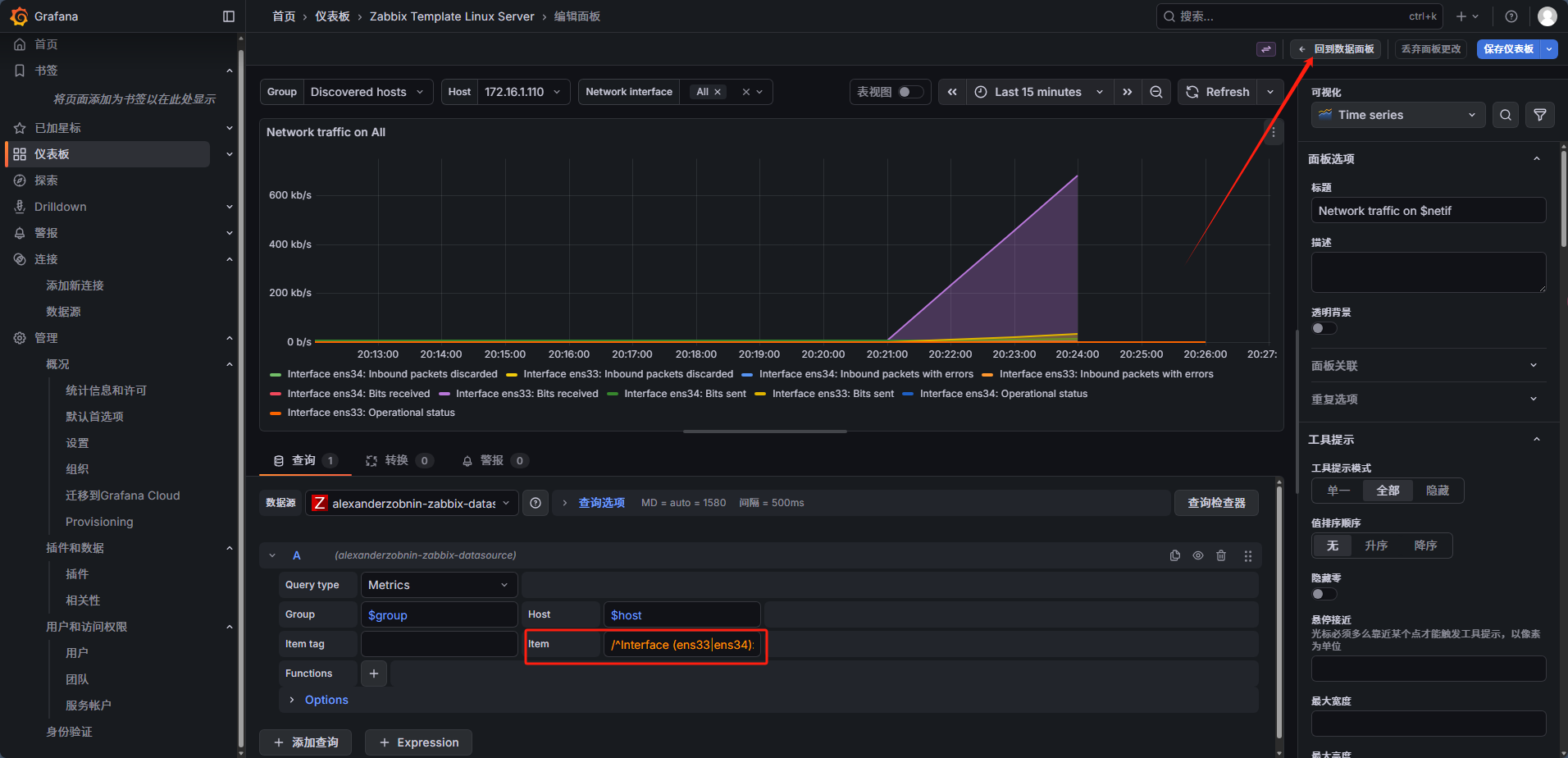
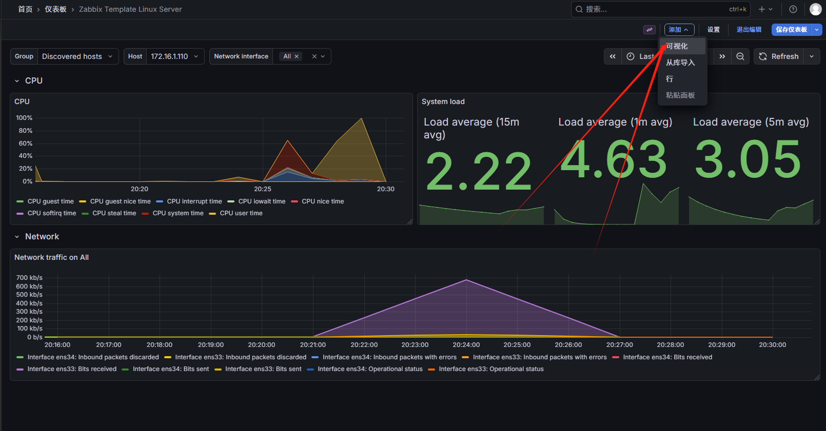
修改第三个Zabbix Template Linux Server(Linux服务器批量配置监控项)
可以看到CPU的idel已经将其他值覆盖没了,平均负载,网络带宽也是没有数据的

修改grafana CPU的item
/CPU(?! idle).*time/

获取平均负载数据,修改grafana面板的item
/Load average .*/


获取网络带宽数据,修改grafana面板的item
/.*? (Outbound packets discarded|Inbound packets with errors)$/

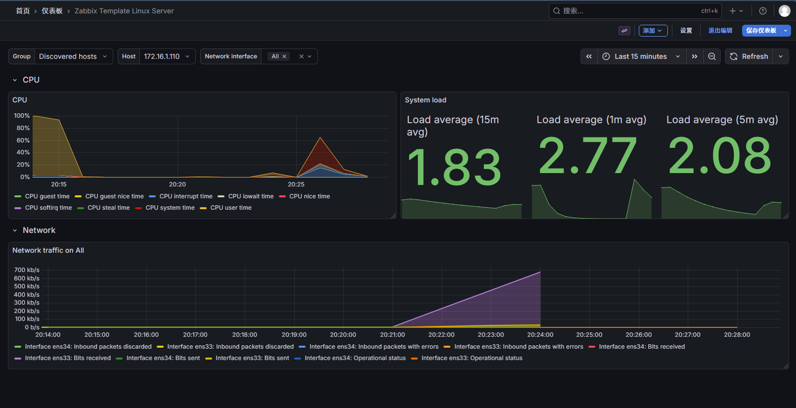
最终效果

修改默认模板再加其他项目的图形显示
添加内存显示
perl
/^(Total memory|Available memory)$/


添加磁盘显示

效果

保存仪表盘





导入官网的其他Grafana模板
官方模板:https://grafana.com/grafana/dashboards

使用下载量较大的模板

导入模板



效果
