Linux中使用Jmeter
Linux安装JDK
#1. 查看当前Linux系统是否已经安装java
rpm -qa | grep -i java
#2. 解压已上传的JDK压缩包,并移动到/usr/local目录下
mkdir /usr/local/hero
tar -zxvf jdk-8u181-linux-x64.tar.gz -C /usr/local/hero
#3. 测试jdk
/usr/local/hero/jdk1.8.0_181/bin/java -version
#4. 配置环境变量
vim /etc/profile
G 跳转到最后一行
i 进入插入模式
export JAVA_HOME=/usr/local/hero/jdk1.8.0_181
export PATH=$PATH:$JAVA_HOME/bin
esc 进入命令行模式
:wq! 保存
#5. 更新环境变量
source /etc/profile
#6. 测试
java -version
Linux版本JMeter
# 下载安装Jmeter
wget -c https://mirrors.huaweicloud.com/apache/jmeter/binaries/apache-jmeter-5.4.1.tgz
# 解压
tar -zxvf apache-jmeter-5.4.1.tgz -C /usr/local/hero
cd /usr/local/hero/apache-jmeter-5.4.1
# 配置环境变量
vim /etc/profile
export JMETER_HOME=/usr/local/hero/apache-jmeter-5.4.1
export PATH=$JMETER_HOME/bin:$PATH
查看jmeter是否安装成功jmeter -v

Jmeter在Linux中的压测
为什么需要非GUI模式运行?
Don't use GUI mode for load testing !, only for Test creation and Test debugging.
JMeter是Java语言开发,实际是运行在JVM中的,GUI模式运行需要耗费较多的系统资源,一般来说,GUI模式要占用10%-25%的系统资源。而使用非GUI模式可以降低对资源的消耗,提升单台负载机所能模拟的并发数。
1、启动JMeter,创建脚本【配置后置监听器,将数据打到InfluxDB】
如何查看压测结果:
- 可以使用命令行输出结果--类似于聚合报告(RT、TPS..)【不推荐】
- 导出测试结果下载到本地用GUI界面查看【不推荐】
- 使用后置监听器,将数据输出到InfluxDB【推荐】
2、运行脚本
上传本地配置好的测试脚本至压测服务器,执行测试命令
jmeter -n -t [jmx file] -l [results file] -e -o [Path to web report folder]
# 参数说明
-h 帮助:打印出有用的信息并退出
-n 非 GUI 模式:在非 GUI 模式下运行 JMeter
-t 测试文件:要运行的 JMeter 测试脚本文件
-l 日志文件:记录结果的文件
-r 远程执行:启动远程服务
-H 代理主机:设置 JMeter 使用的代理主机
-P 代理端口:设置 JMeter 使用的代理主机的端口号
-e:测试结束后,生成测试报告
-o:指定测试报告的存放位置
(1) 运行压测,记录压测结果
jmeter -n -t 01-helloworld.jmx -l 01-helloworld.jtl
运行结果如下图:

(2) 运行压测,生成压测报告
jmeter -n -t 01-helloworld.jmx -l 01-helloworld.jtl -e -o ./01-helloworld-report-html
3、查看测试报告

分布式压测-模拟高负载的利器
使用Jmeter做大并发压力测试的场景下,单机受限与内存,CPU,网络IO,会出现服务器压力还没有上去,但是压力机压力太大已经死机!为了让Jmeter拥有更强大的负责能力,Jmeter提供分布式压测能力。
-
单机网络带宽有限;
-
高延迟场景下,单机可模拟最大线程数有限。

-
若 Master 节点配置 10 个脚本、每台 Slave 发 1000 次请求 → 总请求数 =
10(脚本数)× 1000(单Slave请求)× 3(Slave数量)= 30000。
分布式压测部署步骤
- 第一步:JMeter Slave 部署在 Linux/CentOS 环境。
- 第二步:JMeter Master 部署在 Windows Server 环境(也可部署在 Linux)。
部署注意事项
- 网络要求:Master 和 Slave 需在同一网络(若跨网卡,需保证网卡在同一网段)。
- 时间同步:确保 Server 和 Slave 的时间同步。
- 端口安全:JMeter 主从通信默认用 1 个固定端口(1 个监听 + 1 个随机),需关闭防火墙(但存在安全风险)。
Windows Server部署JMeter Master
与windows安装jmeter一样
Linux部署JMeter Salve
( 1 )下载安装
wget https://archive.apache.org/dist/jmeter/binaries/apache-jmeter-5.4.1.tgz
tar -zxvf apache-jmeter-5.4.1.tgz
mv apache-jmeter-5.4.1 ./apache-jmeter-5.4.1-salve
( 2 )配置修改rmi主机hostname
# 1.改ip
vim jmeter-server
# RMI_HOST_DEF=-Djava.rmi.server.hostname=本机ip
# 2.改端口
vim jmeter.properties
# RMI port to be used by the server (must start rmiregistry with same port)
server_port= 1099
# To change the default port (1099) used to access the server:
server.rmi.port= 1098
( 3 ) 配置关闭server.rmi.ssl
# Set this if you don't want to use SSL for RMI
server.rmi.ssl.disable=true
( 4 )启动jmeter-server服务
nohup ./jmeter-server > ./jmeter.out 2 >&1 &
分布式环境配置
( 1 )确保JMeter Master和Salve安装正确。
( 2 )Salve启动,并监听 1099 端口。
( 3 )在JMeter Master机器安装目录bin下,找到jmeter.properties文件,修改远程主机选项,添加 3 个Salve服务器的地址。
remote_hosts=172.17.187.78:1099,172.17.187.79:1099,172.17.187.81: 1099
服务器调优案例-Tomact优化
为什么对SpringBoot嵌入式的Tomcat进行调优?
- 基于应用性能瓶颈分析得出结论,当响应时间比较长时,系统瓶颈主要存在与Tomcat中!
- 系统异常率较高,与Tomcat内部IO模型有关系【多线程&网络编程】。
问题:可不可以基于RT与TPS算出服务端并发线程数?
- 服务端线程数计算公式:TPS/ (1000ms/ RT均值)
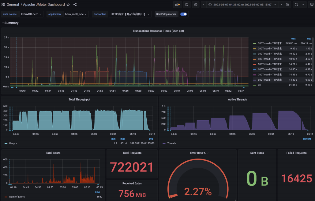
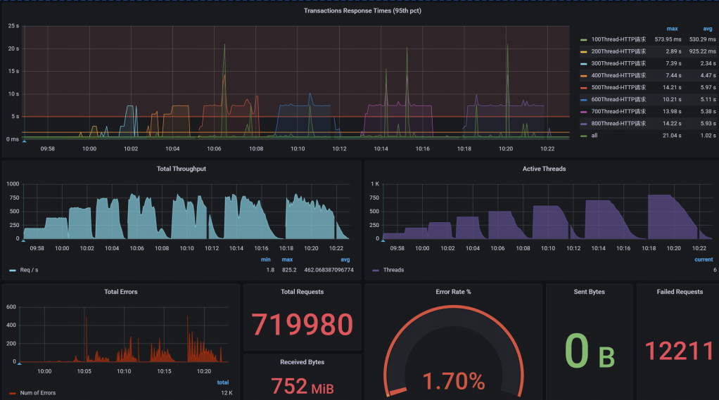
调优前后结果对比
调优前


调优后


结论:提升Tomcat最大线程数,在高负载场景下,TPS提升接近1倍,同时RT大幅降低;
服务器调优案例-网络IO模型优化
网络IO模型介绍
众所周知文件读写性能是影响应用程序性能的关键因素之一。NIO与原来的IO有同样的作用和目的,但
是使用的方式完全不同,NIO支持面向缓冲区的、基于通道的IO操作。NIO以更加高效的方式进行文件
的读写操作。
Java的NIO【new io】是从Java 1.4版本开始引入的一套新的IO API用于替代标准的Java IO API。
JDK1.7之后,Java对NIO再次进行了极大的改进,增强了对文件处理和文件系统特性的支持。我们称之
为AIO,也可以叫NIO2。
优化:使用NIO2的Http协议实现,对请求连接器进行改写。
结论:可以发现服务响应时间大幅缩短,并且稳定。

@Configuration
public class TomcatConfig {
//自定义SpringBoot嵌入式Tomcat
@Bean
public ServletWebServerFactory servletContainer() {
TomcatServletWebServerFactory tomcat = new TomcatServletWebServerFactory();
tomcat.addAdditionalTomcatConnectors(http11Nio2Connector());
return tomcat;
}
//配置连接器nio
public Connector http11Nio2Connector() {
Connector connector=new Connector("org.apache.coyote.http11.Http11Nio2Protocol");
Http11Nio2Protocol nio2Protocol=(Http11Nio2Protocol) connector.getProtocolHandler();
//等待队列最多允许 1000 个线程在队列中等待
nio2Protocol.setAcceptCount( 1000 );
//设置最大线程数
nio2Protocol.setMaxThreads( 1000 );
//设置最大连接数
nio2Protocol.setMaxConnections( 20000 );
//定制化keepalivetimeout,设置 30 秒内没有请求则服务端自动断开keepalive链接
nio2Protocol.setKeepAliveTimeout( 30000 );
//当客户端发送超过 10000 个请求则自动断开keepalive链接
nio2Protocol.setMaxKeepAliveRequests( 10000 );
// 请求方式
connector.setScheme("http");
connector.setPort( 9003 ); //自定义的端口,与源端口 9001可以共用,知识改了连接器而已
connector.setRedirectPort( 8443 );
return connector;
}
}
调优前后结果对比
调优前




调优后




小结:将NIO升级为AIO之后,RT的毛刺大幅降低,异常数(超时3s)几乎为0。
服务器调优案例-高性能web服务器Undertow
Undertow 是一个用 java 编写的灵活的高性能 Web 服务器,提供基于 NIO 的阻塞和非阻塞 API。
- 支持 http 协议
- 支持 http2 协议
- 支持 Web Socket
- 最高支持到 Servlet4.0
- 支持嵌入式
SpringBoot 的 web 环境中默认使用 tomcat 作为内置服务器,其实 SpringBoot 提供了另外 2 种内置的服务器供我们选择,我们可以很方便的进行切换。
- Undertow 红帽公司开发的一款基于 NIO 的高性能 Web 嵌入式服务器。轻量级 Servlet 服务器,比 tomcat 更轻量且性能可优于 tomcat 服务器,没有其他的类似 jsp 功能,只专注于服务器部署,因此 undertow 更容易能有好的可视化操作界面;
- Jetty 开源的 Servlet 容器,它是 java 的 web 容器。为 JSP 和 servlet 提供运行环境。Jetty 也是使用 java 语言编写的。
配置操作
移除tomcat
<dependency>
<groupId>org.springframework.boot</groupId>
<artifactId>spring-boot-starter-web</artifactId>
<exclusions>
<exclusion>
<groupId>org.springframework.boot</groupId>
<artifactId>spring-boot-starter-tomcat</artifactId>
</exclusion>
</exclusions>
</dependency>
引入undertow依赖
<!-- 导入undertow依赖包 -->
<dependency>
<groupId>org.springframework.boot</groupId>
<artifactId>spring-boot-starter-undertow</artifactId>
</dependency>
配置
# 设置IO线程数,它主要执行非阻塞的任务,它们会负责多个连接
server.undertow.threads.io: 800
# 阻塞任务线程池,当执行类似Servlet请求阻塞IO操作,undertow会从这个线程池中取得线程
# 默认值是IO线程数*8
server.undertow.threads.worker: 8000
# 以下的配置会影响buffer,这些buffer会用于服务器连接的IO操作,有点类似netty的池化内存管理
# 每块buffer的空间大小越小,空间就被利用的越充分,不要设置太大,以免影响其他应用,合适即可
server.undertow.buffer-size: 1024
# 每个区分配的buffer数量,所以pool的大小是buffer-size * buffers-per-region
# 是否分配的直接内存(NIO直接分配的堆外内存)
server.undertow.direct-buffers: true
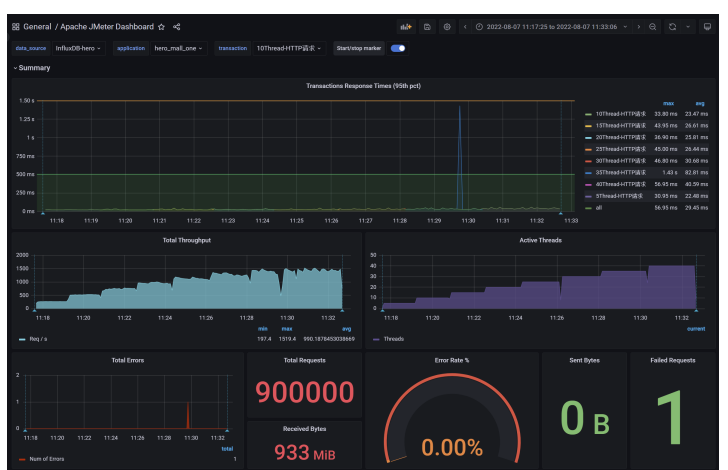
调优前后结果对比
调优前



调优后



小结:
- 更换了服务容器之后,RT 更加平稳,TPS 的增长趋势更平稳,异常数(超时 3s)几乎为 0。
- 在低延时情况下,接口吞吐量不及 Tomcat。
- 稳定压倒一切,如果只是写 json 接口,且对接口响应稳定性要求高,可以选用 Undertow