技术栈
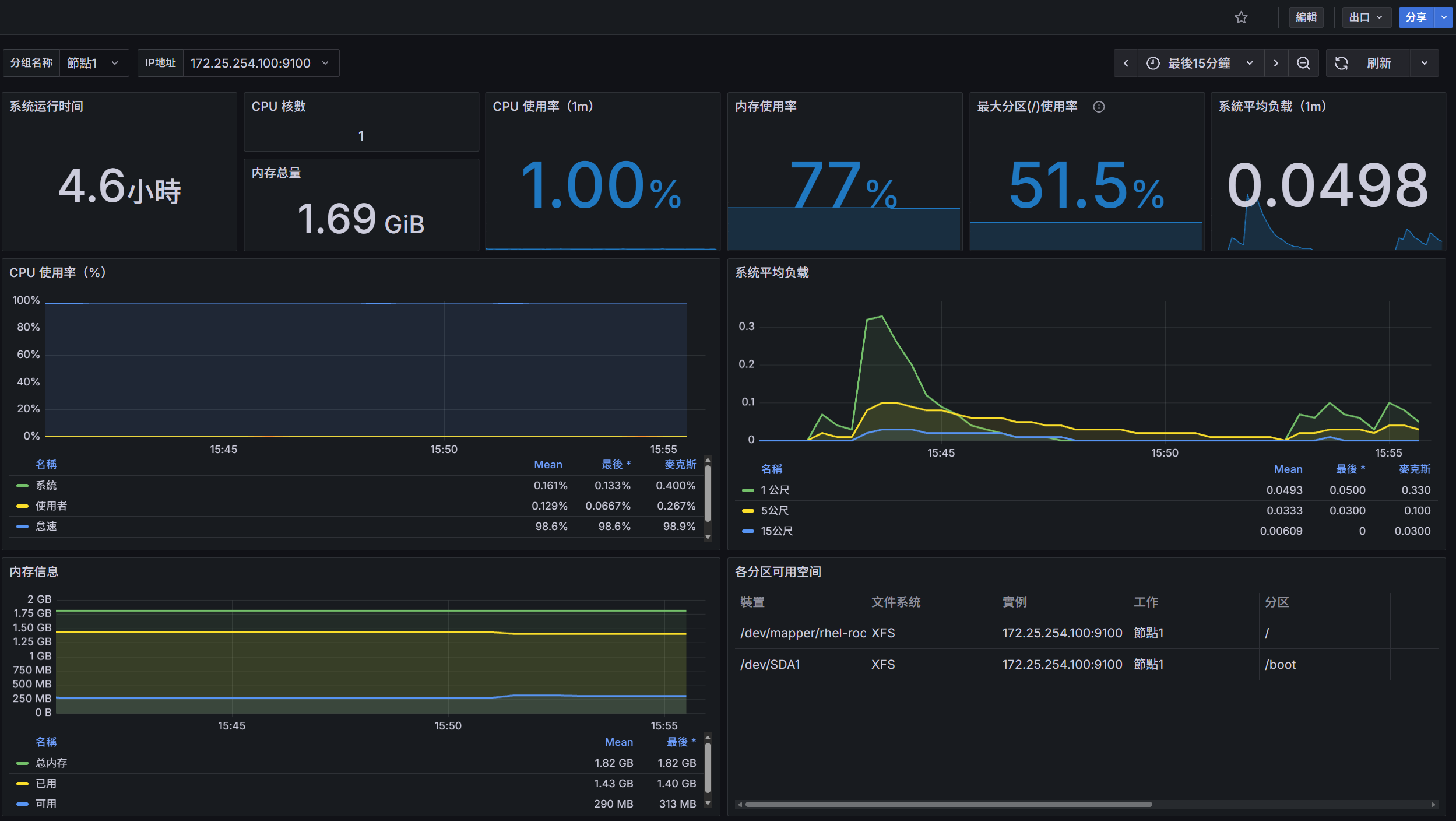
Grafana 12.2.0导入仪表盘
为什么要内卷,摆烂不香吗
2025-12-24 17:24
换了这个版本怎么都找不到导入仪表盘的界面,搜也没搜到,耽误了40分钟,裂开
输入id就可以了
运维
grafana
上一篇:
GLM-4.7 & MiniMax M2.1 实测上线:来AI Ping 免费用两款最强模型!
下一篇:
Java虚拟机(JVM)内存模型与垃圾回收全解析
相关推荐
网络笨猪
5 小时前
# Nginx企业级全套配置\+排错手册
运维
·
nginx
Yupureki
5 小时前
《Linux网络编程》8.网络层IP原理
linux
·
运维
·
服务器
·
网络
·
ip
yyuuuzz
5 小时前
aws亚马逊入门常见认知误区
运维
·
服务器
·
网络
·
云计算
·
github
·
aws
DeepFlow 零侵扰全栈可观测
6 小时前
运动战:AI 时代 IT 运维的决胜之道——DeepFlow 业务全链路可观测性的落地实践
运维
·
网络
·
人工智能
·
arcgis
·
云计算
林叔聊渠道分销
7 小时前
saas产品运营案例 | 联盟营销计划如何帮助企业提高销售额?
运维
·
产品运营
·
sass
·
流量运营
·
用户运营
志栋智能
8 小时前
告别报告堆砌:超自动化巡检的智能分析与洞察
运维
·
服务器
·
网络
·
人工智能
·
自动化
雅斯驰
10 小时前
AES-128加密+滚动码认证:ATA5702W如何防御中继攻击与信号重放
运维
·
单片机
·
嵌入式硬件
·
物联网
·
自动化
网络与设备以及操作系统学习使用者
10 小时前
直连路由优先级最高
运维
·
网络
·
学习
·
华为
·
智能路由器
goyeer
10 小时前
【ITIL4】34服务实践 - 发布管理
运维
·
企业数字化
·
信息化
·
it管理
·
itil
·
it治理
小王C语言
10 小时前
xshell免密登录
linux
·
运维
·
服务器
热门推荐
01
GitHub 镜像站点
02
要裂开了!ChatGPT要手机号验证了?注册Codex要求验证电话号码怎么办?2026年登陆Codex要手机号验证的解决办法
03
Codex 接入 DeepSeek API 完整配置文档
04
零基础教你claude code 接入 deepseek V4
05
Linux 核弹级高危漏洞 CVE-2026-31431 完整修复指南
06
CVE-2026-31431 (Copy Fail) 漏洞复现与验证记录
07
CC-Switch & Claude 基于 Linux 服务器安装使用指南
08
裂开!ChatGPT 居然开始要手机号验证,附详细解决方法
09
【AI】2026 年具身智能模型和世界模型总结
10
2026 年 AI 辅助编程工具全景对比:Copilot、Cursor、Claude Code 与 Codex 深度解析