hello,大家好!
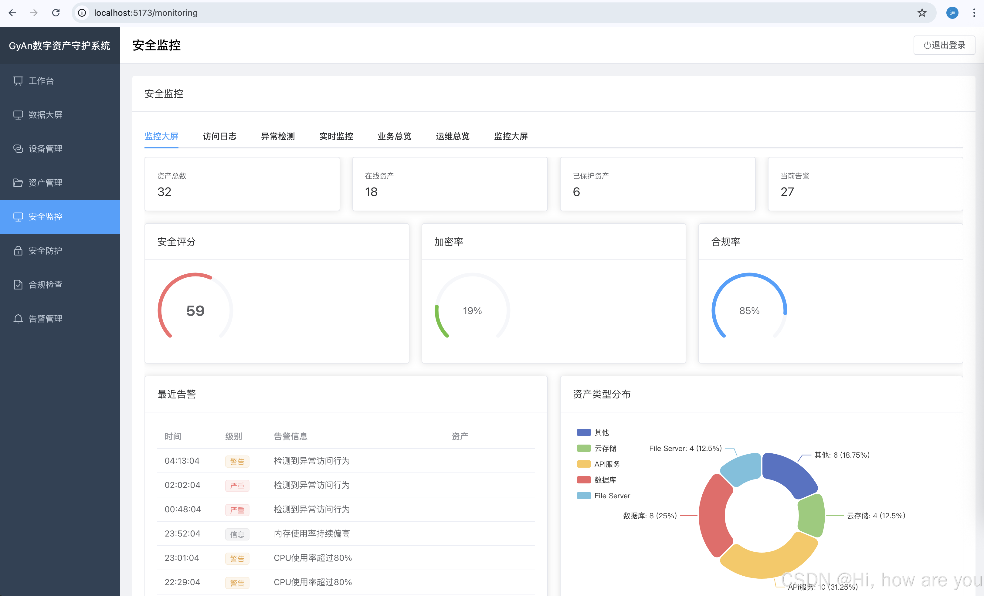
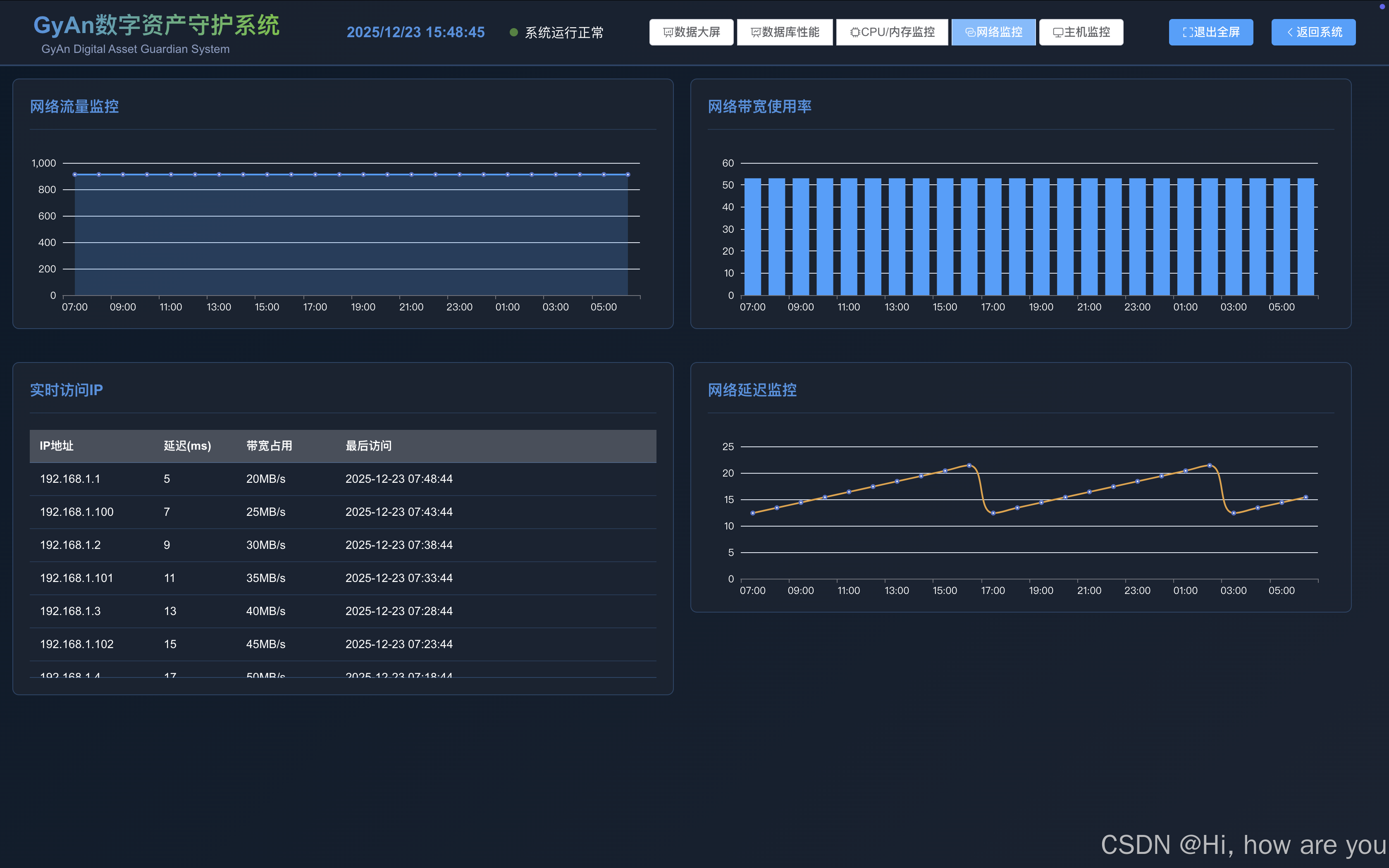
近段时间,我都在给企业做MES这一块,但是做了一段时间,发现各位老板的反馈,说企业it部门啊,数字资产什么的,不安全,然后还有一部份是服务器遭遇勒索病毒,所以我呢,就根据老板们的要求开发了一套数字资产守护系统,普通版本为:
技术栈
后端
-
Python 3.11+
-
FastAPI
-
PostgreSQL
-
SQLAlchemy
-
Alembic
前端
-
Vue 3
-
TypeScript
-
Element Plus
-
ECharts
-
Vite
部署
-
Docker
-
Docker Compose
-
Nginx
















图片太多了,不想截图了,大家可以去体验一下吧:
有需要的伙伴们可以留言哦!
账户:guiyuan
密码:guiyuan123