文章目录
-
- 参考内容
- 准备工作
- Tongweb8控制台配置
- 配置到prometheus
- [grafana 配置(仅供参考)](#grafana 配置(仅供参考))
参考内容
Tongwebv8 控制台手册

准备工作
1.已安装好tongweb80909.
2.找到文档上提及的prometheus-client.war。
3.已安装好prometheus。
4.已安装好grafana。
备注:
1.本文只介绍拉取这种上报方式,更多请参考手册。

Tongweb8控制台配置
配置组合监控

以默认实例为例:

填入名称,选择要监控的监控项,然后添加:

添加后可以点"监视"按钮,看相关监控信息:



然后找到选择 "监视管理" > "Prometheus 服务",进入 Prometheus 服务页面,打开启用开关。

选择之前创建好的组合监视,选择上报方式为拉取,填写服务器本机ip,使用的端口号(可以用默认的),配好认证信息,点更新。

更新成功后,用配置好的ip加端口和访问前缀,在浏览器访问(如果有账号密码,记得输入账号密码):


另外如果需要监控到通道的数据,还需要开启启用网络数据监视,不然有的数据会显示为no data:

配置到prometheus
参考手册内容如下:

找到prometheus.yml进行粘贴和修改(注意位置和缩进,改之前最好备份):
bash
- job_name: 'tongweb8'
static_configs:
- targets: ['192.168.10.12:30188']
basic_auth:
username: 'yeyehuo'
password: 'Yeyehuo163.com'

保存后去访问prometheus,看看是否识别到:

grafana 配置(仅供参考)
进入到grafana,选择这里:


进去后输入prometheus的url(这里因为prometheus和grafana均为同一个docker安装,所以用的http://prometheus:9090)




下面有个save and test,试试看能不能测通


然后回到首页,点这里:


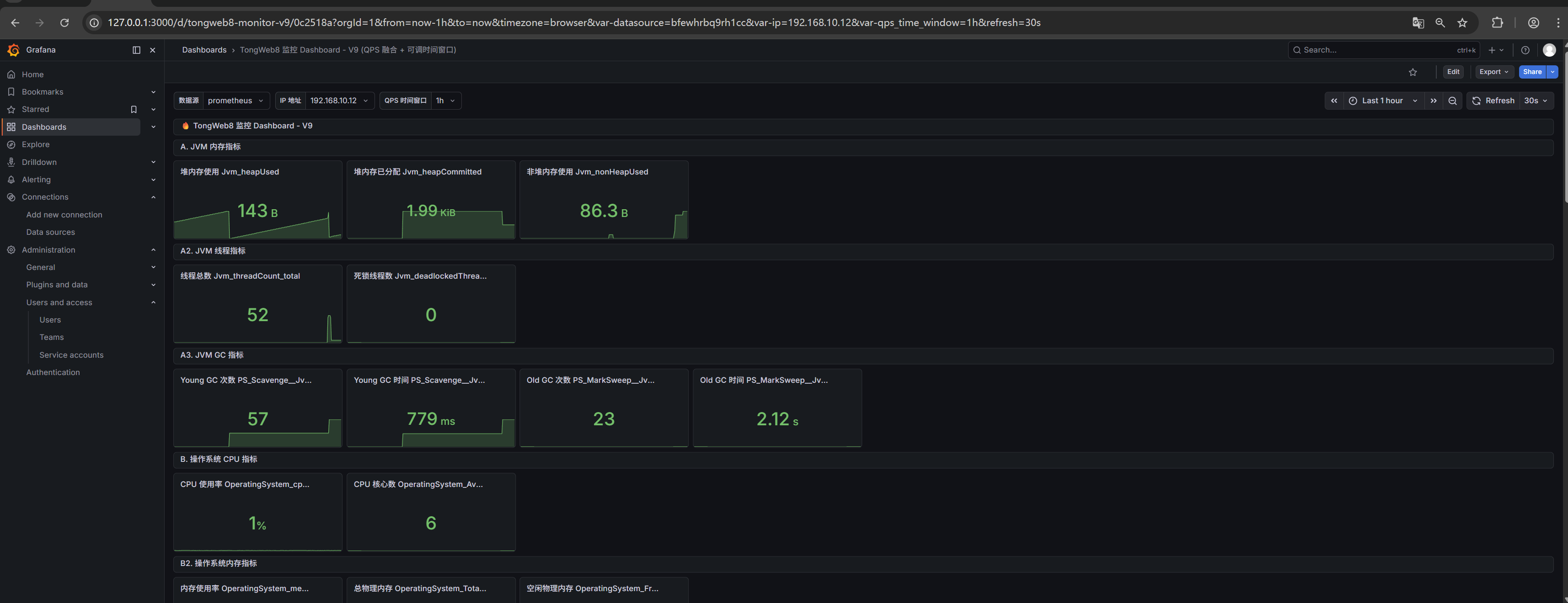
上传一下仪表盘的json文件(下面提供一个,仅供参考,是用ai写的,请根据自身需求调整,可参考产品手册):

bash
{
"annotations": {
"list": [
{
"builtIn": 1,
"datasource": {
"type": "grafana",
"uid": "-- Grafana --"
},
"enable": true,
"hide": true,
"iconColor": "rgba(0, 211, 255, 1)",
"name": "Annotations & Alerts",
"type": "dashboard"
}
]
},
"editable": true,
"fiscalYearStartMonth": 0,
"graphTooltip": 0,
"links": [],
"panels": [
{
"fieldConfig": {
"defaults": {},
"overrides": []
},
"gridPos": {
"h": 1,
"w": 24,
"x": 0,
"y": 0
},
"id": 1,
"options": {
"code": {
"language": "plaintext",
"showLineNumbers": false,
"showMiniMap": false
},
"content": "**IP**: 顶部切换 | **QPS 时间窗口**: ${qps_time_window} | **刷新**: 30 秒",
"mode": "markdown"
},
"pluginVersion": "12.4.0",
"title": "🔥 TongWeb8 监控 Dashboard - V9",
"type": "text"
},
{
"fieldConfig": {
"defaults": {},
"overrides": []
},
"gridPos": {
"h": 1,
"w": 24,
"x": 0,
"y": 1
},
"id": 2,
"options": {
"code": {
"language": "plaintext",
"showLineNumbers": false,
"showMiniMap": false
},
"content": "",
"mode": "markdown"
},
"pluginVersion": "12.4.0",
"title": "A. JVM 内存指标",
"type": "text"
},
{
"datasource": {
"type": "prometheus",
"uid": "${datasource}"
},
"fieldConfig": {
"defaults": {
"color": {
"mode": "palette-classic"
},
"mappings": [],
"thresholds": {
"mode": "absolute",
"steps": [
{
"color": "green",
"value": 0
}
]
},
"unit": "bytes"
},
"overrides": []
},
"gridPos": {
"h": 4,
"w": 3,
"x": 0,
"y": 2
},
"id": 3,
"options": {
"colorMode": "value",
"graphMode": "area",
"justifyMode": "auto",
"orientation": "auto",
"percentChangeColorMode": "standard",
"reduceOptions": {
"calcs": [
"lastNotNull"
],
"fields": "",
"values": false
},
"showPercentChange": false,
"textMode": "auto",
"wideLayout": true
},
"pluginVersion": "12.4.0",
"targets": [
{
"expr": "Jvm_heapUsed{ip=\"$ip\"}",
"instant": false,
"refId": "A"
}
],
"title": "堆内存使用\nJvm_heapUsed",
"type": "stat"
},
{
"datasource": {
"type": "prometheus",
"uid": "${datasource}"
},
"fieldConfig": {
"defaults": {
"color": {
"mode": "palette-classic"
},
"mappings": [],
"thresholds": {
"mode": "absolute",
"steps": [
{
"color": "green",
"value": 0
}
]
},
"unit": "bytes"
},
"overrides": []
},
"gridPos": {
"h": 4,
"w": 3,
"x": 3,
"y": 2
},
"id": 4,
"options": {
"colorMode": "value",
"graphMode": "area",
"justifyMode": "auto",
"orientation": "auto",
"percentChangeColorMode": "standard",
"reduceOptions": {
"calcs": [
"lastNotNull"
],
"fields": "",
"values": false
},
"showPercentChange": false,
"textMode": "auto",
"wideLayout": true
},
"pluginVersion": "12.4.0",
"targets": [
{
"expr": "Jvm_heapCommitted{ip=\"$ip\"}",
"instant": false,
"refId": "A"
}
],
"title": "堆内存已分配\nJvm_heapCommitted",
"type": "stat"
},
{
"datasource": {
"type": "prometheus",
"uid": "${datasource}"
},
"fieldConfig": {
"defaults": {
"color": {
"mode": "palette-classic"
},
"mappings": [],
"thresholds": {
"mode": "absolute",
"steps": [
{
"color": "green",
"value": 0
}
]
},
"unit": "bytes"
},
"overrides": []
},
"gridPos": {
"h": 4,
"w": 3,
"x": 6,
"y": 2
},
"id": 5,
"options": {
"colorMode": "value",
"graphMode": "area",
"justifyMode": "auto",
"orientation": "auto",
"percentChangeColorMode": "standard",
"reduceOptions": {
"calcs": [
"lastNotNull"
],
"fields": "",
"values": false
},
"showPercentChange": false,
"textMode": "auto",
"wideLayout": true
},
"pluginVersion": "12.4.0",
"targets": [
{
"expr": "Jvm_nonHeapUsed{ip=\"$ip\"}",
"instant": false,
"refId": "A"
}
],
"title": "非堆内存使用\nJvm_nonHeapUsed",
"type": "stat"
},
{
"fieldConfig": {
"defaults": {},
"overrides": []
},
"gridPos": {
"h": 1,
"w": 24,
"x": 0,
"y": 6
},
"id": 6,
"options": {
"code": {
"language": "plaintext",
"showLineNumbers": false,
"showMiniMap": false
},
"content": "",
"mode": "markdown"
},
"pluginVersion": "12.4.0",
"title": "A2. JVM 线程指标",
"type": "text"
},
{
"datasource": {
"type": "prometheus",
"uid": "${datasource}"
},
"fieldConfig": {
"defaults": {
"color": {
"mode": "palette-classic"
},
"mappings": [],
"thresholds": {
"mode": "absolute",
"steps": [
{
"color": "green",
"value": 0
}
]
},
"unit": "short"
},
"overrides": []
},
"gridPos": {
"h": 4,
"w": 3,
"x": 0,
"y": 7
},
"id": 7,
"options": {
"colorMode": "value",
"graphMode": "area",
"justifyMode": "auto",
"orientation": "auto",
"percentChangeColorMode": "standard",
"reduceOptions": {
"calcs": [
"lastNotNull"
],
"fields": "",
"values": false
},
"showPercentChange": false,
"textMode": "auto",
"wideLayout": true
},
"pluginVersion": "12.4.0",
"targets": [
{
"expr": "Jvm_threadCount_total{ip=\"$ip\"}",
"instant": false,
"refId": "A"
}
],
"title": "线程总数\nJvm_threadCount_total",
"type": "stat"
},
{
"datasource": {
"type": "prometheus",
"uid": "${datasource}"
},
"fieldConfig": {
"defaults": {
"color": {
"mode": "palette-classic"
},
"mappings": [],
"thresholds": {
"mode": "absolute",
"steps": [
{
"color": "green",
"value": 0
}
]
},
"unit": "short"
},
"overrides": []
},
"gridPos": {
"h": 4,
"w": 3,
"x": 3,
"y": 7
},
"id": 8,
"options": {
"colorMode": "value",
"graphMode": "area",
"justifyMode": "auto",
"orientation": "auto",
"percentChangeColorMode": "standard",
"reduceOptions": {
"calcs": [
"lastNotNull"
],
"fields": "",
"values": false
},
"showPercentChange": false,
"textMode": "auto",
"wideLayout": true
},
"pluginVersion": "12.4.0",
"targets": [
{
"expr": "Jvm_deadlockedThreadCount_total{ip=\"$ip\"}",
"instant": false,
"refId": "A"
}
],
"title": "死锁线程数\nJvm_deadlockedThreadCount_total",
"type": "stat"
},
{
"fieldConfig": {
"defaults": {},
"overrides": []
},
"gridPos": {
"h": 1,
"w": 24,
"x": 0,
"y": 11
},
"id": 9,
"options": {
"code": {
"language": "plaintext",
"showLineNumbers": false,
"showMiniMap": false
},
"content": "",
"mode": "markdown"
},
"pluginVersion": "12.4.0",
"title": "A3. JVM GC 指标",
"type": "text"
},
{
"datasource": {
"type": "prometheus",
"uid": "${datasource}"
},
"fieldConfig": {
"defaults": {
"color": {
"mode": "palette-classic"
},
"mappings": [],
"thresholds": {
"mode": "absolute",
"steps": [
{
"color": "green",
"value": 0
}
]
},
"unit": "short"
},
"overrides": []
},
"gridPos": {
"h": 4,
"w": 3,
"x": 0,
"y": 12
},
"id": 10,
"options": {
"colorMode": "value",
"graphMode": "area",
"justifyMode": "auto",
"orientation": "auto",
"percentChangeColorMode": "standard",
"reduceOptions": {
"calcs": [
"lastNotNull"
],
"fields": "",
"values": false
},
"showPercentChange": false,
"textMode": "auto",
"wideLayout": true
},
"pluginVersion": "12.4.0",
"targets": [
{
"expr": "PS_Scavenge__Jvm_collectionCount_total{ip=\"$ip\"}",
"instant": false,
"refId": "A"
}
],
"title": "Young GC 次数\nPS_Scavenge__Jvm_collectionCount_total",
"type": "stat"
},
{
"datasource": {
"type": "prometheus",
"uid": "${datasource}"
},
"fieldConfig": {
"defaults": {
"color": {
"mode": "palette-classic"
},
"mappings": [],
"thresholds": {
"mode": "absolute",
"steps": [
{
"color": "green",
"value": 0
}
]
},
"unit": "ms"
},
"overrides": []
},
"gridPos": {
"h": 4,
"w": 3,
"x": 3,
"y": 12
},
"id": 11,
"options": {
"colorMode": "value",
"graphMode": "area",
"justifyMode": "auto",
"orientation": "auto",
"percentChangeColorMode": "standard",
"reduceOptions": {
"calcs": [
"lastNotNull"
],
"fields": "",
"values": false
},
"showPercentChange": false,
"textMode": "auto",
"wideLayout": true
},
"pluginVersion": "12.4.0",
"targets": [
{
"expr": "PS_Scavenge__Jvm_collectionTime{ip=\"$ip\"}",
"instant": false,
"refId": "A"
}
],
"title": "Young GC 时间\nPS_Scavenge__Jvm_collectionTime",
"type": "stat"
},
{
"datasource": {
"type": "prometheus",
"uid": "${datasource}"
},
"fieldConfig": {
"defaults": {
"color": {
"mode": "palette-classic"
},
"mappings": [],
"thresholds": {
"mode": "absolute",
"steps": [
{
"color": "green",
"value": 0
}
]
},
"unit": "short"
},
"overrides": []
},
"gridPos": {
"h": 4,
"w": 3,
"x": 6,
"y": 12
},
"id": 12,
"options": {
"colorMode": "value",
"graphMode": "area",
"justifyMode": "auto",
"orientation": "auto",
"percentChangeColorMode": "standard",
"reduceOptions": {
"calcs": [
"lastNotNull"
],
"fields": "",
"values": false
},
"showPercentChange": false,
"textMode": "auto",
"wideLayout": true
},
"pluginVersion": "12.4.0",
"targets": [
{
"expr": "PS_MarkSweep__Jvm_collectionCount_total{ip=\"$ip\"}",
"instant": false,
"refId": "A"
}
],
"title": "Old GC 次数\nPS_MarkSweep__Jvm_collectionCount_total",
"type": "stat"
},
{
"datasource": {
"type": "prometheus",
"uid": "${datasource}"
},
"fieldConfig": {
"defaults": {
"color": {
"mode": "palette-classic"
},
"mappings": [],
"thresholds": {
"mode": "absolute",
"steps": [
{
"color": "green",
"value": 0
}
]
},
"unit": "ms"
},
"overrides": []
},
"gridPos": {
"h": 4,
"w": 3,
"x": 9,
"y": 12
},
"id": 13,
"options": {
"colorMode": "value",
"graphMode": "area",
"justifyMode": "auto",
"orientation": "auto",
"percentChangeColorMode": "standard",
"reduceOptions": {
"calcs": [
"lastNotNull"
],
"fields": "",
"values": false
},
"showPercentChange": false,
"textMode": "auto",
"wideLayout": true
},
"pluginVersion": "12.4.0",
"targets": [
{
"expr": "PS_MarkSweep__Jvm_collectionTime{ip=\"$ip\"}",
"instant": false,
"refId": "A"
}
],
"title": "Old GC 时间\nPS_MarkSweep__Jvm_collectionTime",
"type": "stat"
},
{
"fieldConfig": {
"defaults": {},
"overrides": []
},
"gridPos": {
"h": 1,
"w": 24,
"x": 0,
"y": 16
},
"id": 14,
"options": {
"code": {
"language": "plaintext",
"showLineNumbers": false,
"showMiniMap": false
},
"content": "",
"mode": "markdown"
},
"pluginVersion": "12.4.0",
"title": "B. 操作系统 CPU 指标",
"type": "text"
},
{
"datasource": {
"type": "prometheus",
"uid": "${datasource}"
},
"fieldConfig": {
"defaults": {
"color": {
"mode": "palette-classic"
},
"mappings": [],
"max": 100,
"min": 0,
"thresholds": {
"mode": "absolute",
"steps": [
{
"color": "green",
"value": 0
},
{
"color": "yellow",
"value": 70
},
{
"color": "red",
"value": 90
}
]
},
"unit": "percent"
},
"overrides": []
},
"gridPos": {
"h": 4,
"w": 3,
"x": 0,
"y": 17
},
"id": 15,
"options": {
"colorMode": "value",
"graphMode": "area",
"justifyMode": "auto",
"orientation": "auto",
"percentChangeColorMode": "standard",
"reduceOptions": {
"calcs": [
"lastNotNull"
],
"fields": "",
"values": false
},
"showPercentChange": false,
"textMode": "auto",
"wideLayout": true
},
"pluginVersion": "12.4.0",
"targets": [
{
"expr": "OperatingSystem_cpuUsage{ip=\"$ip\"}",
"instant": false,
"refId": "A"
}
],
"title": "CPU 使用率\nOperatingSystem_cpuUsage",
"type": "stat"
},
{
"datasource": {
"type": "prometheus",
"uid": "${datasource}"
},
"fieldConfig": {
"defaults": {
"color": {
"mode": "palette-classic"
},
"mappings": [],
"thresholds": {
"mode": "absolute",
"steps": [
{
"color": "green",
"value": 0
}
]
},
"unit": "short"
},
"overrides": []
},
"gridPos": {
"h": 4,
"w": 3,
"x": 3,
"y": 17
},
"id": 16,
"options": {
"colorMode": "value",
"graphMode": "area",
"justifyMode": "auto",
"orientation": "auto",
"percentChangeColorMode": "standard",
"reduceOptions": {
"calcs": [
"lastNotNull"
],
"fields": "",
"values": false
},
"showPercentChange": false,
"textMode": "auto",
"wideLayout": true
},
"pluginVersion": "12.4.0",
"targets": [
{
"expr": "OperatingSystem_AvailableProcessors{ip=\"$ip\"}",
"instant": false,
"refId": "A"
}
],
"title": "CPU 核心数\nOperatingSystem_AvailableProcessors",
"type": "stat"
},
{
"fieldConfig": {
"defaults": {},
"overrides": []
},
"gridPos": {
"h": 1,
"w": 24,
"x": 0,
"y": 21
},
"id": 17,
"options": {
"code": {
"language": "plaintext",
"showLineNumbers": false,
"showMiniMap": false
},
"content": "",
"mode": "markdown"
},
"pluginVersion": "12.4.0",
"title": "B2. 操作系统内存指标",
"type": "text"
},
{
"datasource": {
"type": "prometheus",
"uid": "${datasource}"
},
"fieldConfig": {
"defaults": {
"color": {
"mode": "palette-classic"
},
"mappings": [],
"max": 100,
"min": 0,
"thresholds": {
"mode": "absolute",
"steps": [
{
"color": "green",
"value": 0
},
{
"color": "yellow",
"value": 70
},
{
"color": "red",
"value": 90
}
]
},
"unit": "percent"
},
"overrides": []
},
"gridPos": {
"h": 4,
"w": 3,
"x": 0,
"y": 22
},
"id": 18,
"options": {
"colorMode": "value",
"graphMode": "area",
"justifyMode": "auto",
"orientation": "auto",
"percentChangeColorMode": "standard",
"reduceOptions": {
"calcs": [
"lastNotNull"
],
"fields": "",
"values": false
},
"showPercentChange": false,
"textMode": "auto",
"wideLayout": true
},
"pluginVersion": "12.4.0",
"targets": [
{
"expr": "OperatingSystem_memoryUsage{ip=\"$ip\"}",
"instant": false,
"refId": "A"
}
],
"title": "内存使用率\nOperatingSystem_memoryUsage",
"type": "stat"
},
{
"datasource": {
"type": "prometheus",
"uid": "${datasource}"
},
"fieldConfig": {
"defaults": {
"color": {
"mode": "palette-classic"
},
"mappings": [],
"thresholds": {
"mode": "absolute",
"steps": [
{
"color": "green",
"value": 0
}
]
},
"unit": "bytes"
},
"overrides": []
},
"gridPos": {
"h": 4,
"w": 3,
"x": 3,
"y": 22
},
"id": 19,
"options": {
"colorMode": "value",
"graphMode": "area",
"justifyMode": "auto",
"orientation": "auto",
"percentChangeColorMode": "standard",
"reduceOptions": {
"calcs": [
"lastNotNull"
],
"fields": "",
"values": false
},
"showPercentChange": false,
"textMode": "auto",
"wideLayout": true
},
"pluginVersion": "12.4.0",
"targets": [
{
"expr": "OperatingSystem_TotalPhysicalMemorySize_total{ip=\"$ip\"}",
"instant": false,
"refId": "A"
}
],
"title": "总物理内存\nOperatingSystem_TotalPhysicalMemorySize_total",
"type": "stat"
},
{
"datasource": {
"type": "prometheus",
"uid": "${datasource}"
},
"fieldConfig": {
"defaults": {
"color": {
"mode": "palette-classic"
},
"mappings": [],
"thresholds": {
"mode": "absolute",
"steps": [
{
"color": "green",
"value": 0
}
]
},
"unit": "bytes"
},
"overrides": []
},
"gridPos": {
"h": 4,
"w": 3,
"x": 6,
"y": 22
},
"id": 20,
"options": {
"colorMode": "value",
"graphMode": "area",
"justifyMode": "auto",
"orientation": "auto",
"percentChangeColorMode": "standard",
"reduceOptions": {
"calcs": [
"lastNotNull"
],
"fields": "",
"values": false
},
"showPercentChange": false,
"textMode": "auto",
"wideLayout": true
},
"pluginVersion": "12.4.0",
"targets": [
{
"expr": "OperatingSystem_FreePhysicalMemorySize_sum{ip=\"$ip\"}",
"instant": false,
"refId": "A"
}
],
"title": "空闲物理内存\nOperatingSystem_FreePhysicalMemorySize_sum",
"type": "stat"
},
{
"fieldConfig": {
"defaults": {},
"overrides": []
},
"gridPos": {
"h": 1,
"w": 24,
"x": 0,
"y": 26
},
"id": 21,
"options": {
"code": {
"language": "plaintext",
"showLineNumbers": false,
"showMiniMap": false
},
"content": "",
"mode": "markdown"
},
"pluginVersion": "12.4.0",
"title": "B3. 操作系统磁盘指标",
"type": "text"
},
{
"datasource": {
"type": "prometheus",
"uid": "${datasource}"
},
"fieldConfig": {
"defaults": {
"color": {
"mode": "palette-classic"
},
"mappings": [],
"max": 100,
"min": 0,
"thresholds": {
"mode": "absolute",
"steps": [
{
"color": "green",
"value": 0
},
{
"color": "yellow",
"value": 70
},
{
"color": "red",
"value": 90
}
]
},
"unit": "percent"
},
"overrides": []
},
"gridPos": {
"h": 4,
"w": 3,
"x": 0,
"y": 27
},
"id": 22,
"options": {
"colorMode": "value",
"graphMode": "area",
"justifyMode": "auto",
"orientation": "auto",
"percentChangeColorMode": "standard",
"reduceOptions": {
"calcs": [
"lastNotNull"
],
"fields": "",
"values": false
},
"showPercentChange": false,
"textMode": "auto",
"wideLayout": true
},
"pluginVersion": "12.4.0",
"targets": [
{
"expr": "OperatingSystem_diskUsage{ip=\"$ip\"}",
"instant": false,
"refId": "A"
}
],
"title": "磁盘使用率\nOperatingSystem_diskUsage",
"type": "stat"
},
{
"datasource": {
"type": "prometheus",
"uid": "${datasource}"
},
"fieldConfig": {
"defaults": {
"color": {
"mode": "palette-classic"
},
"mappings": [],
"thresholds": {
"mode": "absolute",
"steps": [
{
"color": "green",
"value": 0
}
]
},
"unit": "bytes"
},
"overrides": []
},
"gridPos": {
"h": 4,
"w": 3,
"x": 3,
"y": 27
},
"id": 23,
"options": {
"colorMode": "value",
"graphMode": "area",
"justifyMode": "auto",
"orientation": "auto",
"percentChangeColorMode": "standard",
"reduceOptions": {
"calcs": [
"lastNotNull"
],
"fields": "",
"values": false
},
"showPercentChange": false,
"textMode": "auto",
"wideLayout": true
},
"pluginVersion": "12.4.0",
"targets": [
{
"expr": "OperatingSystem_fileTotalSpace_total{ip=\"$ip\"}",
"instant": false,
"refId": "A"
}
],
"title": "磁盘总量\nOperatingSystem_fileTotalSpace_total",
"type": "stat"
},
{
"datasource": {
"type": "prometheus",
"uid": "${datasource}"
},
"fieldConfig": {
"defaults": {
"color": {
"mode": "palette-classic"
},
"mappings": [],
"thresholds": {
"mode": "absolute",
"steps": [
{
"color": "green",
"value": 0
}
]
},
"unit": "bytes"
},
"overrides": []
},
"gridPos": {
"h": 4,
"w": 3,
"x": 6,
"y": 27
},
"id": 24,
"options": {
"colorMode": "value",
"graphMode": "area",
"justifyMode": "auto",
"orientation": "auto",
"percentChangeColorMode": "standard",
"reduceOptions": {
"calcs": [
"lastNotNull"
],
"fields": "",
"values": false
},
"showPercentChange": false,
"textMode": "auto",
"wideLayout": true
},
"pluginVersion": "12.4.0",
"targets": [
{
"expr": "OperatingSystem_fileFreeSpace{ip=\"$ip\"}",
"instant": false,
"refId": "A"
}
],
"title": "磁盘剩余\nOperatingSystem_fileFreeSpace",
"type": "stat"
},
{
"fieldConfig": {
"defaults": {},
"overrides": []
},
"gridPos": {
"h": 1,
"w": 24,
"x": 0,
"y": 31
},
"id": 25,
"options": {
"code": {
"language": "plaintext",
"showLineNumbers": false,
"showMiniMap": false
},
"content": "",
"mode": "markdown"
},
"pluginVersion": "12.4.0",
"title": "C. server 通道 (应用服务) 指标",
"type": "text"
},
{
"datasource": {
"type": "prometheus",
"uid": "${datasource}"
},
"fieldConfig": {
"defaults": {
"mappings": [],
"thresholds": {
"mode": "absolute",
"steps": [
{
"color": "green",
"value": 0
},
{
"color": "yellow",
"value": 100
},
{
"color": "red",
"value": 500
}
]
},
"unit": "reqps"
},
"overrides": []
},
"gridPos": {
"h": 4,
"w": 3,
"x": 0,
"y": 32
},
"id": 26,
"options": {
"colorMode": "value",
"graphMode": "area",
"justifyMode": "auto",
"orientation": "auto",
"percentChangeColorMode": "standard",
"reduceOptions": {
"calcs": [
"lastNotNull"
],
"fields": "",
"values": false
},
"showPercentChange": false,
"textMode": "auto",
"wideLayout": true
},
"pluginVersion": "12.4.0",
"targets": [
{
"expr": "server__Connector_processingQPS{ip=\"192.168.10.12\"}",
"instant": true,
"refId": "A"
}
],
"title": "QPS - server",
"type": "stat"
},
{
"datasource": {
"type": "prometheus",
"uid": "${datasource}"
},
"fieldConfig": {
"defaults": {
"color": {
"mode": "palette-classic"
},
"mappings": [],
"thresholds": {
"mode": "absolute",
"steps": [
{
"color": "green",
"value": 0
}
]
},
"unit": "short"
},
"overrides": []
},
"gridPos": {
"h": 4,
"w": 3,
"x": 3,
"y": 32
},
"id": 27,
"options": {
"colorMode": "value",
"graphMode": "area",
"justifyMode": "auto",
"orientation": "auto",
"percentChangeColorMode": "standard",
"reduceOptions": {
"calcs": [
"lastNotNull"
],
"fields": "",
"values": false
},
"showPercentChange": false,
"textMode": "auto",
"wideLayout": true
},
"pluginVersion": "12.4.0",
"targets": [
{
"expr": "server__Connector_connectionCount_total{ip=\"$ip\"}",
"instant": false,
"refId": "A"
}
],
"title": "连接数\nserver__Connector_connectionCount_total",
"type": "stat"
},
{
"datasource": {
"type": "prometheus",
"uid": "${datasource}"
},
"fieldConfig": {
"defaults": {
"color": {
"mode": "palette-classic"
},
"mappings": [],
"thresholds": {
"mode": "absolute",
"steps": [
{
"color": "green",
"value": 0
}
]
},
"unit": "short"
},
"overrides": []
},
"gridPos": {
"h": 4,
"w": 3,
"x": 6,
"y": 32
},
"id": 28,
"options": {
"colorMode": "value",
"graphMode": "area",
"justifyMode": "auto",
"orientation": "auto",
"percentChangeColorMode": "standard",
"reduceOptions": {
"calcs": [
"lastNotNull"
],
"fields": "",
"values": false
},
"showPercentChange": false,
"textMode": "auto",
"wideLayout": true
},
"pluginVersion": "12.4.0",
"targets": [
{
"expr": "server__Connector_poolSize_sum{ip=\"$ip\"}",
"instant": false,
"refId": "A"
}
],
"title": "线程池大小\nserver__Connector_poolSize_sum",
"type": "stat"
},
{
"datasource": {
"type": "prometheus",
"uid": "${datasource}"
},
"fieldConfig": {
"defaults": {
"color": {
"mode": "palette-classic"
},
"mappings": [],
"thresholds": {
"mode": "absolute",
"steps": [
{
"color": "green",
"value": 0
}
]
},
"unit": "short"
},
"overrides": []
},
"gridPos": {
"h": 4,
"w": 3,
"x": 9,
"y": 32
},
"id": 29,
"options": {
"colorMode": "value",
"graphMode": "area",
"justifyMode": "auto",
"orientation": "auto",
"percentChangeColorMode": "standard",
"reduceOptions": {
"calcs": [
"lastNotNull"
],
"fields": "",
"values": false
},
"showPercentChange": false,
"textMode": "auto",
"wideLayout": true
},
"pluginVersion": "12.4.0",
"targets": [
{
"expr": "server__Connector_activeCount_total{ip=\"$ip\"}",
"instant": false,
"refId": "A"
}
],
"title": "活跃线程数\nserver__Connector_activeCount_total",
"type": "stat"
},
{
"datasource": {
"type": "prometheus",
"uid": "${datasource}"
},
"fieldConfig": {
"defaults": {
"color": {
"mode": "palette-classic"
},
"mappings": [],
"thresholds": {
"mode": "absolute",
"steps": [
{
"color": "green",
"value": 0
}
]
},
"unit": "bytes"
},
"overrides": []
},
"gridPos": {
"h": 4,
"w": 3,
"x": 12,
"y": 32
},
"id": 30,
"options": {
"colorMode": "value",
"graphMode": "area",
"justifyMode": "auto",
"orientation": "auto",
"percentChangeColorMode": "standard",
"reduceOptions": {
"calcs": [
"lastNotNull"
],
"fields": "",
"values": false
},
"showPercentChange": false,
"textMode": "auto",
"wideLayout": true
},
"pluginVersion": "12.4.0",
"targets": [
{
"expr": "server__Connector_bytesReceived{ip=\"$ip\"}",
"instant": false,
"refId": "A"
}
],
"title": "接收字节数\nserver__Connector_bytesReceived",
"type": "stat"
},
{
"datasource": {
"type": "prometheus",
"uid": "${datasource}"
},
"fieldConfig": {
"defaults": {
"color": {
"mode": "palette-classic"
},
"mappings": [],
"thresholds": {
"mode": "absolute",
"steps": [
{
"color": "green",
"value": 0
}
]
},
"unit": "ms"
},
"overrides": []
},
"gridPos": {
"h": 4,
"w": 3,
"x": 15,
"y": 32
},
"id": 31,
"options": {
"colorMode": "value",
"graphMode": "area",
"justifyMode": "auto",
"orientation": "auto",
"percentChangeColorMode": "standard",
"reduceOptions": {
"calcs": [
"lastNotNull"
],
"fields": "",
"values": false
},
"showPercentChange": false,
"textMode": "auto",
"wideLayout": true
},
"pluginVersion": "12.4.0",
"targets": [
{
"expr": "server__Connector_averageProcessingTime{ip=\"$ip\"}",
"instant": false,
"refId": "A"
}
],
"title": "平均响应时间\nserver__Connector_averageProcessingTime",
"type": "stat"
},
{
"datasource": {
"type": "prometheus",
"uid": "${datasource}"
},
"fieldConfig": {
"defaults": {
"color": {
"mode": "palette-classic"
},
"mappings": [],
"max": 100,
"min": 0,
"thresholds": {
"mode": "absolute",
"steps": [
{
"color": "green",
"value": 0
}
]
},
"unit": "percent"
},
"overrides": []
},
"gridPos": {
"h": 4,
"w": 3,
"x": 18,
"y": 32
},
"id": 32,
"options": {
"colorMode": "value",
"graphMode": "area",
"justifyMode": "auto",
"orientation": "auto",
"percentChangeColorMode": "standard",
"reduceOptions": {
"calcs": [
"lastNotNull"
],
"fields": "",
"values": false
},
"showPercentChange": false,
"textMode": "auto",
"wideLayout": true
},
"pluginVersion": "12.4.0",
"targets": [
{
"expr": "server__Connector_errorRate{ip=\"$ip\"}",
"instant": false,
"refId": "A"
}
],
"title": "错误率\nserver__Connector_errorRate",
"type": "stat"
},
{
"datasource": {
"type": "prometheus",
"uid": "${datasource}"
},
"fieldConfig": {
"defaults": {
"color": {
"mode": "palette-classic"
},
"mappings": [],
"thresholds": {
"mode": "absolute",
"steps": [
{
"color": "green",
"value": 0
}
]
},
"unit": "short"
},
"overrides": []
},
"gridPos": {
"h": 4,
"w": 3,
"x": 21,
"y": 32
},
"id": 33,
"options": {
"colorMode": "value",
"graphMode": "area",
"justifyMode": "auto",
"orientation": "auto",
"percentChangeColorMode": "standard",
"reduceOptions": {
"calcs": [
"lastNotNull"
],
"fields": "",
"values": false
},
"showPercentChange": false,
"textMode": "auto",
"wideLayout": true
},
"pluginVersion": "12.4.0",
"targets": [
{
"expr": "server__Connector_slowCount_total{ip=\"$ip\"}",
"instant": false,
"refId": "A"
}
],
"title": "慢请求数\nserver__Connector_slowCount_total",
"type": "stat"
},
{
"datasource": {
"type": "prometheus",
"uid": "${datasource}"
},
"fieldConfig": {
"defaults": {
"color": {
"mode": "palette-classic"
},
"mappings": [],
"thresholds": {
"mode": "absolute",
"steps": [
{
"color": "green",
"value": 0
}
]
},
"unit": "short"
},
"overrides": []
},
"gridPos": {
"h": 4,
"w": 3,
"x": 0,
"y": 36
},
"id": 34,
"options": {
"colorMode": "value",
"graphMode": "area",
"justifyMode": "auto",
"orientation": "auto",
"percentChangeColorMode": "standard",
"reduceOptions": {
"calcs": [
"lastNotNull"
],
"fields": "",
"values": false
},
"showPercentChange": false,
"textMode": "auto",
"wideLayout": true
},
"pluginVersion": "12.4.0",
"targets": [
{
"expr": "server__Connector_submittedCount_total{ip=\"$ip\"}",
"instant": false,
"refId": "A"
}
],
"title": "请求总数\nserver__Connector_submittedCount_total",
"type": "stat"
},
{
"datasource": {
"type": "prometheus",
"uid": "${datasource}"
},
"fieldConfig": {
"defaults": {
"color": {
"mode": "palette-classic"
},
"mappings": [],
"thresholds": {
"mode": "absolute",
"steps": [
{
"color": "green",
"value": 0
}
]
},
"unit": "short"
},
"overrides": []
},
"gridPos": {
"h": 4,
"w": 3,
"x": 3,
"y": 36
},
"id": 35,
"options": {
"colorMode": "value",
"graphMode": "area",
"justifyMode": "auto",
"orientation": "auto",
"percentChangeColorMode": "standard",
"reduceOptions": {
"calcs": [
"lastNotNull"
],
"fields": "",
"values": false
},
"showPercentChange": false,
"textMode": "auto",
"wideLayout": true
},
"pluginVersion": "12.4.0",
"targets": [
{
"expr": "server__Connector_errorCount_total{ip=\"$ip\"}",
"instant": false,
"refId": "A"
}
],
"title": "错误总数\nserver__Connector_errorCount_total",
"type": "stat"
},
{
"datasource": {
"type": "prometheus",
"uid": "${datasource}"
},
"fieldConfig": {
"defaults": {
"color": {
"mode": "palette-classic"
},
"mappings": [],
"thresholds": {
"mode": "absolute",
"steps": [
{
"color": "green",
"value": 0
}
]
},
"unit": "ms"
},
"overrides": []
},
"gridPos": {
"h": 4,
"w": 3,
"x": 6,
"y": 36
},
"id": 36,
"options": {
"colorMode": "value",
"graphMode": "area",
"justifyMode": "auto",
"orientation": "auto",
"percentChangeColorMode": "standard",
"reduceOptions": {
"calcs": [
"lastNotNull"
],
"fields": "",
"values": false
},
"showPercentChange": false,
"textMode": "auto",
"wideLayout": true
},
"pluginVersion": "12.4.0",
"targets": [
{
"expr": "server__Connector_processingTime{ip=\"$ip\"}",
"instant": false,
"refId": "A"
}
],
"title": "处理总时间\nserver__Connector_processingTime",
"type": "stat"
},
{
"datasource": {
"type": "prometheus",
"uid": "${datasource}"
},
"fieldConfig": {
"defaults": {
"color": {
"mode": "palette-classic"
},
"mappings": [],
"thresholds": {
"mode": "absolute",
"steps": [
{
"color": "green",
"value": 0
}
]
},
"unit": "bytes"
},
"overrides": []
},
"gridPos": {
"h": 4,
"w": 3,
"x": 9,
"y": 36
},
"id": 37,
"options": {
"colorMode": "value",
"graphMode": "area",
"justifyMode": "auto",
"orientation": "auto",
"percentChangeColorMode": "standard",
"reduceOptions": {
"calcs": [
"lastNotNull"
],
"fields": "",
"values": false
},
"showPercentChange": false,
"textMode": "auto",
"wideLayout": true
},
"pluginVersion": "12.4.0",
"targets": [
{
"expr": "server__Connector_bytesSent{ip=\"$ip\"}",
"instant": false,
"refId": "A"
}
],
"title": "发送字节数\nserver__Connector_bytesSent",
"type": "stat"
},
{
"datasource": {
"type": "prometheus",
"uid": "${datasource}"
},
"fieldConfig": {
"defaults": {
"color": {
"mode": "palette-classic"
},
"mappings": [],
"thresholds": {
"mode": "absolute",
"steps": [
{
"color": "green",
"value": 0
}
]
},
"unit": "short"
},
"overrides": []
},
"gridPos": {
"h": 4,
"w": 3,
"x": 12,
"y": 36
},
"id": 38,
"options": {
"colorMode": "value",
"graphMode": "area",
"justifyMode": "auto",
"orientation": "auto",
"percentChangeColorMode": "standard",
"reduceOptions": {
"calcs": [
"lastNotNull"
],
"fields": "",
"values": false
},
"showPercentChange": false,
"textMode": "auto",
"wideLayout": true
},
"pluginVersion": "12.4.0",
"targets": [
{
"expr": "server__Connector_requestCount_total{ip=\"$ip\"}",
"instant": false,
"refId": "A"
}
],
"title": "请求处理总数\nserver__Connector_requestCount_total",
"type": "stat"
},
{
"fieldConfig": {
"defaults": {},
"overrides": []
},
"gridPos": {
"h": 1,
"w": 24,
"x": 0,
"y": 40
},
"id": 39,
"options": {
"code": {
"language": "plaintext",
"showLineNumbers": false,
"showMiniMap": false
},
"content": "",
"mode": "markdown"
},
"pluginVersion": "12.4.0",
"title": "D. admin 通道 (管理控制台) 指标",
"type": "text"
},
{
"datasource": {
"type": "prometheus",
"uid": "${datasource}"
},
"fieldConfig": {
"defaults": {
"mappings": [],
"thresholds": {
"mode": "absolute",
"steps": [
{
"color": "green",
"value": 0
},
{
"color": "yellow",
"value": 5
},
{
"color": "red",
"value": 10
}
]
},
"unit": "reqps"
},
"overrides": []
},
"gridPos": {
"h": 4,
"w": 3,
"x": 0,
"y": 41
},
"id": 40,
"options": {
"colorMode": "value",
"graphMode": "area",
"justifyMode": "auto",
"orientation": "auto",
"percentChangeColorMode": "standard",
"reduceOptions": {
"calcs": [
"lastNotNull"
],
"fields": "",
"values": false
},
"showPercentChange": false,
"textMode": "auto",
"wideLayout": true
},
"pluginVersion": "12.4.0",
"targets": [
{
"editorMode": "code",
"expr": "last_over_time(admin__Connector_processingQPS{ip=\"192.168.10.12\"}[1h])",
"instant": true,
"refId": "A"
}
],
"title": "QPS - admin",
"type": "stat"
},
{
"datasource": {
"type": "prometheus",
"uid": "${datasource}"
},
"fieldConfig": {
"defaults": {
"color": {
"mode": "palette-classic"
},
"mappings": [],
"thresholds": {
"mode": "absolute",
"steps": [
{
"color": "green",
"value": 0
}
]
},
"unit": "short"
},
"overrides": []
},
"gridPos": {
"h": 4,
"w": 3,
"x": 3,
"y": 41
},
"id": 41,
"options": {
"colorMode": "value",
"graphMode": "area",
"justifyMode": "auto",
"orientation": "auto",
"percentChangeColorMode": "standard",
"reduceOptions": {
"calcs": [
"lastNotNull"
],
"fields": "",
"values": false
},
"showPercentChange": false,
"textMode": "auto",
"wideLayout": true
},
"pluginVersion": "12.4.0",
"targets": [
{
"expr": "admin__Connector_connectionCount_total{ip=\"$ip\"}",
"instant": false,
"refId": "A"
}
],
"title": "连接数\nadmin__Connector_connectionCount_total",
"type": "stat"
},
{
"datasource": {
"type": "prometheus",
"uid": "${datasource}"
},
"fieldConfig": {
"defaults": {
"color": {
"mode": "palette-classic"
},
"mappings": [],
"thresholds": {
"mode": "absolute",
"steps": [
{
"color": "green",
"value": 0
}
]
},
"unit": "short"
},
"overrides": []
},
"gridPos": {
"h": 4,
"w": 3,
"x": 6,
"y": 41
},
"id": 42,
"options": {
"colorMode": "value",
"graphMode": "area",
"justifyMode": "auto",
"orientation": "auto",
"percentChangeColorMode": "standard",
"reduceOptions": {
"calcs": [
"lastNotNull"
],
"fields": "",
"values": false
},
"showPercentChange": false,
"textMode": "auto",
"wideLayout": true
},
"pluginVersion": "12.4.0",
"targets": [
{
"expr": "admin__Connector_poolSize_sum{ip=\"$ip\"}",
"instant": false,
"refId": "A"
}
],
"title": "线程池大小\nadmin__Connector_poolSize_sum",
"type": "stat"
},
{
"datasource": {
"type": "prometheus",
"uid": "${datasource}"
},
"fieldConfig": {
"defaults": {
"color": {
"mode": "palette-classic"
},
"mappings": [],
"thresholds": {
"mode": "absolute",
"steps": [
{
"color": "green",
"value": 0
}
]
},
"unit": "short"
},
"overrides": []
},
"gridPos": {
"h": 4,
"w": 3,
"x": 9,
"y": 41
},
"id": 43,
"options": {
"colorMode": "value",
"graphMode": "area",
"justifyMode": "auto",
"orientation": "auto",
"percentChangeColorMode": "standard",
"reduceOptions": {
"calcs": [
"lastNotNull"
],
"fields": "",
"values": false
},
"showPercentChange": false,
"textMode": "auto",
"wideLayout": true
},
"pluginVersion": "12.4.0",
"targets": [
{
"expr": "admin__Connector_activeCount_total{ip=\"$ip\"}",
"instant": false,
"refId": "A"
}
],
"title": "活跃线程数\nadmin__Connector_activeCount_total",
"type": "stat"
},
{
"datasource": {
"type": "prometheus",
"uid": "${datasource}"
},
"fieldConfig": {
"defaults": {
"color": {
"mode": "palette-classic"
},
"mappings": [],
"thresholds": {
"mode": "absolute",
"steps": [
{
"color": "green",
"value": 0
}
]
},
"unit": "bytes"
},
"overrides": []
},
"gridPos": {
"h": 4,
"w": 3,
"x": 12,
"y": 41
},
"id": 44,
"options": {
"colorMode": "value",
"graphMode": "area",
"justifyMode": "auto",
"orientation": "auto",
"percentChangeColorMode": "standard",
"reduceOptions": {
"calcs": [
"lastNotNull"
],
"fields": "",
"values": false
},
"showPercentChange": false,
"textMode": "auto",
"wideLayout": true
},
"pluginVersion": "12.4.0",
"targets": [
{
"expr": "admin__Connector_bytesReceived{ip=\"$ip\"}",
"instant": false,
"refId": "A"
}
],
"title": "接收字节数\nadmin__Connector_bytesReceived",
"type": "stat"
},
{
"datasource": {
"type": "prometheus",
"uid": "${datasource}"
},
"fieldConfig": {
"defaults": {
"color": {
"mode": "palette-classic"
},
"mappings": [],
"thresholds": {
"mode": "absolute",
"steps": [
{
"color": "green",
"value": 0
}
]
},
"unit": "ms"
},
"overrides": []
},
"gridPos": {
"h": 4,
"w": 3,
"x": 15,
"y": 41
},
"id": 45,
"options": {
"colorMode": "value",
"graphMode": "area",
"justifyMode": "auto",
"orientation": "auto",
"percentChangeColorMode": "standard",
"reduceOptions": {
"calcs": [
"lastNotNull"
],
"fields": "",
"values": false
},
"showPercentChange": false,
"textMode": "auto",
"wideLayout": true
},
"pluginVersion": "12.4.0",
"targets": [
{
"expr": "admin__Connector_averageProcessingTime{ip=\"$ip\"}",
"instant": false,
"refId": "A"
}
],
"title": "平均响应时间\nadmin__Connector_averageProcessingTime",
"type": "stat"
},
{
"datasource": {
"type": "prometheus",
"uid": "${datasource}"
},
"fieldConfig": {
"defaults": {
"color": {
"mode": "palette-classic"
},
"mappings": [],
"max": 100,
"min": 0,
"thresholds": {
"mode": "absolute",
"steps": [
{
"color": "green",
"value": 0
}
]
},
"unit": "percent"
},
"overrides": []
},
"gridPos": {
"h": 4,
"w": 3,
"x": 18,
"y": 41
},
"id": 46,
"options": {
"colorMode": "value",
"graphMode": "area",
"justifyMode": "auto",
"orientation": "auto",
"percentChangeColorMode": "standard",
"reduceOptions": {
"calcs": [
"lastNotNull"
],
"fields": "",
"values": false
},
"showPercentChange": false,
"textMode": "auto",
"wideLayout": true
},
"pluginVersion": "12.4.0",
"targets": [
{
"expr": "admin__Connector_errorRate{ip=\"$ip\"}",
"instant": false,
"refId": "A"
}
],
"title": "错误率\nadmin__Connector_errorRate",
"type": "stat"
},
{
"datasource": {
"type": "prometheus",
"uid": "${datasource}"
},
"fieldConfig": {
"defaults": {
"color": {
"mode": "palette-classic"
},
"mappings": [],
"thresholds": {
"mode": "absolute",
"steps": [
{
"color": "green",
"value": 0
}
]
},
"unit": "short"
},
"overrides": []
},
"gridPos": {
"h": 4,
"w": 3,
"x": 21,
"y": 41
},
"id": 47,
"options": {
"colorMode": "value",
"graphMode": "area",
"justifyMode": "auto",
"orientation": "auto",
"percentChangeColorMode": "standard",
"reduceOptions": {
"calcs": [
"lastNotNull"
],
"fields": "",
"values": false
},
"showPercentChange": false,
"textMode": "auto",
"wideLayout": true
},
"pluginVersion": "12.4.0",
"targets": [
{
"expr": "admin__Connector_slowCount_total{ip=\"$ip\"}",
"instant": false,
"refId": "A"
}
],
"title": "慢请求数\nadmin__Connector_slowCount_total",
"type": "stat"
},
{
"datasource": {
"type": "prometheus",
"uid": "${datasource}"
},
"fieldConfig": {
"defaults": {
"color": {
"mode": "palette-classic"
},
"mappings": [],
"thresholds": {
"mode": "absolute",
"steps": [
{
"color": "green",
"value": 0
}
]
},
"unit": "short"
},
"overrides": []
},
"gridPos": {
"h": 4,
"w": 3,
"x": 0,
"y": 45
},
"id": 48,
"options": {
"colorMode": "value",
"graphMode": "area",
"justifyMode": "auto",
"orientation": "auto",
"percentChangeColorMode": "standard",
"reduceOptions": {
"calcs": [
"lastNotNull"
],
"fields": "",
"values": false
},
"showPercentChange": false,
"textMode": "auto",
"wideLayout": true
},
"pluginVersion": "12.4.0",
"targets": [
{
"expr": "admin__Connector_submittedCount_total{ip=\"$ip\"}",
"instant": false,
"refId": "A"
}
],
"title": "请求总数\nadmin__Connector_submittedCount_total",
"type": "stat"
},
{
"datasource": {
"type": "prometheus",
"uid": "${datasource}"
},
"fieldConfig": {
"defaults": {
"color": {
"mode": "palette-classic"
},
"mappings": [],
"thresholds": {
"mode": "absolute",
"steps": [
{
"color": "green",
"value": 0
}
]
},
"unit": "short"
},
"overrides": []
},
"gridPos": {
"h": 4,
"w": 3,
"x": 3,
"y": 45
},
"id": 49,
"options": {
"colorMode": "value",
"graphMode": "area",
"justifyMode": "auto",
"orientation": "auto",
"percentChangeColorMode": "standard",
"reduceOptions": {
"calcs": [
"lastNotNull"
],
"fields": "",
"values": false
},
"showPercentChange": false,
"textMode": "auto",
"wideLayout": true
},
"pluginVersion": "12.4.0",
"targets": [
{
"expr": "admin__Connector_errorCount_total{ip=\"$ip\"}",
"instant": false,
"refId": "A"
}
],
"title": "错误总数\nadmin__Connector_errorCount_total",
"type": "stat"
},
{
"datasource": {
"type": "prometheus",
"uid": "${datasource}"
},
"fieldConfig": {
"defaults": {
"color": {
"mode": "palette-classic"
},
"mappings": [],
"thresholds": {
"mode": "absolute",
"steps": [
{
"color": "green",
"value": 0
}
]
},
"unit": "ms"
},
"overrides": []
},
"gridPos": {
"h": 4,
"w": 3,
"x": 6,
"y": 45
},
"id": 50,
"options": {
"colorMode": "value",
"graphMode": "area",
"justifyMode": "auto",
"orientation": "auto",
"percentChangeColorMode": "standard",
"reduceOptions": {
"calcs": [
"lastNotNull"
],
"fields": "",
"values": false
},
"showPercentChange": false,
"textMode": "auto",
"wideLayout": true
},
"pluginVersion": "12.4.0",
"targets": [
{
"expr": "admin__Connector_processingTime{ip=\"$ip\"}",
"instant": false,
"refId": "A"
}
],
"title": "处理总时间\nadmin__Connector_processingTime",
"type": "stat"
},
{
"datasource": {
"type": "prometheus",
"uid": "${datasource}"
},
"fieldConfig": {
"defaults": {
"color": {
"mode": "palette-classic"
},
"mappings": [],
"thresholds": {
"mode": "absolute",
"steps": [
{
"color": "green",
"value": 0
}
]
},
"unit": "bytes"
},
"overrides": []
},
"gridPos": {
"h": 4,
"w": 3,
"x": 9,
"y": 45
},
"id": 51,
"options": {
"colorMode": "value",
"graphMode": "area",
"justifyMode": "auto",
"orientation": "auto",
"percentChangeColorMode": "standard",
"reduceOptions": {
"calcs": [
"lastNotNull"
],
"fields": "",
"values": false
},
"showPercentChange": false,
"textMode": "auto",
"wideLayout": true
},
"pluginVersion": "12.4.0",
"targets": [
{
"expr": "admin__Connector_bytesSent{ip=\"$ip\"}",
"instant": false,
"refId": "A"
}
],
"title": "发送字节数\nadmin__Connector_bytesSent",
"type": "stat"
},
{
"datasource": {
"type": "prometheus",
"uid": "${datasource}"
},
"fieldConfig": {
"defaults": {
"color": {
"mode": "palette-classic"
},
"mappings": [],
"thresholds": {
"mode": "absolute",
"steps": [
{
"color": "green",
"value": 0
}
]
},
"unit": "short"
},
"overrides": []
},
"gridPos": {
"h": 4,
"w": 3,
"x": 12,
"y": 45
},
"id": 52,
"options": {
"colorMode": "value",
"graphMode": "area",
"justifyMode": "auto",
"orientation": "auto",
"percentChangeColorMode": "standard",
"reduceOptions": {
"calcs": [
"lastNotNull"
],
"fields": "",
"values": false
},
"showPercentChange": false,
"textMode": "auto",
"wideLayout": true
},
"pluginVersion": "12.4.0",
"targets": [
{
"expr": "admin__Connector_requestCount_total{ip=\"$ip\"}",
"instant": false,
"refId": "A"
}
],
"title": "请求处理总数\nadmin__Connector_requestCount_total",
"type": "stat"
},
{
"fieldConfig": {
"defaults": {},
"overrides": []
},
"gridPos": {
"h": 1,
"w": 24,
"x": 0,
"y": 49
},
"id": 53,
"options": {
"code": {
"language": "plaintext",
"showLineNumbers": false,
"showMiniMap": false
},
"content": "",
"mode": "markdown"
},
"pluginVersion": "12.4.0",
"title": "E. JTA 事务指标",
"type": "text"
},
{
"datasource": {
"type": "prometheus",
"uid": "${datasource}"
},
"fieldConfig": {
"defaults": {
"color": {
"mode": "palette-classic"
},
"mappings": [],
"thresholds": {
"mode": "absolute",
"steps": [
{
"color": "green",
"value": 0
}
]
},
"unit": "short"
},
"overrides": []
},
"gridPos": {
"h": 4,
"w": 3,
"x": 0,
"y": 50
},
"id": 54,
"options": {
"colorMode": "value",
"graphMode": "area",
"justifyMode": "auto",
"orientation": "auto",
"percentChangeColorMode": "standard",
"reduceOptions": {
"calcs": [
"lastNotNull"
],
"fields": "",
"values": false
},
"showPercentChange": false,
"textMode": "auto",
"wideLayout": true
},
"pluginVersion": "12.4.0",
"targets": [
{
"expr": "JTA_totalCommits_total{ip=\"$ip\"}",
"instant": false,
"refId": "A"
}
],
"title": "提交事务数\nJTA_totalCommits_total",
"type": "stat"
},
{
"datasource": {
"type": "prometheus",
"uid": "${datasource}"
},
"fieldConfig": {
"defaults": {
"color": {
"mode": "palette-classic"
},
"mappings": [],
"thresholds": {
"mode": "absolute",
"steps": [
{
"color": "green",
"value": 0
}
]
},
"unit": "short"
},
"overrides": []
},
"gridPos": {
"h": 4,
"w": 3,
"x": 3,
"y": 50
},
"id": 55,
"options": {
"colorMode": "value",
"graphMode": "area",
"justifyMode": "auto",
"orientation": "auto",
"percentChangeColorMode": "standard",
"reduceOptions": {
"calcs": [
"lastNotNull"
],
"fields": "",
"values": false
},
"showPercentChange": false,
"textMode": "auto",
"wideLayout": true
},
"pluginVersion": "12.4.0",
"targets": [
{
"expr": "JTA_totalRollbacks_total{ip=\"$ip\"}",
"instant": false,
"refId": "A"
}
],
"title": "回滚事务数\nJTA_totalRollbacks_total",
"type": "stat"
},
{
"datasource": {
"type": "prometheus",
"uid": "${datasource}"
},
"fieldConfig": {
"defaults": {
"color": {
"mode": "palette-classic"
},
"mappings": [],
"thresholds": {
"mode": "absolute",
"steps": [
{
"color": "green",
"value": 0
}
]
},
"unit": "short"
},
"overrides": []
},
"gridPos": {
"h": 4,
"w": 3,
"x": 6,
"y": 50
},
"id": 56,
"options": {
"colorMode": "value",
"graphMode": "area",
"justifyMode": "auto",
"orientation": "auto",
"percentChangeColorMode": "standard",
"reduceOptions": {
"calcs": [
"lastNotNull"
],
"fields": "",
"values": false
},
"showPercentChange": false,
"textMode": "auto",
"wideLayout": true
},
"pluginVersion": "12.4.0",
"targets": [
{
"expr": "JTA_activeCount_total{ip=\"$ip\"}",
"instant": false,
"refId": "A"
}
],
"title": "活跃事务数\nJTA_activeCount_total",
"type": "stat"
},
{
"fieldConfig": {
"defaults": {},
"overrides": []
},
"gridPos": {
"h": 1,
"w": 24,
"x": 0,
"y": 54
},
"id": 57,
"options": {
"code": {
"language": "plaintext",
"showLineNumbers": false,
"showMiniMap": false
},
"content": "",
"mode": "markdown"
},
"pluginVersion": "12.4.0",
"title": "F. 系统日志指标",
"type": "text"
},
{
"datasource": {
"type": "prometheus",
"uid": "${datasource}"
},
"fieldConfig": {
"defaults": {
"color": {
"mode": "palette-classic"
},
"mappings": [],
"thresholds": {
"mode": "absolute",
"steps": [
{
"color": "green",
"value": 0
}
]
},
"unit": "short"
},
"overrides": []
},
"gridPos": {
"h": 4,
"w": 3,
"x": 0,
"y": 55
},
"id": 58,
"options": {
"colorMode": "value",
"graphMode": "area",
"justifyMode": "auto",
"orientation": "auto",
"percentChangeColorMode": "standard",
"reduceOptions": {
"calcs": [
"lastNotNull"
],
"fields": "",
"values": false
},
"showPercentChange": false,
"textMode": "auto",
"wideLayout": true
},
"pluginVersion": "12.4.0",
"targets": [
{
"expr": "ServerLog_bufferQueueUsed{ip=\"$ip\"}",
"instant": false,
"refId": "A"
}
],
"title": "日志缓冲队列\nServerLog_bufferQueueUsed",
"type": "stat"
},
{
"fieldConfig": {
"defaults": {},
"overrides": []
},
"gridPos": {
"h": 1,
"w": 24,
"x": 0,
"y": 59
},
"id": 59,
"options": {
"code": {
"language": "plaintext",
"showLineNumbers": false,
"showMiniMap": false
},
"content": "",
"mode": "markdown"
},
"pluginVersion": "12.4.0",
"title": "═══════════════════════════════════",
"type": "text"
},
{
"fieldConfig": {
"defaults": {},
"overrides": []
},
"gridPos": {
"h": 1,
"w": 24,
"x": 0,
"y": 60
},
"id": 60,
"options": {
"code": {
"language": "plaintext",
"showLineNumbers": false,
"showMiniMap": false
},
"content": "以下信息在 TongWeb 运行期间不会变化",
"mode": "markdown"
},
"pluginVersion": "12.4.0",
"title": "📦 固定信息区域",
"type": "text"
},
{
"fieldConfig": {
"defaults": {},
"overrides": []
},
"gridPos": {
"h": 1,
"w": 24,
"x": 0,
"y": 61
},
"id": 61,
"options": {
"code": {
"language": "plaintext",
"showLineNumbers": false,
"showMiniMap": false
},
"content": "",
"mode": "markdown"
},
"pluginVersion": "12.4.0",
"title": "G1. TongWeb 产品信息",
"type": "text"
},
{
"datasource": {
"type": "prometheus",
"uid": "${datasource}"
},
"fieldConfig": {
"defaults": {
"color": {
"mode": "thresholds"
},
"custom": {
"align": "auto",
"cellOptions": {
"type": "auto"
},
"footer": {
"reducers": []
},
"inspect": false
},
"mappings": [],
"thresholds": {
"mode": "absolute",
"steps": [
{
"color": "green",
"value": 0
}
]
},
"unit": "none"
},
"overrides": []
},
"gridPos": {
"h": 4,
"w": 8,
"x": 0,
"y": 62
},
"id": 62,
"options": {
"cellHeight": "sm",
"showHeader": true
},
"pluginVersion": "12.4.0",
"targets": [
{
"expr": "Home_productName{ip=\"$ip\"}",
"format": "table",
"instant": true,
"refId": "A"
}
],
"title": "产品名称\nHome_productName",
"type": "table"
},
{
"datasource": {
"type": "prometheus",
"uid": "${datasource}"
},
"fieldConfig": {
"defaults": {
"color": {
"mode": "thresholds"
},
"custom": {
"align": "auto",
"cellOptions": {
"type": "auto"
},
"footer": {
"reducers": []
},
"inspect": false
},
"mappings": [],
"thresholds": {
"mode": "absolute",
"steps": [
{
"color": "green",
"value": 0
}
]
},
"unit": "none"
},
"overrides": []
},
"gridPos": {
"h": 4,
"w": 8,
"x": 8,
"y": 62
},
"id": 63,
"options": {
"cellHeight": "sm",
"showHeader": true
},
"pluginVersion": "12.4.0",
"targets": [
{
"expr": "Home_productNumber{ip=\"$ip\"}",
"format": "table",
"instant": true,
"refId": "A"
}
],
"title": "产品版本\nHome_productNumber",
"type": "table"
},
{
"datasource": {
"type": "prometheus",
"uid": "${datasource}"
},
"fieldConfig": {
"defaults": {
"color": {
"mode": "thresholds"
},
"custom": {
"align": "auto",
"cellOptions": {
"type": "auto"
},
"footer": {
"reducers": []
},
"inspect": false
},
"mappings": [],
"thresholds": {
"mode": "absolute",
"steps": [
{
"color": "green",
"value": 0
}
]
},
"unit": "none"
},
"overrides": []
},
"gridPos": {
"h": 4,
"w": 8,
"x": 16,
"y": 62
},
"id": 64,
"options": {
"cellHeight": "sm",
"showHeader": true
},
"pluginVersion": "12.4.0",
"targets": [
{
"expr": "Home_runningMode{ip=\"$ip\"}",
"format": "table",
"instant": true,
"refId": "A"
}
],
"title": "运行模式\nHome_runningMode",
"type": "table"
},
{
"datasource": {
"type": "prometheus",
"uid": "${datasource}"
},
"fieldConfig": {
"defaults": {
"color": {
"mode": "thresholds"
},
"custom": {
"align": "auto",
"cellOptions": {
"type": "auto"
},
"footer": {
"reducers": []
},
"inspect": false
},
"mappings": [],
"thresholds": {
"mode": "absolute",
"steps": [
{
"color": "green",
"value": 0
}
]
},
"unit": "none"
},
"overrides": []
},
"gridPos": {
"h": 4,
"w": 8,
"x": 0,
"y": 66
},
"id": 65,
"options": {
"cellHeight": "sm",
"showHeader": true
},
"pluginVersion": "12.4.0",
"targets": [
{
"expr": "Home_buildTime{ip=\"$ip\"}",
"format": "table",
"instant": true,
"refId": "A"
}
],
"title": "构建日期\nHome_buildTime",
"type": "table"
},
{
"datasource": {
"type": "prometheus",
"uid": "${datasource}"
},
"fieldConfig": {
"defaults": {
"color": {
"mode": "thresholds"
},
"custom": {
"align": "auto",
"cellOptions": {
"type": "auto"
},
"footer": {
"reducers": []
},
"inspect": false
},
"mappings": [],
"thresholds": {
"mode": "absolute",
"steps": [
{
"color": "green",
"value": 0
}
]
},
"unit": "none"
},
"overrides": []
},
"gridPos": {
"h": 4,
"w": 8,
"x": 8,
"y": 66
},
"id": 66,
"options": {
"cellHeight": "sm",
"showHeader": true
},
"pluginVersion": "12.4.0",
"targets": [
{
"expr": "Home_tongwebHome{ip=\"$ip\"}",
"format": "table",
"instant": true,
"refId": "A"
}
],
"title": "安装目录\nHome_tongwebHome",
"type": "table"
},
{
"datasource": {
"type": "prometheus",
"uid": "${datasource}"
},
"fieldConfig": {
"defaults": {
"color": {
"mode": "thresholds"
},
"custom": {
"align": "auto",
"cellOptions": {
"type": "auto"
},
"footer": {
"reducers": []
},
"inspect": false
},
"mappings": [],
"thresholds": {
"mode": "absolute",
"steps": [
{
"color": "green",
"value": 0
}
]
},
"unit": "none"
},
"overrides": []
},
"gridPos": {
"h": 4,
"w": 8,
"x": 16,
"y": 66
},
"id": 67,
"options": {
"cellHeight": "sm",
"showHeader": true
},
"pluginVersion": "12.4.0",
"targets": [
{
"expr": "Home_tongwebBase{ip=\"$ip\"}",
"format": "table",
"instant": true,
"refId": "A"
}
],
"title": "实例目录\nHome_tongwebBase",
"type": "table"
},
{
"fieldConfig": {
"defaults": {},
"overrides": []
},
"gridPos": {
"h": 1,
"w": 24,
"x": 0,
"y": 70
},
"id": 68,
"options": {
"code": {
"language": "plaintext",
"showLineNumbers": false,
"showMiniMap": false
},
"content": "",
"mode": "markdown"
},
"pluginVersion": "12.4.0",
"title": "G2. JVM 详细信息",
"type": "text"
},
{
"datasource": {
"type": "prometheus",
"uid": "${datasource}"
},
"fieldConfig": {
"defaults": {
"color": {
"mode": "thresholds"
},
"custom": {
"align": "auto",
"cellOptions": {
"type": "auto"
},
"footer": {
"reducers": []
},
"inspect": false
},
"mappings": [],
"thresholds": {
"mode": "absolute",
"steps": [
{
"color": "green",
"value": 0
}
]
},
"unit": "none"
},
"overrides": []
},
"gridPos": {
"h": 4,
"w": 8,
"x": 0,
"y": 71
},
"id": 69,
"options": {
"cellHeight": "sm",
"showHeader": true
},
"pluginVersion": "12.4.0",
"targets": [
{
"expr": "Jvm_VmName{ip=\"$ip\"}",
"format": "table",
"instant": true,
"refId": "A"
}
],
"title": "虚拟机软件名\nJvm_VmName",
"type": "table"
},
{
"datasource": {
"type": "prometheus",
"uid": "${datasource}"
},
"fieldConfig": {
"defaults": {
"color": {
"mode": "thresholds"
},
"custom": {
"align": "auto",
"cellOptions": {
"type": "auto"
},
"footer": {
"reducers": []
},
"inspect": false
},
"mappings": [],
"thresholds": {
"mode": "absolute",
"steps": [
{
"color": "green",
"value": 0
}
]
},
"unit": "none"
},
"overrides": []
},
"gridPos": {
"h": 4,
"w": 8,
"x": 8,
"y": 71
},
"id": 70,
"options": {
"cellHeight": "sm",
"showHeader": true
},
"pluginVersion": "12.4.0",
"targets": [
{
"expr": "Jvm_VmVersion{ip=\"$ip\"}",
"format": "table",
"instant": true,
"refId": "A"
}
],
"title": "虚拟机版本\nJvm_VmVersion",
"type": "table"
},
{
"datasource": {
"type": "prometheus",
"uid": "${datasource}"
},
"fieldConfig": {
"defaults": {
"color": {
"mode": "thresholds"
},
"custom": {
"align": "auto",
"cellOptions": {
"type": "auto"
},
"footer": {
"reducers": []
},
"inspect": false
},
"mappings": [],
"thresholds": {
"mode": "absolute",
"steps": [
{
"color": "green",
"value": 0
}
]
},
"unit": "none"
},
"overrides": []
},
"gridPos": {
"h": 4,
"w": 8,
"x": 16,
"y": 71
},
"id": 71,
"options": {
"cellHeight": "sm",
"showHeader": true
},
"pluginVersion": "12.4.0",
"targets": [
{
"expr": "Jvm_VmVendor{ip=\"$ip\"}",
"format": "table",
"instant": true,
"refId": "A"
}
],
"title": "虚拟机供应商\nJvm_VmVendor",
"type": "table"
},
{
"datasource": {
"type": "prometheus",
"uid": "${datasource}"
},
"fieldConfig": {
"defaults": {
"color": {
"mode": "thresholds"
},
"custom": {
"align": "auto",
"cellOptions": {
"type": "auto"
},
"footer": {
"reducers": []
},
"inspect": false
},
"mappings": [],
"thresholds": {
"mode": "absolute",
"steps": [
{
"color": "green",
"value": 0
}
]
},
"unit": "none"
},
"overrides": []
},
"gridPos": {
"h": 4,
"w": 8,
"x": 0,
"y": 75
},
"id": 72,
"options": {
"cellHeight": "sm",
"showHeader": true
},
"pluginVersion": "12.4.0",
"targets": [
{
"expr": "Jvm_SpecName{ip=\"$ip\"}",
"format": "table",
"instant": true,
"refId": "A"
}
],
"title": "Java 规范名称\nJvm_SpecName",
"type": "table"
},
{
"datasource": {
"type": "prometheus",
"uid": "${datasource}"
},
"fieldConfig": {
"defaults": {
"color": {
"mode": "thresholds"
},
"custom": {
"align": "auto",
"cellOptions": {
"type": "auto"
},
"footer": {
"reducers": []
},
"inspect": false
},
"mappings": [],
"thresholds": {
"mode": "absolute",
"steps": [
{
"color": "green",
"value": 0
}
]
},
"unit": "none"
},
"overrides": []
},
"gridPos": {
"h": 4,
"w": 8,
"x": 8,
"y": 75
},
"id": 73,
"options": {
"cellHeight": "sm",
"showHeader": true
},
"pluginVersion": "12.4.0",
"targets": [
{
"expr": "Jvm_SpecVersion{ip=\"$ip\"}",
"format": "table",
"instant": true,
"refId": "A"
}
],
"title": "Java 规范版本\nJvm_SpecVersion",
"type": "table"
},
{
"datasource": {
"type": "prometheus",
"uid": "${datasource}"
},
"fieldConfig": {
"defaults": {
"color": {
"mode": "thresholds"
},
"custom": {
"align": "auto",
"cellOptions": {
"type": "auto"
},
"footer": {
"reducers": []
},
"inspect": false
},
"mappings": [],
"thresholds": {
"mode": "absolute",
"steps": [
{
"color": "green",
"value": 0
}
]
},
"unit": "none"
},
"overrides": []
},
"gridPos": {
"h": 4,
"w": 8,
"x": 16,
"y": 75
},
"id": 74,
"options": {
"cellHeight": "sm",
"showHeader": true
},
"pluginVersion": "12.4.0",
"targets": [
{
"expr": "Jvm_Name{ip=\"$ip\"}",
"format": "table",
"instant": true,
"refId": "A"
}
],
"title": "JVM 进程名\nJvm_Name",
"type": "table"
},
{
"datasource": {
"type": "prometheus",
"uid": "${datasource}"
},
"fieldConfig": {
"defaults": {
"color": {
"mode": "thresholds"
},
"custom": {
"align": "auto",
"cellOptions": {
"type": "auto"
},
"footer": {
"reducers": []
},
"inspect": false
},
"mappings": [],
"thresholds": {
"mode": "absolute",
"steps": [
{
"color": "green",
"value": 0
}
]
},
"unit": "none"
},
"overrides": []
},
"gridPos": {
"h": 4,
"w": 8,
"x": 0,
"y": 79
},
"id": 75,
"options": {
"cellHeight": "sm",
"showHeader": true
},
"pluginVersion": "12.4.0",
"targets": [
{
"expr": "Jvm_StartTime{ip=\"$ip\"}",
"format": "table",
"instant": true,
"refId": "A"
}
],
"title": "JVM 启动时间\nJvm_StartTime",
"type": "table"
},
{
"datasource": {
"type": "prometheus",
"uid": "${datasource}"
},
"fieldConfig": {
"defaults": {
"color": {
"mode": "thresholds"
},
"custom": {
"align": "auto",
"cellOptions": {
"type": "auto"
},
"footer": {
"reducers": []
},
"inspect": false
},
"mappings": [],
"thresholds": {
"mode": "absolute",
"steps": [
{
"color": "green",
"value": 0
}
]
},
"unit": "none"
},
"overrides": []
},
"gridPos": {
"h": 4,
"w": 16,
"x": 8,
"y": 79
},
"id": 76,
"options": {
"cellHeight": "sm",
"showHeader": true
},
"pluginVersion": "12.4.0",
"targets": [
{
"expr": "Jvm_InputArguments{ip=\"$ip\"}",
"format": "table",
"instant": true,
"refId": "A"
}
],
"title": "JVM 启动参数\nJvm_InputArguments",
"type": "table"
},
{
"fieldConfig": {
"defaults": {},
"overrides": []
},
"gridPos": {
"h": 1,
"w": 24,
"x": 0,
"y": 83
},
"id": 77,
"options": {
"code": {
"language": "plaintext",
"showLineNumbers": false,
"showMiniMap": false
},
"content": "",
"mode": "markdown"
},
"pluginVersion": "12.4.0",
"title": "G3. 操作系统信息",
"type": "text"
},
{
"datasource": {
"type": "prometheus",
"uid": "${datasource}"
},
"fieldConfig": {
"defaults": {
"color": {
"mode": "thresholds"
},
"custom": {
"align": "auto",
"cellOptions": {
"type": "auto"
},
"footer": {
"reducers": []
},
"inspect": false
},
"mappings": [],
"thresholds": {
"mode": "absolute",
"steps": [
{
"color": "green",
"value": 0
}
]
},
"unit": "none"
},
"overrides": []
},
"gridPos": {
"h": 4,
"w": 8,
"x": 0,
"y": 84
},
"id": 78,
"options": {
"cellHeight": "sm",
"showHeader": true
},
"pluginVersion": "12.4.0",
"targets": [
{
"expr": "OperatingSystem_Name{ip=\"$ip\"}",
"format": "table",
"instant": true,
"refId": "A"
}
],
"title": "操作系统名称\nOperatingSystem_Name",
"type": "table"
},
{
"datasource": {
"type": "prometheus",
"uid": "${datasource}"
},
"fieldConfig": {
"defaults": {
"color": {
"mode": "thresholds"
},
"custom": {
"align": "auto",
"cellOptions": {
"type": "auto"
},
"footer": {
"reducers": []
},
"inspect": false
},
"mappings": [],
"thresholds": {
"mode": "absolute",
"steps": [
{
"color": "green",
"value": 0
}
]
},
"unit": "none"
},
"overrides": []
},
"gridPos": {
"h": 4,
"w": 8,
"x": 8,
"y": 84
},
"id": 79,
"options": {
"cellHeight": "sm",
"showHeader": true
},
"pluginVersion": "12.4.0",
"targets": [
{
"expr": "OperatingSystem_Version{ip=\"$ip\"}",
"format": "table",
"instant": true,
"refId": "A"
}
],
"title": "操作系统版本\nOperatingSystem_Version",
"type": "table"
},
{
"datasource": {
"type": "prometheus",
"uid": "${datasource}"
},
"fieldConfig": {
"defaults": {
"color": {
"mode": "thresholds"
},
"custom": {
"align": "auto",
"cellOptions": {
"type": "auto"
},
"footer": {
"reducers": []
},
"inspect": false
},
"mappings": [],
"thresholds": {
"mode": "absolute",
"steps": [
{
"color": "green",
"value": 0
}
]
},
"unit": "none"
},
"overrides": []
},
"gridPos": {
"h": 4,
"w": 8,
"x": 16,
"y": 84
},
"id": 80,
"options": {
"cellHeight": "sm",
"showHeader": true
},
"pluginVersion": "12.4.0",
"targets": [
{
"expr": "OperatingSystem_Arch{ip=\"$ip\"}",
"format": "table",
"instant": true,
"refId": "A"
}
],
"title": "系统架构\nOperatingSystem_Arch",
"type": "table"
},
{
"fieldConfig": {
"defaults": {},
"overrides": []
},
"gridPos": {
"h": 1,
"w": 24,
"x": 0,
"y": 88
},
"id": 81,
"options": {
"code": {
"language": "plaintext",
"showLineNumbers": false,
"showMiniMap": false
},
"content": "admin 通道启用的加密算法组合",
"mode": "markdown"
},
"pluginVersion": "12.4.0",
"title": "G4. SSL/TLS 密码套件",
"type": "text"
},
{
"datasource": {
"type": "prometheus",
"uid": "${datasource}"
},
"fieldConfig": {
"defaults": {
"color": {
"mode": "thresholds"
},
"custom": {
"align": "auto",
"cellOptions": {
"type": "auto"
},
"footer": {
"reducers": []
},
"inspect": false
},
"mappings": [],
"thresholds": {
"mode": "absolute",
"steps": [
{
"color": "green",
"value": 0
}
]
},
"unit": "none"
},
"overrides": []
},
"gridPos": {
"h": 4,
"w": 24,
"x": 0,
"y": 89
},
"id": 82,
"options": {
"cellHeight": "sm",
"showHeader": true
},
"pluginVersion": "12.4.0",
"targets": [
{
"expr": "admin__Connector_enabledCipherSuites{ip=\"$ip\"}",
"format": "table",
"instant": true,
"refId": "A"
}
],
"title": "启用的密码套件\nadmin__Connector_enabledCipherSuites",
"type": "table"
}
],
"preload": false,
"refresh": "30s",
"schemaVersion": 42,
"tags": [
"tongweb",
"tongweb8",
"middleware"
],
"templating": {
"list": [
{
"current": {
"text": "prometheus",
"value": "bfewhrbq9rh1cc"
},
"includeAll": false,
"label": "数据源",
"name": "datasource",
"options": [],
"query": "prometheus",
"refresh": 1,
"regex": "",
"type": "datasource"
},
{
"current": {
"text": "192.168.10.12",
"value": "192.168.10.12"
},
"datasource": {
"type": "prometheus",
"uid": "${datasource}"
},
"definition": "label_values(Jvm_heapUsed, ip)",
"includeAll": false,
"label": "IP 地址",
"name": "ip",
"options": [],
"query": {
"query": "label_values(Jvm_heapUsed, ip)",
"refId": "StandardVariableQuery"
},
"refresh": 1,
"regex": "",
"regexApplyTo": "value",
"type": "query"
},
{
"current": {
"text": "1h",
"value": "1h"
},
"includeAll": false,
"label": "QPS 时间窗口",
"name": "qps_time_window",
"options": [],
"query": "30m,1h,2h,6h,12h,24h",
"type": "custom",
"valuesFormat": "csv"
}
]
},
"time": {
"from": "now-1h",
"to": "now"
},
"timepicker": {},
"timezone": "browser",
"title": "TongWeb8 监控 Dashboard - V9 (QPS 融合 + 可调时间窗口)",
"uid": "tongweb8-monitor-v9",
"version": 2,
"weekStart": ""
}