简介
Grafana 是数据可视化的平台,配合 Promethues,可以将服务&应用相关的指标数据采集起来,并用非常好看的图形、表格展示出来。非常适合放到大屏上,用于对外展示服务能力或者服务器资产能力(zhuang b)。
本文介绍我如何配合 Promethues,使用 Grafana 将我的云服务器(阿里云 ECS)硬件指标可视化。
环境准备
首先,服务器需要安装三个东西,Prometheus、Grafana 和节点(服务器)数据采集插件。
参考下面这三篇文章,安装 Prometheus 和 Grafana。
数据采集节点插件,参考下面这篇博客中的 部署扩展 部分,即 node_exporter。
安装完成后,依次启动,如下,查看状态都是已启动状态(active)。

浏览器访问界面,能访问到应用界面
(Promethues)

(Grafana)

(采集插件,有数据说明正常)

配置
首先,在 Prometheus 中配置关联的节点,找到 Prometheus 的配置文件,打开编辑,如下,添加关联的服务器信息,要监测几台,这里就需要关联几台,同时,这些关联的服务器就需要安装前面的采集插件。

如下。
yml
global:
scrape_interval: 15s
evaluation_interval: 15s
alerting:
alertmanagers:
- static_configs:
- targets:
- localhost:9093
scrape_configs:
- job_name: "prometheus"
static_configs:
- targets: ["localhost:9090"]
- job_name: 'nodes'
scrape_interval: 5s
static_configs:
- targets: ['你的服务器IP:9100']
登录 Grafana,新增一个 Prometheus 数据源。

选择 Prometheus

配置,然后验证一下

选择模板
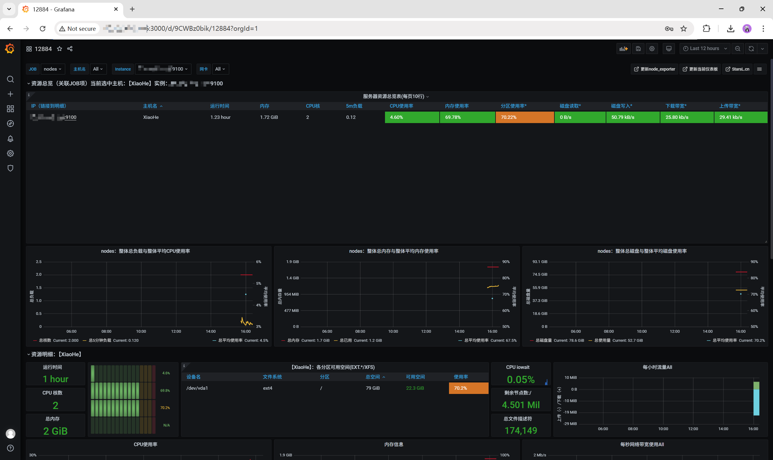
最后一步,导入一个好看的图形展示模板。

我试了几个,12844 这个模板最好看

如下,B 格够高吧
