纯 HPA 玩法,水平 Pod 扩容(加副本数,1→5→20 个 Pod),你现在这套:ServiceMonitor采集指标 → adapter转自定义指标 → HPA按QPM扩副本,标准 HPA (Pod 横向扩缩容)

js
1 业务 Pod(counter)
自己埋点暴露 /metrics,产出原生计数器:http_requests_total
2 ServiceMonitor
告诉 Prometheus:去抓 default/app=counter 的 /metrics,15s 抓一次
3 Prometheus
存下所有请求时序数据
4 prometheus-adapter(关键中转)
用 PromQL:
sum(rate(http_requests_total[2m])) *60
算出 每分钟请求数,注册成 K8s 可识别的自定义 Pod 指标:6 http_requests_per_minute
5 HPA 决策
不停拉自定义指标:
单 Pod 平均 >30 QPM → 按策略扩容(最多 + 5 个 / 分钟,最大 20 副本)
流量低 → 缩容冷静期 5 分钟再减副本
7 闭环:新增 Pod 分担流量 → 单 PodQPM 下降 → HPA 停止扩容
集群版本

满足条件 1

如果没有可以创建
yaml
apiVersion: apiregistration.k8s.io/v1
kind: APIService
metadata:
name: v1beta1.custom.metrics.k8s.io
spec:
service:
name: prometheus-adapter
namespace: monitoring
group: custom.metrics.k8s.io
version: v1beta1
insecureSkipTLSVerify: true
groupPriorityMinimum: 100
versionPriority: 100
创建
# kubectl apply -f xx.yaml
添加一个自定义指标
yaml
# 自定义业务指标规则(新增)
rules:
- seriesQuery: 'http_requests_total{namespace!="",pod!=""}'
resources:
overrides:
namespace: {resource: "namespace"}
pod: {resource: "pod"}
name:
matches: "^(.*)_total$"
as: "${1}_per_minute"
metricsQuery: |
sum(rate(<<.Series>>{<<.LabelMatchers>>}[1m])) by (<<.GroupBy>>) * 60
直接用我做好的镜像
yaml
apiVersion: apps/v1
kind: Deployment
metadata:
name: counter
namespace: default
spec:
replicas: 1
selector:
matchLabels:
app: counter
template:
metadata:
labels:
app: counter
spec:
containers:
- name: app
image: jpccr.ccs.tencentyun.com/test02/hpa-test:v01
imagePullPolicy: IfNotPresent
ports:
- containerPort: 8080
resources:
requests:
cpu: 100m
memory: 128Mi
limits:
cpu: 300m
memory: 256Mi
---
apiVersion: v1
kind: Service
metadata:
name: counter
namespace: default
labels:
app: counter
spec:
selector:
app: counter
ports:
- port: 8080
targetPort: 8080
name: http
pods 创建好之后再创建 hpa
yaml
apiVersion: monitoring.coreos.com/v1
kind: ServiceMonitor
metadata:
name: request-counter
namespace: monitoring
labels:
release: kube-prometheus
spec:
namespaceSelector:
matchNames:
- default
selector:
matchLabels:
app: counter
endpoints:
- port: http
path: /metrics
interval: 15s
scheme: http
---
apiVersion: autoscaling/v2
kind: HorizontalPodAutoscaler
metadata:
name: counter-hpa
namespace: default
spec:
scaleTargetRef:
apiVersion: apps/v1
kind: Deployment
name: counter
minReplicas: 1
maxReplicas: 20
metrics:
- type: Pods
pods:
metric:
name: http_requests_per_minute ----对应 自定义指标
target:
type: AverageValue
averageValue: "30"
behavior:
scaleUp:
stabilizationWindowSeconds: 60
policies:
- type: Pods
value: 5
periodSeconds: 60
selectPolicy: Max
scaleDown:
stabilizationWindowSeconds: 300
查看你的指标

创建后如下:

开始测试发送请求
while true; do curl -s http://10.96.202.116:8080/ > /dev/null; sleep 0.05; done
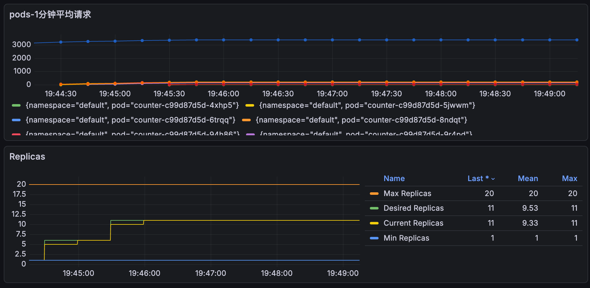
成功扩容了,又时间问题没有等到20个pods才退出

grafana 视图展示


小技巧添加一个自定义视图 收集每个pods的请求数量

shell
sum(http_requests_total{namespace="default"}) by (namespace, pod)
grafana 视图ID推荐
22128
22251