markdown
# 自定义 Prometheus Exporter 实现多 RDS 数据采集
## 背景
1. Prometheus 官网提供的 MySQL Exporter 对于 MySQL 实例只能一个进程监控一个实例,数据库实例很多的情况下,不方便管理。
2. 内部有定制化监控需求,RDS 默认无法实现,比如对数据库增长的监控。
3. 默认 Prometheus 官网提供的 MySQL Exporter 采集 MySQL 几乎所有的指标,但实际用到的却不多,浪费存储空间。
## 思路
> 先了解对于数据库的监控需求:
- 一个 Exporter 可以采集所有 RDS 实例数据。
- RDS 实例采集指标不用全部采集,按需即可。
- 定制化需求:
- 数据库磁盘使用率,默认 MySQL 的 status/variables 中没有该指标。
- 统计数据库、表的总大小(数据大小+索引大小)。
### 针对第一个需求
之前在使用 Prometheus 监控 Redis 的时候,有个 Exporter 实现了可以同时监控多个实例的情况,大概的思路是:
把实例名称或者地址作为 target 参数传递给一个 URL,这个 URL 就是一个 Exporter,然后根据传递的不同 `target` 采集相同指标。
### 针对第二个需求
做过监控的人都知道 MySQL 的监控指标其实都是采集的 `show global status` 和 `show global variables` 的结果然后做相关汇总或者计算。
所以我们很容易就可以通过这两个 SQL 的结果帅选出需要的选项保存在一个配置文件,采集的时候读取该配置文件选项,按需采集即可。
### 针对第三个需求
数据库磁盘使用率 / 统计数据库、表的总大小都不是从 status/variables 能获取到的。所以了解 Prometheus 架构的就知道,可以使用 Pushgateway 来实现。
## 自定义 Exporter 介绍
```bash
cws-mysql-exporter
├── aliyunapi.py
├── config.py
├── generate-instance-yml.py
├── instance.yml
├── metrics.yml
├── utils.py
├── pushgateway.py
├── push_cron_dbsize.py
├── push_cron_rds_cpumemiops.py
└── rds-exporter.py
aliyunapi.py
是封装的阿里云相关的 API 接口,因为磁盘和 CPU 只能从阿里云获取,它和主机有关系。config.py
里面定义阿里云 API 的 ak/sk,以及 Exporter 连接数据库用到的账号和密码,这个账号密码是所有实例共用的。generate-instance-yml.py
这个是首次需要执行的脚本,生成instance.yml
配置文件,主要是获取所有 RDS 的实例名称和连接地址,及instance_id
(因为有些接口入参必须是 instance_id)。
bash
rds-xxxx:
host: rm-xxxxxx.mysql.rds.aliyuncs.com
id: rm-xxxxxx
rds-yyyyy:
host: rm-yyyyy.mysql.rds.aliyuncs.com
id: rm-yyyyy
metrics.yml
是需要采集的监控指标,分variables
和status
,格式如下:
yaml
variables:
max_connections: ""
max_user_connections: ""
... ...
status:
Aborted_connects: ""
Aborted_clients: ""
... ...
utils.py
是封装的公共函数。pushgateway.py
是封装的需要推送的 Pushgateway 的监控指标。push_cron_dbsize.py
和push_cron_rds_cpumemiops.py
是包装的不同维度需要推送到 Pushgateway 的脚本,最终需要在 crontab 中定时去执行。rds-exporter.py
是 Exporter 的入口,这里借助了 Flask 来运行 server。
Exporter 开源地址详见: 自定义 Exporter 实现多 RDS 数据采集
启动 rds-exporter,默认端口在 5005。
Prometheus 及组件安装
这里介绍简单的安装和配置,具体的 Prometheus 及其架构介绍网上有很多资料,大家自行查阅即可。
1. 安装 Prometheus
bash
#!/usr/bin/env bash
# encoding: utf-8
# Author: Eagle
# Desc: 自动化安装 Prometheus
#
version="2.36.1"
if [ $# -eq 1 ]
then
version="$1"
fi
echo "Will install prometheus ${version} version"
# download
wget "https://github.com/prometheus/prometheus/releases/download/v${version}/prometheus-${version}.linux-amd64.tar.gz"
# untar and set link
tar -zxf prometheus-${version}.linux-amd64.tar.gz -C /opt/app
ln -s /opt/app/prometheus-${version}.linux-amd64 /opt/app/prometheus
2. 安装 Pushgateway
bash
#!/usr/bin/env bash
# encoding: utf-8
# Author: Eagle
# Desc: 自动化安装 Prometheus Pushgateway
#
version="1.4.3"
if [ $# -eq 1 ]
then
version="$1"
fi
echo "Will install prometheus pushgatewa ${version} version"
wget "https://github.com/prometheus/pushgateway/releases/download/v${version}/pushgateway-${version}.linux-amd64.tar.gz"
# untar and set link
tar -zxf pushgateway-${version}.linux-amd64.tar.gz -C /opt/app
ln -s /opt/app/pushgateway-${version}.linux-amd64 /opt/app/pushgateway
3. 启动 Pushgateway
配置 systemd service,文件位置 /usr/lib/systemd/system/pushgateway.service
bash
Description=Prometheus Pushgateway Service
Requires=network-online.target
After=network-online.target
[Service]
Restart=on-failure
ExecStart=/opt/app/pushgateway/bin/pushgateway
[Install]
WantedBy=multi-user.target
- 配置开启自启动
systemctl enable pushgateway
- 启动/停止/重启
systemctl start/stop/restart pushgateway
Pushgateway 不需要额外的配置,默认是在 9091 端口。
4. 配置 Prometheus 并启动
配置 systemd service,文件位置 /usr/lib/systemd/system/prometheus.service
bash
Description=Prometheus Server
Requires=network-online.target
After=network-online.target
[Service]
Restart=on-failure
ExecStart=/opt/app/prometheus/bin/prometheus --config.file=/opt/app/prometheus/prometheus.yml --storage.tsdb.retention=60d --web.enable-lifecycle --web.enable-admin-api --storage.tsdb.path=/data/prometheus-data
[Install]
WantedBy=multi-user.target
注意提前创建 Prometheus 数据目录。
- 配置开启自启动
systemctl enable prometheus
- 启动/停止/重启
systemctl start/stop/restart prometheus
配置 Prometheus
yaml
# 这里是全局变量的配置
global:
scrape_interval: 15s # Set the scrape interval to every 15 seconds. Default is every 1 minute.
evaluation_interval: 15s # Evaluate rules every 15 seconds. The default is every 1 minute.
# scrape_timeout is set to the global default (10s).
# 这里是配置 alertmanager, Prometheus会根据 rules 规则把告警信息发送给 alertmanager 组件,alertmanager 负责实际告警信息的发送
alerting:
alertmanagers:
- static_configs:
- targets: ['192.168.xx.yyy:9093']
# 这里是配置告警规则,本次不是讲解重点先忽略
# rule_files:
# - "rules/rds_rules.yml"
# 配置Prometheus从那些 endpoint 或者叫 exporter 采集监控数据
scrape_configs:
# 默认监控 Prometheus服务本身
- job_name: "prometheus"
static_configs:
- targets: ["localhost:9090"]
labels:
instance: prometheus
# 自定义的mysql targets ,这里的targets是通过直接配置的方式
# 另外还有通过文件的方式、通过consul等自动发现的方式,
# 这两种方式这里不展开介绍,感兴趣的关注后续文章
- job_name: 'mysql_targets'
scrape_interval: 60s
scrape_timeout: 12s
metrics_path: /scrape
static_configs:
- targets:
- rds-xxx
- rds-yyy
# relabel_configs 是通过label重写实现我们最终需要的标签
# 另外这里是通过重写target,重新定义了 endpoint 地址
relabel_configs:
- source_labels: [__address__]
target_label: __param_target
- source_labels: [__param_target]
target_label: instance
- target_label: __address__
replacement: 192.168.3.108:5005
# pushgateway
- job_name: 'pushgateway'
scrape_interval: 60s
static_configs:
- targets:
- 192.168.3.108:9091
# 这里是对自定义的 mysql-exporter 做监控
- job_name: 'rds-exporter'
scrape_interval: 60s
static_configs:
- targets:
- 192.168.3.108:5005
重启 Prometheus 或者执行 reload 操作 curl -XPUT http://192.168.3.108:9090/-/reload
使配置生效。
最终在 Prometheus 的 WebUI 界面的 Status -> Targets
里面看到如下:

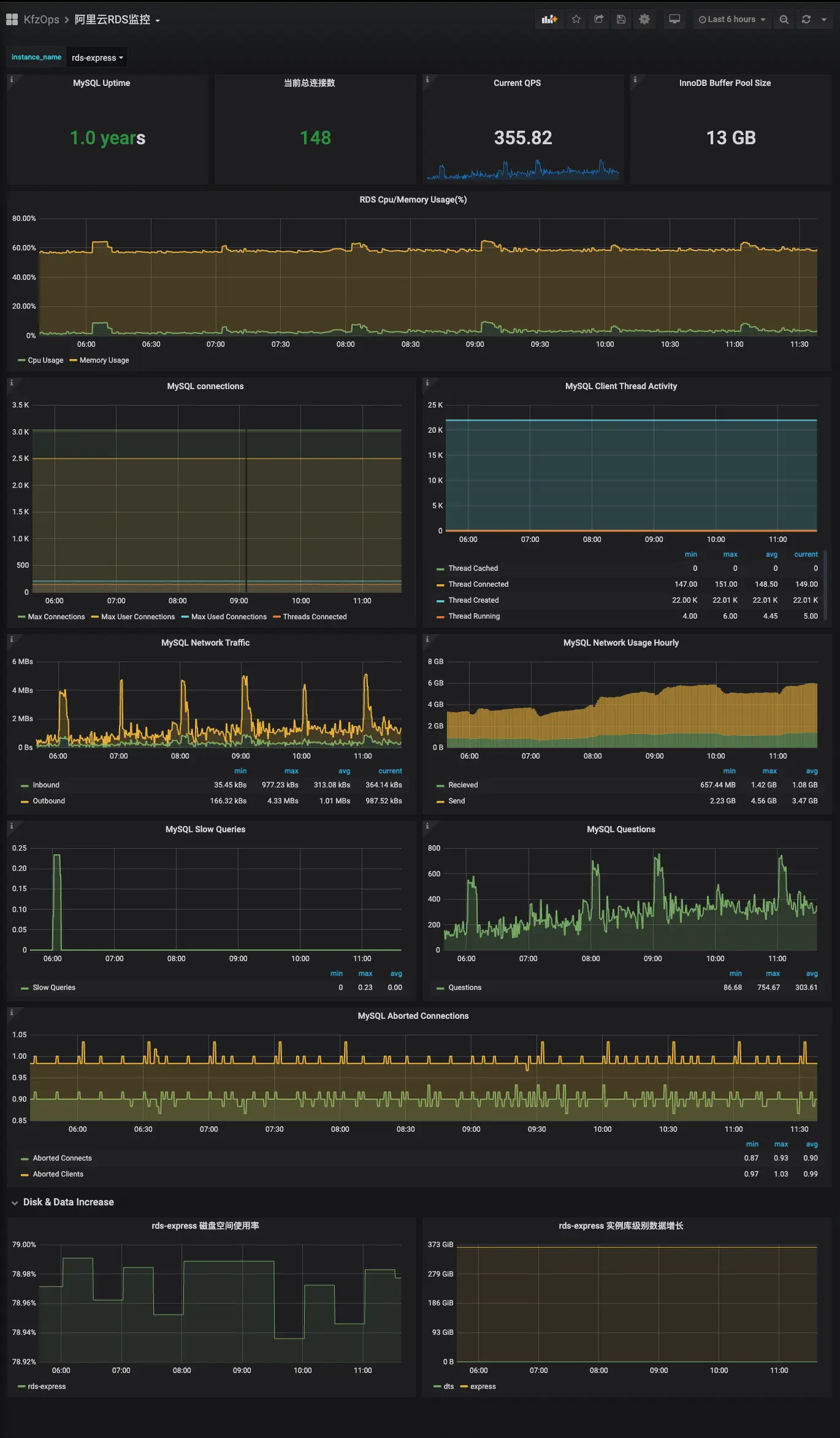
Grafana 配置 MySQL 监控大盘
具体的 Grafana 安装和配置请参考教程 或者网上自动查阅。
打开 Grafana 界面进行 Dashboard 的导入,如下图所示:

点击左侧 +
选择 import
,然后通过三种不同的方式导入 Dashboard 模板:
- 在 Grafana 官网找到合适的模板之后,记住 ID,输入该 ID 然后点击 Load。
- 通过右上角的
Upload .json file
上传本地的模板 JSON 文件。 - 直接把本地的模板 JSON 文件内容 copy 到
Or paste JSON
下方的框中即可。
这里提供自定义的模板 JSON 文件 下载地址
最终的效果如下:
