摘要:OOM,一个不能只靠"重启"解决的问题
在 Java 后端开发中,OutOfMemoryError(OOM)是最令人头疼的生产事故之一。与普通的异常不同,OOM 往往意味着系统设计或代码逻辑存在内存泄漏。
本篇文章将通过一个"作案与破案"的完整流程,带你亲手制造一次 Heap OOM,并使用 IntelliJ IDEA 内置的 Profiler 工具,像法医一样深入分析 hprof 文件,定位到内存泄漏的 GC Root,从而掌握一套完整的线上故障复盘能力。
🔨 第一幕:代码"作案"------制造内存泄漏现场
我们通过编写一个看似简单,实则隐藏着巨大隐患的代码,来模拟真实的内存泄漏场景:一个全局静态缓存不断增长,从不释放。
目标文件: OOMMaker.java
java
public class OOMMaker {
// 模拟一个 1MB 的大对象 (比如高清图片、复杂的仿真模型)
static class OOMObject {
private byte[] content = new byte[1024 * 1024];
}
public static void main(String[] args) throws InterruptedException {
System.out.println("系统启动,开始加载数据...");
List<OOMObject> cache = new ArrayList<>();
int i = 0;
while (true) {
Thread.sleep(30); // 稍微慢点,给你一点反应时间
cache.add(new OOMObject());
System.out.println("已加载模型数量: " + (++i));
}
}
}
作案手法核心(内存泄漏三要素):
- GC Root 引用: 在
main方法内部创建了List<OOMObject> cache,但由于main线程的while(true)循环持续运行,该局部变量始终存活在线程栈帧中,成为 GC 根对象(Root)的可达路径。 - 占用空间:
OOMObject内部包含一个1MB的字节数组,确保每个对象都占用大量堆内存。 - 只增不减:
while(true)循环持续向 List 中添加对象,但从不移除,导致堆内存单向增长。
⚙️ 第二幕:JVM 参数配置(锁定犯罪现场)
如果不限制 JVM 堆内存,我们的程序可能运行很久才崩溃。为了快速复现故障并获取关键证据,我们需要配置以下 JVM 参数。
-Xms20m -Xmx20m -XX:+HeapDumpOnOutOfMemoryError
| 参数 | 作用 | 目的 |
|---|---|---|
| -Xms20m | 初始堆大小(Minimum Heap Size) | |
| -Xmx20m | 最大堆大小(Maximum Heap Size) | 强制将堆内存限制在 20MB,快速触发 OOM,模拟小内存环境。 |
| -XX:+HeapDumpOnOutOfMemoryError | OOM 时生成 Heap Dump | 生产环境必备! 告诉 JVM 在抛出 OOM 时,自动将内存快照(.hprof 文件)保存到磁盘,这是排查的唯一证据。 |
💥 第三幕:崩溃现场记录(控制台日志)
当程序运行时,它将不断分配内存直到 20MB 耗尽,随后抛出 OOM 错误并生成堆转储文件。
期望的控制台输出: 
关键证据: 控制台提示的 java_pid26496.hprof 即为"尸检报告",文件路径通常在项目根目录。
🕵️♂️ 第四幕:法医鉴定(使用 IntelliJ IDEA Profiler 深度破案)
我们现在使用 IntelliJ IDEA 内置的内存分析工具,对 .hprof 文件进行分析,这也是现代 IDE 中常用的排查方式。 
分析步骤与结论
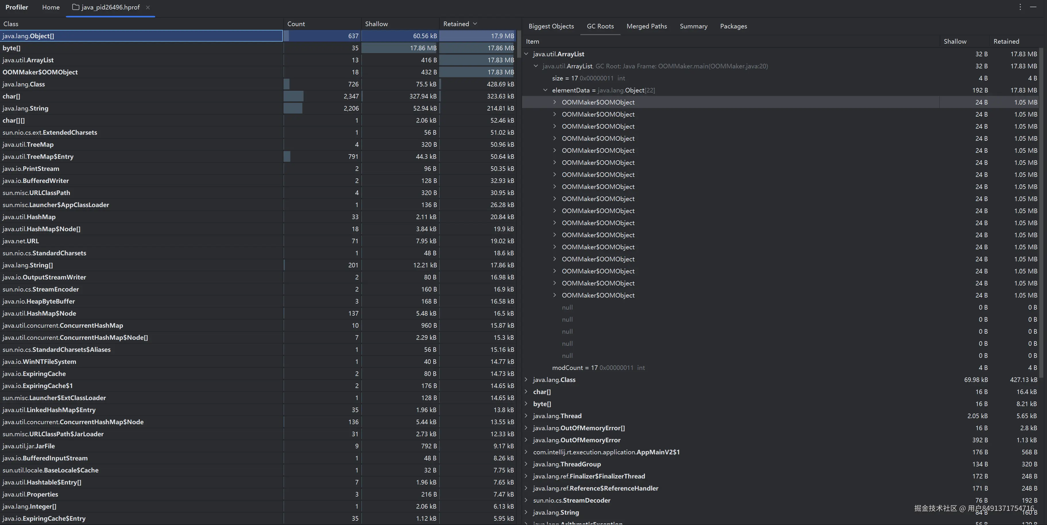
步骤 1:定位大胃王(Retained Size 排序)
- 加载证据: 在 IDEA 中直接双击生成的
.hprof文件,Profiler 窗口将自动打开。 - 定位问题: 切换到 Classes(类) 标签页。
- 排序筛选: 按 Retained Size (对象及其支配对象所占总大小)进行降序排序。Retained Size 是定位泄漏根源的关键指标。
结论 1:内存消耗者锁定------追查底层数据结构
- 实际现象: 排在列表首位的是
java.lang.Object[]。 - 原因分析:
ArrayList内部就是用Object[]数组存储元素的。由于该数组直接持有了所有 1MB 的OOMObject实例,它的 Retained Size 几乎等于整个堆的大小,因此它成为最关键的支配者。 - 锁定目标: 我们将目标从表面的
OOMObject转向其内部的支配者java.lang.Object[],这是更专业的分析视角。
步骤 2:追查引用链(GC Roots)
-
右键追查: 右键点击排在首位的
java.lang.Object[]数组实例,选择 Shortest Paths to GC Roots(显示到 GC 根对象的最短路径)。这是找到"谁在 holding 内存"的关键步骤。 -
分析路径: 引用链将清晰地展现出:
- 该
java.lang.Object[]实例被一个java.util.ArrayList实例引用。 - 最终,这个
ArrayList实例被<Root> in thread main (Java Stack)引用。
- 该
结论 2:破案------内存泄漏的根源锁定
- 最终结论: 内存泄漏的根源是
OOMMaker.main()方法中创建的局部变量cache。由于main线程被while(true)循环阻塞且未终止,该局部变量的栈帧和它所引用的ArrayList实例始终被视为 GC Root (Java Stack) 的一部分,导致 List 中的所有OOMObject无法被回收。
✅ 第五幕:故障修复与生产实践启示
发现了问题,我们还需要给出解决方案和提炼出生产级实践经验。
5.1 修复方案(对症下药)
- 移除静态引用: 如果 cache 变量不是必须全局存活,应该移除 static 修饰符,将其生命周期限制在方法或非静态实例内。
- 使用弱引用/软引用: 如果必须作为全局缓存,应将 List 替换为 WeakHashMap 或使用 SoftReference(如 Guava Cache),让 GC 在内存紧张时可以回收这些对象。
- 设置容量限制: 使用有界队列或容器(如 ArrayBlockingQueue 或重写 LinkedHashMap 的 removeEldestEntry 方法实现 LRU),防止容器无限膨胀。
5.2 生产环境排查流程总结
| 阶段 | 工具/配置 | 目的 |
|---|---|---|
| 预防 | 设置 -Xms 和 -Xmx / 监控 GC 频率 | 确保 JVM 运行在健康区间,并设置容量限制。 |
| 证据收集 | 启动时添加 -XX:+HeapDumpOnOutOfMemoryError | 确保在 OOM 发生时,能自动生成分析文件。 |
| 法医鉴定 | IntelliJ IDEA Profiler | 加载 .hprof 文件,通过 Retained Size 定位泄漏类,通过 Shortest Paths to GC Roots 追查是谁持有了这些对象。 |
| 结论 | 静态引用、ThreadLocal 使用不当、未关闭的连接等 | 确定 GC Root,找到代码中阻止 GC 回收的症结。 |