waveterm (全称 Wave Term )是一款 跨平台、基于 Web 的现代终端 ,核心采用 Go 编写的后端服务 + React + TypeScript 的前端渲染。它的目标是把传统的本地终端提升为 多会话、多标签、可共享、可自定义 的交互式工作台,让开发者在浏览器或任何支持 WebSocket 的环境中获得和本地 ssh/bash 相近甚至更好的使用体验。
源码:wavetermdev/waveterm: An open-source, cross-platform terminal for seamless workflows
Windows下安装使用
下载:
https://kkgithub.com/wavetermdev/waveterm/releases/

直接下载了Wave-win32-x64-0.13.0.exe
好像exe是直接运行的。
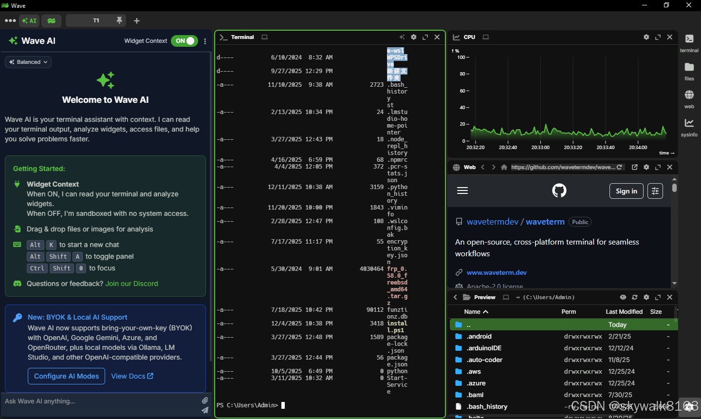
直接运行
这个界面真的好漂亮:

配置好AI
使用这个模型:PaddlePaddle/ERNIE-4.5-21B-A3B-Thinking
配置如下
{
"ai@ernie": {
"display:name": "vLLM",
"display:order": 3,
"display:icon": "server",
"display:description": "Local model via vLLM",
"ai:apitype": "openai-chat",
"ai:model": "default",
"ai:thinkinglevel": "medium",
"ai:endpoint": "https://api-****.aistudio-app.com/v1",
"ai:apitoken": "****"
}
}

Ubuntu下安装使用
先下载deb文件
wget https://github.com/wavetermdev/waveterm/releases/download/v0.13.0/waveterm-linux-amd64-0.13.0.deb
apt安装
sudo apt install ./waveterm-linux-amd64-0.13.0.deb
看看效果
我是在FreeBSD的Ubuntu仿真环境下安装的,一直报libffmpeg.so的报错,后来报错:
Failed to read /proc/sys/fs/inotify/max_user_watches
所以还没有调通。
调试
Ubuntu下报错error while loading shared libraries: libgbm.so.1: cannot open shared object file
waveterm
waveterm: error while loading shared libraries: libgbm.so.1: cannot open shared object file: No such file or directory
安装libgbm库
sudo apt install libgbm1
报错:waveterm: error while loading shared libraries: libasound.so.2: cannot open shared object file: No such file or directory
安装库
sudo apt install libasound2
解决问题,出现新的报错
报错:error while loading shared libraries: libffmpeg.so: cannot open shared object file
/opt/Wave/waveterm: error while loading shared libraries: libffmpeg.so: cannot open shared object file: No such file or directory
44381:1215/125716.615089:FATAL:content/browser/zygote_host/zygote_host_impl_linux.cc:211\] Check failed: . : Invalid argument (22) Trace/breakpoint trap skywalk@ubjail1:\~/download$ \[44383:1215/125716.683587:ERROR:base/files/file_path_watcher_inotify.cc:923\] Failed to read /proc/sys/fs/inotify/max_user_watches \[44383:0100/000000.688642:ERROR:content/zygote/zygote_linux.cc:660\] write: Broken pipe (32) 到这里就卡住了。libffmpeg.so这里过不了,以前也碰到过,windows下安装成了,linux下还没成功。 尝试解决:[解决报错问题:error while loading shared libraries: libffmpeg.so: cannot open shared object file: No such f-CSDN博客](https://blog.csdn.net/skywalk8163/article/details/155990519 "解决报错问题:error while loading shared libraries: libffmpeg.so: cannot open shared object file: No such f-CSDN博客") 后来发现libffmpeg.so在这里:/opt/Wave 而环境变量LD_LIBRARY_PATH是: LD_LIBRARY_PATH=/opt/Wave/lib: 增加lib路径: export LD_LIBRARY_PATH=/opt/Wave:$/LD_LIBRARY_PATH 还是有报错,这就不太明白了 学了一招,这样配置: export LD_LIBRARY_PATH=/opt/Wave/libffmpeg.so:$LD_LIBRARY_PATH 还是不行,这样,把libffmpeg.so文件cp到/lib/x86_64-linux-gnu目录: skywalk@ubjail1:/lib/x86_64-linux-gnu$ sudo cp /opt/Wave/libffmpeg.so . 可以了。出现了新的报错 ### 报错:Failed to read /proc/sys/fs/inotify/max_user_watches [90247:1217/141120.174618:ERROR:base/files/file_path_watcher_inotify.cc:923] Failed to read /proc/sys/fs/inotify/max_user_watches [90249:1217/141120.178064:ERROR:base/files/file_path_watcher_inotify.cc:923] Failed to read /proc/sys/fs/inotify/max_user_watches [90245:1217/141120.185954:FATAL:content/browser/zygote_host/zygote_host_impl_linux.cc:225] Check failed: . : Invalid argument (22) Trace/breakpoint trap linux下应该这样写: sudo sysctl fs.inotify.max_user_watches=524288 因为是FreeBSD虚拟的Ubuntu,应该这样写: rctl -a jail:ubjail1:resource:inotify.max_user_watches=524288 rctl -a jail:ubjail1:inotify.max_user_watches=524288 freeBSD宿主机碰到报错:rctl: RACCT/RCTL present, but disabled; enable using kern.racct.enable=1 tunable 白搭,没有搞定,先搁置。