简单对比glm4.6与minimaxm2.1
模仿CMI网站的功能写的prd文档
直接在trea中输入:按照需求文档使用react写出网页
Trea 中的 minimax
首次完成有问题
一轮修改后



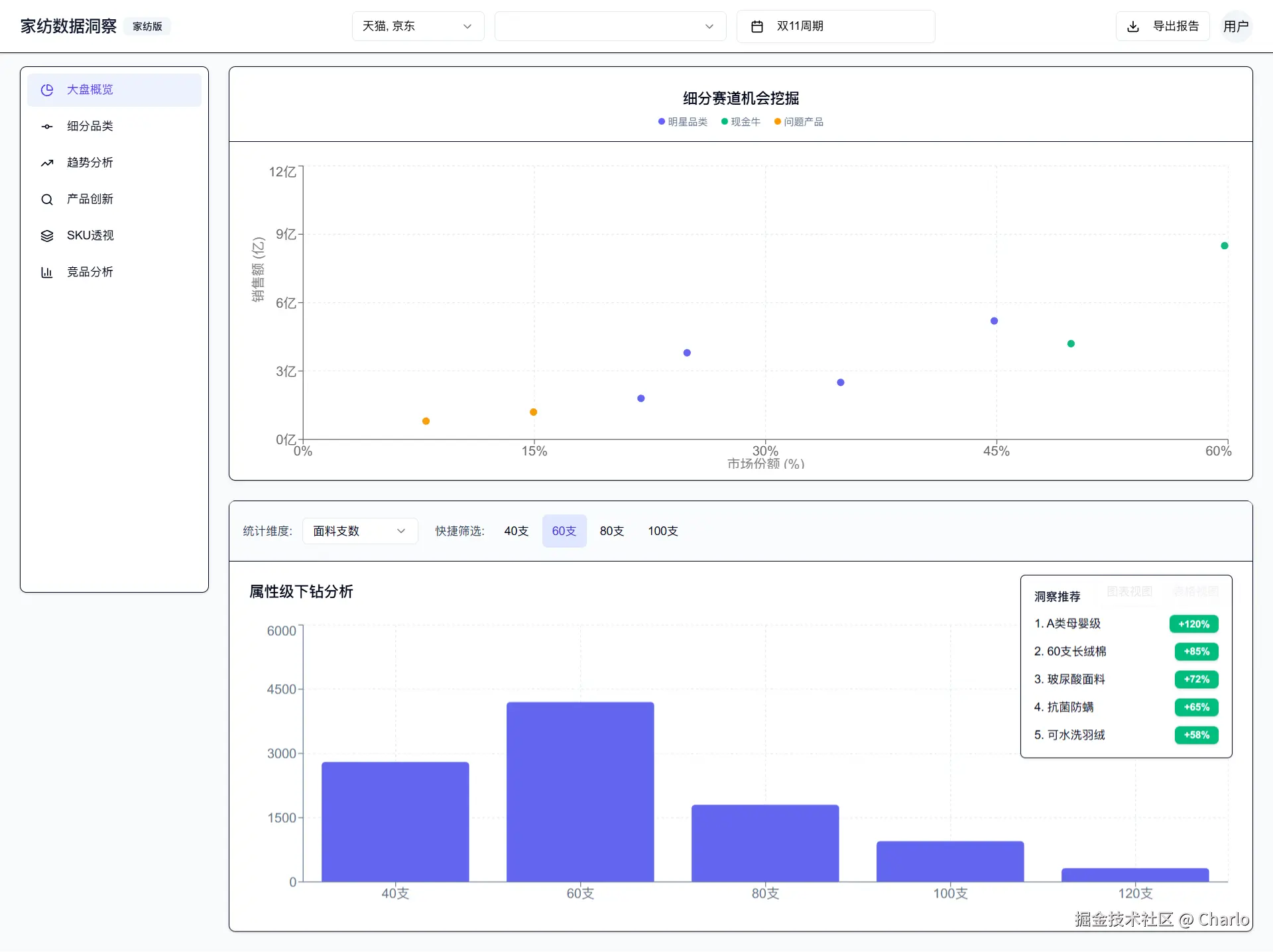
Trea 中的 GLM4.7
除了中间断了一次,整体效果其实还可以,有些细节很奇怪,会有莫名奇妙的边框线和渐变 

布局也有一些错误

Winsurf 中的 gpt 5.2 high reasoning
虽然慢,但也是一次搞对
但后来发现用的是 ant ui 并不是shadcn
后面让改成shadcn,改了半天七绕八绕
还把我默认的llm.txt改了
也没改明白 postcss 的bug

Winsurf 中的 swe pro
不提也罢,陷入死循环了

Winsurf 中的 Sonnet 3.7
也遇到了postcss的问题,不过在修改了四五轮之后成功了


Winsur 中的 Sonnet 4.5
一次搞定
不过商品透视没写,而且布局和构想的有区别

Ai Studio Gemini 3.0 pro
个人最喜欢的

Google Antigravity 里的 Opus4.5 thinking
我完全不知道发生了什么。。。

其实是头像
