引言
真正开始做数据分析页面时,很多产品经理和设计师才意识到,它其实很考验设计功底。并不像C端页面强调视觉冲击,但指标密集、图表复杂,如果在页面布局和层级上没有理清楚,最终会变得非常鸡肋。
有很多经验不多产品经理和设计师,在需求明确指标也罗列清楚的情况下,真的开始画原型界面了却不知道怎么下手。或者在一些项目节奏紧张的情况下,不知道怎么能在更短时间内产出页面设计。
本文会基于墨刀素材里几个典型的数据分析素材案例,拆解不同业务场景的设计重点。同时,也结合实操体验,分享如何用AI生成原型图的方式,在前期快速完成布局和思路验证,帮助我们提高设计速度。
一、数据分析后台原型设计要点
下面选取的5个后台数据分析案例,分别覆盖了常见的业务场景,包括财务、研发、运营、供应链以及人力资源后台。虽然行业背景不同,但这些页面在信息拆解和设计思路上,有很多值得借鉴的地方。
1. 财务/销售类数据分析CRM后台

这个后台数据分析模板,适用于电商后台首页、销售团队主管看板、财务收支概览等场景。整体上采用了比较常见的卡片式布局:
- 顶部关键指标区:左侧6个卡片展示核心业务数据(如订单数、总金额、新增用户等),通过"数字+趋势箭头+图标"的组合让管理者一眼判断当前状态。
- 右上角趋势图:近7日销售额折线图,体量不大但是位置比较醒目,用于快速监控短期波动。
- 中部核心图表:左侧大面积柱状图对比各维度的花费;右侧是积分排行榜,常用于激励团队或展示头部客户。
- 底部辅助信息:左侧是具体的日志或流水列表,右侧是饼图(占比分析)起到补充说明的作用。
在设计上,我们可以借鉴这种利用背景色块的深浅和大小,对不同板块内容做视觉切割的方式,让信息层级更分明。重点数据并不一定要占最大面积,但一定要放在最符合浏览的位置。
2. 研发项目管理/PMO数据看板

这类数据分析页面一般应用于软件开发团队、工程项目管理、敏捷开发看板,它更强调的是项目进度情况和风险识别:
- 顶部是3个大卡片(计划数、已下单/完成数、采购金额),图标非常具象,代表项目交付的三个核心维度。
- 项目进度板块是典型的列表+进度条设计。每个卡片代表一个版本或项目(如大数据平台V1.20),包含负责人、工时、起止时间和醒目的进度条。
- 在右侧展示整体项目完成率(环形图)和项目更新状态的时间轴(Timeline)。
- 底部还有各项目BUG数量对比柱状图,这是研发质量管理的关键指标。
在设计上的亮点是:项目卡片使用了"红色/紧急"、"橙色/重要"的标签,可以帮助用户快速识别风险项目。并且直接在列表卡片中嵌入粗壮的进度条,比纯数字更直观,管理者扫一眼就能知道哪个项目滞后。
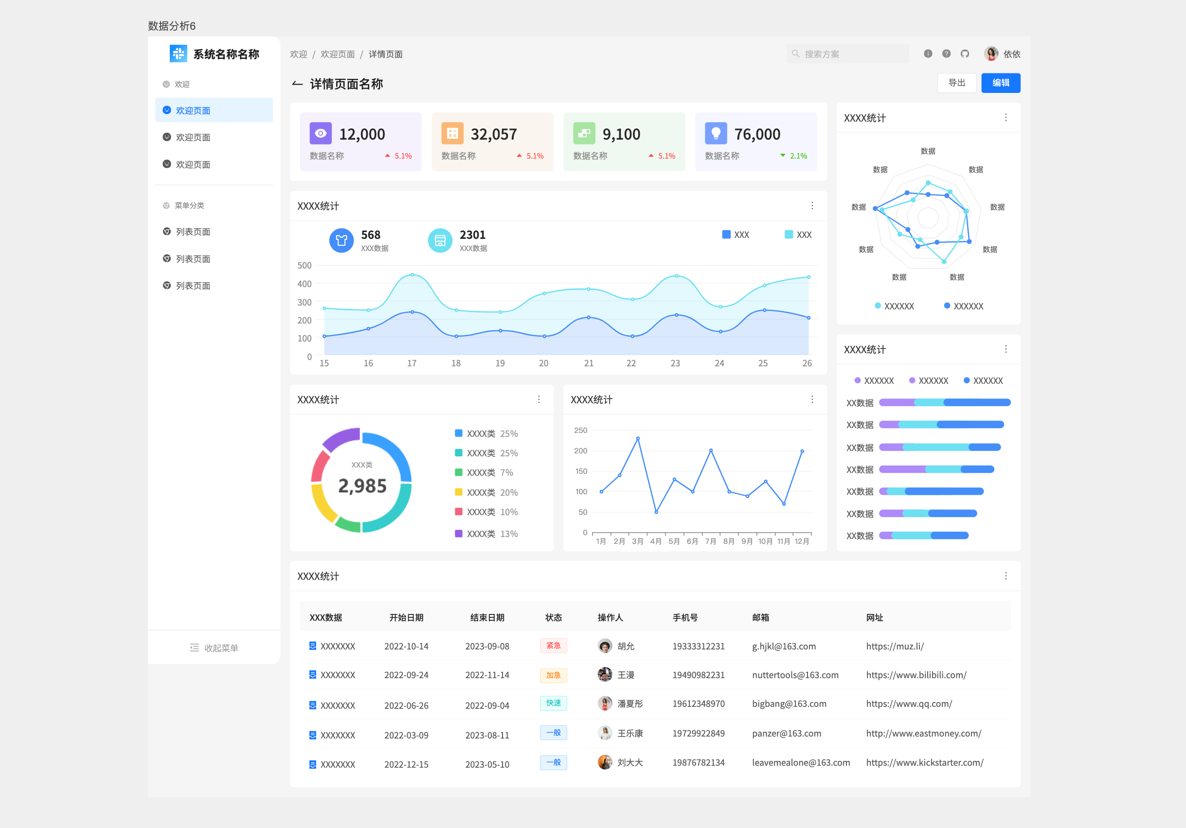
3. 综合运营数据/多维报表分析台

这类数据分析页面应该是做运营数据中心的统计,可以用作APP运营后台、SaaS产品活跃度分析、全渠道营销数据复盘等综合统计报表。
页面布局与组成:
- 顶部指标卡:4个核心数据卡片,带有明显的红/绿涨跌幅标识(同比/环比数据)。
- 右上角雷达图:这是特征明显的图表,用于多维度能力评估或数据对比(如产品六边形属性、客户健康度模型)。
- 中部趋势分析:双折线图(对比两组数据趋势)+ 环形图(核心占比)。
- 右中堆叠柱状图:用于展示分类数据的构成及变化趋势。
- 底部详情表:标准的Grid Table,包含状态列(不同颜色的Tag:紧急、一般、快速),是数据进一步下钻和落地执行的入口。
这里用到雷达图和堆叠图是很有讲究的,说明该页面关注数据的结构和平衡性。底部的表格设计了操作列和状态Tag,不仅让用户看到还能理解和管理。
4. 供应链采购/订单处理中心页面

这类数据分析页面比较适合OMS订单管理系统、SRM供应商管理或审批中心,一般常见于采购部门工作台、物流仓储管理、B2B订单审核后台。
- 顶部是4个流程卡片,这是最显著的特征。卡片内部包含了"审批中"、"待接收"、"待评价"等状态数据。
- 中部是视觉中心,放置了一个3D等轴测风格的盾牌/锁插画,两侧是关键财务/转化数据。
- 在右侧分别是柱状图(订单量)和金字塔漏斗图(数据转化层级)。
- 底部罗列统计表格,展现具体单据的明细列表。
这个页面的顶部卡片设计非常出色,直接将待办事项量化,用户点击数字即可跳转处理,符合业务操作逻辑。右下角的金字塔图(漏斗图)非常适合展示从"线索"到"成交"或从"下单"到"交付"的转化流失情况。
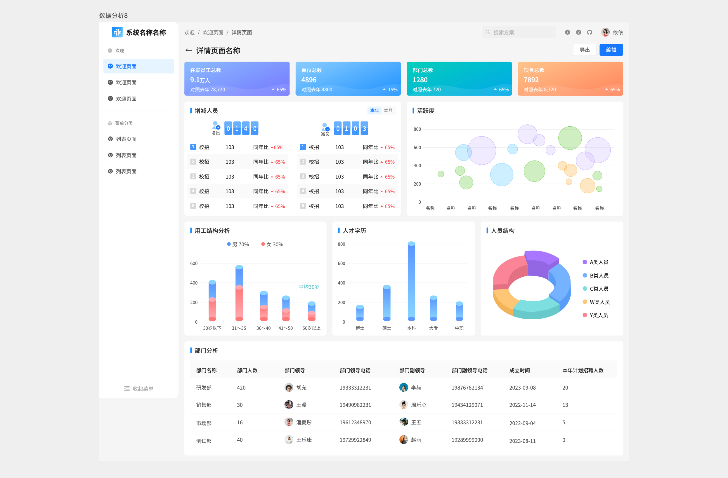
5. 人力资源(HR/HCM)大盘分析页面

这个数据分析页面通常是企业HR主管看板、年度人力资源盘点报告或者集团人效分析。页面整体布局的可视化上跟其他类型业务有所区别:
- 顶部色块卡片:用四种饱和度不同颜色区分不同维度的总数(在职人数、单位数、部门数等),强调数据的分类。
- 增减人员分析:左上部分展示了招聘(入职)与离职的对比,使用了数字+对比百分比。
- 右上气泡图:这在B端后台不常见,通常用于展示人才分布、技能图谱或绩效-潜力九宫格分布。
- 中下部分析图:分别是用工结构分析,区分男女比例;人才学历分析柱状图:博士/硕士/本科/大专;人员结构图,A/B/C类人员的南丁格尔玫瑰图饼图。
- 底部列表:属于部门分析,各部门详细编制及招聘计划表。
这类页面图表的效果会比表格更好,能帮助管理者快速形成整体认知。比如通过对性别、学历、职级的可视化拆解,能迅速构建出企业的人才画像。气泡图虽然占用空间,但在展示"离散数据"分布(如员工绩效分布)时比表格更直观。
二、APP移动端数据分析原型设计要点
移动端的数据分析页面,通常作为后台的补充,用于随时查看核心指标,所以信息密度和可读性是第一优先级。
1. 浅色风格APP数据分析页面

这是浅色移动端数据分析的案例,常见于B端管理类App或SaaS工具,强调清晰和效率。例如充值数据分析、平台销售数据分析、消防救援动态、业务运营费用、居民信息统计、公司工资数据面板等等。
这类数据分析页面核心设计要点总结:
- **卡片式布局构建层级:**浅色背景下,利用浅灰色的背景间隔或轻微的投影将内容模块化。这种物理区隔感强,用户能快速区分"总览数据"与"趋势图表",降低认知负荷。
- **高对比度与留白:**通过大量的白色背景,配合黑色/深灰字体,确保在强光环境下信息依然清晰可读。留白让页面显得不拥挤,适合展示高密度信息。
- **功能性配色:**颜色主要用于区分数据维度(如不同产品线)或状态(红涨绿跌/绿涨红跌)。色彩饱和度通常适中,避免视觉疲劳。
- **图表类型的多样化组合:**根据数据特性灵活组合折线图(趋势)、柱状图(对比)、环形图(占比)、雷达图(多维评估)和列表(明细)。
2. 深色风格APP数据分析页面

这类深色背景的数据分析页面,通常应用在运营数据分析、公司财务年报、电影宣传报告、行政窗口服务数据、医疗数据监控、直播见数据等等场景,深色系适合夜间夜间操作,强调科技感、沉浸感,多用于监控类、金融或医疗场景。
核心设计要点总结:
- **沉浸感与视觉聚焦:**深色背景通常是深蓝或纯黑,能让背景"隐形",从而让亮色的数据图表极其突出。用户的注意力会被强制锁定在鲜艳的图表和数字上。
- **霓虹/荧光色系应用:**为了保证对比度,图表颜色通常采用高饱和度的荧光蓝、青、紫、橙。常配合渐变色和"发光效果",营造出一种"实时监控"和"未来科技"的氛围。
- **半透明叠加质感:**UI组件(如卡片背景)常使用带有透明度的深色叠加,保留层次感的同时不破坏整体的暗黑氛围。
- **减少视觉疲劳:**在光线较暗的环境下,比如医生值夜班、交易员看盘,深色模式能显著减少屏幕蓝光对眼睛的刺激。
三、AI生成数据分析原型图案例
目前,AI 生成原型图的能力已经相对成熟,通常支持两种方式:文字描述生成 和上传参考图生成。下面是我通过两种不同方式测试的AI生成数据分析页面原型图案例。
1. 输入文字描述生成数据分析页面
这个方式是写出需求,只要把业务背景、核心指标和页面需要包含的模块描述清楚,就可以快速生成一个完整的数据分析页面原型。在实际使用中,如果一开始对页面结构没有明确想法,可以让 AI 先参考当前主流的数据分析设计趋势;如果已经有清晰的模块规划也可以在描述中直接点明,描述越具体,生成效果越接近预期。


从原型评审的角度来看,这个页面可以支撑第一次需求评估。它的顶部通过四个核心数据卡片(订单数、销售额等)配合红绿涨跌幅,快速传达当前经营状态;中部用面积折线图展示时间维度的流量变化,同时通过环形图拆解品类结构,视觉重心清晰;底部则下钻到「热销商品排行」和「实时动态」,为运营人员提供可执行的分析线索。
从原型设计角度来看,这样的页面已经可以用来做前期方案讨论了。作为前期初稿,是可以帮我们省很多时间的。
2. 上传参考图生成数据分析页面
下面我又尝试了上传参考图给 AI,测试它对界面还原度的表现。
将一张完整的UI界面图上传后,只要求AI在布局和整体风格上还原,可以看到生成结果在模块结构、配色节奏和信息排布上,与参考图已经非常接近。对于需要快速复刻某类成熟后台样式的场景来说,这种方式生成的原型已经接近高保真水平。


后面也测试了移动端上传参考图生成原型的效果。生成的页面采用了标准的卡片式纵向信息流布局,各模块衔接自然,阅读路径清晰,基本符合移动端数据分析页面的常见设计规范。

AI生成的原型图不仅能看,还能直接线上编辑或者导出到项目文件中编辑。导出后页面整体布局保持度比较高,可以继续手动优化调整,这对产品经理和设计师来说太方便了。不过这种方式也不是万能的,如果页面结构非常复杂,或者前期输入的描述不够清晰,生成结果也会与预期存在较大的偏差。
结语
不管是管理后台还是移动端,数据分析页面的核心都是信息层级分明,结构数据服务于决策。产品经理和设计师可以通过成熟的素材模板和AI生成原型图能力,来在前期快速搭建页面框架验证想法,避免后期大量返工。这种方式至少能帮我们节省一下设计时间,也能让整个过程变得更加可控。
声明:文中素材案例均来源于墨刀素材广场公开案例,仅用于交流学习。