基于YOLOv8的实时目标检测与追踪系统实战
欢迎关注B站:麦麦大数据
编号:F071
一、项目概述
本系统是一个基于YOLOv8的实时目标检测与追踪平台,采用前后端分离架构设计。后端使用Flask构建RESTful API,前端使用Vue.js + Element UI构建用户界面。系统支持图片、视频的目标检测,并提供任务队列管理、实时系统监控、大模型对话等功能。

技术栈
| 层级 | 技术选型 |
|---|---|
| 后端框架 | Flask |
| 前端框架 | Vue.js 2.x + Element UI |
| 数据库 | MySQL + SQLAlchemy ORM |
| 任务队列 | Redis + RQ (Redis Queue) |
| 目标检测 | Ultralytics YOLOv8 |
| 数据可视化 | ECharts |
| 大语言模型 | SiliconFlow API / Ollama |
系统功能模块
┌─────────────────────────────────────────────────────────────┐
│ 系统功能模块 │
├─────────────────────────────────────────────────────────────┤
│ 用户管理 │ 用户注册、登录、个人信息管理、头像上传 │
├─────────────────────────────────────────────────────────────┤
│ YOLO检测 │ 图片检测、视频检测、实时流检测 │
├─────────────────────────────────────────────────────────────┤
│ 任务管理 │ 任务提交、状态查询、结果查看 │
├─────────────────────────────────────────────────────────────┤
│ 智能对话 │ 大模型对话(流式/非流式) │
├─────────────────────────────────────────────────────────────┤
│ 数据统计 │ 任务类型分布、状态统计、趋势分析 │
├─────────────────────────────────────────────────────────────┤
│ 系统监控 │ CPU/内存/GPU监控、任务队列管理 │
└─────────────────────────────────────────────────────────────┘
二、系统架构设计
2.1 整体架构图
┌─────────────────────────────────────────────────────────────────────┐
│ Vue.js Frontend (Port 8081) │
│ ┌──────────┐ ┌──────────┐ ┌──────────┐ ┌──────────────┐ │
│ │ Login │ │ YOLO │ │ Charts │ │ Chat │ │
│ │ Register│ │ Demo │ │ 01/02 │ │ (LLM) │ │
│ └──────────┘ └──────────┘ └──────────┘ └──────────────┘ │
└────────────────────────────────┬────────────────────────────────────┘
│ HTTP / SSE / WebSocket
┌────────────────────────────────┴────────────────────────────────────┐
│ Flask API (Port 8080) │
│ ┌──────────┐ ┌──────────┐ ┌──────────┐ ┌──────────────┐ │
│ │ /user │ │ /yolo │ │ /chart │ │ /chat │ │
│ │ Routes │ │ Routes │ │ Routes │ │ Routes │ │
│ └──────────┘ └──────────┘ └──────────┘ └──────────────┘ │
└────────────────────────────────┬────────────────────────────────────┘
│
┌────────────────────────┼────────────────────────┐
│ │ │
▼ ▼ ▼
┌───────────────┐ ┌───────────────┐ ┌───────────────┐
│ MySQL │ │ Redis │ │ YOLO │
│ (Port 3306) │ │ (Queue) │ │ Worker │
└───────────────┘ └───────────────┘ └───────────────┘
三、核心功能实现
3.1 用户管理模块
3.1.1 用户注册
接口路径: POST /api/user/register
python
# app/routes/user_route.py
@user_bp.route('/register', methods=['POST'])
def register():
data = request.json
username = data.get('username')
password = data.get('password')
# 检查用户名是否已存在
if User.query.filter_by(username=username).first():
return make_response(code=1, message='username exists')
# 密码哈希存储
hashed_password = generate_password_hash(password)
new_user = User(username=username, password=hashed_password,
deleted=0, roles='normal')
db.session.add(new_user)
db.session.commit()
return make_response(code=0, message='register success',
data=user_schema.dump(new_user))
3.1.2 用户登录
接口路径: POST /api/user/login
python
@user_bp.route('/login', methods=['POST'])
def login():
data = request.json
username = data.get('username')
password = data.get('password')
user = User.query.filter_by(username=username).first()
if not user or not check_password_hash(user.password, password):
return make_response(code=1, message='用户或密码错误')
return make_response(code=0, message='登录成功',
data=user_schema.dump(user))

3.2 YOLO目标检测模块
3.2.1 图片检测
接口路径: POST /api/yolo/detect_image
功能说明:
- 接收前端上传的图片文件
- 使用YOLOv8模型进行目标检测
- 在图片上绘制边界框和类别标签
- 返回检测结果和带框图片
后端实现代码:
python
# app/routes/yolo_route.py
@yolo_bp.route('/detect_image', methods=['POST'])
def detect_image():
# 1. 获取用户ID
user_id = request.form.get('user_id')
# 2. 文件校验
if 'file' not in request.files:
return make_response(code=1, message='No file part')
file = request.files['file']
ALLOWED_EXTENSIONS = {'png', 'jpg', 'jpeg', 'bmp'}
# 3. 保存原始图片
original_filename = f"{uuid.uuid4().hex}.{ext}"
original_path = os.path.join(UPLOAD_FOLDER, original_filename)
file.save(original_path)
# 4. 创建Task记录
new_task = Task(
task_type='image',
source_url=original_path,
user_id=user_id,
status='completed'
)
db.session.add(new_task)
db.session.flush()
# 5. 加载模型并检测
model = get_yolo_model()
img = cv2.imread(original_path)
results = model(img)
annotated_img = results[0].plot()
# 6. 保存结果图
result_filename = f"result_{new_task.id}.jpg"
result_path = os.path.join(UPLOAD_FOLDER, result_filename)
cv2.imwrite(result_path, annotated_img)
# 7. 写入Detection表
boxes = results[0].boxes
detections = []
for box in boxes:
x1, y1, x2, y2 = map(int, box.xyxy[0].tolist())
cls_id = int(box.cls.item())
conf = float(box.conf.item())
class_name = results[0].names[cls_id]
detection = Detection(
task_id=new_task.id,
frame_index=0,
object_class=class_name,
confidence=conf,
bbox_x1=x1, bbox_y1=y1, bbox_x2=x2, bbox_y2=y2
)
db.session.add(detection)
detections.append({
"object_class": class_name,
"confidence": round(conf, 4),
"bbox": [x1, y1, x2, y2]
})
new_task.result_url = result_filename
db.session.commit()
return make_response(code=0, data={
"task_id": new_task.id,
"image_url": f"/api/user/upload/{result_filename}",
"detections": detections
})


3.2.2 视频流检测(实时预览)
接口路径: GET /api/yolo/stream_detection/<task_id>
功能说明: 使用MJPEG流式传输,每3帧处理一次,实时返回检测结果
python
# app/routes/yolo_route.py
@yolo_bp.route('/stream_detection/<task_id>', methods=['GET'])
def stream_detection(task_id):
filepath = os.path.join(UPLOAD_FOLDER, task_id)
def generate_frames():
cap = cv2.VideoCapture(filepath)
model = get_yolo_model()
frame_count = 0
while cap.isOpened():
ret, frame = cap.read()
if not ret:
break
# 每3帧处理一次
if frame_count % 3 == 0:
results = model(frame, verbose=False)
annotated_frame = results[0].plot()
# 编码为JPEG
_, buffer = cv2.imencode('.jpg', annotated_frame,
[cv2.IMWRITE_JPEG_QUALITY, 70])
img_bytes = buffer.tobytes()
yield (b'--frame\r\n'
b'Content-Type: image/jpeg\r\n\r\n' + img_bytes + b'\r\n')
frame_count += 1
cap.release()
return Response(
generate_frames(),
mimetype='multipart/x-mixed-replace; boundary=frame'
)
3.2.3 异步视频任务处理
使用RQ任务队列实现异步处理:
python
# app/worker.py
def process_task(task_id):
"""异步处理视频检测任务"""
app = create_app()
with app.app_context():
task = Task.query.get(task_id)
task.status = 'processing'
task.started_at = db.func.now()
db.session.commit()
model = get_yolo_model()
cap = cv2.VideoCapture(task.source_url)
# 创建输出视频
output_filename = f"output_{task_id}.mp4"
output_path = os.path.join(app.config['UPLOAD_FOLDER'], output_filename)
out = cv2.VideoWriter(output_path, fourcc, fps, (width, height))
frame_idx = 0
while cap.isOpened():
ret, frame = cap.read()
if not ret:
break
# 每10帧处理一次
if frame_idx % 10 == 0:
results = model(frame)
annotated_frame = results[0].plot()
# 保存检测结果到数据库
boxes = results[0].boxes
for box in boxes:
detection = Detection(
task_id=task_id,
frame_index=frame_idx,
object_class=class_name,
confidence=conf,
bbox_x1=x1, bbox_y1=y1, bbox_x2=x2, bbox_y2=y2
)
db.session.add(detection)
db.session.commit()
else:
annotated_frame = frame
out.write(annotated_frame)
frame_idx += 1
cap.release()
out.release()
task.status = 'completed'
task.result_url = output_filename
task.finished_at = db.func.now()
db.session.commit()



3.2.4 前端实时检测页面
vue
<!-- yolo-vue/src/views/YoloDemo.vue -->
<template>
<div class="yolo-demo-container">
<el-card class="yolo-card">
<div slot="header" class="header-section">
<span class="header-title">YOLO 实时检测</span>
</div>
<div class="demo-content">
<!-- 上传区域 -->
<div class="upload-section">
<el-upload
ref="uploadRef"
:auto-upload="false"
:show-file-list="false"
:on-change="handleFileChange"
accept="video/mp4,video/avi,video/mov,video/mkv"
drag
>
<i class="el-icon-upload"></i>
<div class="el-upload__text">将视频拖到此处或点击上传</div>
</el-upload>
<div class="action-buttons">
<el-button type="primary" @click="startDetection"
:disabled="!selectedFile || isStreaming">
开始检测
</el-button>
<el-button @click="togglePause" :disabled="!isStreaming">
{{ isPaused ? '继续' : '暂停' }}
</el-button>
<el-button @click="stopStream" :disabled="!isStreaming">
停止
</el-button>
</div>
</div>
<!-- 结果显示区域 -->
<div class="result-section">
<div v-if="!streamUrl && !pausedFrame" class="video-placeholder">
<i class="el-icon-video-camera"></i>
<p>检测结果将在此显示</p>
</div>
<div v-else-if="isPaused && pausedFrame" class="paused-container">
<img :src="pausedFrame" class="detection-stream"/>
<div class="paused-overlay">已暂停</div>
</div>
<img v-else ref="streamImage" :src="streamUrl"
class="detection-stream" @load="captureFrame"/>
</div>
</div>
</el-card>
</div>
</template>
<script>
import { upload_video, getStreamUrl } from '@/api/yolo'
export default {
data() {
return {
selectedFile: null,
streamUrl: '',
isStreaming: false,
isPaused: false,
pausedFrame: null
}
},
methods: {
async startDetection() {
const formData = new FormData()
formData.append('file', this.selectedFile)
const res = await upload_video(formData)
if (res.data.code === 0) {
this.currentTaskId = res.data.data.task_id
this.streamUrl = getStreamUrl(this.currentTaskId)
this.isStreaming = true
}
},
togglePause() {
this.isPaused = !this.isPaused
if (this.isPaused) {
const imgEl = this.$refs.streamImage
if (imgEl && imgEl.src) this.pausedFrame = imgEl.src
this.streamUrl = ''
} else {
this.pausedFrame = null
this.streamUrl = getStreamUrl(this.currentTaskId) + '&t=' + Date.now()
}
},
stopStream() {
this.streamUrl = ''
this.isStreaming = false
this.isPaused = false
this.pausedFrame = null
}
}
}
</script>

3.3 任务管理模块
3.3.1 任务提交
python
# app/routes/yolo_route.py
@yolo_bp.route('/submit_task', methods=['POST'])
def submit_task():
task_type = request.form.get('task_type')
user_id = request.form.get('user_id')
file = request.files.get('file')
# 保存文件
filename = f"{uuid.uuid4().hex}.mp4"
filepath = os.path.join(UPLOAD_FOLDER, filename)
file.save(filepath)
# 创建任务
new_task = Task(
task_type=task_type,
source_url=filepath,
user_id=user_id,
status='pending'
)
db.session.add(new_task)
db.session.commit()
# 入队异步处理
q.enqueue('app.worker.process_task', new_task.id, job_timeout='10m')
return make_response(code=0, data={'task_id': new_task.id})
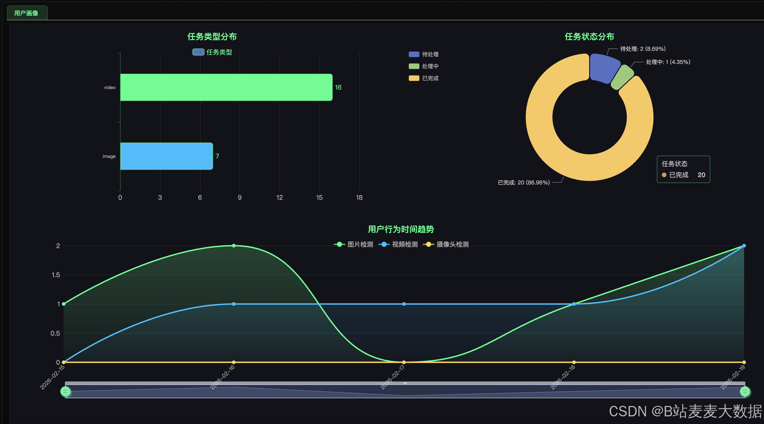
3.5 数据统计模块
3.5.1 任务类型统计(柱状图)
python
# app/routes/chart_route.py
@chart_bp.route('/getC1', methods=['GET'])
def getC1():
user_id = request.args.get('user_id', type=int)
query = db.session.query(
Task.task_type,
func.count(Task.id).label('count')
)
if user_id is not None:
query = query.filter(Task.user_id == user_id)
result = query.group_by(Task.task_type).all()
data = [{'name': item[0], 'value': item[1]} for item in result]
return make_response(code=0, data=data)
3.5.2 任务状态统计(饼图)
python
@chart_bp.route('/getC2', methods=['GET'])
def getC2():
user_id = request.args.get('user_id', type=int)
query = db.session.query(
Task.status,
func.count(Task.id).label('count')
)
if user_id is not None:
query = query.filter(Task.user_id == user_id)
result = query.group_by(Task.status).all()
total = sum(item[1] for item in result)
data = []
for status, count in result:
pct = round((count / total) * 100, 2) if total > 0 else 0
data.append({
'name': status,
'value': count,
'percentage': pct
})
return make_response(code=0, data=data)

3.6 系统监控模块
3.6.1 后台系统负载记录
python
# app/__init__.py
def record_system_load(app):
with app.app_context():
while True:
from app.models import SystemLoad
from app.tasks import q
load = SystemLoad(
cpu_percent=psutil.cpu_percent(),
memory_percent=psutil.virtual_memory().percent,
queue_length=len(q)
)
db.session.add(load)
db.session.commit()
time.sleep(360) # 每6分钟记录一次
# 启动后台线程
Thread(target=record_system_load, args=(app, ), daemon=True).start()


四、关键技术亮点
4.1 异步任务处理
使用Redis Queue (RQ)实现任务队列,将耗时的视频检测任务异步处理,提升用户体验。
4.2 流式响应
使用SSE (Server-Sent Events)实现大模型流式输出,实时显示AI生成内容。
4.3 MJPEG视频流
使用multipart/x-mixed-replace实现实时视频流推送,无需WebSocket。
4.4 模型缓存
在Worker启动时全局加载YOLOv8模型,避免重复加载,提升处理效率。
4.5 暗色主题UI
统一的暗色主题设计,配合霓虹绿配色,符合科技感视觉风格。
五、部署说明
5.1 环境要求
- Python 3.8+
- Node.js 16+
- MySQL 8.0+
- Redis 6.0+
5.2 后端部署
bash
# 1. 进入后端目录
cd yolo-flask
# 2. 安装依赖
pip install -r requirements.txt
# 3. 配置环境变量
cp .env.example .env
# 编辑 .env 填入数据库、Redis等配置
# 4. 启动Redis
redis-server
# 5. 启动RQ Worker
rq worker
# 6. 启动Flask服务
python run.py
5.3 前端部署
bash
# 1. 进入前端目录
cd yolo-vue
# 2. 安装依赖
npm install
# 3. 启动开发服务器
npm run serve
# 或构建生产版本
npm run build
5.4 端口说明
| 服务 | 端口 |
|---|---|
| Flask API | 8080 |
| Vue.js | 8081 |
| MySQL | 3306 |
| Redis | 6379 |
六、总结
本文详细介绍了基于YOLOv8的实时目标检测与追踪系统的完整实现,涵盖了用户管理、YOLO目标检测、任务队列管理、大模型对话、数据统计和系统监控等核心功能。系统采用前后端分离架构,结合Redis队列实现异步任务处理,通过MJPEG流和SSE实现实时视频流和流式响应,为用户提供了一个功能完善、性能优异的AI检测平台。
源码获取 :联系麦麦大数据获取
欢迎关注B站:麦麦大数据