
今天,越来越多的人在网上搜索东西时使用 AI 聊天机器人,而不是"谷歌一下"。超过 30% 的 Z 世代和千禧一代用户现在更喜欢使用 ChatGPT、Gemini、Perplexity 和 Google AI 概览等 AI 工具进行研究 和决策,而不是传统的搜索引擎。
这不是典型的 SEO。人们称之为生成引擎优化,或简称为 GEO。
GEO 是构建在线内容结构,使其能够被 AI 驱动的搜索引擎发现、引用和推荐的过程。与推动网站点击的传统 SEO 不同,GEO 专注于对话式 AI 答案中的品牌可见性和权威性。
所以,......显然对 AI 搜索能力有需求。
现在的问题是:如何做到?
一种方法是通过 Wellows 这样的平台。在本指南中,我们将深入了解这个平台的工作原理。
1、AI 可见性差距(以 Sudowrite 为例)
Sudowrite 是最受欢迎的 AI 写作工具之一。它经常在创意写作社区、AI 工具汇总、产品讨论等地方被提及。
当有人问 ChatGPT 或 Google AI 模式:
"最好的 AI 写作工具是什么?"
作为 GEO 专家,你需要考虑的前几个问题是:
- Sudowrite 是否被引用?
- 还是被总结但没有归属?
- 更糟的是------被竞争对手取代?
这是大多数创始人或营销人员不检查的部分。我们经常假设:"如果我的工具很有名,AI 会提到它。"
但 AI 引擎不仅仅是根据流行度来提及工具。它们根据检索信号、第三方引用、结构化引用或来源重复来提及工具。所以,你需要的是一个可以看到实际性能和数据的平台。
在本文的其余部分,我将使用 Wellows 来分析 Sudowrite 的 AI 搜索可见性。
2、添加 Sudowrite------接下来发生了什么
在将 Sudowrite 的域名输入 Wellows 后,我被要求做的第一件事是选择竞争对手。一旦我选择了竞争对手,它就生成了一个结构化的话题列表。
对于 Sudowrite,我看到了以下类别:
- 情节发展
- 故事大纲
- 创意写作工具
- 对话写作
- 角色创作
每个主题下是一系列 AI 风格的问题。这些问题就像有人会输入 ChatGPT 的真实提示。
以下是"情节发展"主题下的问题示例:
- "这些 AI 情节工具如何避免让每个故事感觉相同?"
- "如果我的 AI 合作作者能想出比我更好的情节转折点,这是否奇怪?"
- "使用 AI 来构思情节的作家最佳论坛"
- "对于复杂故事,付费 AI 情节生成器真的比免费的吗?"
- "开始免费试用 AI Story Outliner 来修复我混乱的第二幕。"

点击继续,Wellows 开始分析 Sudowrite 在所有这些方面的表现。
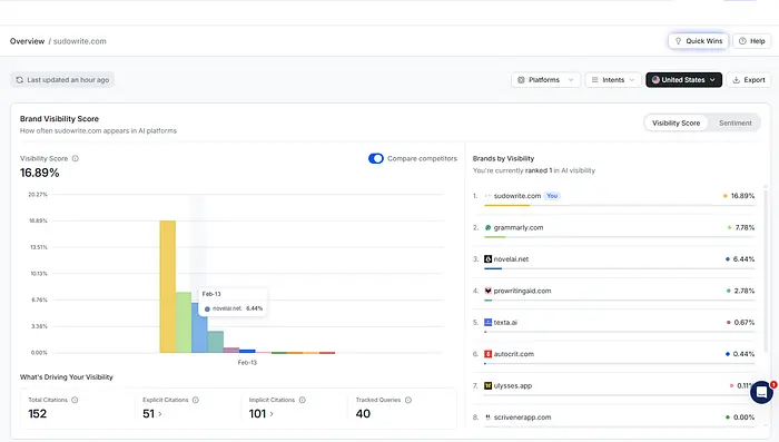
3、理解可见性数据的实际含义
查询处理完成后,我被重定向到主仪表板。Sudowrite 的可见性分数为 16.89%。

这个百分比代表 Sudowrite 在跟踪的 AI 查询中相对于竞争对手出现的频率。如果 Sudowrite 是 16.89%,另一个工具是 7%,这意味着 Sudowrite 在测试的查询集中被引用得更频繁。
这根据工具在跟踪提示中出现的频率对它们进行排名。
例如:
- sudowrite.com --- 16.89%
- grammarly.com --- 7.78%
- novelai.net --- 6.44%
- prowritingaid.com --- 2.78%
这告诉我们谁主导了 AI 答案层,谁在追赶,谁几乎不出现在 AI 搜索结果中。
还有情感分析,它告诉我 Sudowrite 是如何被引用的。结果显示:
- 95.05% 积极
- 4.95% 中性
- 0% 负面
这意味着当 AI 引擎提到 Sudowrite 时,它们普遍持积极态度。高可见性配负面情感将是另一个故事。
4、找出 Sudowrite 缺失的地方
在仪表板上,你可以看到一个名为"机会"的部分。这个页面给你一个机会列表,可以写内容并与出版商联系,以获得更多隐式和显式引用。

让我们谈谈隐式和显式机会。
将隐式机会 视为第三方页面------如博客、评论网站或论坛------这些页面积极引用你的竞争对手,但没有提到 Sudowrite。一个很好的例子可能是像 helpingwritersbecomeauthors.com 这样的域名。
这里的问题是 AI 引擎会抓取这些页面来形成答案;如果这些页面提到竞争对手但跳过你,就会创建一个显著的可见性差距,在 AI 眼中你实际上是看不见的。
为了确认这一点,你可以使用验证功能。它作为影响力的证明,向你显示正在讨论的具体是哪个竞争对手、背景,以及哪些 AI 查询触发了那个特定的页面。它确认该页面正在塑造 AI 答案,并指出 Sudowrite 在那个叙述中缺失。

一旦你确定了这些差距,"Connect for Mention"工具就会将洞察转化为行动。它不是手动寻找联系信息,而是提供经过验证的编辑邮箱和预写的模板。这让你可以立即联系以获取收录或比较更新,有效地将理论的 AI 可见性策略转化为切实的外联。
另一方面,显式机会直接关注 AI 模型生成的答案。不是寻找第三方提及,而是识别特定查询------比如"小说最佳 AI 工具"------AI 在其响应中明确命名了竞争对手,但遗漏了 Sudowrite。它有效地超越了标准关键词排名,进入引用映射,向你展示 AI 特别青睐哪些竞争对手以及这些查询背后的用户意图。

为了弥合这一差距,该平台提供了"创建内容"功能,有两种不同的方法。你可以选择"即时内容生成"以获得快速、完全自动化的草稿,或者选择"基于洞察构建"。
后者是一条更具战略性的路线,使用 LLM 优化信号和社交讨论数据来帮助你理解为什么竞争对手被引用,确保你的新内容专门为捕获那个 AI 可见性而设计。
所以现在工作流程是这样的:
- 识别引用差距
- 决定:外联(隐式)还是内容(显式)
- 选择速度(即时)还是策略(基于洞察构建)
- 发布
- 随时间跟踪可见性
在这一点上,我们不再是猜测,而是对真实的 AI 引用数据做出反应。
5、竞争洞察:Sudowrite 实际站在哪里
查看了机会后,我向下滚动到一个名为"竞争洞察"的部分。这是平台从"可见性跟踪"转变为更具战略性的时候。

有两个部分脱颖而出:
- **竞争对手引用量:**AI 系统引用每个品牌的次数。在这种情况下,Sudowrite 目前以 152 次引用领先。
- **按主题划分的品牌与竞争对手:**不是总引用量,而是按主题集群细分。如果 Sudowrite 在"类型灵活性"方面很强,但在"情节发展"方面很弱,这告诉我什么样的内容或外联可能提高在那里的可见性。
6、为什么这很重要?
在使用这个工具之前,通常的心理模型很简单:更多内容 → 更多可见性。
在 GEO 中,主题权威影响引用频率,可见性跟踪成为一门策略。
如果 AI 经常为"故事质量"引用竞争对手,但很少引用 Sudowrite,那是主题主导。现在像 Wellows 这样的平台可以让你直观地看到所有这些信息。
7、跨 LLM 的品牌可见性
向下滚动,你会看到一张可能是整个仪表板中最重要的表格。

它还按平台细分可见性------Gemini、Google AI 模式、Google AI 概览、ChatGPT 和 Perplexity------为 Sudowrite 和每个竞争对手在每个 LLM 上提供细粒度的可见性百分比。
这允许细微的比较;你可能发现 Sudowrite 在 Perplexity 和 Google AI 模式中占主导地位,但在 Gemini 中略逊一筹,而像 NovelAI 这样的竞争对手可能在 ChatGPT 中有稳固地位。
这种区分至关重要,因为 LLM 生态系统并不相同。每个模型权重和呈现品牌的方式不同,意味着可见性本质上是分散的。这张表格暴露了这种分散,将指标从单一、整体的 SEO 分数转变为特定平台的权威,帮助你将策略定制到最重要的地方。
8、热门引用查询
这部分超越抽象的可见性指标,向你展示推动 Sudowrite 引用的确切用户问题------比如"AI 情节工具如何避免让每个故事感觉相同?"

它按主题、意图和可见性分数细分每个查询,证明你正在为复杂的用户需求排名,而不仅仅是静态关键词。
你可以点击特定查询查看完整的引用深度。它显示具体是哪个 LLM(如 Gemini 或 Google AI 概览)引用了你、使用的特定来源页面以及你的排名位置。
例如,你可以看到某个博客文章在 AI 概览中为你获得了排名第一的位置,同时识别出哪些竞争来源------如 Reddit 帖子或大学文章------被引用但没有提到你。这消除了猜测,用精确的、引用级别的归属取代了它。
9、可见性是静态数据。趋势是策略
虽然知道你被引用在哪里很有用,但理解你是在 gaining 还是 losing ground 是做出真正决策的地方。
性能历史允许你通过比较日期范围、监控引用增长和发现查询级移动来跟踪这些转变。

这帮助你在问题累积之前检测下降,将 AI 可见性从简单的快照转变为动态、变化的图形------因为在 AI 搜索中,你的轨迹往往比你当前的位置更重要。
10、为什么这改变了我对内容的思考方式
这从根本上改变了我对内容的思考方式。之前,目标只是发布一篇帖子,希望它在 Google 上有排名或获得反向链接。现在,关键问题是该页面是否被 LLM 引用------而且不仅仅是普遍地,而是在哪些具体问题上,在哪些平台上,与哪些竞争对手竞争。
如果我可以看到某个关键词如"Sudowrite"在"对话写作"中占主导地位,但在"情节发展"中看不见,而且我知道哪些查询正在推动那些引用,我就不再需要猜测下一步创建什么。数据决定了路线图。
11、获得更好 AI 引用的内容策略
为了推动真正的增长,你需要扩展到教育性的漏斗顶部内容。AI 模型青睐"背景设置者"------解释更广泛概念如"AI vs 人类讲故事"或"避免通用情节"的来源------而不仅仅是产品页面。
通过围绕这些基础性争论构建结构化的主题集群,你可以获取竞争对手目前持有的总体权威。
战术上,最聪明的做法是加倍关注那些已经赢得引用的页面。从头开始不是办法,用更深入的解释和更好的模式优化那些现有资产以复合它们的成功。
你还应该将每个 AI 平台视为独特的渠道------为 Google 测试数据密集型格式,为 ChatGPT 做比较------同时在不影响你目前高情感分数的情况下积极扩大引用量。