Mars-Admin 企业级管理系统
🔥 开箱即用的企业级全栈管理系统 🔥
一套基于 Spring Boot 3 + Vue 3 + UniApp 的现代化企业管理平台,采用前后端分离架构,提供完整的权限管理、用户管理、移动端支持等功能,是中小企业快速开发的理想选择。
🌐 在线预览 | 📱 移动端预览 | 📖 API文档 | 📚 使用文档
体验账号 : admin | 密码 : 123456
✨ 项目特色
- 🎯 全栈解决方案:后端API + Web管理端 + 移动端小程序,三端统一
- 🚀 技术前沿:基于Spring Boot 3 + Vue 3 + UniApp最新技术栈
- 🎨 现代化UI:Web端基于Ant Design Vue 4,移动端采用毛玻璃设计风格
- 🔐 安全可靠:Sa-Token权限认证,Redis会话管理,完善的RBAC权限模型
- 📊 SQL监控:彩色SQL日志,性能监控,慢SQL检测,实时监控系统
- 🛠️ 开发友好:代码规范,注释完整,易于二次开发
- 📱 多端支持:支持微信小程序、H5、App等多平台部署
- 🎪 任务调度:集成Snail-Job分布式任务调度平台
🏗️ 系统架构
整体架构
Mars-Admin 企业级管理系统
├── mars-admin/ # 后端API服务 (Spring Boot 3)
├── mars-admin-ui/ # Web管理端 (Vue 3 + Ant Design Vue)
├── mars-admin-uniapp/ # 移动端小程序 (UniApp)
├── mars-admin-web/ # 静态Web页面
├── snail-job/ # 分布式任务调度平台
├── docs/ # 项目文档
└── upload/ # 文件上传目录
技术架构图
┌─────────────────┐ ┌─────────────────┐ ┌─────────────────┐
│ 移动端 UniApp │ │ Web管理端 │ │ 静态Web页面 │
│ │ │ (Vue 3) │ │ │
│ • 微信小程序 │ │ • Ant Design │ │ • 企业官网 │
│ • 支付宝小程序 │ │ • TypeScript │ │ • 产品展示 │
│ • H5/App │ │ • Vite + UnoCSS │ │ • 在线体验 │
└─────────────────┘ └─────────────────┘ └─────────────────┘
│ │ │
└───────────────────────┼───────────────────────┘
│
┌─────────────────┐
│ 后端API服务 │
│ (Spring Boot 3) │
│ │
│ • RESTful API │
│ • Sa-Token认证 │
│ • MyBatis-Flex │
│ • Redis缓存 │
└─────────────────┘
│
┌─────────────────┐
│ 数据存储层 │
│ │
│ • MySQL 8.0+ │
│ • Redis 7.0+ │
│ • 文件存储 │
└─────────────────┘
🎯 功能模块
🖥️ Web管理端功能
🔐 权限管理
- 用户管理:用户增删改查、密码重置、状态管理、部门分配
- 角色管理:角色权限分配、数据权限控制、角色继承
- 菜单管理:动态菜单、权限控制、图标管理、路由配置
- 部门管理:树形结构、层级管理、负责人设置
- 岗位管理:岗位信息维护、权限关联
🛠️ 系统管理
- 参数配置:系统参数动态配置、环境变量管理
- 字典管理:数据字典维护、分类管理
- 操作日志:用户操作记录、审计追踪
- 登录日志:登录信息记录、安全监控
- SQL监控:实时SQL监控、性能分析、慢SQL检测
📊 监控中心
- 系统监控:CPU、内存、磁盘使用情况
- 缓存监控:Redis缓存状态、命中率统计
- 在线用户:当前在线用户管理、强制下线
- 服务监控:接口调用统计、响应时间分析
📁 文件管理
- 文件上传:支持多种文件格式上传
- 存储配置:本地存储、云存储配置
- 文件预览:图片、文档在线预览
- 批量操作:文件批量上传、删除
📱 移动端功能 (UniApp)
🏠 首页模块
- 数据看板:企业关键数据统计展示
- 轮播展示:企业文化、通知公告轮播
- 快捷入口:常用功能快速访问(考勤、请假、报销等)
- 公司公告:重要通知、政策发布
- 工作动态:实时工作状态更新
👥 组织架构
- 部门树:树形组织架构展示,支持展开收起
- 员工信息:员工详细信息查看、联系方式
- 搜索功能:部门、员工快速搜索定位
- 通讯录:一键拨打电话、发起聊天
📬 消息中心
- 消息分类:系统消息、工作消息、审批消息、通知消息
- 未读提醒:红点提醒、数量显示
- 优先级标签:重要、紧急、普通消息标识
- 批量操作:全部已读、批量删除、消息搜索
👤 个人中心
- 个人信息:头像、基本信息展示和编辑
- 数据统计:个人工作数据、绩效展示
- 功能菜单:个人设置、消息通知、帮助中心
- 系统设置:主题切换、语言设置、退出登录
🎪 任务调度 (Snail-Job)
📋 任务管理
- 任务创建:支持多种任务类型创建
- 任务调度:Cron表达式、固定频率调度
- 任务监控:执行状态、成功率统计
- 任务重试:失败自动重试、重试策略配置
📊 监控告警
- 执行监控:实时任务执行状态监控
- 性能分析:任务执行时间、资源消耗分析
- 告警通知:任务失败、超时告警
- 日志查看:详细执行日志、错误追踪
🛠️ 技术栈
后端技术栈
| 技术 | 版本 | 说明 |
|---|---|---|
| Spring Boot | 3.0.5 | 应用框架 |
| Java | 17 | 开发语言 |
| MyBatis-Flex | 1.10.9 | ORM框架 |
| Sa-Token | 1.38.0 | 权限认证 |
| MySQL | 8.x | 数据库 |
| Redis | 7.x | 缓存数据库 |
| Knife4j | 4.4.0 | API文档 |
| FastJSON2 | 2.0.43 | JSON处理 |
| HikariCP | - | 数据库连接池 |
| Druid | 1.2.23 | 数据源监控 |
| Hutool | 5.8.20 | Java工具库 |
| Snail-Job | 1.5.0 | 分布式任务调度 |
前端技术栈
| 技术 | 版本 | 说明 |
|---|---|---|
| Vue | 3.5.13 | 前端框架 |
| TypeScript | 5.7.3 | 开发语言 |
| Vite | 6.1.0 | 构建工具 |
| Ant Design Vue | 4.2.6 | UI组件库 |
| Pinia | 3.0.0 | 状态管理 |
| Vue Router | 4.5.0 | 路由管理 |
| UnoCSS | 65.4.3 | 原子化CSS |
| ECharts | 5.6.0 | 图表库 |
移动端技术栈
| 技术 | 版本 | 说明 |
|---|---|---|
| UniApp | 2.0 | 跨平台框架 |
| Vue.js | 2.x | 前端框架 |
| CSS3 | - | 样式语言 |
| JavaScript | ES6+ | 开发语言 |
| 毛玻璃设计 | - | 现代化UI风格 |
📦 项目结构
mars-admin/
├── mars-admin/ # 后端API服务
│ ├── src/main/java/com/mars/admin/
│ │ ├── controller/ # 控制器层
│ │ │ ├── AuthController.java # 认证控制器
│ │ │ ├── SysUserController.java # 用户管理
│ │ │ ├── SysRoleController.java # 角色管理
│ │ │ ├── SysMenuController.java # 菜单管理
│ │ │ ├── SysDeptController.java # 部门管理
│ │ │ ├── SysConfigController.java # 参数配置
│ │ │ ├── SysDictController.java # 字典管理
│ │ │ ├── SqlLogController.java # SQL监控
│ │ │ ├── FileUploadController.java # 文件上传
│ │ │ └── SysMonitorController.java # 系统监控
│ │ ├── service/ # 服务层
│ │ ├── mapper/ # 数据访问层
│ │ ├── entity/ # 实体类
│ │ ├── framework/ # 框架配置
│ │ │ ├── config/ # 配置类
│ │ │ ├── filter/ # 过滤器
│ │ │ ├── listener/ # 监听器
│ │ │ └── util/ # 工具类
│ │ └── common/ # 公共模块
│ ├── src/main/resources/
│ │ ├── mapper/ # MyBatis映射文件
│ │ ├── application.yml # 主配置文件
│ │ └── application-dev.yml # 开发环境配置
│ └── doc/mars_admin.sql # 数据库脚本
├── mars-admin-ui/ # Web管理端
│ ├── src/
│ │ ├── views/ # 页面组件
│ │ │ ├── manage/ # 管理页面
│ │ │ │ ├── user/ # 用户管理
│ │ │ │ ├── role/ # 角色管理
│ │ │ │ ├── menu/ # 菜单管理
│ │ │ │ ├── dept/ # 部门管理
│ │ │ │ ├── dict/ # 字典管理
│ │ │ │ └── config/ # 参数配置
│ │ │ ├── home/ # 首页
│ │ │ └── _builtin/ # 内置页面
│ │ ├── components/ # 公共组件
│ │ ├── layouts/ # 布局组件
│ │ ├── router/ # 路由配置
│ │ ├── store/ # 状态管理
│ │ ├── service/ # API服务
│ │ └── utils/ # 工具函数
│ └── packages/ # 自定义包
├── mars-admin-uniapp/ # 移动端小程序
│ ├── pages/ # 页面文件
│ │ ├── index/ # 首页
│ │ ├── organization/ # 组织架构
│ │ ├── message/ # 消息中心
│ │ └── profile/ # 个人中心
│ ├── static/ # 静态资源
│ │ ├── css/common.css # 全局样式
│ │ └── images/ # 图片资源
│ ├── utils/ # 工具函数
│ │ ├── request.js # 网络请求
│ │ └── common.js # 通用工具
│ ├── App.vue # 应用入口
│ ├── pages.json # 页面配置
│ └── manifest.json # 应用配置
├── mars-admin-web/ # 静态Web页面
│ ├── index.html # 企业官网
│ ├── nginx.conf # Nginx配置
│ └── image/ # 静态图片
├── snail-job/ # 分布式任务调度
│ ├── snail-job-server/ # 调度服务端
│ ├── snail-job-client/ # 客户端SDK
│ ├── snail-job-admin/ # 管理界面
│ └── doc/ # 相关文档
├── docs/ # 项目文档
│ ├── guide/ # 使用指南
│ ├── features/ # 功能介绍
│ ├── advanced/ # 高级特性
│ └── backend/ # 后端文档
└── upload/ # 文件上传目录
🚀 快速开始
环境要求
- Java: 17+
- Node.js: 18.12.0+
- MySQL: 8.0+
- Redis: 7.0+
- Maven: 3.6+
- pnpm: 8.7.0+
- HBuilderX: 3.0+ (移动端开发)
🔧 后端启动
-
克隆项目
git clone https://github.com/your-username/mars-admin.git
cd mars-admin -
数据库配置
创建数据库
CREATE DATABASE mars_admin CHARACTER SET utf8mb4 COLLATE utf8mb4_unicode_ci;
导入数据
mysql -u root -p mars_admin < mars-admin/doc/mars_admin.sql
-
修改配置
mars-admin/src/main/resources/application-dev.yml
spring:
datasource:
url: jdbc:mysql://localhost:3306/mars_admin?serverTimezone=Asia/Shanghai&useUnicode=true&characterEncoding=utf8&zeroDateTimeBehavior=convertToNull&useSSL=true&allowPublicKeyRetrieval=true
username: root
password: your_password
data:
redis:
host: localhost
port: 6379
password: your_redis_password
Maven构建失败是因为找到了两个可能的主类:com.mars.admin.MarsAdminApplication和com.mars.admin.framework.anno.Main。
执行mvn命令之前,先得设置下
mainClass------
xml
<!-- Spring Boot 打包插件 -->
<plugin>
<groupId>org.springframework.boot</groupId>
<artifactId>spring-boot-maven-plugin</artifactId>
<configuration>
<excludes>
<exclude>
<groupId>org.projectlombok</groupId>
<artifactId>lombok</artifactId>
</exclude>
</excludes>
<mainClass>com.mars.admin.MarsAdminApplication</mainClass>
</configuration>
</plugin>
-
启动后端
cd mars-admin
mvn clean install
mvn spring-boot:run -
访问API文档
🖥️ Web管理端启动
-
安装依赖
cd mars-admin-ui
pnpm install -
启动开发服务器
pnpm dev
-
访问管理端
📱 移动端启动
-
使用HBuilderX打开项目
- 打开HBuilderX
- 文件 -> 打开目录 -> 选择
mars-admin-uniapp文件夹
-
配置后端接口
// mars-admin-uniapp/utils/request.js
const config = {
baseURL: 'http://localhost:8080', // 修改为你的后端API地址
timeout: 10000
} -
运行项目
- 点击HBuilderX顶部菜单 "运行" -> "运行到小程序模拟器" -> "微信开发者工具"
🎪 任务调度启动
-
启动Snail-Job服务
cd snail-job
mvn clean install
java -jar snail-job-server/target/snail-job-server.jar -
访问调度管理界面
默认账号
用户名: admin
密码: 123456
🌐 在线体验
生产环境地址
- 🖥️ Web管理端 : https://web.marsadmin.cn/
- 📱 移动端演示 : https://web.marsadmin.cn/
- 📖 API接口文档 : https://web.marsadmin.cn/doc.html
- 🎪 任务调度平台 : https://web.marsadmin.cn/snail-job
体验账号
管理员账号: admin
登录密码: 123456
功能预览
| 功能模块 | 预览地址 | 说明 |
|---|---|---|
| 用户管理 | 用户列表 | 用户增删改查、权限分配 |
| 角色管理 | 角色列表 | 角色权限管理 |
| 菜单管理 | 菜单列表 | 动态菜单配置 |
| 部门管理 | 部门列表 | 组织架构管理 |
| SQL监控 | SQL日志 | 实时SQL监控 |
| 系统监控 | 系统状态 | 服务器状态监控 |
| │ │ │ ├── AuthController.java # 认证控制器 | ||
| │ │ │ ├── SysUserController.java # 用户管理 | ||
| │ │ │ ├── SysRoleController.java # 角色管理 | ||
| │ │ │ ├── SysMenuController.java # 菜单管理 | ||
| │ │ │ ├── SysDeptController.java # 部门管理 | ||
| │ │ │ ├── SysConfigController.java # 参数配置 | ||
| │ │ │ ├── SysDictController.java # 字典管理 | ||
| │ │ │ ├── SqlLogController.java # SQL监控 | ||
| │ │ │ ├── FileUploadController.java # 文件上传 | ||
| │ │ │ └── SysMonitorController.java # 系统监控 | ||
| │ │ ├── service/ # 服务层 | ||
| │ │ ├── mapper/ # 数据访问层 | ||
| │ │ ├── entity/ # 实体类 | ||
| │ │ ├── framework/ # 框架配置 | ||
| │ │ │ ├── config/ # 配置类 | ||
| │ │ │ ├── filter/ # 过滤器 | ||
| │ │ │ ├── listener/ # 监听器 | ||
| │ │ │ └── util/ # 工具类 | ||
| │ │ └── common/ # 公共模块 | ||
| │ ├── src/main/resources/ | ||
| │ │ ├── mapper/ # MyBatis映射文件 | ||
| │ │ ├── application.yml # 主配置文件 | ||
| │ │ └── application-dev.yml # 开发环境配置 | ||
| │ └── doc/mars_admin.sql # 数据库脚本 | ||
| ├── mars-admin-ui/ # Web管理端 | ||
| │ ├── src/ | ||
| │ │ ├── views/ # 页面组件 | ||
| │ │ │ ├── manage/ # 管理页面 | ||
| │ │ │ │ ├── user/ # 用户管理 | ||
| │ │ │ │ ├── role/ # 角色管理 | ||
| │ │ │ │ ├── menu/ # 菜单管理 | ||
| │ │ │ │ ├── dept/ # 部门管理 | ||
| │ │ │ │ ├── dict/ # 字典管理 | ||
| │ │ │ │ └── config/ # 参数配置 | ||
| │ │ │ ├── home/ # 首页 | ||
| │ │ │ └── _builtin/ # 内置页面 | ||
| │ │ ├── components/ # 公共组件 | ||
| │ │ ├── layouts/ # 布局组件 | ||
| │ │ ├── router/ # 路由配置 | ||
| │ │ ├── store/ # 状态管理 | ||
| │ │ ├── service/ # API服务 | ||
| │ │ └── utils/ # 工具函数 | ||
| │ └── packages/ # 自定义包 | ||
| ├── mars-admin-uniapp/ # 移动端小程序 | ||
| │ ├── pages/ # 页面文件 | ||
| │ │ ├── index/ # 首页 | ||
| │ │ ├── organization/ # 组织架构 | ||
| │ │ ├── message/ # 消息中心 | ||
| │ │ └── profile/ # 个人中心 | ||
| │ ├── static/ # 静态资源 | ||
| │ │ ├── css/common.css # 全局样式 | ||
| │ │ └── images/ # 图片资源 | ||
| │ ├── utils/ # 工具函数 | ||
| │ │ ├── request.js # 网络请求 | ||
| │ │ └── common.js # 通用工具 | ||
| │ ├── App.vue # 应用入口 | ||
| │ ├── pages.json # 页面配置 | ||
| │ └── manifest.json # 应用配置 | ||
| ├── mars-admin-web/ # 静态Web页面 | ||
| │ ├── index.html # 企业官网 | ||
| │ ├── nginx.conf # Nginx配置 | ||
| │ └── image/ # 静态图片 | ||
| ├── snail-job/ # 分布式任务调度 | ||
| │ ├── snail-job-server/ # 调度服务端 | ||
| │ ├── snail-job-client/ # 客户端SDK | ||
| │ ├── snail-job-admin/ # 管理界面 | ||
| │ └── doc/ # 相关文档 | ||
| ├── docs/ # 项目文档 | ||
| │ ├── guide/ # 使用指南 | ||
| │ ├── features/ # 功能介绍 | ||
| │ ├── advanced/ # 高级特性 | ||
| │ └── backend/ # 后端文档 | ||
| └── upload/ # 文件上传目录 |
## 🚀 快速开始
### 环境要求
- **Java**: 17+
- **Node.js**: 18.12.0+
- **MySQL**: 8.0+
- **Redis**: 7.0+
- **Maven**: 3.6+
- **pnpm**: 8.7.0+
- **HBuilderX**: 3.0+ (移动端开发)
### 🔧 后端启动
1. **克隆项目**
```bash
git clone https://github.com/your-username/mars-admin.git
cd mars-admin
-
数据库配置
创建数据库
CREATE DATABASE mars_admin CHARACTER SET utf8mb4 COLLATE utf8mb4_unicode_ci;
导入数据
mysql -u root -p mars_admin < mars-admin/doc/mars_admin.sql
-
修改配置
mars-admin/src/main/resources/application-dev.yml
spring:
datasource:
url: jdbc:mysql://localhost:3306/mars_admin?serverTimezone=Asia/Shanghai&useUnicode=true&characterEncoding=utf8&zeroDateTimeBehavior=convertToNull&useSSL=true&allowPublicKeyRetrieval=true
username: root
password: your_password
data:
redis:
host: localhost
port: 6379
password: your_redis_password -
启动后端
cd mars-admin
mvn clean install
mvn spring-boot:run -
访问API文档
🖥️ Web管理端启动
-
安装依赖
cd mars-admin-ui
pnpm install -
启动开发服务器
pnpm dev
-
访问管理端
📱 移动端启动
-
使用HBuilderX打开项目
- 打开HBuilderX
- 文件 -> 打开目录 -> 选择
mars-admin-uniapp文件夹
-
配置后端接口
// mars-admin-uniapp/utils/request.js
const config = {
baseURL: 'http://localhost:8080', // 修改为你的后端API地址
timeout: 10000
} -
运行项目
- 点击HBuilderX顶部菜单 "运行" -> "运行到小程序模拟器" -> "微信开发者工具"
🎪 任务调度启动
-
启动Snail-Job服务
cd snail-job
mvn clean install
java -jar snail-job-server/target/snail-job-server.jar -
访问调度管理界面
默认账号
用户名: admin
密码: 123456
🌐 在线体验
生产环境地址
- 🖥️ Web管理端 : https://web.marsadmin.cn/
- 📱 移动端演示 : https://web.marsadmin.cn/
- 📖 API接口文档 : https://web.marsadmin.cn/doc.html
- 🎪 任务调度平台 : https://web.marsadmin.cn/snail-job
体验账号
管理员账号: admin
登录密码: 123456
功能预览
| 功能模块 | 预览地址 | 说明 |
|---|---|---|
| 用户管理 | 用户列表 | 用户增删改查、权限分配 |
| 角色管理 | 角色列表 | 角色权限管理 |
| 菜单管理 | 菜单列表 | 动态菜单配置 |
| 部门管理 | 部门列表 | 组织架构管理 |
| SQL监控 | SQL日志 | 实时SQL监控 |
| 系统监控 | 系统状态 | 服务器状态监控 |
🎨 界面展示
Web管理端界面
| 登录页面 | 首页仪表板 |
|---|---|
![]() |
![]() |
| 用户管理 | 角色管理 |
|---|---|
![]() |
![]() |
| SQL监控 | 系统监控 |
|---|---|
![]() |
![]() |
移动端界面
| 首页 | 组织架构 | 消息中心 | 个人中心 |
|---|---|---|---|
![]() |
![]() |
![]() |
![]() |
🔧 开发指南
后端开发
1. 新增模块
// 1. 创建实体类
@Data
@Table(value = "your_table", onInsert = EntityChangeListener.class, onUpdate = EntityChangeListener.class)
public class YourEntity extends BaseEntity {
@Id(keyType = KeyType.Auto)
private Long id;
// 其他字段...
}
// 2. 创建Mapper接口
public interface YourMapper extends BaseMapper<YourEntity> {
// 自定义方法...
}
// 3. 创建Service
@Service
public class YourService {
@Autowired
private YourMapper yourMapper;
// 业务方法...
}
// 4. 创建Controller
@RestController
@RequestMapping("/your-module")
public class YourController {
@Autowired
private YourService yourService;
// 接口方法...
}
2. 权限控制
// 方法级权限控制
@SaCheckPermission("system:user:list")
@GetMapping("/list")
public Result<List<User>> list() {
// 方法实现...
}
// 角色权限控制
@SaCheckRole("admin")
@PostMapping("/save")
public Result<Void> save(@RequestBody User user) {
// 方法实现...
}
3. SQL监控使用
系统内置了彩色SQL日志监控,自动记录SQL执行情况:
- ✅ 正常执行(<500ms)- 绿色显示
- ⚠️ 性能提醒(500-1000ms)- 黄色显示
- 🐌 慢SQL警告(>1000ms)- 红色显示
访问 /sql-log/recent 查看最近SQL执行记录。
前端开发
1. 新增页面
<!-- src/views/your-module/index.vue -->
<template>
<div class="your-module">
<a-card title="模块标题">
<!-- 页面内容 -->
</a-card>
</div>
</template>
<script setup lang="ts">
import { ref, onMounted } from 'vue';
import { fetchYourData } from '@/service/api/your-module';
// 页面逻辑
const dataList = ref([]);
onMounted(() => {
loadData();
});
const loadData = async () => {
const { data } = await fetchYourData();
dataList.value = data;
};
</script>
2. API调用
// src/service/api/your-module.ts
import { request } from '@sa/axios';
export function fetchYourData() {
return request.get<YourData[]>('/your-module/list');
}
export function saveYourData(data: YourData) {
return request.post('/your-module/save', data);
}
移动端开发
1. 新增页面
<!-- pages/your-page/your-page.vue -->
<template>
<view class="container">
<view class="header">
<text class="title">页面标题</text>
</view>
<view class="content">
<!-- 页面内容 -->
</view>
</view>
</template>
<script>
export default {
data() {
return {
// 页面数据
};
},
onLoad() {
// 页面加载
},
methods: {
// 页面方法
}
};
</script>
<style>
.container {
padding: 20rpx;
}
</style>
2. 页面配置
// pages.json
{
"pages": [
{
"path": "pages/your-page/your-page",
"style": {
"navigationBarTitleText": "页面标题"
}
}
]
}
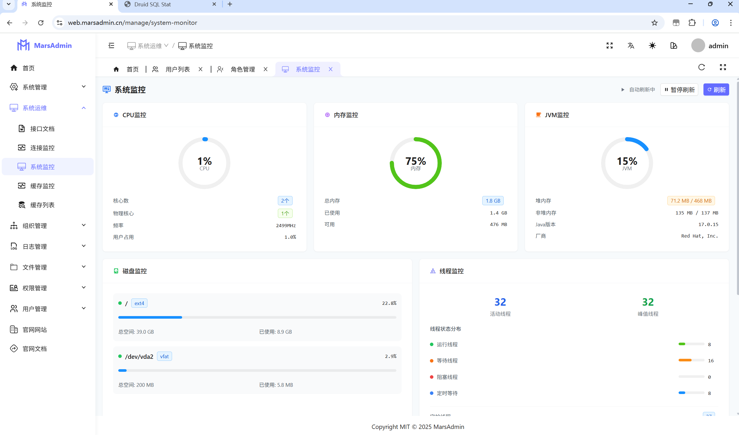
📊 系统监控
SQL监控面板
- 实时监控 : 访问
/sql-log/recent查看SQL执行日志 - 性能分析: 自动标识慢SQL,提供优化建议
- 统计报表: SQL执行次数、平均耗时统计
系统监控
- 服务器状态: CPU、内存、磁盘使用情况
- JVM监控: 堆内存、非堆内存、GC情况
- 数据库连接: 连接池状态、活跃连接数
缓存监控
- Redis状态: 连接状态、内存使用、命中率
- 缓存统计: 键值数量、过期策略、持久化状态
🔒 安全特性
认证机制
- Sa-Token: 轻量级权限认证框架
- Redis存储: Token存储,支持分布式
- 密码加密: BCrypt加密存储
- 登录限制: 支持单点登录控制
- 会话管理: 自动续期、强制下线
权限控制
- RBAC模型: 用户-角色-权限三层模型
- 数据权限: 支持部门数据权限控制
- 接口权限: 注解式权限控制
- 菜单权限: 动态菜单权限
- 按钮权限: 细粒度按钮权限控制
安全防护
- XSS防护: 输入输出过滤
- CSRF防护: Token验证
- SQL注入: 参数化查询
- 接口限流: 防止恶意请求
- 操作审计: 完整的操作日志记录
📈 性能优化
后端优化
- 连接池: HikariCP高性能连接池
- 缓存策略: Redis缓存热点数据
- SQL优化: MyBatis-Flex高性能ORM
- 异步处理: 异步日志记录
- 数据库索引: 合理的索引设计
- 分页查询: 高效的分页实现
前端优化
- 懒加载: 路由和组件懒加载
- Tree Shaking: Vite自动优化
- CDN加速: 第三方库CDN加速
- 缓存策略: 浏览器缓存优化
- 代码分割: 按需加载
- 图片优化: WebP格式、懒加载
移动端优化
- 图片懒加载: 优化图片加载性能
- 请求缓存: 减少重复网络请求
- 代码分割: 按需加载页面组件
- 资源压缩: 压缩图片和代码
- 本地缓存: 合理使用本地存储
🐛 常见问题
启动相关
Q: 后端启动失败怎么办? A:
- 检查Java版本是否为17+
- 检查MySQL和Redis是否正常运行
- 检查配置文件中的数据库连接信息
- 查看启动日志,定位具体错误
Q: 前端启动失败怎么办? A:
- 检查Node.js版本是否为18.12.0+
- 清除缓存:
rm -rf node_modules pnpm-lock.yaml && pnpm install - 检查网络连接,确保能正常下载依赖
- 查看控制台错误信息
权限相关
Q: 登录后看不到菜单怎么办? A:
- 检查用户是否分配了正确的角色
- 检查角色是否分配了相应的菜单权限
- 检查菜单状态是否为"显示"
- 清除浏览器缓存,重新登录
Q: 接口返回403权限不足? A:
- 检查Token是否过期,重新登录
- 检查用户角色是否有接口访问权限
- 检查Sa-Token配置是否正确
- 查看后端日志,确认权限检查逻辑
移动端相关
Q: 小程序无法连接后端接口? A:
- 检查小程序是否配置了正确的服务器域名
- 确保后端接口支持HTTPS(生产环境)
- 检查跨域配置是否正确
- 确认网络请求配置中的baseURL
Q: 小程序页面显示异常? A:
- 检查页面路径配置是否正确
- 确认页面在pages.json中已注册
- 检查样式兼容性问题
- 查看开发者工具控制台错误信息
部署相关
Q: 生产环境部署注意事项? A:
- 修改数据库连接为生产环境配置
- 配置Redis连接信息
- 设置正确的文件上传路径
- 配置Nginx反向代理
- 开启HTTPS证书
- 设置防火墙规则









