1. 系统概述
在当今软件研发团队管理中,绩效考核是人力资源管理的重要环节,如何构建一个高效、灵活、可扩展的绩效考核系统成为企业数字化转型的关键。本文将介绍基于FastAPI和Vue3开发的企业级绩效考核系统,该系统支持多维度指标数据采集、Excel批量导入、动态映射配置、绩效指标量化看板等功能,为企业提供全方位的绩效考核管理解决方案。



2. 技术栈选择
2.1 后端技术
-
FastAPI:现代化、高性能的异步Web框架,提供自动API文档生成
-
SQLAlchemy 2.0:强大的ORM库,支持异步操作
-
MySQL:稳定可靠的关系型数据库
-
Pydantic v2:数据验证和序列化库
-
pandas:数据处理和Excel解析
-
JWT:无状态认证机制
2.2 前端技术
-
Vue 3:现代化前端框架,支持组合式API
-
TypeScript:类型安全的JavaScript超集
-
Chart.js:数据可视化图表库
-
Element Plus:企业级UI组件库
-
Axios:HTTP客户端
3. 系统架构设计
3.1 数据架构
系统采用三层数据架构设计,确保数据的一致性和可维护性:
-
配置层:存储指标分值配置、Excel映射关系等配置信息
-
业务层:存储Excel上传记录、绩效评估结果等业务数据
-
数据层:存储各指标明细表的原始数据
3.2 应用架构
系统采用经典的分层架构:
-
控制器层:接收HTTP请求,参数验证,调用服务层,返回响应
-
服务层:业务逻辑处理,事务管理,跨模块协调,复杂计算
-
数据层:数据库操作封装,查询构建,数据转换
-
模型层:数据库表结构定义,字段类型约束,关系映射
3.3 插件化设计
系统采用插件化架构,所有功能模块都以插件形式实现,便于扩展和维护:
-
插件自动发现和注册
-
模块化管理,按功能组织代码
-
支持多层级嵌套结构
-
路由自动映射
4. 核心功能实现
4.1 Excel批量导入
Excel批量导入是系统的核心功能之一,支持:
-
Excel文件上传和保存
-
动态解析Excel数据
-
批量插入到多个指标表
-
解析状态跟踪和错误信息记录
关键实现:
class YurdmcPaExcelUploadRecordService:
@classmethod
async def create_yurdmc_pa_excel_upload_record_service(
cls, auth: AuthSchema, data: YurdmcPaExcelUploadRecordCreateSchema
) -> dict:
async with auth.db:
# 1. 保存文件
file_path = await ExcelUtil.save_upload_file(data.file_name)
# 2. 创建上传记录
upload_data = {
"file_name": data.file_name.filename,
"file_path": file_path,
"assessment_period": data.assessment_period,
"data_date": data.data_date,
"parse_status": "0", # 待解析
}
upload_record = await upload_crud.create(data=upload_data)
# 3. 读取映射配置
mappings = await mapping_crud.get_all_active_mappings()
table_mappings = cls._group_mappings_by_table(mappings)
# 4. 解析并插入数据
common_fields = {
"assessment_period": data.assessment_period,
"data_date": data.data_date,
}
for table_name, config in table_mappings.items():
parser = DynamicExcelParser(
file_path=file_path,
mappings=config['mappings'],
common_fields=common_fields,
start_row=config['start_row'],
)
parsed_data = parser.parse()
if parsed_data:
crud_class = cls._get_crud_class(table_name)
if crud_class:
kpi_crud = crud_class(auth)
for item in parsed_data:
try:
async with auth.db.begin_nested():
await kpi_crud.create(data=item)
except Exception as e:
# 错误处理...
# 5. 更新状态
await upload_crud.update(upload_record, data={"parse_status": "2"})
return {"id": upload_record.id}
4.2 绩效分值计算引擎
绩效分值计算引擎是系统的核心组件,支持:
-
多种评分规则:乘法规则、条件规则、分段规则、复合规则
-
动态规则解析和执行
-
分值汇总和排名计算
-
绩效结果生成
关键实现:
class PerformanceScoreCalculator:
"""绩效分值计算引擎"""
def __init__(self, auth: AuthSchema):
self.auth = auth
self.score_config = {} # 分值配置缓存
async def calculate_score(self, indicator_code: str, employee_data: dict) -> Decimal:
"""
计算员工绩效分值
参数:
- indicator_code: 指标编码(如 C10101)
- employee_data: 员工考核数据
返回:
- Decimal: 计算后的分值
"""
# 获取指标配置
score_config = await self._get_score_config(indicator_code)
if not score_config:
return Decimal('0.00')
# 解析评分规则
rule = score_config.sub_indicator_rule
# 执行规则计算
score = await self._execute_rule(rule, employee_data, score_config)
return score
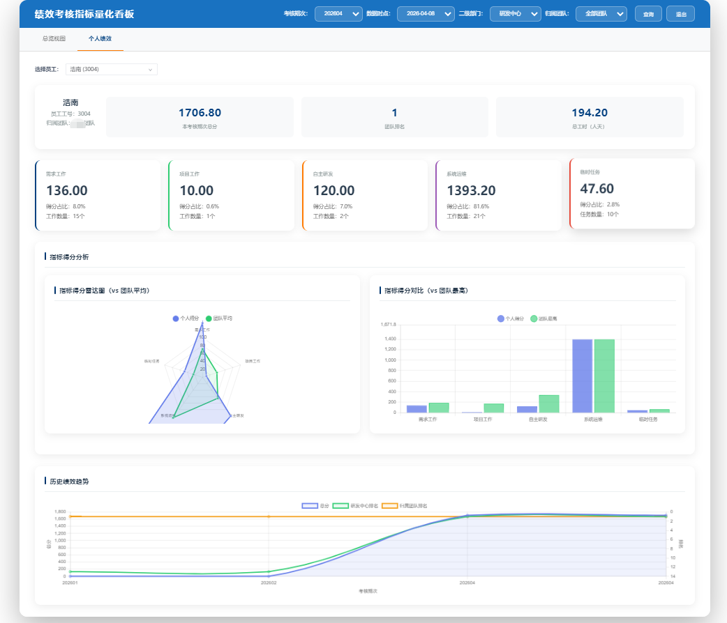
4.3 绩效指标量化看板
绩效指标量化看板是系统的核心展示模块,支持:
-
总览视图:考核周期人数、最高分、平均分、自研工作量等统计卡片
-
团队指标横向对比
-
指标分类得分占比
-
指标使用率(次数)TOP10
-
临时任务得分情况
-
个人绩效视图:工作类型卡片、指标明细弹窗
-
历史绩效趋势
前端实现:
<template>
<div class="dashboard-container">
<!-- 筛选器 -->
<el-form :inline="true" class="filter-form">
<el-form-item label="考核期次">
<el-select v-model="selectedAssessmentPeriod" placeholder="请选择考核期次">
<el-option
v-for="period in assessmentPeriods"
:key="period"
:label="period"
:value="period"
/>
</el-select>
</el-form-item>
<el-form-item label="数据时点">
<el-date-picker
v-model="selectedDataTimepoint"
type="date"
placeholder="选择数据时点"
/>
</el-form-item>
<el-form-item>
<el-button type="primary" @click="queryData">查询</el-button>
</el-form-item>
</el-form>
<!-- 统计卡片 -->
<div class="stats-cards">
<div class="stat-card">
<div class="stat-title">考核周期人数</div>
<div class="stat-value">{{ staffCount }}</div>
</div>
<div class="stat-card">
<div class="stat-title">最高分</div>
<div class="stat-value">{{ highestScore }}</div>
</div>
<div class="stat-card">
<div class="stat-title">平均分</div>
<div class="stat-value">{{ averageScore }}</div>
</div>
<div class="stat-card">
<div class="stat-title">自研工作量</div>
<div class="stat-value">{{ workloadDays }}</div>
</div>
</div>
<!-- 图表区域 -->
<div class="charts-container">
<div class="chart-item">
<div class="chart-title">团队指标横向对比</div>
<canvas ref="teamComparisonChart"></canvas>
</div>
<div class="chart-item">
<div class="chart-title">指标分类得分占比</div>
<canvas ref="categoryScoreChart"></canvas>
</div>
<div class="chart-item">
<div class="chart-title">指标使用率TOP10</div>
<canvas ref="indicatorUsageChart"></canvas>
</div>
<div class="chart-item">
<div class="chart-title">临时任务得分情况</div>
<canvas ref="taskScoreChart"></canvas>
</div>
</div>
</div>
</template>
<script setup lang="ts">
import { ref, onMounted, watch } from 'vue';
import Chart from 'chart.js/auto';
import YurdmcPaPerformanceDashboardAPI from '@/api/module_gencode/yurdmc_pa_performance_dashboard';
// 响应式数据
const selectedAssessmentPeriod = ref('');
const selectedDataTimepoint = ref('');
const staffCount = ref(0);
const highestScore = ref(0);
const averageScore = ref(0);
const workloadDays = ref(0);
const assessmentPeriods = ref([]);
// 图表引用
const teamComparisonChart = ref<HTMLCanvasElement>();
const categoryScoreChart = ref<HTMLCanvasElement>();
const indicatorUsageChart = ref<HTMLCanvasElement>();
const taskScoreChart = ref<HTMLCanvasElement>();
// 初始化数据
const initData = async () => {
try {
// 获取考核期次
const periodsResponse = await YurdmcPaPerformanceDashboardAPI.getAssessmentPeriods();
if (periodsResponse.data.code === 0) {
assessmentPeriods.value = periodsResponse.data.data;
if (assessmentPeriods.value.length > 0) {
selectedAssessmentPeriod.value = assessmentPeriods.value[0];
}
}
} catch (error) {
console.error('初始化数据失败:', error);
}
};
// 查询数据
const queryData = async () => {
if (!selectedAssessmentPeriod.value || !selectedDataTimepoint.value) {
return;
}
try {
// 获取统计数据
const staffCountResponse = await YurdmcPaPerformanceDashboardAPI.getAssessmentPeriodStaffCount(
selectedAssessmentPeriod.value,
selectedDataTimepoint.value
);
if (staffCountResponse.data.code === 0) {
staffCount.value = staffCountResponse.data.data;
}
// 获取最高分
const highestScoreResponse = await YurdmcPaPerformanceDashboardAPI.getHighestScore(
selectedAssessmentPeriod.value,
selectedDataTimepoint.value
);
if (highestScoreResponse.data.code === 0) {
highestScore.value = highestScoreResponse.data.data;
}
// 获取平均分
const averageScoreResponse = await YurdmcPaPerformanceDashboardAPI.getAverageScore(
selectedAssessmentPeriod.value,
selectedDataTimepoint.value
);
if (averageScoreResponse.data.code === 0) {
averageScore.value = averageScoreResponse.data.data;
}
// 获取自研工作量
const workloadDaysResponse = await YurdmcPaPerformanceDashboardAPI.getSelfDevWorkloadDays(
selectedAssessmentPeriod.value,
selectedDataTimepoint.value
);
if (workloadDaysResponse.data.code === 0) {
workloadDays.value = workloadDaysResponse.data.data;
}
// 更新图表
updateCharts();
} catch (error) {
console.error('查询数据失败:', error);
}
};
// 更新图表
const updateCharts = async () => {
// 团队指标横向对比
const teamComparisonResponse = await YurdmcPaPerformanceDashboardAPI.getTeamIndicatorComparison(
selectedAssessmentPeriod.value,
selectedDataTimepoint.value
);
if (teamComparisonResponse.data.code === 0) {
const data = teamComparisonResponse.data.data;
// 绘制图表...
}
// 其他图表更新...
};
// 生命周期
onMounted(() => {
initData();
});
// 监听选择变化
watch(selectedDataTimepoint, () => {
if (selectedAssessmentPeriod.value && selectedDataTimepoint.value) {
queryData();
}
});
</script>
5. 系统特色
5.1 动态Excel解析器
系统实现了动态Excel解析器,支持:
-
基于配置的Excel列与数据库字段映射
-
自动识别和处理不同结构的Excel文件
-
批量数据插入和错误处理
-
解析状态跟踪
5.2 智能评分规则引擎
系统实现了智能评分规则引擎,支持:
-
多种评分规则类型
-
动态规则解析和执行
-
复杂计算逻辑处理
-
规则版本管理
5.3 多维度数据可视化
系统实现了多维度数据可视化,支持:
-
统计卡片展示关键指标
-
多种图表类型:柱状图、饼图、折线图等
-
交互式筛选和数据钻取
-
响应式布局,适配不同设备
5.4 插件化架构
系统采用插件化架构,支持:
-
自动插件发现和注册
-
模块化管理和扩展
-
热插拔功能模块
-
统一的插件开发规范
6. 部署与开发
6.1 环境要求
-
后端:Python 3.10+, MySQL 8.0+, Redis 7.0+
-
前端:Node.js 20.0+, Vue 3.3+
6.2 部署方式
系统支持多种部署方式:
-
开发环境:本地运行
-
后端:
python main.py run --env=dev -
前端:
pnpm run dev
-
-
生产环境:Docker部署
-
一键部署:
./deploy.sh -
查看日志:
./deploy.sh logs -
停止服务:
./deploy.sh stop -
重启服务:
./deploy.sh restart
-
6.3 开发流程
系统提供了完整的开发流程:
-
需求分析:明确功能需求和业务逻辑
-
数据库设计:设计数据库表结构
-
业务逻辑开发:完善业务逻辑和接口
-
前端开发:开发前端页面和交互
-
测试:进行单元测试和集成测试
-
部署:部署到生产环境
7. 应用场景
7.1 企业绩效考核
-
多维度指标评估
-
实时绩效数据监控
-
历史绩效趋势分析
-
团队和个人绩效对比
7.2 人力资源管理
-
员工绩效档案管理
-
绩效结果与薪酬挂钩
-
人才发展规划
-
培训需求分析
7.3 管理层决策支持
-
部门绩效分析
-
团队能力评估
-
资源分配优化
-
战略目标制定
8. 总结与展望
本文介绍了基于FastAPI和Vue3开发的企业级绩效考核系统,该系统具有以下特点:
-
技术先进性:采用现代化技术栈,支持异步处理和类型安全
-
功能完整性:涵盖绩效考核的全流程,从数据采集到结果分析
-
架构灵活性:插件化设计,便于扩展和维护
-
用户体验:直观的数据可视化和交互设计
-
部署便捷性:支持多种部署方式,适应不同场景
未来,系统可以进一步完善:
-
AI辅助评估:引入机器学习算法,辅助绩效评估和预测
-
移动应用:开发移动端应用,支持随时随地查看绩效数据
-
更多数据源:集成更多外部系统,自动获取绩效相关数据
-
智能分析:提供更深入的数据分析和洞察
通过本文的介绍,相信读者对企业级绩效考核系统的设计和实现有了更深入的了解,希望能够为类似系统的开发提供参考和借鉴。