
一、发现问题
近期 OOM 故障频发,一周内发生了 3 次。
但每次pod重启后,应用又一切正常;上个版本有代码发布的同学,排查了一遍新增代码,没找到可疑之处。
主要现象如下:
- 群里告警:Grafana 告警,Full GC 次数5分钟内超2次
- 群里告警:nacos、grpc 等中间件心跳连接超时
- 集群中对应服务:重启次数新增

text
Grafana 告警
Alertname: HK-5分钟内GC次数大于2次
状态: 告警❌
内容: HK最近10分钟内的FullGC过多,当前值: 75.5,环境:prod,实例:10.20.56.36
应用: xxxx
时间: 2025-10-13 19:48:51
详情: 告警详情
来源: Grafana 地址
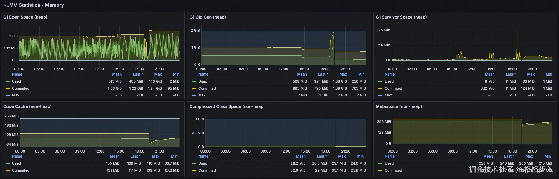
查看 Grafana 中 JVM 问题: 
可为什么会导致重启?
看看得:JVM 内部 OOM → 应用假死(线程卡死或频繁 Full GC)→ 健康检查失败 → K8s 重启 Pod
Tips:另外一种 kill
OOM Killed Pod:Kubernetes 节点的 Linux 内核 OOM Killer 杀掉了 Pod 进程(可能是 JVM 进程),通常是容器的内存限制被突破。
💀 排查此问题困难之处
既然知道是 OOM,那就找对应 OOM 生成 dump 文件,分析即可。
运维侧反馈来不及 dump 文件,就重启了,导致dump文件丢失。
最后,那我又是如何得到这个 dump 文件的?
既然运维侧不给力,那就只能靠平时多观察下这个应用的情况,一有怀疑情况就找对应运维同学。
恰好,被我抓到一次,直接坐到运维同学旁边,让其帮我上容器帮我 dump 一份数据。
二、定位问题
2.1 定位问题:dump 文件分析
生成 dump 文件:找运维同学操作,进入对应 pod 容器中,执行如下命令:
shell
# 1、找到对应 PID:
jps -l
# 2、执行,只想 dump 活跃的对象:
jcmd 12345 GC.heap_dump -all=false /tmp/heap_20240602.hprof
分析工具:使用的是 IDEA 自带的 Profiler
直接打开对应的 dump 文件,展示如下: 
可以看到 byte[] 和 byte[][] 数据是 MySQL 里的结果数据:

选择 byte[]:

图中的 GC Root: Java Frame 表示:
- 在 Java 的垃圾回收(GC)机制中,GC Root 是一组特殊的对象引用,它们作为起点,GC 会从这些对象开始遍历引用链,找出所有可达对象。可达的对象不会被回收。
- Java Frame 指的是某个线程的栈帧(方法调用栈)中的局部变量或参数引用了这个对象。
text
GC Root: Java Frame: com.mysql.cj.protocol.a.NativeProtocol.sendQueryPacket(NativeProtocol.java:951)
这段话意思是:
- 这个
byte[]对象是被某个线程的栈上的局部变量引用着。 - 具体是在
com.mysql.cj.protocol.a.NativeProtocol类的sendQueryPacket方法(第 951 行)中。 - 因为它在栈上被引用,所以 GC 无法回收它,直到这个方法执行结束并且栈帧被销毁。
找到一个具体的进入看下:

可以定位到某一个 SQL,并将这个 SQL 展示出来。
SQL
SELECT amount, currency FROM risk_message

所有的线索都指向这个 SQL 查询带出来大量的数据。
2.2 定位问题:具体代码
通过 SQL 可以缩小范围,所有涉及这个表的代码,主要是 2 个接口:
- 入账审核列表:getInboundList
- 汇总-入账成功金额:querySummary ------ BUG 点
代码如下:
java
List<RiskMessage> list = riskMessageRepo.lambdaQuery().select(RiskMessage::getAmount, RiskMessage::getCurrency)
.eq(StringUtils.isNotBlank(clientId), RiskMessage::getClientId, clientId)
.in(CollectionUtils.isNotEmpty(currencyList), RiskMessage::getCurrency, currencyList)
.ge(Objects.nonNull(orderStartTime), RiskMessage::getValueDate, orderStartTime)
.le(Objects.nonNull(orderEndTime), RiskMessage::getValueDate, orderEndTime)
.list();
这个功能主要汇总金额,但币种不同,得按照汇率换算出来,他这块实现步骤:
- 查询出所有符合条件的 <金额、币种> ------ 问题点
- 在内存本地聚合
- 根据汇率进行换算,得出 USD 币种的金额
问题就在查询这块,没兜住,直接查询出 百万条 记录,导致内存在接下来的 30分钟 逐渐被占满。
- 时间范围没生效:没有强制时间范围
- 按币种先汇总:币种只有百来个,返回也只有百来行
直接让 AI 帮我排查这 2 个接口是否有问题:
claude-4-sonnet 回答道:

AI 的回答,居然是没有问题;当再次指出问题时,AI 又站起来了。
三、小结
排查过程中发现的一些事:
- HTTP 请求调用时间长,不一定造成 OOM,但一定是有问题的。
- MySQL IN 数量能调节,可以 1w+
- 现阶段的AI编程,不能完全相信,会绕进一些BUG中,需要人工处理。
最后解决这个问题也比较简单:
- 强制选定范围
- 按照币种 SUM,返回行数最多百来行
常见 Full GC 触发原因:
| 触发原因 | 说明 | 典型特征 | 排查方法 |
|---|---|---|---|
| 老年代空间不足 | 大对象直接进入老年代,或晋升失败 | GC 日志显示 Allocation Failure,老年代使用率接近 100% |
查看 GC 日志中 Old Gen 使用率,分析对象生命周期 |
| 元空间(Metaspace)不足 | 类加载过多,动态生成类(如反射、CGLIB) | GC 日志显示 Metadata GC Threshold |
-XX:MaxMetaspaceSize 设置过小,或类加载泄漏 |
显式调用 System.gc() |
代码或第三方库调用 | GC 日志显示 System.gc() |
GC 日志会显示 System.gc() 触发 |
| 直接内存不足 | DirectByteBuffer / Netty 堆外内存耗尽 | 堆外内存不足时 JVM 会频繁 Full GC 尝试释放 Cleaner | -XX:MaxDirectMemorySize,用 jcmd VM.native_memory summary 查看 |
| 大对象分配失败 | 超过 PretenureSizeThreshold 直接进老年代 |
GC 日志显示 Promotion failed |
调整阈值或优化对象分配 |
| CMS/G1 的 remark 阶段失败 | 并发回收失败,退化为 Full GC | GC 日志显示 concurrent mode failure 或 to-space exhausted |
查看 GC 日志的 concurrent mode failure 或 to-space exhausted |