k8s环境规划:
podSubnet(pod 网段) 10.20.0.0/16
serviceSubnet(service 网段): 10.10.0.0/16
实验环境规划:
操作系统:Ubuntu 20.04.3
配置: 4G 内存/2核CPU/120G 硬盘
网络: NAT
| K8s集群角色 | ip | 主机名 | |
|---|---|---|---|
| 控制节点(master) | 192.168.121.100 | master | apiserver、controller-manager、scheduler、etcd、docker、node-exporter:v1.8.1 |
| 工作节点(node1) | 192.168.121.101 | node1 | kubelet、kube-proxy、docker、calico、coredns、node-exporter:v1.8.1、nginx:latest |
| 工作节点(node2) | 192.168.121.102 | node2 | kubelet、kube-proxy、docker、calico、coredns、node-exporter:v1.8.1、nginx:latest |
| 工作节点(node3) | 192.168.121.103 | node3 | kubelet、kube-proxy、docker、calico、coredns、node-exporter:v1.8.1、nginx:latest |
| 负载均衡(lb)主 | 192.168.121.104 | lb1 | keepalived:v2.0.19、nginx:1.28.0、node-exporter:v1.8.1 |
| 负载均衡(lb)备 | 192.168.121.105 | lb2 | keepalived:v2.0.19、nginx:1.28.0、node-exporter:v1.8.1 |
| 镜像仓库(harbor+NFS) | 192.168.121.106 | harbor | harbor:2.4.2、node-exporter:v1.8.1、nfs-kernel-server:1:1.3.4-2.5ubuntu3.7 |
| 统一访问入口(VIP) | 192.168.121.188 | - | https://www.test.com |
1 部署k8s集群
1.1 安装 kubelet kubeadm kubectl 1.20.6 每台服务器执行
bash
curl -fsSL https://mirrors.aliyun.com/kubernetes/apt/doc/apt-key.gpg | sudo apt-key add -
apt update
apt install -y --allow-downgrades --allow-change-held-packages kubelet=1.20.6-00 kubeadm=1.20.6-00 kubectl=1.20.6-00
1.2 kubeadm初始化k8s集群
把初始化 k8s 集群需要的离线镜像包上传到 集群机器上,手动解压:
bash
docker load -i k8simage-1-20-6.tar.gz
# kubeadm 初始化集群
kubeadm init --kubernetes-version=1.20.6 --apiserver-advertise-address=192.168.121.100 --image-repository registry.aliyuncs.com/google_containers --pod-network-cidr=10.20.0.0/16 --ignore-preflight-errors=SystemVerification
# 初始化成功后会有添加节点命令
kubeadm join 192.168.121.100:6443 --token e6p5bq.bqju9z9dqwj2ydvy \
--discovery-token-ca-cert-hash sha256:9b3750aedaed5c1c3f95f689ce41d7da1951f2bebba6e7974a53e0b20754a09d
1.3 配置管理权限
bash
#配置 kubectl 的配置文件 config,相当于对 kubectl 进行授权,这样 kubectl 命令可以使用这个证书对 k8s 集群进行管理
mkdir -p $HOME/.kube
sudo cp -i /etc/kubernetes/admin.conf $HOME/.kube/config
sudo chown $(id -u):$(id -g) $HOME/.kube/config
1.4 扩容工作节点
bash
# 在每一个工作节点输入
kubeadm join 192.168.121.100:6443 --token e6p5bq.bqju9z9dqwj2ydvy \
--discovery-token-ca-cert-hash sha256:9b3750aedaed5c1c3f95f689ce41d7da1951f2bebba6e7974a53e0b20754a09d
1.5 把roles变成work
bash
kubectl label node node1 node-role.kubernetes.io/work=work
1.6 安装kubernetes 网络组件-Calico
bash
[root@master1 ~]# kubectl apply -f calico.yaml
2 安装 k8s 可视化 UI 界面 dashboard
把安装 kubernetes-dashboard 需要的镜像上传到工作节点node1 、node2、node3,手动解压:
2.1 安装dashboard
bash
docker load -i dashboard_2_0_0.tar.gz
kubectl apply -f kubernetes-dashboard.yaml
2.2 修改svc成NodePort对外暴露端口
bash
#修改 service type 类型变成 NodePort
kubectl edit svc kubernetes-dashboard -n kubernetes-dashboard
root@master:~# kubectl get svc -n kubernetes-dashboard
NAME TYPE CLUSTER-IP EXTERNAL-IP PORT(S) AGE
dashboard-metrics-scraper ClusterIP 10.109.203.174 <none> 8000/TCP 6m14s
kubernetes-dashboard NodePort 10.107.8.70 <none> 443:31559/TCP 6m14s
浏览器访问地址https://192.168.121.102:31559
2.3 通过 token 令牌访问 dashboard
bash
# 通过 Token 登陆 dashboard
# 创建管理员 token,具有查看任何空间的权限,可以管理所有资源对象
kubectl create clusterrolebinding dashboard-cluster-admin --clusterrole=cluster-admin --serviceaccount=kubernetes-dashboard:kubernetes-dashboard
clusterrolebinding.rbac.authorization.k8s.io/dashboard-cluster-admin created
# 查看 kubernetes-dashboard 名称空间下的 secret
kubectl get secret -n kubernetes-dashboard
NAME TYPE DATA AGE
default-token-59g55 kubernetes.io/service-account-token 3 7m52s
kubernetes-dashboard-certs Opaque 0 7m52s
kubernetes-dashboard-csrf Opaque 1 7m52s
kubernetes-dashboard-key-holder Opaque 2 7m52s
kubernetes-dashboard-token-7865l kubernetes.io/service-account-token 3 7m52s
# 找到对应的带有 token 的 kubernetes-dashboard-token-ppc8c
kubectl describe secret kubernetes-dashboard-token-7865l -n kubernetes-dashboard
Name: kubernetes-dashboard-token-7865l
Namespace: kubernetes-dashboard
Labels: <none>
Annotations: kubernetes.io/service-account.name: kubernetes-dashboard
kubernetes.io/service-account.uid: c5675c08-6606-41c2-859d-e8e54d80710a
Type: kubernetes.io/service-account-token
Data
====
ca.crt: 1066 bytes
namespace: 20 bytes
token: eyJhbGciOiJSUzI1NiIsImtpZCI6IlkxdExiWm5Xdm0xX0F6emVwTEVTMkpQQy1pX2dTU25EUl91d0hZalpjWDAifQ.eyJpc3MiOiJrdWJlcm5ldGVzL3NlcnZpY2VhY2NvdW50Iiwia3ViZXJuZXRlcy5pby9zZXJ2aWNlYWNjb3VudC9uYW1lc3BhY2UiOiJrdWJlcm5ldGVzLWRhc2hib2FyZCIsImt1YmVybmV0ZXMuaW8vc2VydmljZWFjY291bnQvc2VjcmV0Lm5hbWUiOiJrdWJlcm5ldGVzLWRhc2hib2FyZC10b2tlbi03ODY1bCIsImt1YmVybmV0ZXMuaW8vc2VydmljZWFjY291bnQvc2VydmljZS1hY2NvdW50Lm5hbWUiOiJrdWJlcm5ldGVzLWRhc2hib2FyZCIsImt1YmVybmV0ZXMuaW8vc2VydmljZWFjY291bnQvc2VydmljZS1hY2NvdW50LnVpZCI6ImM1Njc1YzA4LTY2MDYtNDFjMi04NTlkLWU4ZTU0ZDgwNzEwYSIsInN1YiI6InN5c3RlbTpzZXJ2aWNlYWNjb3VudDprdWJlcm5ldGVzLWRhc2hib2FyZDprdWJlcm5ldGVzLWRhc2hib2FyZCJ9.ZPuldOtmERsqTRBPVADMXWJpC8CwDPdsbOYSfKT6SmXo2hAXU9EqBngGEQecXd2OlBo7UT-748AssQJtBYcIh0KwCz9dwruszuS-KHRqG89D-2wz1Sg_uRTBA445yJctlfclGJFQKbogFvAPCF31lYCi6yLYhNhbzoiIRV3ZtPowKox0yoBXcopLT6x8W-YReQRDuHHu51La33Lu2Xsd8tkYu_4JXlrmTkPxfznUuZ3SArZguww5rirY06V7pLKE54kOMgwQ_Z7bCb2PYbuvXAg2G_h7TgGQIaNuQm2mMEVb_0lspIVj9cRYm38Yn-yOwb_bFu_2YCQfzfiWmvUyww
# 将token 后面的值复制到浏览器token登录处即可登录
2.4 通过 kubeconfig 文件访问 dashboard
bash
cd /etc/kubernetes/pki/
# 创建cluster集群
kubectl config set-cluster kubernetes --certificate-authority=./ca.crt --server="https://192.168.121.100:6443" --embed-certs=true --kubeconfig=/root/dashboard-admin.conf
Cluster "kubernetes" set.
cat /root/dashboard-admin.conf
apiVersion: v1
clusters:
- cluster:
certificate-authority-data: LS0tLS1CRUdJTiBDRVJUSUZJQ0FURS0tLS0tCk1JSUM1ekNDQWMrZ0F3SUJBZ0lCQURBTkJna3Foa2lHOXcwQkFRc0ZBREFWTVJNd0VRWURWUVFERXdwcmRXSmwKY201bGRHVnpNQjRYRFRJMU1Ea3hNakE1TXpJeU0xb1hEVE0xTURreE1EQTVNekl5TTFvd0ZURVRNQkVHQTFVRQpBeE1LYTNWaVpYSnVaWFJsY3pDQ0FTSXdEUVlKS29aSWh2Y05BUUVCQlFBRGdnRVBBRENDQVFvQ2dnRUJBTVkvCjlSV2lQUHE4dlpLNkw2QjkzZGsrTm1GTDhIbnZYbk5ZSnBXVUVCNmMxZExrRlJIVVVndlJIT0FkZlE3S3lBLzgKazJBWmRpdFZicVhEOTRQMG94N0xaOWdEZjlibnNKMFVPbzduT211anQ5MUZOcHZ2bXUrb2UyR28yTjc0aXUyZgoxRjhZV1ZaSUJKOVpBVnlqWk5xaEt6RTBrMzh5K1RORGxPcHN6YkJxeExKQ0xpanliNmpCd3NqRElQUUpVVDQ3CnBUVWR2alFnQll1M3FhVWk4ZWFCNzFrN0YxT1BzTU1KWW1nemtoU2Z6TXhReFF1aFo5VnJJWnJiKytEY2NZVWUKaG5iNmNIVDJiWU01NWsvWWhnNkpySEluM2xLTkNyemVwM1lhZ0xNMjNMdGQ3eUxoQXNyb1NsRXdkc3puTlBJRAp3Slc4L3MzdmZXUUJYeVhycmxNQ0F3RUFBYU5DTUVBd0RnWURWUjBQQVFIL0JBUURBZ0trTUE4R0ExVWRFd0VCCi93UUZNQU1CQWY4d0hRWURWUjBPQkJZRUZPcEFyRWVnZE1WS2xlckZpVFdzbkFzY1ZHanlNQTBHQ1NxR1NJYjMKRFFFQkN3VUFBNElCQVFDb3FUMjlTRXBORFM0cjMvT3J2Z1ZKY1ozRmxVemJvNXJma05SeVhDelFqZVpiZFhqMgo2dVBoZ2thdi8yYWNkU1IvZHpCQWJOTlNRMTJkaEY4SmVKYitEb1ptYlpDcUdKU1lMN3REVHJZWmpYV0dTV2ZMCmhudXdJalhVMFMwVmI1dS9vYktFNkxyRDRLRys4NW9PaVpTb0NySzM3ck5KT281TVZyRjBQNmN4QUE5eS9tWEUKOTRObXVKWW1KeTIxc1RwcisxTUQ0UG9od09CM0dKMTF1UkltdkRHaEJqTHF3TThITGp4SHBFWWdpZmU3N2FjcgpobjdvSjdKTHUwRGdGdGdobnBDeG5jWDNnU1BZd08xREpQV2o0Rml0ckJiOFgyNnU0dEtORmVkMUxiblE2YzZnCnA0amlnVHh4eEpENnR1dE1SbUoycTRjd05CSWxVdUZ2UldjUQotLS0tLUVORCBDRVJUSUZJQ0FURS0tLS0tCg==
server: https://192.168.121.100:6443
name: kubernetes
contexts: null
current-context: ""
kind: Config
preferences: {}
users: null
# 创建credentials
# 创建 credentials 需要使用上面的 kubernetes-dashboard-token-7865l 对应的 token 信息
DEF_NS_ADMIN_TOKEN=$(kubectl get secret kubernetes-dashboard-token-7865l -n kubernetes-dashboard -o jsonpath={.data.token}|base64 -d)
kubectl config set-credentials dashboard-admin --token=$DEF_NS_ADMIN_TOKEN --kubeconfig=/root/dashboard-admin.conf
User "dashboard-admin" set.
cat /root/dashboard-admin.conf
apiVersion: v1
clusters:
- cluster:
certificate-authority-data: LS0tLS1CRUdJTiBDRVJUSUZJQ0FURS0tLS0tCk1JSUM1ekNDQWMrZ0F3SUJBZ0lCQURBTkJna3Foa2lHOXcwQkFRc0ZBREFWTVJNd0VRWURWUVFERXdwcmRXSmwKY201bGRHVnpNQjRYRFRJMU1Ea3hNakE1TXpJeU0xb1hEVE0xTURreE1EQTVNekl5TTFvd0ZURVRNQkVHQTFVRQpBeE1LYTNWaVpYSnVaWFJsY3pDQ0FTSXdEUVlKS29aSWh2Y05BUUVCQlFBRGdnRVBBRENDQVFvQ2dnRUJBTVkvCjlSV2lQUHE4dlpLNkw2QjkzZGsrTm1GTDhIbnZYbk5ZSnBXVUVCNmMxZExrRlJIVVVndlJIT0FkZlE3S3lBLzgKazJBWmRpdFZicVhEOTRQMG94N0xaOWdEZjlibnNKMFVPbzduT211anQ5MUZOcHZ2bXUrb2UyR28yTjc0aXUyZgoxRjhZV1ZaSUJKOVpBVnlqWk5xaEt6RTBrMzh5K1RORGxPcHN6YkJxeExKQ0xpanliNmpCd3NqRElQUUpVVDQ3CnBUVWR2alFnQll1M3FhVWk4ZWFCNzFrN0YxT1BzTU1KWW1nemtoU2Z6TXhReFF1aFo5VnJJWnJiKytEY2NZVWUKaG5iNmNIVDJiWU01NWsvWWhnNkpySEluM2xLTkNyemVwM1lhZ0xNMjNMdGQ3eUxoQXNyb1NsRXdkc3puTlBJRAp3Slc4L3MzdmZXUUJYeVhycmxNQ0F3RUFBYU5DTUVBd0RnWURWUjBQQVFIL0JBUURBZ0trTUE4R0ExVWRFd0VCCi93UUZNQU1CQWY4d0hRWURWUjBPQkJZRUZPcEFyRWVnZE1WS2xlckZpVFdzbkFzY1ZHanlNQTBHQ1NxR1NJYjMKRFFFQkN3VUFBNElCQVFDb3FUMjlTRXBORFM0cjMvT3J2Z1ZKY1ozRmxVemJvNXJma05SeVhDelFqZVpiZFhqMgo2dVBoZ2thdi8yYWNkU1IvZHpCQWJOTlNRMTJkaEY4SmVKYitEb1ptYlpDcUdKU1lMN3REVHJZWmpYV0dTV2ZMCmhudXdJalhVMFMwVmI1dS9vYktFNkxyRDRLRys4NW9PaVpTb0NySzM3ck5KT281TVZyRjBQNmN4QUE5eS9tWEUKOTRObXVKWW1KeTIxc1RwcisxTUQ0UG9od09CM0dKMTF1UkltdkRHaEJqTHF3TThITGp4SHBFWWdpZmU3N2FjcgpobjdvSjdKTHUwRGdGdGdobnBDeG5jWDNnU1BZd08xREpQV2o0Rml0ckJiOFgyNnU0dEtORmVkMUxiblE2YzZnCnA0amlnVHh4eEpENnR1dE1SbUoycTRjd05CSWxVdUZ2UldjUQotLS0tLUVORCBDRVJUSUZJQ0FURS0tLS0tCg==
server: https://192.168.121.100:6443
name: kubernetes
contexts: null
current-context: ""
kind: Config
preferences: {}
users:
- name: dashboard-admin
user:
token: eyJhbGciOiJSUzI1NiIsImtpZCI6IlkxdExiWm5Xdm0xX0F6emVwTEVTMkpQQy1pX2dTU25EUl91d0hZalpjWDAifQ.eyJpc3MiOiJrdWJlcm5ldGVzL3NlcnZpY2VhY2NvdW50Iiwia3ViZXJuZXRlcy5pby9zZXJ2aWNlYWNjb3VudC9uYW1lc3BhY2UiOiJrdWJlcm5ldGVzLWRhc2hib2FyZCIsImt1YmVybmV0ZXMuaW8vc2VydmljZWFjY291bnQvc2VjcmV0Lm5hbWUiOiJrdWJlcm5ldGVzLWRhc2hib2FyZC10b2tlbi03ODY1bCIsImt1YmVybmV0ZXMuaW8vc2VydmljZWFjY291bnQvc2VydmljZS1hY2NvdW50Lm5hbWUiOiJrdWJlcm5ldGVzLWRhc2hib2FyZCIsImt1YmVybmV0ZXMuaW8vc2VydmljZWFjY291bnQvc2VydmljZS1hY2NvdW50LnVpZCI6ImM1Njc1YzA4LTY2MDYtNDFjMi04NTlkLWU4ZTU0ZDgwNzEwYSIsInN1YiI6InN5c3RlbTpzZXJ2aWNlYWNjb3VudDprdWJlcm5ldGVzLWRhc2hib2FyZDprdWJlcm5ldGVzLWRhc2hib2FyZCJ9.ZPuldOtmERsqTRBPVADMXWJpC8CwDPdsbOYSfKT6SmXo2hAXU9EqBngGEQecXd2OlBo7UT-748AssQJtBYcIh0KwCz9dwruszuS-KHRqG89D-2wz1Sg_uRTBA445yJctlfclGJFQKbogFvAPCF31lYCi6yLYhNhbzoiIRV3ZtPowKox0yoBXcopLT6x8W-YReQRDuHHu51La33Lu2Xsd8tkYu_4JXlrmTkPxfznUuZ3SArZguww5rirY06V7pLKE54kOMgwQ_Z7bCb2PYbuvXAg2G_h7TgGQIaNuQm2mMEVb_0lspIVj9cRYm38Yn-yOwb_bFu_2YCQfzfiWmvUyww
# 创建 context
kubectl config set-context dashboard-admin@kubernetes --cluster=kubernetes --user=dashboard-admin --kubeconfig=/root/dashboard-admin.conf
Context "dashboard-admin@kubernetes" created.
cat /root/dashboard-admin.conf
apiVersion: v1
clusters:
- cluster:
certificate-authority-data: LS0tLS1CRUdJTiBDRVJUSUZJQ0FURS0tLS0tCk1JSUM1ekNDQWMrZ0F3SUJBZ0lCQURBTkJna3Foa2lHOXcwQkFRc0ZBREFWTVJNd0VRWURWUVFERXdwcmRXSmwKY201bGRHVnpNQjRYRFRJMU1Ea3hNakE1TXpJeU0xb1hEVE0xTURreE1EQTVNekl5TTFvd0ZURVRNQkVHQTFVRQpBeE1LYTNWaVpYSnVaWFJsY3pDQ0FTSXdEUVlKS29aSWh2Y05BUUVCQlFBRGdnRVBBRENDQVFvQ2dnRUJBTVkvCjlSV2lQUHE4dlpLNkw2QjkzZGsrTm1GTDhIbnZYbk5ZSnBXVUVCNmMxZExrRlJIVVVndlJIT0FkZlE3S3lBLzgKazJBWmRpdFZicVhEOTRQMG94N0xaOWdEZjlibnNKMFVPbzduT211anQ5MUZOcHZ2bXUrb2UyR28yTjc0aXUyZgoxRjhZV1ZaSUJKOVpBVnlqWk5xaEt6RTBrMzh5K1RORGxPcHN6YkJxeExKQ0xpanliNmpCd3NqRElQUUpVVDQ3CnBUVWR2alFnQll1M3FhVWk4ZWFCNzFrN0YxT1BzTU1KWW1nemtoU2Z6TXhReFF1aFo5VnJJWnJiKytEY2NZVWUKaG5iNmNIVDJiWU01NWsvWWhnNkpySEluM2xLTkNyemVwM1lhZ0xNMjNMdGQ3eUxoQXNyb1NsRXdkc3puTlBJRAp3Slc4L3MzdmZXUUJYeVhycmxNQ0F3RUFBYU5DTUVBd0RnWURWUjBQQVFIL0JBUURBZ0trTUE4R0ExVWRFd0VCCi93UUZNQU1CQWY4d0hRWURWUjBPQkJZRUZPcEFyRWVnZE1WS2xlckZpVFdzbkFzY1ZHanlNQTBHQ1NxR1NJYjMKRFFFQkN3VUFBNElCQVFDb3FUMjlTRXBORFM0cjMvT3J2Z1ZKY1ozRmxVemJvNXJma05SeVhDelFqZVpiZFhqMgo2dVBoZ2thdi8yYWNkU1IvZHpCQWJOTlNRMTJkaEY4SmVKYitEb1ptYlpDcUdKU1lMN3REVHJZWmpYV0dTV2ZMCmhudXdJalhVMFMwVmI1dS9vYktFNkxyRDRLRys4NW9PaVpTb0NySzM3ck5KT281TVZyRjBQNmN4QUE5eS9tWEUKOTRObXVKWW1KeTIxc1RwcisxTUQ0UG9od09CM0dKMTF1UkltdkRHaEJqTHF3TThITGp4SHBFWWdpZmU3N2FjcgpobjdvSjdKTHUwRGdGdGdobnBDeG5jWDNnU1BZd08xREpQV2o0Rml0ckJiOFgyNnU0dEtORmVkMUxiblE2YzZnCnA0amlnVHh4eEpENnR1dE1SbUoycTRjd05CSWxVdUZ2UldjUQotLS0tLUVORCBDRVJUSUZJQ0FURS0tLS0tCg==
server: https://192.168.121.101:6443
name: kubernetes
contexts:
- context:
cluster: kubernetes
user: dashboard-admin
name: dashboard-admin@kubernetes
current-context: ""
kind: Config
preferences: {}
users:
- name: dashboard-admin
user:
token: eyJhbGciOiJSUzI1NiIsImtpZCI6IlkxdExiWm5Xdm0xX0F6emVwTEVTMkpQQy1pX2dTU25EUl91d0hZalpjWDAifQ.eyJpc3MiOiJrdWJlcm5ldGVzL3NlcnZpY2VhY2NvdW50Iiwia3ViZXJuZXRlcy5pby9zZXJ2aWNlYWNjb3VudC9uYW1lc3BhY2UiOiJrdWJlcm5ldGVzLWRhc2hib2FyZCIsImt1YmVybmV0ZXMuaW8vc2VydmljZWFjY291bnQvc2VjcmV0Lm5hbWUiOiJrdWJlcm5ldGVzLWRhc2hib2FyZC10b2tlbi03ODY1bCIsImt1YmVybmV0ZXMuaW8vc2VydmljZWFjY291bnQvc2VydmljZS1hY2NvdW50Lm5hbWUiOiJrdWJlcm5ldGVzLWRhc2hib2FyZCIsImt1YmVybmV0ZXMuaW8vc2VydmljZWFjY291bnQvc2VydmljZS1hY2NvdW50LnVpZCI6ImM1Njc1YzA4LTY2MDYtNDFjMi04NTlkLWU4ZTU0ZDgwNzEwYSIsInN1YiI6InN5c3RlbTpzZXJ2aWNlYWNjb3VudDprdWJlcm5ldGVzLWRhc2hib2FyZDprdWJlcm5ldGVzLWRhc2hib2FyZCJ9.ZPuldOtmERsqTRBPVADMXWJpC8CwDPdsbOYSfKT6SmXo2hAXU9EqBngGEQecXd2OlBo7UT-748AssQJtBYcIh0KwCz9dwruszuS-KHRqG89D-2wz1Sg_uRTBA445yJctlfclGJFQKbogFvAPCF31lYCi6yLYhNhbzoiIRV3ZtPowKox0yoBXcopLT6x8W-YReQRDuHHu51La33Lu2Xsd8tkYu_4JXlrmTkPxfznUuZ3SArZguww5rirY06V7pLKE54kOMgwQ_Z7bCb2PYbuvXAg2G_h7TgGQIaNuQm2mMEVb_0lspIVj9cRYm38Yn-yOwb_bFu_2YCQfzfiWmvUyww
# 切换context的current-context是dashboard-admin@kubernetes
kubectl config use-context dashboard-admin@kubernetes --kubeconfig=/root/dashboard-admin.conf
Switched to context "dashboard-admin@kubernetes".
cat /root/dashboard-admin.conf
apiVersion: v1
clusters:
- cluster:
certificate-authority-data: LS0tLS1CRUdJTiBDRVJUSUZJQ0FURS0tLS0tCk1JSUM1ekNDQWMrZ0F3SUJBZ0lCQURBTkJna3Foa2lHOXcwQkFRc0ZBREFWTVJNd0VRWURWUVFERXdwcmRXSmwKY201bGRHVnpNQjRYRFRJMU1Ea3hNakE1TXpJeU0xb1hEVE0xTURreE1EQTVNekl5TTFvd0ZURVRNQkVHQTFVRQpBeE1LYTNWaVpYSnVaWFJsY3pDQ0FTSXdEUVlKS29aSWh2Y05BUUVCQlFBRGdnRVBBRENDQVFvQ2dnRUJBTVkvCjlSV2lQUHE4dlpLNkw2QjkzZGsrTm1GTDhIbnZYbk5ZSnBXVUVCNmMxZExrRlJIVVVndlJIT0FkZlE3S3lBLzgKazJBWmRpdFZicVhEOTRQMG94N0xaOWdEZjlibnNKMFVPbzduT211anQ5MUZOcHZ2bXUrb2UyR28yTjc0aXUyZgoxRjhZV1ZaSUJKOVpBVnlqWk5xaEt6RTBrMzh5K1RORGxPcHN6YkJxeExKQ0xpanliNmpCd3NqRElQUUpVVDQ3CnBUVWR2alFnQll1M3FhVWk4ZWFCNzFrN0YxT1BzTU1KWW1nemtoU2Z6TXhReFF1aFo5VnJJWnJiKytEY2NZVWUKaG5iNmNIVDJiWU01NWsvWWhnNkpySEluM2xLTkNyemVwM1lhZ0xNMjNMdGQ3eUxoQXNyb1NsRXdkc3puTlBJRAp3Slc4L3MzdmZXUUJYeVhycmxNQ0F3RUFBYU5DTUVBd0RnWURWUjBQQVFIL0JBUURBZ0trTUE4R0ExVWRFd0VCCi93UUZNQU1CQWY4d0hRWURWUjBPQkJZRUZPcEFyRWVnZE1WS2xlckZpVFdzbkFzY1ZHanlNQTBHQ1NxR1NJYjMKRFFFQkN3VUFBNElCQVFDb3FUMjlTRXBORFM0cjMvT3J2Z1ZKY1ozRmxVemJvNXJma05SeVhDelFqZVpiZFhqMgo2dVBoZ2thdi8yYWNkU1IvZHpCQWJOTlNRMTJkaEY4SmVKYitEb1ptYlpDcUdKU1lMN3REVHJZWmpYV0dTV2ZMCmhudXdJalhVMFMwVmI1dS9vYktFNkxyRDRLRys4NW9PaVpTb0NySzM3ck5KT281TVZyRjBQNmN4QUE5eS9tWEUKOTRObXVKWW1KeTIxc1RwcisxTUQ0UG9od09CM0dKMTF1UkltdkRHaEJqTHF3TThITGp4SHBFWWdpZmU3N2FjcgpobjdvSjdKTHUwRGdGdGdobnBDeG5jWDNnU1BZd08xREpQV2o0Rml0ckJiOFgyNnU0dEtORmVkMUxiblE2YzZnCnA0amlnVHh4eEpENnR1dE1SbUoycTRjd05CSWxVdUZ2UldjUQotLS0tLUVORCBDRVJUSUZJQ0FURS0tLS0tCg==
server: https://192.168.121.101:6443
name: kubernetes
contexts:
- context:
cluster: kubernetes
user: dashboard-admin
name: dashboard-admin@kubernetes
current-context: dashboard-admin@kubernetes
kind: Config
preferences: {}
users:
- name: dashboard-admin
user:
token: eyJhbGciOiJSUzI1NiIsImtpZCI6IlkxdExiWm5Xdm0xX0F6emVwTEVTMkpQQy1pX2dTU25EUl91d0hZalpjWDAifQ.eyJpc3MiOiJrdWJlcm5ldGVzL3NlcnZpY2VhY2NvdW50Iiwia3ViZXJuZXRlcy5pby9zZXJ2aWNlYWNjb3VudC9uYW1lc3BhY2UiOiJrdWJlcm5ldGVzLWRhc2hib2FyZCIsImt1YmVybmV0ZXMuaW8vc2VydmljZWFjY291bnQvc2VjcmV0Lm5hbWUiOiJrdWJlcm5ldGVzLWRhc2hib2FyZC10b2tlbi03ODY1bCIsImt1YmVybmV0ZXMuaW8vc2VydmljZWFjY291bnQvc2VydmljZS1hY2NvdW50Lm5hbWUiOiJrdWJlcm5ldGVzLWRhc2hib2FyZCIsImt1YmVybmV0ZXMuaW8vc2VydmljZWFjY291bnQvc2VydmljZS1hY2NvdW50LnVpZCI6ImM1Njc1YzA4LTY2MDYtNDFjMi04NTlkLWU4ZTU0ZDgwNzEwYSIsInN1YiI6InN5c3RlbTpzZXJ2aWNlYWNjb3VudDprdWJlcm5ldGVzLWRhc2hib2FyZDprdWJlcm5ldGVzLWRhc2hib2FyZCJ9.ZPuldOtmERsqTRBPVADMXWJpC8CwDPdsbOYSfKT6SmXo2hAXU9EqBngGEQecXd2OlBo7UT-748AssQJtBYcIh0KwCz9dwruszuS-KHRqG89D-2wz1Sg_uRTBA445yJctlfclGJFQKbogFvAPCF31lYCi6yLYhNhbzoiIRV3ZtPowKox0yoBXcopLT6x8W-YReQRDuHHu51La33Lu2Xsd8tkYu_4JXlrmTkPxfznUuZ3SArZguww5rirY06V7pLKE54kOMgwQ_Z7bCb2PYbuvXAg2G_h7TgGQIaNuQm2mMEVb_0lspIVj9cRYm38Yn-yOwb_bFu_2YCQfzfiWmvUyww
3 部署keepalived+nginx
3.1 安装keepalived+nginx(lb1/lb2节点)
bash
root@lb1:~# apt install -y keepalived nginx
3.2 配置nginx(lb1/lb2节点)
bash
root@lb1:~# vim /etc/nginx/nginx.conf
-----------------------------------------------
user nginx;
worker_processes auto;
error_log /var/log/nginx/error.log;
pid /run/nginx.pid;
events {
worker_connections 1024;
}
stream {
log_format main '$remote_addr [$time_local] $protocol $status $bytes_sent $bytes_received $session_time';
access_log /var/log/nginx/k8s-access.log main;
upstream k8s-apiserver {
server 192.168.121.100:6443; # master的APIServer
}
server {
listen 6443;
proxy_pass k8s-apiserver;
proxy_timeout 300s;
proxy_connect_timeout 10s;
}
# 代理K8s Ingress 443端口
upstream k8s_ingress_https {
server 192.168.121.101:443; # K8s节点1
server 192.168.121.102:443; # K8s节点2
server 192.168.121.103:443; # K8s节点3
least_conn; # 最少连接负载均衡
}
server {
listen 443;
proxy_pass k8s_ingress_https;
proxy_timeout 300s;
proxy_connect_timeout 10s;
}
}
# 处理80端口HTTP请求,重定向test.com到HTTPS
http {
include /etc/nginx/mime.types;
default_type application/octet-stream;
sendfile on;
tcp_nopush on;
tcp_nodelay on;
keepalive_timeout 65;
# test.com 80端口重定向到HTTPS
server {
listen 80;
server_name www.test.com; # 仅匹配test.com域名
return 308 https://$host$request_uri; # 保留完整请求路径
}
server {
listen 80 default_server;
server_name _;
return 404;
}
}
-----------------------------------------------------------------
# 检查nginx配置文件
root@lb1:~# nginx -t
nginx: the configuration file /etc/nginx/nginx.conf syntax is ok
nginx: configuration file /etc/nginx/nginx.conf test is successful
# 启动nginx设置开机自启动并检查状态
root@lb1:~# systemctl restart nginx && systemctl enable nginx && systemctl status nginx
3.3 配置keepalived(lb1/lb2节点)
lb1 节点
bash
root@lb1:~# vim /etc/keepalived/keepalived.conf
------------------------------------------------
global_defs { router_id LVS_DEVEL }
vrrp_script check_nginx {
script "/usr/bin/pgrep nginx"
interval 2
weight 2
}
vrrp_instance VI_1 {
state MASTER
interface eth0
virtual_router_id 51
priority 100
advert_int 1
authentication { auth_type PASS; auth_pass 1111; }
virtual_ipaddress { 192.168.121.188/24; } # VIP
track_script { check_nginx; }
}
lb2 节点
bash
root@lb2:~# vim /etc/keepalived/keepalived.conf
------------------------------------
global_defs { router_id LVS_DEVEL }
vrrp_script check_nginx {
script "/usr/bin/pgrep nginx"
interval 2
weight 2
}
vrrp_instance VI_1 {
state BACKUP
interface eth0
virtual_router_id 51
priority 90
advert_int 1
authentication { auth_type PASS; auth_pass 1111; }
virtual_ipaddress { 192.168.121.188/24; }
track_script { check_nginx; }
}
--------------------------------------------
# 启动服务设置开机自启动并检查启动状态
root@lb2:~# systemctl restart keepalived && systemctl enable keepalived && systemctl status keepalived
3.4 测试VIP是否正常漂移
关闭lb1的keepalived查看lb2的网卡信息

可以看到lb1模拟宕机后,VIP正常漂移到了lb2节点对外提供服务
4 部署harbor
上传安装包至harbor服务器

解压安装包
bash
root@harbor:/opt# tar -xvf harbor-offline-installer-v2.4.2.tgz
root@harbor:/opt# cd harbor
root@harbor:/opt/harbor# cp harbor.yml.tmpl harbor.yml # 复制模板文件
# 生成ssl证书
root@harbor:/opt/harbor# mkdir certs
root@harbor:/opt/harbor# cd certs/
root@harbor:/opt/harbor/certs# openssl genrsa -out ./harbor-ca.key
root@harbor:/opt/harbor/certs# openssl req -x509 -new -nodes -key ./harbor-ca.key -subj "/CN=harbor.test.com" -days 7120 -out ./harbor-ca.crt
root@harbor:/opt/harbor/certs# ls
harbor-ca.crt harbor-ca.key
root@harbor:/opt/harbor/certs# cd ..
root@harbor:/opt/harbor# vim harbor.yml
----------------------------------------
# 修改主机域名
hostname: harbor.test.com
# 修改私钥公钥path路径
https:
port: 443
certificate: /opt/harbor/certs/harbor-ca.crt
private_key: /opt/harbor/certs/harbor-ca.key
# 修改harbor密码
harbor_admin_password: 123456
安装harbor
bash
root@harbor:/opt/harbor# ./install.sh --with-trivy --with-chartmuseum
安装完成之后可以在浏览器输入之前设置的域名harbor.test.com访问web页面

5 部署ingress-nginx 控制器
bash
root@master:~# mkdir -p yaml/ingress
root@master:~# cd yaml/ingress/
# 下载官方ingress-nginx:v1.2.0
root@master:~/yaml/ingress# wget https://raw.githubusercontent.com/kubernetes/ingress-nginx/controller-v1.2.0/deploy/static/provider/baremetal/deploy.yaml
root@master:~/yaml/ingress# ls
deploy.yaml
root@master:~/yaml/ingress# mv deploy.yaml ingress-nginx-controller-daemonset.yaml
# 修改yaml文件
root@master:~/yaml/ingress# vim ingress-nginx-controller-daemonset.yaml
-------------------------------
# 注释service
#apiVersion: v1
#kind: Service
#metadata:
# labels:
# app.kubernetes.io/component: controller
# app.kubernetes.io/instance: ingress-nginx
# app.kubernetes.io/name: ingress-nginx
# app.kubernetes.io/part-of: ingress-nginx
# app.kubernetes.io/version: 1.2.0
# name: ingress-nginx-controller
# namespace: ingress-nginx
#spec:
# ipFamilies:
# - IPv4
# ipFamilyPolicy: SingleStack
# ports:
# - appProtocol: http
# name: http
# port: 80
# protocol: TCP
# targetPort: http
# - appProtocol: https
# name: https
# port: 443
# protocol: TCP
# targetPort: https
# selector:
# app.kubernetes.io/component: controller
# app.kubernetes.io/instance: ingress-nginx
# app.kubernetes.io/name: ingress-nginx
# type: NodePort
# 修改资源类型为Daemonset所有节点部署,使用宿主机网络,可以通过node节点主机名+端口号访问
apiVersion: apps/v1
#kind: Deployment
kind: DaemonSet
metadata:
labels:
app.kubernetes.io/component: controller
app.kubernetes.io/instance: ingress-nginx
app.kubernetes.io/name: ingress-nginx
app.kubernetes.io/part-of: ingress-nginx
app.kubernetes.io/version: 1.2.0
name: ingress-nginx-controller
namespace: ingress-nginx
spec:
minReadySeconds: 0
revisionHistoryLimit: 10
selector:
matchLabels:
app.kubernetes.io/component: controller
app.kubernetes.io/instance: ingress-nginx
app.kubernetes.io/name: ingress-nginx
template:
metadata:
labels:
app.kubernetes.io/component: controller
app.kubernetes.io/instance: ingress-nginx
app.kubernetes.io/name: ingress-nginx
spec:
hostNetwork: true #使用宿主机网络
hostPID: true #使用宿主机Pid
------------------------------------
# 更新资源配置文件
root@master:~/yaml/ingress# kubectl apply -f ingress-nginx-controller-daemonset.yaml
# 查看pod启动状态
root@master:~/yaml/ingress# kubectl get pod -n ingress-nginx -o wide
NAME READY STATUS RESTARTS AGE IP NODE NOMINATED NODE READINESS GATES
ingress-nginx-admission-create-l7skj 0/1 Completed 0 1m 10.20.135.24 node3 <none> <none>
ingress-nginx-admission-patch-cvmjf 0/1 Completed 0 1m 10.20.104.20 node2 <none> <none>
ingress-nginx-controller-h2lht 1/1 Running 0 1m 192.168.121.102 node2 <none> <none>
ingress-nginx-controller-kdc98 1/1 Running 0 1m 192.168.121.103 node3 <none> <none>
ingress-nginx-controller-lm6g2 1/1 Running 0 1m 192.168.121.101 node1 <none> <none>
6 SSL 证书配置(自签名)
bash
# 创建证书目录
root@master:~# mkdir -p /tmp/ssl && cd /tmp/ssl
# 生成自签证书
root@master:~# openssl req -x509 -nodes -days 365 -newkey rsa:2048 \
-keyout tls.key \
-out tls.crt \
-subj "/CN=www.test.com/O=test"
# 存入K8s Secret
root@master:~# kubectl create secret tls test-tls --key tls.key --cert tls.crt
# 检查secret内容
root@master:~# kubectl describe secret test-tls
Name: test-tls
Namespace: default
Labels: <none>
Annotations: <none>
Type: kubernetes.io/tls
Data
====
tls.crt: 1164 bytes
tls.key: 1704 bytes
7 ConfigMap 配置(欢迎页 + Harbor 认证)
-
欢迎页cm
bash# 创建目录 root@master:~/yaml# mkdir configmap root@master:~/yaml/configmap# cd configmap # 创建cm文件 root@master:~/yaml/configmap# vim nginx-welcome-cm.yaml ------------------------------------------- apiVersion: v1 kind: ConfigMap metadata: name: welcome-nginx-cm namespace: default data: index.html: | <!DOCTYPE html> <html> <head><title>Welcome</title></head> <body><h1>welcome to test.com</h1></body> </html>
2.harbo认证cm
bash
# base 64加密
root@master:~/yaml/configmap# echo "admin:123456" | base64
YWRtaW46MTIzNDU2Cg==
# 创建cm文件
root@master:~/yaml/configmap# vim harbor-auth-cm.yaml
apiVersion: v1
kind: ConfigMap
metadata:
name: harbor-auth-cm
namespace: default
data:
.dockerconfigjson: |
{
"auths": {
"harbor.test.com": {
"username": "admin",
"password": "123456",
"auth": "YWRtaW46MTIzNDU2Cg=="
}
}
}
3.应用cm并转为镜像拉取secret
bash
root@master:~/yaml/configmap# kubectl apply -f .
# cm转secret
kubectl create secret generic harbor-registry-secret --from-literal=.dockerconfigjson="$(kubectl get cm harbor-auth-cm -o jsonpath='{.data.\.dockerconfigjson}')" --type=kubernetes.io/dockerconfigjson
8 部署动态供应 NFS PV(存储 nginx Log)
- 在harbor节点搭建NFS服务器
bash
# 安装nfs服务
root@harbor:~# apt install -y nfs-kernel-server
# 创建NFS共享目录
root@harbor:~# mkdir -p /data/nfs/nginx-logs
root@harbor:~# chmod -R 777 /data/nfs/nginx-logs
# 配置NFS共享(编辑/etc/exports)
root@harbor:~# echo "/data/nfs/nginx-logs *(rw,sync,no_root_squash,no_subtree_check)" >> /etc/exports
# 生效配置
root@harbor:~# exportfs -r
# 验证NFS共享
root@harbor:~# showmount -e localhost
部署 NFS Provisioner
bash
root@master:~/yaml# mkdir StorageClass
root@master:~/yaml# cd StorageClass
root@master:~/yaml/StorageClass# vim nfs-provisioner.yaml
-------------------------------------
apiVersion: v1
kind: Namespace
metadata:
name: nfs-storage
---
apiVersion: v1
kind: ServiceAccount
metadata:
name: nfs-provisioner-sa
namespace: nfs-storage
---
apiVersion: rbac.authorization.k8s.io/v1
kind: ClusterRole
metadata:
name: nfs-provisioner-role
rules:
- apiGroups: [""]
resources: ["persistentvolumes"]
verbs: ["get", "list", "watch", "create", "delete"]
- apiGroups: [""]
resources: ["persistentvolumeclaims"]
verbs: ["get", "list", "watch", "update"]
- apiGroups: ["storage.k8s.io"]
resources: ["storageclasses"]
verbs: ["get", "list", "watch"]
- apiGroups: [""]
resources: ["events"]
verbs: ["create", "update", "patch"]
- apiGroups: [""]
resources: ["endpoints"]
verbs: ["get", "list", "watch", "create", "update", "patch"]
---
apiVersion: rbac.authorization.k8s.io/v1
kind: ClusterRoleBinding
metadata:
name: nfs-provisioner-bind
roleRef:
apiGroup: rbac.authorization.k8s.io
kind: ClusterRole
name: nfs-provisioner-role
subjects:
- kind: ServiceAccount
name: nfs-provisioner-sa
namespace: nfs-storage
---
apiVersion: apps/v1
kind: Deployment
metadata:
name: nfs-provisioner
namespace: nfs-storage
spec:
replicas: 1
selector:
matchLabels:
app: nfs-provisioner
template:
metadata:
labels:
app: nfs-provisioner
spec:
serviceAccountName: nfs-provisioner-sa
containers:
- name: nfs-provisioner
image: k8s.gcr.io/sig-storage/nfs-subdir-external-provisioner:v4.0.2
imagePullPolicy: IfNotPresent
env:
- name: PROVISIONER_NAME
value: nfs-provisioner # 存储类的provisioner需匹配此值
- name: NFS_SERVER
value: 192.168.121.106 # NFS服务器IP(harbor节点IP)
- name: NFS_PATH
value: /data/nfs/nginx-logs # NFS共享目录
volumeMounts:
- name: nfs-volume
mountPath: /persistentvolumes
volumes:
- name: nfs-volume
nfs:
server: 192.168.121.106 # NFS服务器IP
path: /data/nfs/nginx-logs
---
apiVersion: storage.k8s.io/v1
kind: StorageClass
metadata:
name: nfs-sc
provisioner: nfs-provisioner # 匹配Deployment中的PROVISIONER_NAME
reclaimPolicy: Delete
volumeBindingMode: Immediate
parameters:
archiveOnDelete: "false" # 删除PVC时不归档数据
更新资源配置文件
bash
root@master:~/yaml/StorageClass# kubectl apply -f nfs-provisioner.yaml
- 创建rwx模式的pvc
bash
root@master:~/yaml/StorageClass# vim nginx-accesslog-nfs-pvc.yaml
---------------------------------
apiVersion: v1
kind: PersistentVolumeClaim
metadata:
name: nginx-accesslog-pvc
namespace: default
spec:
accessModes: [ReadWriteMany] # 支持多节点/多Pod读写
resources: { requests: { storage: 1Gi } }
storageClassName: nfs-sc # NFS存储类
# 更新资源配置文件
root@master:~/yaml/StorageClass# kubectl apply -f nginx-accesslog-nfs-pvc.yaml
9 部署nginx应用 (deployment+svc)
- 在k8s集群各个节点建立存放ca证书的目录
bash
root@master:~# mkdir -p /etc/docker/certs.d/harbor.test.com
root@node1:~# mkdir -p /etc/docker/certs.d/harbor.test.com
root@node2:~# mkdir -p /etc/docker/certs.d/harbor.test.com
root@node3:~# mkdir -p /etc/docker/certs.d/harbor.test.com
- 分发harbor ca证书到k8s集群各个节点
bash
root@harbor:/opt/harbor/certs# scp harbor-ca.crt master:/etc/docker/certs.d/harbor.test.com
root@harbor:/opt/harbor/certs# scp harbor-ca.crt node1:/etc/docker/certs.d/harbor.test.com
root@harbor:/opt/harbor/certs# scp harbor-ca.crt node2:/etc/docker/certs.d/harbor.test.com
root@harbor:/opt/harbor/certs# scp harbor-ca.crt node3:/etc/docker/certs.d/harbor.test.com
- docker拉取nginx镜像并上传到harbo镜像仓库
bash
root@master:~# docker pull nginx
root@master:~# docker login harbor.test.com
root@master:~# docker tag nginx:latest harbor.test.com/library/nginx:latest
root@master:~# docker push harbor.test.com/library/nginx:latest
- 创建deployment文件
bash
root@master:~/yaml# mkdir deploy
root@master:~/yaml# cd deploy
root@master:~/yaml/deploy# vim nginx-deployment.yaml
-------------------------------
apiVersion: apps/v1
kind: Deployment
metadata:
name: nginx-deployment
namespace: default
spec:
replicas: 3
selector:
matchLabels:
app: nginx
# 滚动更新配置
strategy:
type: RollingUpdate
rollingUpdate:
maxSurge: 1
maxUnavailable: 0
template:
metadata:
labels:
app: nginx
spec:
imagePullSecrets:
- name: harbor-registry-secret # 拉取Harbor私有镜像的密钥
affinity:
podAntiAffinity:
preferredDuringSchedulingIgnoredDuringExecution: # 软亲和:优先分散,不匹配也能调度
- weight: 100
podAffinityTerm:
labelSelector:
matchExpressions:
- key: app
operator: In
values: [nginx]
topologyKey: kubernetes.io/hostname
containers:
- name: nginx
image: harbor.test.com/library/nginx:latest
ports:
- containerPort: 80
# 挂载ConfigMap
volumeMounts:
- name: welcome-page
mountPath: /usr/share/nginx/html/index.html
subPath: index.html
- name: accesslog
mountPath: /var/log/nginx
# 资源限制
resources:
limits:
cpu: 500m
memory: 512Mi
requests:
cpu: 200m
memory: 256Mi
# 健康检查
livenessProbe:
httpGet:
path: /
port: 80
initialDelaySeconds: 5
periodSeconds: 10
readinessProbe:
httpGet:
path: /
port: 80
initialDelaySeconds: 3
periodSeconds: 5
volumes:
- name: welcome-page
configMap:
name: welcome-nginx-cm
items:
- key: index.html
path: index.html
- name: accesslog
persistentVolumeClaim:
claimName: nginx-accesslog-pvc
-----------------------------------------
- 创建service文件
bash
root@master:~/yaml/deploy# vim nginx-service.yaml
apiVersion: v1
kind: Service
metadata:
name: nginx-service
namespace: default
spec:
selector: { app: nginx }
ports: [{ port: 80, targetPort: 80 }]
type: ClusterIP
- 更新资源配置文件
bash
root@master:~/yaml/deploy# kubectl apply -f .
# 检查pod启动状态
root@master:~/yaml/deploy# kubectl get pod -o wide
NAME READY STATUS RESTARTS AGE IP NODE NOMINATED NODE READINESS GATES
nginx-deployment-56fcf7c4c9-4tcpg 1/1 Running 0 1m 10.20.104.10 node2 <none> <none>
nginx-deployment-56fcf7c4c9-6sjf9 1/1 Running 0 1m 10.20.135.14 node3 <none> <none>
nginx-deployment-56fcf7c4c9-n6zjl 1/1 Running 0 1m 10.20.166.144 node1 <none> <none>
10 ingress规则
创建ingress文件
bash
root@master:~/yaml# cd ingress
root@master:~/yaml/ingress# vim ingress-test.yaml
----------------------------------------
apiVersion: networking.k8s.io/v1
kind: Ingress
metadata:
name: test-ingress
namespace: default
annotations:
nginx.ingress.kubernetes.io/ssl-redirect: "true" # 强制HTTP→HTTPS
nginx.ingress.kubernetes.io/force-ssl-redirect: "true" # 增强HTTPS重定向
nginx.ingress.kubernetes.io/proxy-connect-timeout: "30" # 后端连接超时
nginx.ingress.kubernetes.io/proxy-read-timeout: "60" # 后端读超时
nginx.ingress.kubernetes.io/backend-protocol: "HTTP" # 后端协议
spec:
ingressClassName: nginx
tls: # 关联SSL Secret
- hosts: [www.test.com]
secretName: test-tls
rules:
- host: www.test.com
http:
paths:
- pathType: Prefix
backend:
path: "/"
service:
name: nginx-service
port:
number: 80
-----------------------------
# 更新资源配置文件
root@master:~/yaml/ingress# kubectl apply -f ingress-test.yaml
# 验证ingress
root@master:~/yaml/ingress# kubectl get ingress
NAME CLASS HOSTS ADDRESS PORTS AGE
test-ingress nginx www.test.com 192.168.121.101,192.168.121.102,192.168.121.103 80, 443 24m
11 Prometheus + Grafana 监控
11.1 部署node-exporter
11.1.1 前置准备
bash
# 创建监控命名空间
root@master:~# kubectl create ns monitoring
# docker拉取node-exporter镜像并上传harbor镜像仓库减少拉取时间
root@master:~# docker pull prom/node-exporter:v1.8.1
root@master:~# docker tag prom/node-exporter:v1.8.1 harbor.test.com/monitoring/node-exporter:v1.8.1
root@master:~# docker push harbor.test.com/monitoring/node-exporter:v1.8.1
# docker拉取prom/prometheus镜像并上传harbor镜像仓库减少拉取时间
root@master:~# docker pull prom/prom/prometheus:v2.53.1
root@master:~# docker tag prom/prom/prometheus:v2.53.1 harbor.test.com/monitoring/prometheus:v2.53.1
root@master:~# docker push harbor.test.com/monitoring/prometheus:v2.53.1
# docker拉取grafana/grafana镜像并上传harbor镜像仓库减少拉取时间
root@master:~# docker pull prom/grafana/grafana:v11.2.0
root@master:~# docker tag grafana/grafana:v11.2.0 harbor.test.com/monitoring/grafana:v11.2.0
root@master:~# docker push harbor.test.com/monitoring/grafana:v11.2.0
# docker拉取blackbox-exporter镜像并上传harbor镜像仓库减少拉取时间
root@master:~# docker pull prom/blackbox-exporter:v0.24.0
root@master:~# docker tag prom/blackbox-exporter:v0.24.0 harbor.test.com/monitoring/blackbox-exporter:v0.24.0
root@master:~# docker push harbor.test.com/monitoring/blackbox-exporter:v0.24.0
11.1.2 创建yaml并部署node-exporter
bash
root@master:~/yaml# mkdir monitoring
root@master:~/yaml# cd monitoring
root@master:~/yaml/monitoring# vim node-exporter.yaml
-----------------------------
apiVersion: apps/v1
kind: DaemonSet
metadata:
name: node-exporter
namespace: monitoring
labels:
app: node-exporter
spec:
selector:
matchLabels:
app: node-exporter
template:
metadata:
labels:
app: node-exporter
spec:
tolerations:
- key: "node-role.kubernetes.io/master" # 对应 Master 污点的 Key
operator: "Exists" # 只要 Key 存在即可(无需匹配 Value)
effect: "NoSchedule" # 对应 Master 污点的 Effect
hostNetwork: true # 访问主机网络
hostPID: true
imagePullSecrets: [{ name: harbor-registry-secret }]
containers:
- name: node-exporter
image: harbor.test.com/monitoring/node-exporter:v1.8.1
args:
- --path.procfs=/host/proc
- --path.sysfs=/host/sys
- --collector.filesystem.ignored-mount-points=^/(sys|proc|dev|host|etc)($|/)
securityContext:
privileged: true
volumeMounts:
- name: proc
mountPath: /host/proc
- name: sys
mountPath: /host/sys
- name: rootfs
mountPath: /rootfs
volumes:
- name: proc
hostPath:
path: /proc
- name: sys
hostPath:
path: /sys
- name: rootfs
hostPath:
path: /
---
# NodeExporter Service(供Prometheus抓取)
apiVersion: v1
kind: Service
metadata:
name: node-exporter
namespace: monitoring
labels:
app: node-exporter
spec:
selector:
app: node-exporter
ports:
- name: metrics
port: 9100
targetPort: 9100
type: ClusterIP
# 更新配置文件
root@master:~/yaml/monitoring# kubectl apply -f node-exporter.yaml
# 验证是否所有节点都持有node-export
root@master:~/yaml/monitoring# kubectl get pods -n monitoring -l app=node-exporter -o wide
NAME READY STATUS RESTARTS AGE IP NODE NOMINATED NODE READINESS GATES
node-exporter-2lm7j 1/1 Running 0 5m 192.168.121.103 node3 <none> <none>
node-exporter-cvc2k 1/1 Running 0 5m 192.168.121.101 node1 <none> <none>
node-exporter-lxf86 1/1 Running 0 5m 192.168.121.100 master <none> <none>
node-exporter-q2vtd 1/1 Running 0 5m 192.168.121.102 node2 <none> <none>
11.2 部署 Prometheus Server
11.2.1 配置 Prometheus RBAC 权限
bash
root@master:~/yaml/monitoring# vim prometheus-rbac.yaml
-----------------------------
# 允许Prometheus访问K8s资源和指标
apiVersion: rbac.authorization.k8s.io/v1
kind: ClusterRole
metadata:
name: prometheus
rules:
- apiGroups: [""]
resources:
- nodes
- nodes/metrics
- services
- endpoints
- pods
verbs: ["get", "list", "watch"]
- apiGroups: [""]
resources:
- configmaps
verbs: ["get"]
- apiGroups:
- networking.k8s.io
resources:
- ingresses
verbs: ["get", "list", "watch"]
- nonResourceURLs: ["/metrics", "/metrics/cadvisor"]
verbs: ["get"]
---
# 绑定集群角色到monitoring命名空间的default账户
apiVersion: rbac.authorization.k8s.io/v1
kind: ClusterRoleBinding
metadata:
name: prometheus
roleRef:
apiGroup: rbac.authorization.k8s.io
kind: ClusterRole
name: prometheus
subjects:
- kind: ServiceAccount
name: default
namespace: monitoring
-------------------------------------
11.2.2 配置 Prometheus 抓取规则
bash
root@master:~/yaml/monitoring# vim prometheus-config.yaml
------------------------------------------
apiVersion: v1
kind: ConfigMap
metadata:
name: prometheus-config
namespace: monitoring
data:
prometheus.yml: |
global:
scrape_interval: 15s
evaluation_interval: 15s
scrape_configs:
# harbo节点
- job_name: 'harbor-node-exporter'
static_configs:
- targets: ['192.168.121.106:9100']
# lb主备节点
- job_name: 'lb-node-exporter'
static_configs:
- targets: ['192.168.121.104:9100','192.168.121.105:9100']
# 抓取Prometheus自身指标
- job_name: 'prometheus'
static_configs:
- targets: ['localhost:9090']
# 抓取k8s集群节点NodeExporter指标
- job_name: 'k8s-node-exporter'
kubernetes_sd_configs:
- role: endpoints
namespaces:
names: ['monitoring']
relabel_configs:
- source_labels: [__meta_kubernetes_service_label_app]
regex: node-exporter
action: keep
- source_labels: [__meta_kubernetes_endpoint_port_name]
regex: metrics
action: keep
# 抓取Blackbox Exporter(页面监控)指标
- job_name: 'blackbox-exporter'
metrics_path: /probe
params:
module: [http_2xx] # 检测HTTP 200状态
kubernetes_sd_configs:
- role: endpoints
namespaces:
names: ['monitoring']
relabel_configs:
- source_labels: [__meta_kubernetes_service_label_app]
regex: blackbox-exporter
action: keep
- source_labels: [__address__]
target_label: __param_target
- source_labels: [__param_target]
target_label: instance
- target_label: __address__
replacement: blackbox-exporter.monitoring.svc:9115 # Blackbox Service地址
- source_labels: [instance]
regex: (.*)
target_label: target
replacement: ${1}
# 抓取K8s集群组件指标(APIServer)
- job_name: 'kubernetes-apiservers'
kubernetes_sd_configs:
- role: endpoints
scheme: https
tls_config:
ca_file: /var/run/secrets/kubernetes.io/serviceaccount/ca.crt
bearer_token_file: /var/run/secrets/kubernetes.io/serviceaccount/token
relabel_configs:
- source_labels: [__meta_kubernetes_namespace, __meta_kubernetes_service_name, __meta_kubernetes_endpoint_port_name]
regex: default;kubernetes;https
action: keep
11.2.3 部署 Prometheus Deployment + Service
bash
root@master:~/yaml/monitoring# vim prometheus-deployment.yaml
--------------------------------
apiVersion: apps/v1
kind: Deployment
metadata:
name: prometheus
namespace: monitoring
labels:
app: prometheus
spec:
replicas: 1
selector:
matchLabels:
app: prometheus
template:
metadata:
labels:
app: prometheus
spec:
imagePullSecrets: [{ name: harbor-registry-secret }]
containers:
- name: prometheus
image: harbor.test.com/monitoring/prometheus:v2.53.1
args:
- --config.file=/etc/prometheus/prometheus.yml
- --storage.tsdb.path=/prometheus
- --web.console.libraries=/usr/share/prometheus/console_libraries
- --web.console.templates=/usr/share/prometheus/consoles
ports:
- containerPort: 9090
volumeMounts:
- name: prometheus-config
mountPath: /etc/prometheus
- name: prometheus-storage
mountPath: /prometheus
resources:
limits:
cpu: 1000m
memory: 1Gi
requests:
cpu: 500m
memory: 512Mi
volumes:
- name: prometheus-config
configMap:
name: prometheus-config
- name: prometheus-storage
emptyDir: {}
---
# Prometheus Service
apiVersion: v1
kind: Service
metadata:
name: prometheus
namespace: monitoring
spec:
selector:
app: prometheus
ports:
- port: 9090
targetPort: 9090
nodePort: 30090 # 固定NodePort端口
type: NodePort
11.2.4 应用prometheus所有配置
bash
root@master:~/yaml/monitoring# kubectl apply -f .
# 验证Prometheus Pod运行状态
root@master:~/yaml/monitoring# kubectl get pods -n monitoring -l app=prometheus
NAME READY STATUS RESTARTS AGE
prometheus-8469769d7c-vrq9n 1/1 Running 0 3h6m
访问验证192.168.121.101:30090

11.3 部署 Grafana
11.3.1 部署 Grafana Deployment + Service
bash
root@master:~/yaml/monitoring# vim grafana-deployment.yaml
------------------------------
apiVersion: apps/v1
kind: Deployment
metadata:
name: grafana
namespace: monitoring
labels:
app: grafana
spec:
replicas: 1
selector:
matchLabels:
app: grafana
template:
metadata:
labels:
app: grafana
spec:
imagePullSecrets: [{ name: harbor-registry-secret }]
containers:
- name: grafana
image: harbor.test.com/monitoring/grafana:11.2.0
ports:
- containerPort: 3000
env:
- name: GF_SECURITY_ADMIN_PASSWORD
value: "admin123" # Grafana管理员密码
- name: GF_USERS_ALLOW_SIGN_UP
value: "false"
volumeMounts:
- name: grafana-storage
mountPath: /var/lib/grafana
resources:
limits:
cpu: 500m
memory: 512Mi
requests:
cpu: 200m
memory: 256Mi
volumes:
- name: grafana-storage
emptyDir: {}
---
# Grafana Service(NodePort暴露)
apiVersion: v1
kind: Service
metadata:
name: grafana
namespace: monitoring
spec:
selector:
app: grafana
ports:
- port: 3000
targetPort: 3000
nodePort: 30030 # 固定NodePort端口
type: NodePort
-----------------------------------
11.3.2 应用 Grafana 配置
bash
root@master:~/yaml/monitoring# kubectl apply -f grafana-deployment.yaml
# 验证Grafana Pod运行
root@master:~/yaml/monitoring# kubectl get pods -n monitoring -l app=grafana
NAME READY STATUS RESTARTS AGE
grafana-844d4f8bdb-58wsc 1/1 Running 0 3h18m
访问验证192.168.121.101:30030

11.3.3 配置 Grafana 数据源
-
登录 Grafana 后,点击左侧 连接->数据源->添加新数据源;

-
选择Prometheus,配置 URL 为:
http://prometheus.monitoring.svc:9090(K8s 内部 Service 地址);

-
点击Save & test,提示Successfully queried the Prometheus API即配置成功。

11.3.4 导入 Grafana 仪表盘
- 点击左侧仪表板->左侧新建导入


- 输入仪表盘 ID,点击「Load」:
- 节点状态监控:
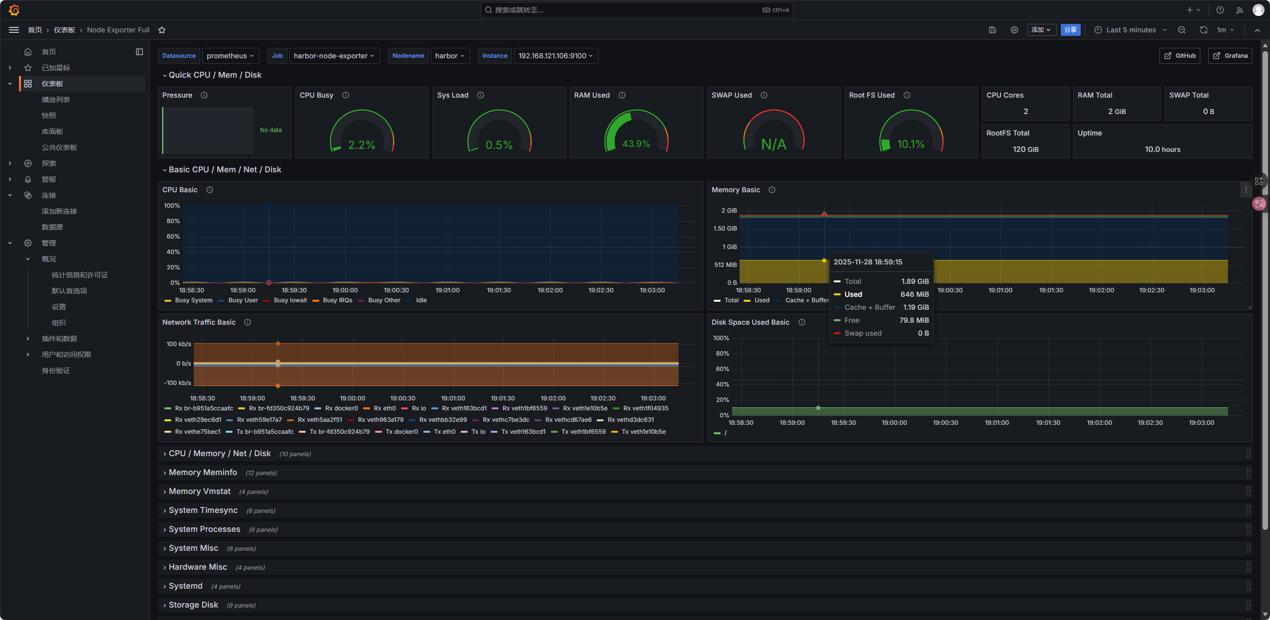
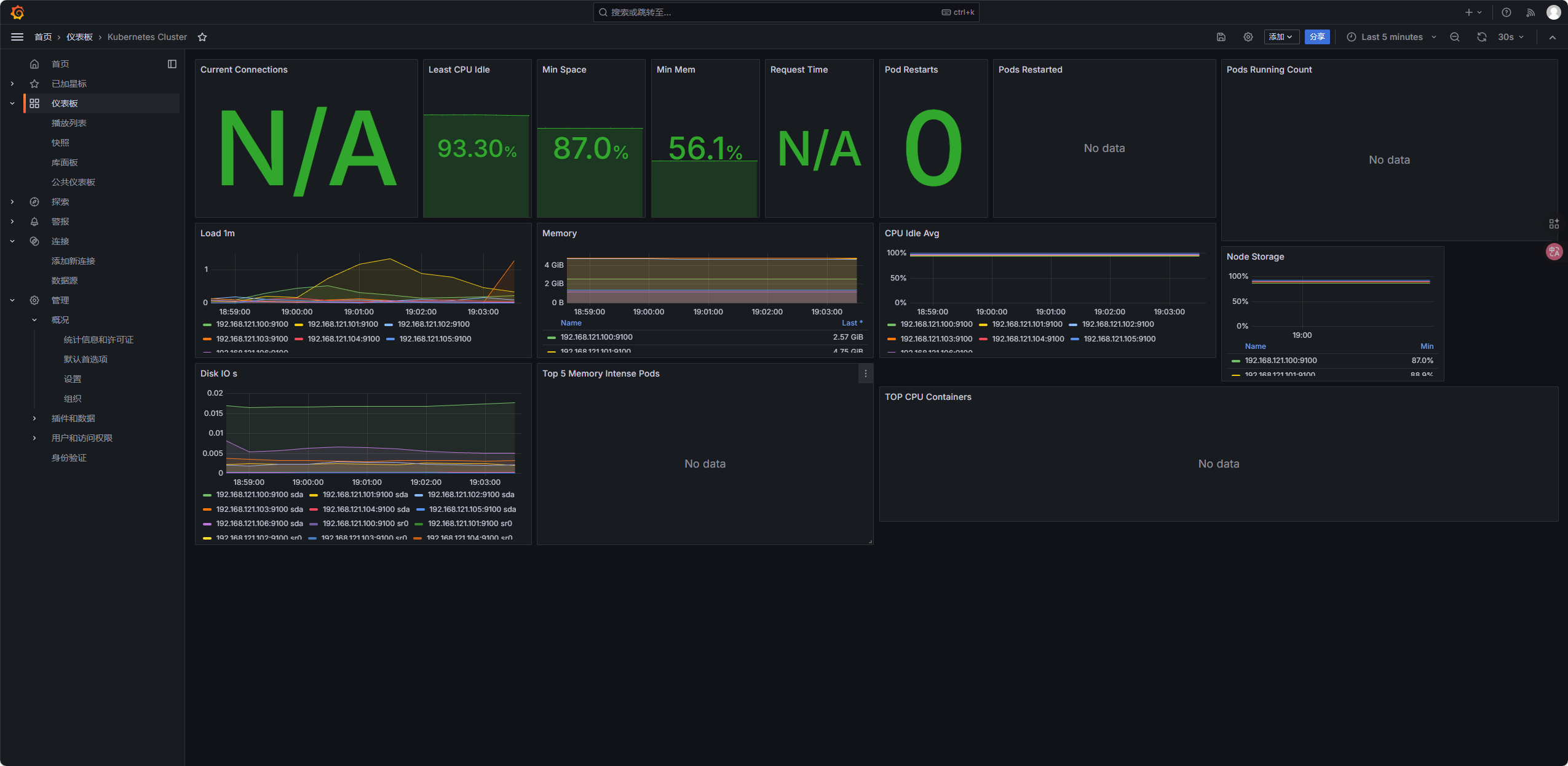
1860(Node Exporter Full,节点 CPU / 内存 / 磁盘); - K8s 集群监控:
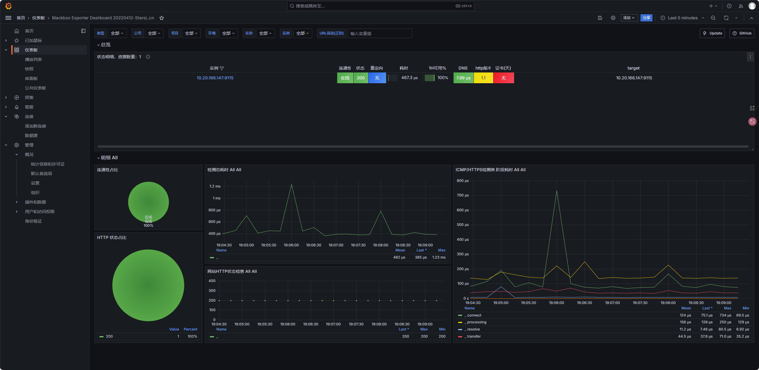
7249(Kubernetes Cluster Monitoring,集群组件); - 页面可用性监控:
9965(Blackbox Exporter Dashboard,后续部署 Blackbox 后生效);



11.4 部署Blackbox Exporter(页面可用性监控)
用于检测https://www.test.com页面是否存活(返回 200 状态码),并将指标推送给 Prometheus:
bash
root@master:~/yaml/monitoring# vim blackbox-exporter.yaml
--------------------------------
# Blackbox配置:检测HTTP 200状态,跳过自签SSL证书验证
apiVersion: v1
kind: ConfigMap
metadata:
name: blackbox-config
namespace: monitoring
data:
blackbox.yml: |
modules:
http_2xx:
prober: http
timeout: 5s
http:
valid_status_codes: [200]
tls_config:
insecure_skip_verify: true # 适配自签SSL证书
follow_redirects: true
---
# Blackbox Deployment(核心:添加启动参数指定配置文件)
apiVersion: apps/v1
kind: Deployment
metadata:
name: blackbox-exporter
namespace: monitoring
labels:
app: blackbox-exporter
spec:
replicas: 1
selector:
matchLabels:
app: blackbox-exporter
template:
metadata:
labels:
app: blackbox-exporter
spec:
containers:
- name: blackbox-exporter
image: harbor.test.com/monitoring/blackbox-exporter:v0.24.0
args: # 关键:显式指定配置文件路径
- --config.file=/etc/blackbox_exporter/blackbox.yml
ports:
- containerPort: 9115
volumeMounts:
- name: blackbox-config
mountPath: /etc/blackbox_exporter # 挂载ConfigMap到该目录
readOnly: true
securityContext:
runAsUser: 0
runAsGroup: 0
volumes:
- name: blackbox-config
configMap:
name: blackbox-config
# 显式指定挂载的文件(确保文件名和路径匹配)
items:
- key: blackbox.yml
path: blackbox.yml
---
# Blackbox Service
apiVersion: v1
kind: Service
metadata:
name: blackbox-exporter
namespace: monitoring
labels:
app: blackbox-exporter
spec:
selector:
app: blackbox-exporter
ports:
- port: 9115
targetPort: 9115
type: ClusterIP
---
# 页面宕机告警规则(PrometheusRule)
apiVersion: v1
kind: ConfigMap
metadata:
name: prometheus-alert-rules
namespace: monitoring
data:
alert-rules.yml: |
groups:
- name: test-page-alerts
rules:
- alert: TestPageDown
expr: probe_success{target="https://www.test.com"} == 0
for: 1m
labels:
severity: critical
annotations:
summary: "www.test.com 页面不可用"
description: "页面https://www.test.com已连续1分钟返回非200状态码,请检查服务!"
应用配置
bash
root@master:~/yaml/monitoring# kubectl apply -f blackbox-exporter.yaml
# 检查是否正常启动
root@master:~/yaml/monitoring# kubectl get pod -n monitoring
NAME READY STATUS RESTARTS AGE
blackbox-exporter-bfbd654b9-qdnfz 1/1 Running 0 1m
验证监控

12 部署Jenkins 实现 CI/CD
12.1 前置准备
- 创建jenkisn 命名空间以及yaml存放目录
bash
root@master:~/yaml# kubectl create namespace jenkins
root@master:~/yaml# mkdir jenkins
-
在nfs服务器创建共享目录
bashroot@harbor:~# mkdir -p /data/nfs/jenkins-data root@harbor:~# chmod -R 777 /data/nfs/jenkins-data root@harbor:~# echo "/data/nfs/jenkins-data *(rw,sync,no_root_squash,no_subtree_check)" >> /etc/exports root@harbor:~# exportfs -r root@harbor:~# showmount -e localhost -
下载jenkins:lts镜像并上传harbo镜像仓库
bash
root@master:~/yaml# docker pull jenkins/jenkins:lts
root@master:~/yaml# docker tag jenkins/jenkins:lts harbor.test.com/jenkins/jenkins:lts
root@master:~/yaml# docker push harbor.test.com/jenkins/jenkins:lts
后期执行构建时遇到的一些问题
-
Jenkins容器内无docker导致构建镜像失败
-
镜像构建成功后,上传harbor仓库失败,原因是没有配置ip 域名映射,docker login时域名解析不到ip(在yaml文件内新增hostAliases域名解析解决),没有配置harbor的ca证书
-
jenkins容器内无kubectl导致更新资源配置文件失败
解决方案:基于harbor.test.com/jenkins/jenkins:lts 基础镜像进行增量配置持久化生效
bashroot@master:~/yaml/jenkins# mkdir dockerfile root@master:~/yaml/jenkins# cd dockerfile # 准备下载好的docker安装包 root@master:~/yaml/jenkins/dockerfile# curl -L --retry 3 --connect-timeout 10 https://mirrors.aliyun.com/docker-ce/linux/static/stable/x86_64/docker-20.10.24.tgz -o docker.tgz root@master:~/yaml/jenkins/dockerfile# tar xzf docker.tgz # 复制kubectl二进制文件 root@master:~/yaml/jenkins/dockerfile# cp /usr/bin/kubectl /root/yaml/jenkins/dockerfile/ # 复制harbor的ca证书 root@master:~/yaml/jenkins/dockerfile# cp /etc/docker/certs.d/harbor.test.com/harbor-ca.crt /root/yaml/jenkins/dockerfile/ root@master:~/yaml/jenkins/dockerfile# ls kubectl docker harbor-ca.crt # 编写dockerfile root@master:~/yaml/jenkins/dockerfile# vim Dockerfile ---------------------------- FROM harbor.test.com/jenkins/jenkins:lts USER root WORKDIR /usr/local/src RUN echo "nameserver 223.5.5.5" > /etc/resolv.conf \ && echo "nameserver 8.8.8.8" >> /etc/resolv.conf # 创建 harbor 证书目录并复制证书 RUN mkdir -p /etc/docker/certs.d/harbor.test.com COPY harbor-ca.crt /etc/docker/certs.d/harbor.test.com/ COPY docker /usr/local/src/ COPY docker/docker /usr/bin/ RUN chmod +x /usr/bin/docker RUN export DOCKER_API_VERSION=1.40 COPY kubectl /usr/local/bin/ RUN chmod +x /usr/local/bin/kubectl USER jenkins --------------------------------- # 执行构建 root@master:~/yaml/jenkins/dockerfile# docker build -t jenkins:v1 . # 上传至harbor镜像仓库 root@master:~/yaml/jenkins/dockerfile# docker tag jenkins:v1 harbor.test.com/jenkins/jenkins:v1 root@master:~/yaml/jenkins/dockerfile# docker push harbor.test.com/jenkins/jenkins:v1
12.2 配置 jenkins RBAC 权限
bash
root@master:~/yaml/jenkins# vim jenkins-rbac.yaml
--------------------------
apiVersion: v1
kind: ServiceAccount
metadata:
name: nfs-client-provisioner
namespace: jenkins
---
apiVersion: rbac.authorization.k8s.io/v1
kind: ClusterRole
metadata:
name: nfs-client-provisioner-runner
rules:
- apiGroups: [""]
resources: ["persistentvolumes"]
verbs: ["get", "list", "watch", "create", "delete"]
- apiGroups: [""]
resources: ["persistentvolumeclaims"]
verbs: ["get", "list", "watch", "update"]
- apiGroups: ["storage.k8s.io"]
resources: ["storageclasses"]
verbs: ["get", "list", "watch"]
- apiGroups: [""]
resources: ["events"]
verbs: ["create", "update", "patch"]
- apiGroups: [""]
resources: ["endpoints"]
verbs: ["get", "list", "watch", "create", "update", "patch"]
- apiGroups: ["apps"]
resources: ["deployments"]
verbs: ["get", "list", "watch", "create", "update", "patch", "delete"]
- apiGroups: [""]
resources: ["configmaps"]
verbs: ["get", "list", "create", "update", "patch", "delete"]
---
apiVersion: rbac.authorization.k8s.io/v1
kind: ClusterRoleBinding
metadata:
name: run-nfs-client-provisioner
subjects:
- kind: ServiceAccount
name: nfs-client-provisioner
namespace: jenkins
roleRef:
kind: ClusterRole
name: nfs-client-provisioner-runner
apiGroup: rbac.authorization.k8s.io
-------------------------------------
12.3 创建NFS 的deploy
bash
root@master:~/yaml/jenkins# vim nfs-provisioner-deploy.yaml
------------------------------------
apiVersion: apps/v1
kind: Deployment
metadata:
name: nfs-client-provisioner
namespace: jenkins
spec:
replicas: 1
selector:
matchLabels:
app: nfs-client-provisioner
strategy:
type: Recreate
template:
metadata:
labels:
app: nfs-client-provisioner
spec:
serviceAccountName: nfs-client-provisioner
containers:
- name: nfs-client-provisioner
image: registry.k8s.io/sig-storage/nfs-subdir-external-provisioner:v4.0.2
volumeMounts:
- name: nfs-client-root
mountPath: /persistentvolumes
env:
- name: PROVISIONER_NAME # 供应器名称(后续StorageClass需引用)
value: "k8s-sigs.io/nfs-subdir-external-provisioner"
- name: NFS_SERVER # NFS服务器IP
value: "192.168.121.106"
- name: NFS_PATH # NFS共享目录
value: "/data/nfs/jenkins-data"
volumes:
- name: nfs-client-root
nfs:
server: 192.168.121.106 # 同上NFS服务器IP
path: /data/nfs/jenkins-data # 同上NFS共享目录
---------------------------------------------------
12.4 更新 RBAC和deploy资源配置文件
bash
root@master:~/yaml/jenkins# kubectl apply -f jenkins-rbac.yaml
root@master:~/yaml/jenkins# kubectl apply -f nfs-provisioner-deploy.yaml
# 验证状态
root@master:~/yaml/jenkins# kubectl get pods -n jenkins | grep nfs-client-provisioner
nfs-client-provisioner-8465bdd9f5-j5kqx 1/1 Running 0 12m
12.5 创建动态存储类
bash
root@master:~/yaml/jenkins# vim nfs-storageclass.yaml
--------------------------
apiVersion: storage.k8s.io/v1
kind: StorageClass
metadata:
name: nfs-storageclass
namespace: jenkins
provisioner: k8s-sigs.io/nfs-subdir-external-provisioner
parameters:
archiveOnDelete: "false"
reclaimPolicy: Delete
volumeBindingMode: Immediate
# 更新资源配置文件
kubectl apply -f nfs-storageclass.yaml
# 验证是否创建成功
root@master:~/yaml/jenkins# kubectl get sc -n jenkins
NAME PROVISIONER RECLAIMPOLICY VOLUMEBINDINGMODE ALLOWVOLUMEEXPANSION AGE
nfs-storageclass k8s-sigs.io/nfs-subdir-external-provisioner Delete Immediate false 14m
12.6 创建pvc
bash
root@master:~/yaml/jenkins# vim jenkins-nfs-pvc.yaml
----------------------------
apiVersion: v1
kind: PersistentVolumeClaim
metadata:
name: jenkins-pvc
namespace: jenkins
spec:
accessModes:
- ReadWriteOnce
storageClassName: nfs-storageclass
resources:
requests:
storage: 10Gi
----------------------------
# 更新资源配置文件
root@master:~/yaml/jenkins# kubectl apply -f jenkins-nfs-pvc.yaml
# 验证绑定状态
root@master:~/yaml/jenkins# kubectl get pvc -n jenkins
NAME STATUS VOLUME CAPACITY ACCESS MODES STORAGECLASS AGE
jenkins-pvc Bound pvc-6ae87406-cac2-4c72-805f-2ec254dbd545 10Gi RWO nfs-storageclass 16m
12.7 部署 Jenkins Deployment + Service
bash
root@master:~/yaml/jenkins# vim jenkins-deployment.yaml
----------------------------
apiVersion: apps/v1
kind: Deployment
metadata:
name: jenkins
namespace: jenkins
labels:
app: jenkins
spec:
replicas: 1
selector:
matchLabels:
app: jenkins
template:
metadata:
labels:
app: jenkins
spec:
hostAliases:
- ip: "192.168.121.106"
hostnames:
- "harbor.test.com"
- ip: "192.168.121.188"
hostnames:
- "www.test.com"
imagePullSecrets:
- name: harbor-registry-secret
serviceAccountName: nfs-client-provisioner
containers:
- name: jenkins
image: harbor.test.com/jenkins/jenkins:v1
ports:
- containerPort: 8080
- containerPort: 50000
env:
- name: HTTP_PROXY
value: "http://192.168.121.1:7890"
- name: HTTPS_PROXY
value: "http://192.168.121.1:7890"
- name: NO_PROXY
value: "localhost,127.0.0.1,10.0.0.0/8,192.168.0.0/16,.svc,.cluster.local,192.168.121.188,www.test.com"
- name: JAVA_OPTS
value: "-Duser.timezone=Asia/Shanghai -Dhudson.model.DirectoryBrowserSupport.CSP="
- name: JENKINS_OPTS
value: "--prefix=/jenkins"
volumeMounts:
- name: jenkins-data
mountPath: /var/jenkins_home # Jenkins数据目录
- name: docker-sock
mountPath: /var/run/docker.sock
resources:
limits:
cpu: 2000m
memory: 2Gi
requests:
cpu: 1000m
memory: 1Gi
securityContext:
runAsUser: 0
privileged: true
volumes:
- name: jenkins-data
persistentVolumeClaim:
claimName: jenkins-pvc
- name: docker-sock
hostPath:
path: /var/run/docker.sock
type: Socket
---
# Jenkins Service
apiVersion: v1
kind: Service
metadata:
name: jenkins
namespace: jenkins
spec:
selector:
app: jenkins
ports:
- name: web
port: 8080
targetPort: 8080
nodePort: 30080
- name: agent
port: 50000
targetPort: 50000
nodePort: 30081
type: NodePort
更新资源配置文件
bash
root@master:~/yaml/jenkins# kubectl apply -f jenkins-deployment.yaml
# 验证pod是否创建成功
root@master:~/yaml/jenkins# kubectl get pod -n jenkins
NAME READY STATUS RESTARTS AGE
jenkins-58b5dfd8b-b6cd9 1/1 Running 0 20m
nfs-client-provisioner-8465bdd9f5-j5kqx 1/1 Running 0 20m
12.8 初始化jenkins
12.8.1 获取jenkins初始密码
在nfs服务器共享目录查看init文件
bash
root@harbor:~# cat /data/nfs/jenkins-data/jenkins-jenkins-pvc-pvc-6ae87406-cac2-4c72-805f-2ec254dbd545/secrets/initialAdminPassword
6a8f32add9b8424face397b782d9b282
12.8.2 访问jenkins Web页面并初始化
访问地址http://192.168.121.101:30080/jenkins
输入初始密码

安装推荐插件

等在安装完成

创建管理员用户

进入首页

12.8.3 安装必备插件



-
Kubernetes Plugin(Jenkins 与 K8s 集成);
-
Docker Plugin(构建 Docker 镜像);
-
Docker Pipeline Plugin(Pipeline 中操作 Docker);
-
Git Plugin(拉取 Git 代码);
-
Credentials Binding Plugin(管理凭证);
-
Pipeline Utility Steps(Pipeline 辅助步骤);
安装完成后重启 Jenkins(系统管理→重启 Jenkins)。
12.8.4 配置jenkins全局凭证

添加harbor凭证


类型 :Username with password
用户名: admin
密码:123456
id: harbor-credential
描述: harbor仓库凭证
保存

12.8.5 编写CI/CD流水线
-
准备Github代码仓库,配置ssh免密
-
建立本地目录
bash
root@master:~/yaml# mkdir github
root@master:~/yaml# cd github
- Git身份设置
bash
root@master:~/yaml/github# git config --global user.name "chenjun"
root@master:~/yaml/github# git config --global user.email "3127103271@qq.com"
root@master:~/yaml/github# git config --global color.ui true
root@master:~/yaml/github# git config --list
user.name=chenjun
user.email=3127103271@qq.com
color.ui=true
# 初始化
root@master:~/yaml# git init
- 克隆github远程仓库到本地
bash
root@master:~/yaml/github# git clone git@github.com:cj3127/jenkins-test.git
Cloning into 'jenkins-test'...
remote: Enumerating objects: 3, done.
remote: Counting objects: 100% (3/3), done.
remote: Total 3 (delta 0), reused 0 (delta 0), pack-reused 0 (from 0)
Receiving objects: 100% (3/3), done.
root@master:~/yaml/github# ls
jenkins-test
root@master:~/yaml/github# cd jenkins-test
- 编写Dockerfile
bash
root@master:~/yaml/github/jenkins-test# vim Dockerfile
# 基于Harbor的nginx:latest镜像
FROM harbor.test.com/library/nginx:latest
- 创建nginx相关配置
bash
root@master:~/yaml/github/jenkins-test# mkdir k8s
root@master:~/yaml/github/jenkins-test# cd k8s
# 复制原始deploy配置文件
root@master:~/yaml/github/jenkins-test/k8s# cp /root/yaml/deploy/nginx-deployment.yaml /root/yaml/github/jenkins-test/k8s/
# 复制原始svc配置文件
root@master:~/yaml/github/jenkins-test/k8s# cp /root/yaml/deploy/nginx-service.yaml /root/yaml/github/jenkins-test/k8s/
# 复制nginx-cm配置文件
root@master:~/yaml/github/jenkins-test/k8s# cp /root/yaml/configmap/nginx-welcome-cm.yaml /root/yaml/github/jenkins-test/k8s/
- 编写Jenkinsfile
bash
root@master:~/yaml/github/jenkins-test# vim Jenkinsfile
pipeline {
agent any
environment {
HARBOR_ADDR = "harbor.test.com"
HARBOR_PROJECT = "library"
IMAGE_NAME = "nginx"
IMAGE_TAG = "${BUILD_NUMBER}"
FULL_IMAGE_NAME = "${HARBOR_ADDR}/${HARBOR_PROJECT}/${IMAGE_NAME}:${IMAGE_TAG}"
K8S_NAMESPACE = "default"
}
stages {
stage("构建Docker镜像") {
steps {
echo "构建Docker镜像"
sh "docker build -t ${FULL_IMAGE_NAME} ."
}
}
stage("推送镜像到Harbor") {
steps {
echo "推送镜像到Harbor"
withCredentials([usernamePassword(credentialsId: 'harbor-credential', passwordVariable: 'HARBOR_PWD', usernameVariable: 'HARBOR_USER')]) {
sh "docker login ${HARBOR_ADDR} -u ${HARBOR_USER} -p ${HARBOR_PWD}"
sh "docker push ${FULL_IMAGE_NAME}"
sh "docker logout ${HARBOR_ADDR}"
}
}
}
stage("部署到K8s集群") {
steps {
echo "部署到K8s集群"
sh "kubectl apply -f k8s/nginx-welcome-cm.yaml -n ${K8S_NAMESPACE}"
sh "sed -i 's|harbor.test.com/library/nginx:latest|${FULL_IMAGE_NAME}|g' k8s/nginx-deployment.yaml"
sh "kubectl apply -f k8s/nginx-deployment.yaml -n ${K8S_NAMESPACE}"
sh "kubectl rollout status deployment/nginx-deployment -n ${K8S_NAMESPACE}"
}
}
stage("验证服务") {
steps {
echo "验证服务可用性"
sh "curl -k https://www.test.com -o /dev/null -w '%{http_code}' | grep 200"
}
}
}
post {
success {
echo "流水线执行成功"
}
failure {
echo "流水线执行失败"
}
always {
sh "docker rmi ${FULL_IMAGE_NAME} || true"
}
}
}
12.8.6 提交本地文件至Github代码仓库
bash
root@master:~/yaml/github/jenkins-test# git add Dockerfile Jenkinsfile k8s
root@master:~/yaml/github/jenkins-test# git commit -m "提交了Dockerfile Jenkinsfile k8s"
root@master:~/yaml/github/jenkins-test# git push origin main

12.9 创建jenkins流水线任务
- 首页新建任务

- 输入任务名称,选择流水线,确定

- 流水线配置
- 定义:Pipeline script from SCM;
- SCM:Git;
- 仓库 URL: Git 仓库地址;
- 分支:
*/main; - 脚本路径:
Jenkinsfile;
应用保存配置

修改cm配置的主页内容验证是否更新成功
bash
root@master:~/yaml/github/jenkins-test/k8s# vim nginx-welcome-cm.yaml
root@master:~/yaml/github/jenkins-test/k8s# git add nginx-welcome-cm.yaml
root@master:~/yaml/github/jenkins-test/k8s# git commit -m "修改了主页内容"
[main 35cd872] 修改了主页内容
1 file changed, 1 insertion(+), 1 deletion(-)
root@master:~/yaml/github/jenkins-test/k8s# git push origin main
Enumerating objects: 7, done.
Counting objects: 100% (7/7), done.
Delta compression using up to 2 threads
Compressing objects: 100% (4/4), done.
Writing objects: 100% (4/4), 399 bytes | 399.00 KiB/s, done.
Total 4 (delta 3), reused 0 (delta 0)
remote: Resolving deltas: 100% (3/3), completed with 3 local objects.
To github.com:cj3127/jenkins-test.git
73e5b7c..35cd872 main -> main
root@master:~/yaml/github/jenkins-test/k8s#
- 执行构建任务

查看构建控制台输出内容

查看pod状态,滚动更新

更新完成后通过域名www.test.com访问测试查看页面内容

