昆明天气数据可视化分析
- 一、文件上传
- 二、新建分析主题和选择数据
-
- [1. 新建分析主题](#1. 新建分析主题)
- [2. 选择数据](#2. 选择数据)
- [3. 字段设置](#3. 字段设置)
- 三、数据可视化分析
-
- [1. 昆明天气数据可视化](#1. 昆明天气数据可视化)
-
- [1.1 气温变化趋势可视化(按年月日)](#1.1 气温变化趋势可视化(按年月日))
- [1.2 气温变化趋势可视化(按年月)](#1.2 气温变化趋势可视化(按年月))
- [1.3 日间天气类型分布数据可视化](#1.3 日间天气类型分布数据可视化)
- [1.4 夜间天气类型分布数据可视化](#1.4 夜间天气类型分布数据可视化)
- [1.5 日间风向分布数据可视化](#1.5 日间风向分布数据可视化)
- [1.6 夜间风向分布数据可视化](#1.6 夜间风向分布数据可视化)
- [1.7 日间风力分布数据可视化](#1.7 日间风力分布数据可视化)
- [1.8 夜间风力分布数据可视化](#1.8 夜间风力分布数据可视化)
- [2. 昆明天气数据可视化分析大屏设计与实现](#2. 昆明天气数据可视化分析大屏设计与实现)
- [3. 昆明天气数据可视化分析](#3. 昆明天气数据可视化分析)
-
- [3.1 昆明天气数据可视化分析](#3.1 昆明天气数据可视化分析)
- [3.2 东川天气数据可视化分析](#3.2 东川天气数据可视化分析)
- [3.3 五华天气数据可视化分析](#3.3 五华天气数据可视化分析)
- [3.4 呈贡天气数据可视化分析](#3.4 呈贡天气数据可视化分析)
- [3.5 官渡天气数据可视化分析](#3.5 官渡天气数据可视化分析)
- [3.6 富民天气数据可视化分析](#3.6 富民天气数据可视化分析)
- [3.7 晋宁天气数据可视化分析](#3.7 晋宁天气数据可视化分析)
- [3.8 盘龙天气数据可视化分析](#3.8 盘龙天气数据可视化分析)
- [3.9 西山天气数据可视化分析](#3.9 西山天气数据可视化分析)
- [4. 数据可视化大屏地址](#4. 数据可视化大屏地址)
一、文件上传
在 FineBI 里上传清洗后的数据时,先点左侧导航栏里的 "数据目录",找到 "全部数据" 这个分类,把弄好的 "昆明天气数据_清洗后" 传进去。传完之后,在数据目录的结构里能看到这个文件,点进去右边就能直接看到带城市、日期、天气这些字段的具体数据了。

二、新建分析主题和选择数据
1. 新建分析主题
先点左侧的 "我的分析",在页面里找到 "昆明天气数据分析" 这个分类,然后点上方的 "新建分析主题",建好的 "昆明天气数据分析与可视化" 主题就会出现在这个分类下面,这样就完成分析主题的新建了。

2. 选择数据
先点页面里的 "+" 号打开选择数据的窗口,切换到 "数据目录" 标签,找到之前传好的 "昆明天气数据_清洗后",选中这个数据文件,最后点右下角的 "确定",就能把这份数据选好用于后续分析了。

3. 字段设置
先点页面上的 "字段设置",把原来的英文字段都改成中文的,比如把对应字段改成 "城市""行政区" 这些。然后把 "日期" 字段设成日期类型,"最高气温""最低气温""温差" 设成数值类型,剩下的字段都设为文本类型,这样字段就设置好了。

三、数据可视化分析
1. 昆明天气数据可视化
1.1 气温变化趋势可视化(按年月日)
先新建可视化组件,图表类型选折线图。把 "日期" 拖到横轴,设置成年月日格式;再把 "最高气温""最低气温""温差" 拖到纵轴,汇总方式都设为 "平均"。最后在图形属性里,给这几条折线分别设置不同的颜色,这样气温变化趋势的可视化图表就做好了。

1.2 气温变化趋势可视化(按年月)
新建个可视化组件,图表类型选折线图。把 "日期" 拖到横轴,设置成 "年月" 格式;再把 "最高气温""最低气温""温差" 拖到纵轴,汇总方式都设为 "平均"。最后在图形属性里,给这几条折线分别调不同的颜色,按年月的气温变化趋势图就弄好了。

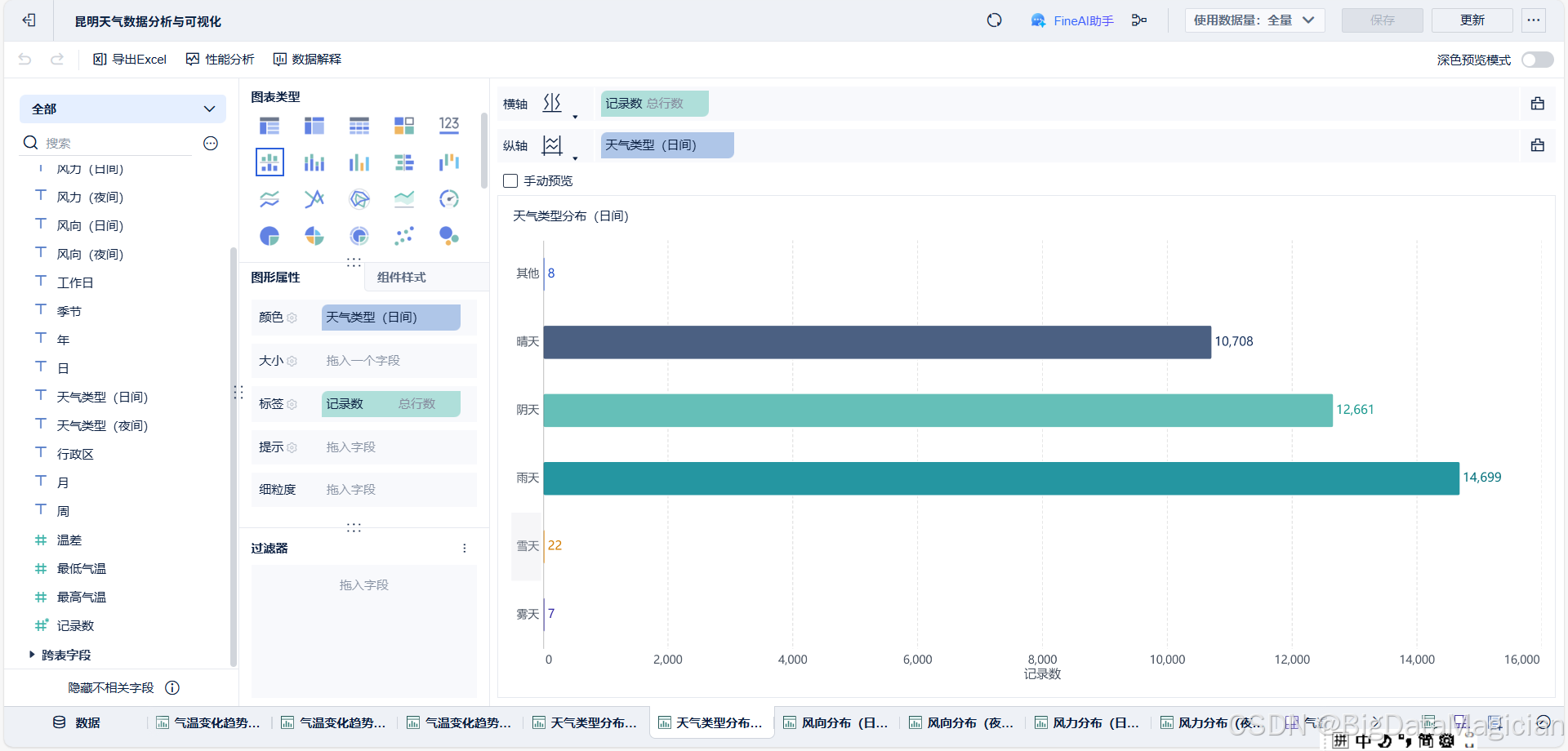
1.3 日间天气类型分布数据可视化
新建可视化组件,选择柱形图作为图表类型。将 "记录数" 设为横轴,汇总方式选择总行数;将 "天气类型(日间)" 设为纵轴,按相同值分组统计。随后在图形属性中,为不同天气类型配置差异化颜色,并设置显示标签为对应分组的记录数,完成日间天气类型分布的可视化配置。

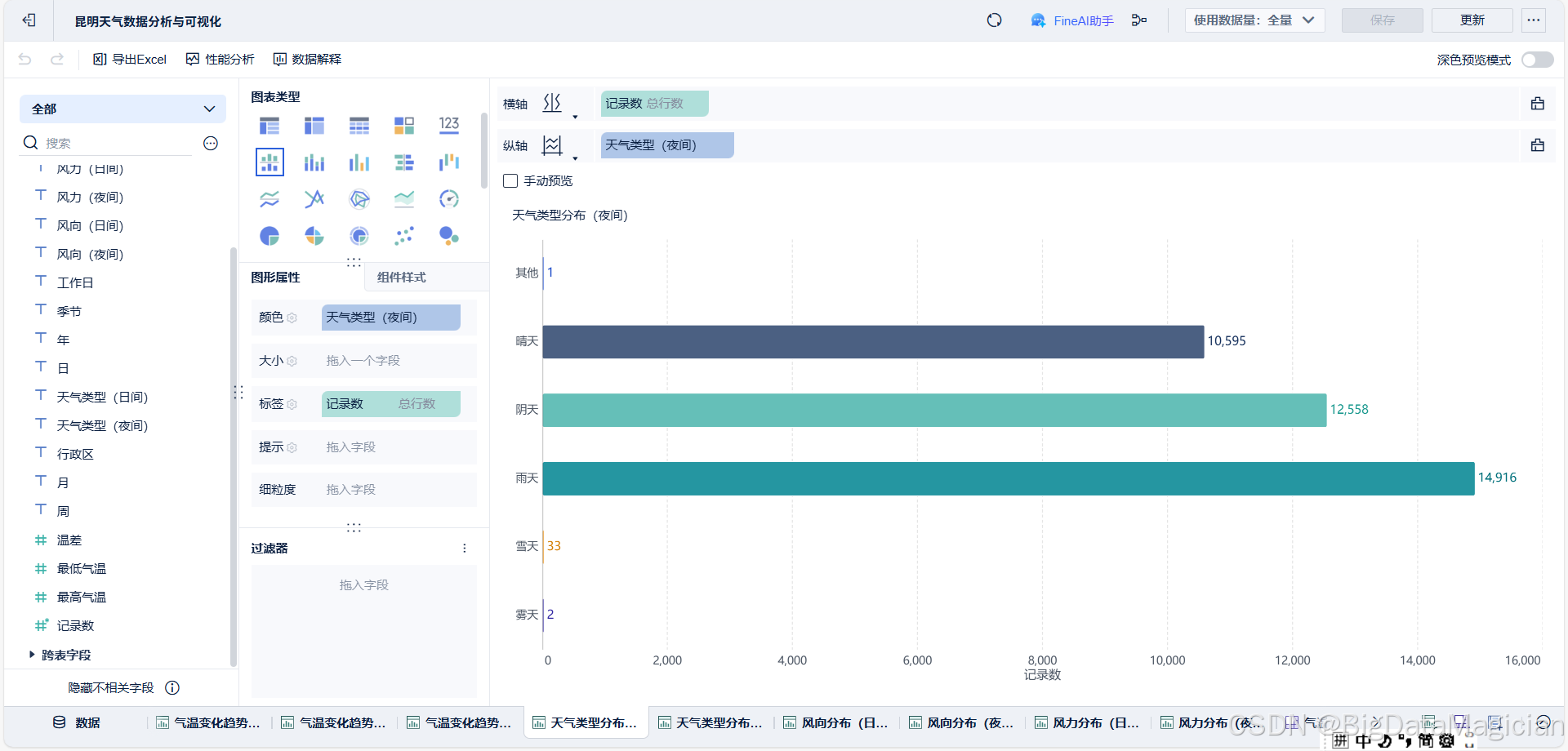
1.4 夜间天气类型分布数据可视化
在可视化分析环节,首先新建可视化组件并选定柱形图作为呈现载体。随后进行数据维度配置,将 "记录数" 映射为横轴,汇总方式设定为总行数;将 "天气类型(夜间)" 映射为纵轴,采用相同值分组的统计规则。完成维度配置后,在图形属性模块中,针对不同夜间天气类型赋予差异化配色以区分类别,并设置显示标签为各分组对应的记录数,以此实现夜间天气类型分布的数据可视化呈现。

1.5 日间风向分布数据可视化
在日间风向分布的可视化分析中,首先新建可视化组件并选取饼图作为图表类型。将 "记录数" 配置为角度维度,汇总方式确定为总行数;针对不同 "风向(日间)" 类别,通过差异化配色实现类别区分,并采用相同值分组的统计方式整合数据。最后,将显示标签设置为记录数与日间风向的组合形式,以此完成日间风向分布的可视化呈现。

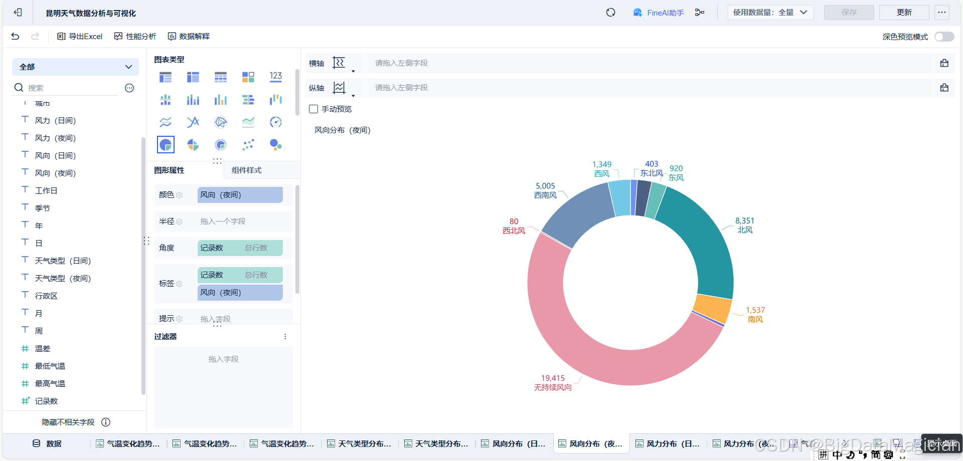
1.6 夜间风向分布数据可视化
在夜间风向分布的可视化分析环节,首先新建可视化组件并选定饼图作为图表呈现形式。将 "记录数" 配置为角度维度,其汇总方式采用总行数统计规则。针对不同 "风向(夜间)" 类别,通过配置差异化配色实现类别区分,同时以相同值为分组依据整合数据。最后,将显示标签设置为记录数与夜间风向的组合内容,以此完成夜间风向分布的数据可视化构建。

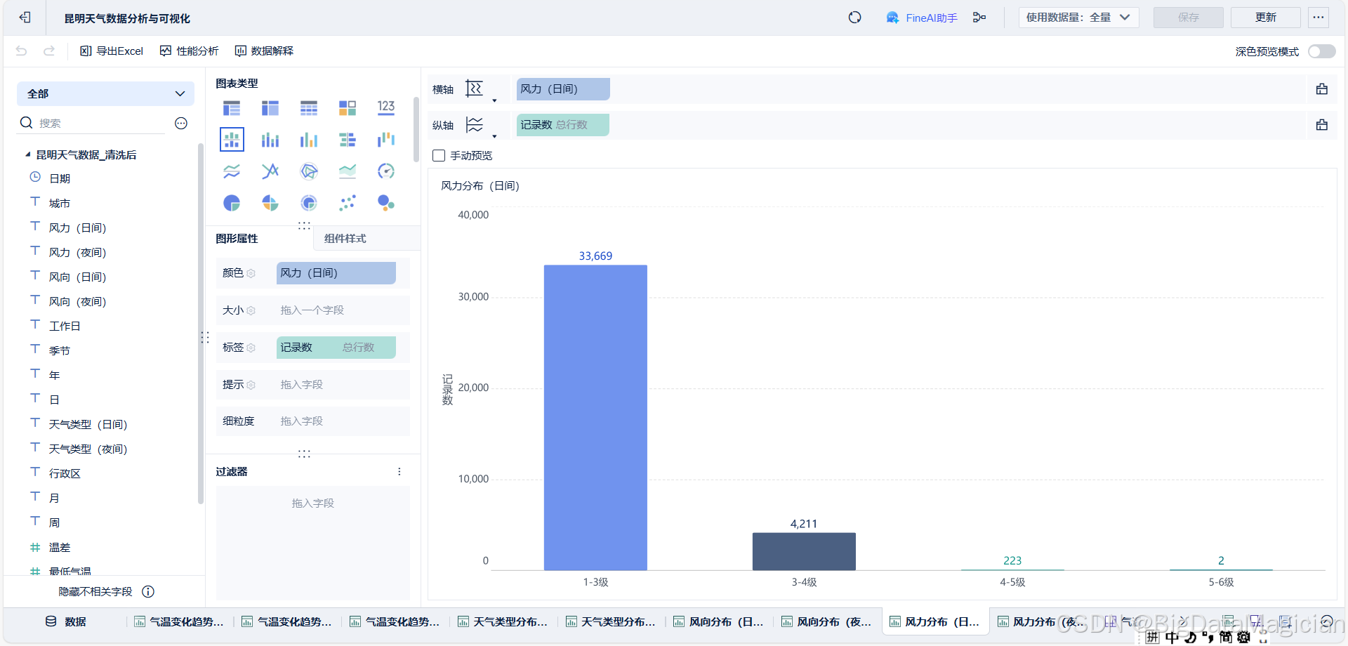
1.7 日间风力分布数据可视化
在日间风力分布的可视化分析中,首先新建可视化组件并选取柱形图作为图表类型。将 "记录数" 配置为纵轴维度,汇总方式采用总行数统计规则;将 "风力(日间)" 配置为横轴维度,以相同值为分组依据整合数据。随后在图形属性模块中,为不同风力等级配置差异化配色以区分类别,并将显示标签设置为各分组对应的记录数,以此完成日间风力分布的数据可视化呈现。

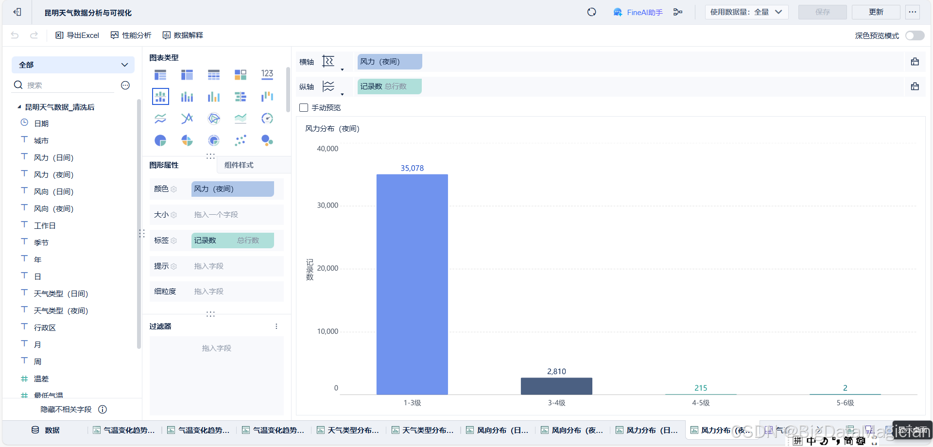
1.8 夜间风力分布数据可视化
在夜间风力分布的可视化分析环节,首先新建可视化组件并选定柱形图作为图表呈现形式。将 "记录数" 配置为纵轴维度,汇总方式采用总行数统计规则;将 "风力(夜间)" 配置为横轴维度,以相同值为分组依据整合数据。随后在图形属性模块中,为不同风力等级配置差异化配色以区分各类别,并将显示标签设置为各分组对应的记录数,以此完成夜间风力分布的数据可视化构建。

2. 昆明天气数据可视化分析大屏设计与实现
本次昆明区域天气数据可视化分析大屏的设计,以气象数据的多维度一体化呈现为核心目标,大屏标题可随筛选条件动态更新区域名称,适配昆明市全域及五华区等下辖行政区的数据分析需求。大屏左侧设置行政区、年、月、季节等多维度筛选控件,支持数据的精准定位与动态调整,助力不同区域、不同时间粒度下的气象特征聚焦分析。
大屏内容采用模块化布局,整合气温变化趋势、风向分布、风力分布及天气类型分布四大核心分析模块。其中气温变化趋势模块通过折线图分别呈现按年月、年月日粒度的波动特征,涵盖最低气温、最高气温及温差等核心指标,直观反映气象要素的时间序列变化规律;风向分布模块以饼图区分日间与夜间的风向占比,清晰呈现不同时段的风向分布差异;风力分布模块借助柱形图展示日间与夜间各风力等级的记录数分布,明确不同风力等级的出现频次;天气类型分布模块则以柱状形式呈现日间与夜间的天气类型统计结果。
各模块的可视化图表均基于前期标准化的字段配置与统计规则构建,整体界面采用深色背景搭配高对比度的图表配色,增强数据展示的视觉清晰度与可读性。该大屏实现了从昆明市全域到五华区等细分区域、从时间趋势到要素分布的气象数据多维度覆盖,为区域气象特征的快速识别与系统性分析提供了直观高效的可视化载体。

3. 昆明天气数据可视化分析
3.1 昆明天气数据可视化分析
以2023-2025年昆明天气数据为基础构建的可视化大屏,整合了气温、风向、风力及天气类型等多维度信息,可实现分时段、分类别的特征分析。

从气温变化趋势来看,按"年月日"与"年月"维度呈现的折线图显示,昆明近三年气温波动具有明显的季节性特征,最高气温、最低气温与温差的变化趋势基本同步,且极值区间相对稳定,反映出区域气候的规律性波动。
风向分布的饼图结果表明,日间与夜间的主导风向存在一定差异,其中北风、南风在两类时段中均占据较高占比,但夜间北风的记录数占比相对更高,这一差异或与区域昼夜热力环流的变化相关。
风力分布的柱形图则显示,无论日间还是夜间,1-3级风力均为主要等级,记录数远高于其他风力区间,说明昆明近三年的风力条件整体较为温和,强风天气出现频率较低。
天气类型分布的柱形图数据显示,晴天、阴天是日间与夜间的主要天气类型,雨天记录数次之,雪天、雾天等极端天气类型的记录数极少,进一步印证了昆明气候以温和、晴朗为主的特征。
整体而言,该可视化大屏实现了多维度气象数据的直观呈现,清晰反映出昆明近三年天气的核心特征与变化规律,为区域气候分析提供了直观的可视化支撑。
3.2 东川天气数据可视化分析
以2023-2025年东川天气数据为样本构建的可视化大屏,整合了气温、风向、风力及天气类型等维度信息,可直观呈现区域气象特征的时空分布规律。

从气温变化趋势来看,"按年月"与"按年月日"维度的折线图显示,东川近三年气温波动幅度较昆明更为显著,最高气温极值接近40℃,温差区间也相对更大,反映出该区域气候的波动性更强,季节性温度变化特征更为突出。
风向分布的饼图数据表明,日间与夜间的主导风向均以北风为主,占比显著高于其他风向类型,这一特征与东川的地形条件存在关联,区域地形对气流的引导作用或使其风向分布呈现出较强的集中性。
风力分布的柱形图结果显示,1-3级风力同样是东川日间与夜间的主要风力等级,记录数占比超过80%,但相较于昆明,东川3-4级风力的记录数略有增加,说明其风力条件虽整体温和,但略多于昆明。
天气类型分布的柱形图则显示,晴天、阴天为东川日间与夜间的主要天气类型,雨天记录数与昆明相近,但晴天记录数相对较少,阴天占比有所提升,这一差异或与区域地形导致的云量分布特征相关。
整体而言,该可视化大屏清晰呈现了东川近三年天气的核心特征,其气温波动、风向集中性等特征与昆明存在一定差异,为区域气候的差异化分析提供了可视化支撑。
3.3 五华天气数据可视化分析
以2023-2025年五华天气数据为样本构建的可视化大屏,整合气温、风向、风力及天气类型等维度信息,可系统呈现该区域近三年气象特征的分布规律。

从气温变化趋势看,"按年月"与"按年月日"维度的折线图显示,五华气温波动幅度介于昆明与东川之间,最高气温极值未超过30℃,温差区间相对稳定,体现出该区域气候兼具温和性与规律性,季节性温度变化的波动程度弱于东川。
风向分布的饼图数据表明,日间与夜间的风向构成较为多元,北风虽为主要风向,但南风、西风等风向的占比相对均衡,相较于东川风向的集中性,五华风向分布更具多样性,这一特征或与区域所处的城市地形及气流交互条件相关。
风力分布的柱形图结果显示,1-3级风力是五华日间与夜间的主导等级,记录数占比接近90%,3-4级风力记录数较少,说明其风力条件相较于昆明、东川更为温和,强风天气出现频率更低。
天气类型分布的柱形图则显示,晴天、阴天为五华日间与夜间的核心天气类型,晴天记录数略高于昆明,雨天占比相对稳定,极端天气类型(如雪天)记录数极少,进一步印证了五华气候以晴朗温和为主的特征。
整体而言,该可视化大屏清晰呈现了五华近三年天气的核心特征,其气温稳定性、风向多样性及风力温和性等特点,与昆明、东川形成区域气候的差异化特征,为城市内部气象条件的精细化分析提供了直观的可视化依据。
3.4 呈贡天气数据可视化分析
以2023-2025年呈贡天气数据为样本构建的可视化大屏,整合气温、风向、风力及天气类型等维度信息,可直观呈现该区域近三年气象特征的时空分布规律。

从气温变化趋势来看,"按年月"与"按年月日"维度的折线图显示,呈贡气温波动幅度略高于五华,最高气温极值接近30℃,温差区间相对稳定,既保留了区域气候的温和性,又存在一定的季节性波动特征,其温度变化规律与昆明主城区较为接近。
风向分布的饼图数据表明,日间与夜间的主导风向均以北风为主,但东风、西风的占比相较于五华更为均衡,这一特征或与呈贡所处的滇池周边地形相关,水体与陆地的热力交互可能影响了气流的多元分布。
风力分布的柱形图结果显示,1-3级风力是呈贡日间与夜间的核心等级,记录数占比超90%,3-4级风力记录数略高于五华但低于东川,说明其风力条件整体温和,仅在局部时段存在小幅波动。
天气类型分布的柱形图则显示,阴天记录数在日间与夜间均占据较高占比,晴天记录数次之,雨天占比较昆明、五华略有提升,这一差异或与滇池周边的水汽分布特征相关,区域水汽条件或增加了云量与降雨的出现概率。
整体而言,该可视化大屏清晰呈现了呈贡近三年天气的核心特征,其气温波动、风向分布及天气类型构成均体现出滇池周边区域的气候特点,与昆明主城区及东川形成差异化的气象特征,为区域气候的分异研究提供了可视化支撑。
3.5 官渡天气数据可视化分析
以2023-2025年官渡天气数据为样本构建的可视化大屏,整合气温、风向、风力及天气类型等维度信息,可系统呈现该区域近三年气象特征的分布规律。

从气温变化趋势来看,"按年月"与"按年月日"维度的折线图显示,官渡气温波动特征与五华、呈贡相近,最高气温极值稳定在30℃左右,温差区间相对平缓,体现出昆明主城区气候的温和性与规律性,季节性温度波动幅度弱于东川。
风向分布的饼图数据表明,日间与夜间的风向构成兼具集中性与多样性:北风为核心主导风向,同时东风、西风占比相对均衡,这一特征既延续了昆明主城区的气流分布特点,也可能与官渡的城市建成区地形对气流的引导作用相关。
风力分布的柱形图结果显示,1-3级风力是官渡日间与夜间的绝对主导等级,记录数占比超90%,3-4级风力记录数处于昆明各区域的中等水平,说明其风力条件整体温和,仅在少数时段存在小幅增强。
天气类型分布的柱形图则显示,晴天、阴天为日间与夜间的主要天气类型,晴天记录数略高于呈贡,雨天占比与五华接近,极端天气类型记录数极少,进一步印证了官渡气候以晴朗温和为主的核心特征。
整体而言,该可视化大屏清晰呈现了官渡近三年天气的核心特征,其气象指标与昆明主城区其他区域的共性较强,同时在风向分布、天气类型占比上存在细微差异,为城市内部气象条件的精细化对比提供了可视化依据。
3.6 富民天气数据可视化分析
以2023-2025年富民天气数据为样本构建的可视化大屏,整合气温、风向、风力及天气类型等维度信息,可系统呈现该区域近三年气象特征的分布规律。

从气温变化趋势来看,"按年月"与"按年月日"维度的折线图显示,富民气温波动幅度略大于昆明主城区(如五华、官渡),最高气温极值接近35℃,温差区间相对宽泛,体现出郊区气候相较于城市建成区更强的季节性波动特征。
风向分布的饼图数据表明,日间与夜间的主导风向均以北风为主,占比显著高于其他风向类型,风向集中性强于昆明主城区区域,这一特征或与富民所处的郊区地形及周边地貌对气流的约束作用相关。
风力分布的柱形图结果显示,1-3级风力仍是富民日间与夜间的核心等级,记录数占比超85%,但3-4级风力记录数略高于主城区区域,说明其风力条件虽整体温和,但局部时段的风力强度略高于城市建成区。
天气类型分布的柱形图则显示,晴天、阴天为日间与夜间的主要天气类型,晴天记录数低于昆明主城区,阴天占比相对提升,雨天记录数与主城区区域相近,这一差异或与郊区的植被覆盖、地形条件对水汽与云量的影响相关。
整体而言,该可视化大屏清晰呈现了富民近三年天气的核心特征,其气象指标既体现出昆明区域气候的共性,又因郊区地形与环境条件呈现出更强的气温波动、更集中的风向分布等差异化特点,为城市与郊区气象特征的对比研究提供了可视化支撑。
3.7 晋宁天气数据可视化分析
以2023-2025年晋宁天气数据为样本构建的可视化大屏,整合气温、风向、风力及天气类型等维度信息,可系统呈现该区域近三年气象特征的分布规律。

从气温变化趋势来看,"按年月"与"按年月日"维度的折线图显示,晋宁气温波动幅度介于昆明主城区与富民之间,最高气温极值接近30℃,温差区间相对稳定,既保留了区域气候的温和性,又因郊区地形呈现出略强于主城区的季节性波动特征。
风向分布的饼图数据表明,日间与夜间的主导风向均以北风为主,占比显著高于其他风向类型,风向集中性与富民相近但略弱于东川,这一特征或与晋宁所处的滇池南岸地形对气流的引导作用相关。
风力分布的柱形图结果显示,1-3级风力是晋宁日间与夜间的核心等级,记录数占比超85%,但3-4级风力记录数高于昆明主城区,说明其风力条件整体温和,局部时段的风力强度略高于城市建成区。
天气类型分布的柱形图则显示,晴天、阴天为日间与夜间的主要天气类型,阴天记录数略高于昆明主城区,雨天占比与呈贡相近,极端天气类型记录数极少,这一特征既体现了昆明区域气候的共性,也因区域环境条件呈现出细微差异。
整体而言,该可视化大屏清晰呈现了晋宁近三年天气的核心特征,其气象指标兼具昆明区域气候的共性与郊区地形带来的差异化特点,为城市周边区域的气象特征分析提供了可视化支撑。
3.8 盘龙天气数据可视化分析
以2023-2025年盘龙天气数据为样本构建的可视化大屏,整合气温、风向、风力及天气类型等维度信息,可系统呈现该区域近三年气象特征的分布规律。

从气温变化趋势来看,"按年月"与"按年月日"维度的折线图显示,盘龙气温波动幅度与五华、官渡等昆明主城区区域高度一致,最高气温极值稳定在30℃左右,温差区间相对平缓,体现出城市建成区气候的温和性与规律性,季节性温度波动程度弱于郊区区域。
风向分布的饼图数据表明,日间与夜间的风向构成兼具集中性与多样性:北风为核心主导风向,同时东风、西风占比相对均衡,这一特征与官渡等主城区区域的气流分布特点一致,或与城市建成区的地形及建筑布局对气流的影响相关。
风力分布的柱形图结果显示,1-3级风力是盘龙日间与夜间的绝对主导等级,记录数占比超90%,3-4级风力记录数处于昆明各区域的较低水平,说明其风力条件相较于郊区更为温和,强风天气出现频率极低。
天气类型分布的柱形图则显示,晴天、阴天为日间与夜间的主要天气类型,晴天记录数处于昆明各区域的较高水平,雨天占比与其他主城区区域相近,极端天气类型记录数极少,进一步印证了盘龙气候以晴朗温和为主的核心特征。
整体而言,该可视化大屏清晰呈现了盘龙近三年天气的核心特征,其气象指标与昆明主城区其他区域的共性显著,体现出城市建成区气候的一致性特点,为城市内部气象条件的同质化特征分析提供了可视化依据。
3.9 西山天气数据可视化分析
以2023-2025年西山天气数据为样本构建的可视化大屏,整合气温、风向、风力及天气类型等维度信息,可系统呈现该区域近三年气象特征的分布规律。

从气温变化趋势来看,"按年月"与"按年月日"维度的折线图显示,西山气温波动幅度与盘龙、五华等昆明主城区区域高度趋同,最高气温极值稳定在30℃左右,温差区间相对平缓,体现出城市建成区气候的温和性与规律性,季节性温度波动程度显著弱于富民、晋宁等郊区区域。
风向分布的饼图数据表明,日间与夜间的风向构成呈现"北风主导、多向均衡"的特征,北风占比显著高于其他风向,但东风、西风等类型也保持一定占比,这一分布规律与盘龙、官渡等主城区区域一致,或与城市建成区的地形及建筑空间布局对气流的引导作用相关。
风力分布的柱形图结果显示,1-3级风力是西山日间与夜间的绝对主导等级,记录数占比超90%,3-4级风力记录数处于昆明各区域的较低水平,说明其风力条件相较于郊区更为温和,强风天气出现频率极低,符合城市建成区的气象环境特征。
天气类型分布的柱形图则显示,晴天、阴天为日间与夜间的核心天气类型,晴天记录数处于昆明各区域的较高水平,雨天占比与其他主城区区域相近,极端天气类型(如雪天)记录数极少,进一步印证了西山气候以晴朗温和为主的核心特征。
整体而言,该可视化大屏清晰呈现了西山近三年天气的核心特征,其气象指标与昆明主城区其他区域的共性显著,体现出城市建成区气候的同质化特点,为城市内部气象条件的一致性特征分析提供了可视化依据。
4. 数据可视化大屏地址
昆明天气数据分析大屏:https://demo.fanruan.com/webroot/decision/link/AKZL