昭通天气数据可视化分析
- 一、连接数据库
-
- [1. 选择MySQL数据库](#1. 选择MySQL数据库)
- [2. 配置连接信息](#2. 配置连接信息)
- [3. 数据选取](#3. 数据选取)
- [4. 数据展示](#4. 数据展示)
- 二、字段设置
-
- [1. 新建分析主题并选择数据](#1. 新建分析主题并选择数据)
- [2. 字段设置](#2. 字段设置)
- 三、数据可视化分析
-
- [1. 昭通天气数据可视化](#1. 昭通天气数据可视化)
-
- [1.1 气温变化趋势可视化(按年周数)](#1.1 气温变化趋势可视化(按年周数))
- [1.2 气温变化趋势可视化(按年月)](#1.2 气温变化趋势可视化(按年月))
- [1.3 日间天气类型分布数据可视化](#1.3 日间天气类型分布数据可视化)
- [1.4 夜间天气类型分布数据可视化](#1.4 夜间天气类型分布数据可视化)
- [1.5 日间风向分布数据可视化](#1.5 日间风向分布数据可视化)
- [1.6 夜间风向分布数据可视化](#1.6 夜间风向分布数据可视化)
- [1.7 日间风力分布数据可视化](#1.7 日间风力分布数据可视化)
- [1.8 夜间风力分布数据可视化](#1.8 夜间风力分布数据可视化)
- [2. 昭通天气数据可视化分析大屏设计与实现](#2. 昭通天气数据可视化分析大屏设计与实现)
- [3. 昭通天气数据可视化分析](#3. 昭通天气数据可视化分析)
-
- [3.1 昭通天气数据可视化分析](#3.1 昭通天气数据可视化分析)
- [3.2 大关天气数据可视化分析](#3.2 大关天气数据可视化分析)
- [3.3 威信天气数据可视化分析](#3.3 威信天气数据可视化分析)
- [3.4 鲁甸天气数据可视化分析](#3.4 鲁甸天气数据可视化分析)
- [3.5 巧家天气数据可视化分析](#3.5 巧家天气数据可视化分析)
- [3.6 彝良天气数据可视化分析](#3.6 彝良天气数据可视化分析)
- [3.7 昭阳天气数据可视化分析](#3.7 昭阳天气数据可视化分析)
- [3.8 水富天气数据可视化分析](#3.8 水富天气数据可视化分析)
- [3.9 永善天气数据可视化分析](#3.9 永善天气数据可视化分析)
- [3.10 盐津天气数据可视化分析](#3.10 盐津天气数据可视化分析)
- [3.11 绥江天气数据可视化分析](#3.11 绥江天气数据可视化分析)
- [3.12 镇雄天气数据可视化分析](#3.12 镇雄天气数据可视化分析)
一、连接数据库
1. 选择MySQL数据库
在数据库连接环节,首先进入FineBI的管理系统模块,选择其中的数据连接管理功能。在数据连接管理界面中,点击新增数据连接选项,随后在展示的数据库类型中选定MySQL数据库,以此完成数据库类型的选择操作。

2. 配置连接信息
完成数据库类型选择后,进入MySQL的连接配置界面。首先填写数据连接名称,随后在驱动选项中选择对应MySQL的JDBC驱动,再依次配置数据库名称、主机地址、端口号、登录账号及密码等连接参数,完成后点击界面中的"测试"按钮,验证连接信息的有效性。

3. 数据选取
完成数据库连接验证后,进入公共数据集模块,点击"新建文件夹"并命名为"天气数据"以归类相关数据。随后在公共数据集界面中,选择"数据库表"选项,在数据库选表界面选定已连接的"天气数据"数据库,选中目标数据表后点击"确定",以此将数据库表导入至公共数据集中,为后续可视化分析提供数据基础。

4. 数据展示
完成数据表导入后,进入公共数据集下的"天气数据"文件夹,点击已导入的数据表,即可进入数据展示界面。该界面以表格形式呈现数据内容,包含城市、日期、天气类型、风力、风向等字段信息,同时支持数据预览、分析维度配置等操作,便于直观查看与初步校验数据的完整性与准确性。

二、字段设置
1. 新建分析主题并选择数据
进入"我的分析"模块,在"天气数据统计"分类下点击"分析主题"以创建新的分析载体。随后在弹出的选择数据界面中,切换至"公共数据"标签,选中已导入的"天气数据"数据表,点击"确定"完成数据关联,以此为后续的可视化分析搭建主题框架并加载对应数据源。

2. 字段设置
进入分析主题界面后,点击"字段设置"功能,将原有的英文字段名称替换为对应的中文名称,如调整为"城市""行政区"等。随后对字段类型进行配置,将"日期"字段设为日期类型,"最高气温""最低气温""温差"设为数值类型,其余字段统一设为文本类型,完成后即可实现字段的规范化配置,为后续可视化分析的维度与指标选取提供清晰的字段基础。

三、数据可视化分析
1. 昭通天气数据可视化
1.1 气温变化趋势可视化(按年周数)
新建可视化组件并选定折线图类型,将 "日期" 字段拖至横轴并配置为年周数格式,再将 "最高气温""最低气温""温差" 字段拖至纵轴,统一设置汇总方式为 "平均"。随后在图形属性中为各折线配置差异化颜色,以此完成气温变化趋势的可视化图表搭建,实现气温相关指标随年周数变化规律的直观呈现。

1.2 气温变化趋势可视化(按年月)
新建可视化组件并选择折线图类型,将 "日期" 字段拖至横轴并配置为 "年月" 格式,再将 "最高气温""最低气温""温差" 字段拖至纵轴,统一设置汇总方式为 "平均"。之后在图形属性中为各折线配置差异化颜色,完成按年月维度的气温变化趋势图表搭建,以此呈现气温相关指标随年月变化的规律。

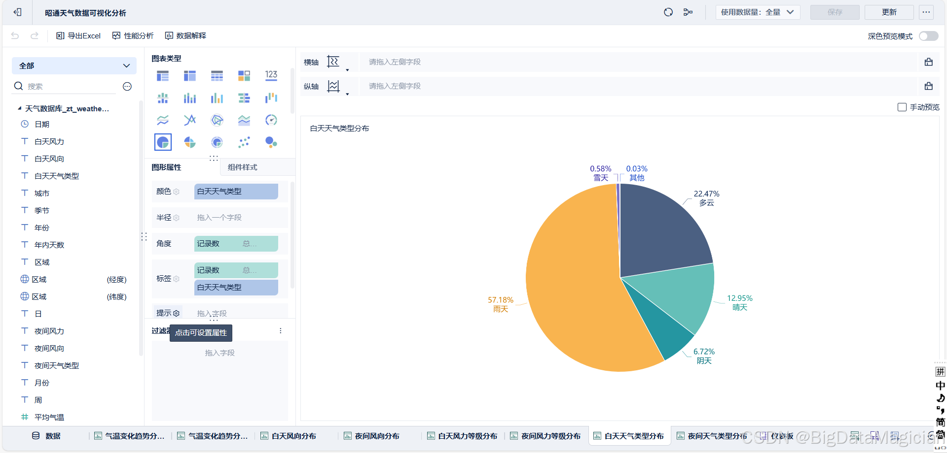
1.3 日间天气类型分布数据可视化
新建可视化组件并选择饼图作为图表类型,将 "记录数" 字段配置为角度维度并设置汇总方式为总行数,同时将 "白天天气类型" 字段关联至颜色与标签维度,以实现不同天气类型的分组区分。随后在图形属性中,为各天气类型配置差异化颜色,并开启标签显示以呈现各组对应的记录数占比,完成日间天气类型分布的可视化配置,以此直观呈现各类日间天气的占比特征。

1.4 夜间天气类型分布数据可视化
新建可视化组件并选定饼图类型,将 "记录数" 字段关联至角度维度并设置汇总方式为总行数,同时将 "夜间天气类型" 字段配置为颜色与标签维度,实现不同夜间天气类型的分组区分。随后在图形属性中,为各天气类型匹配差异化颜色,并开启标签显示以呈现各组对应的记录数占比,完成夜间天气类型分布的可视化配置,以此直观呈现各类夜间天气的占比特征。

1.5 日间风向分布数据可视化
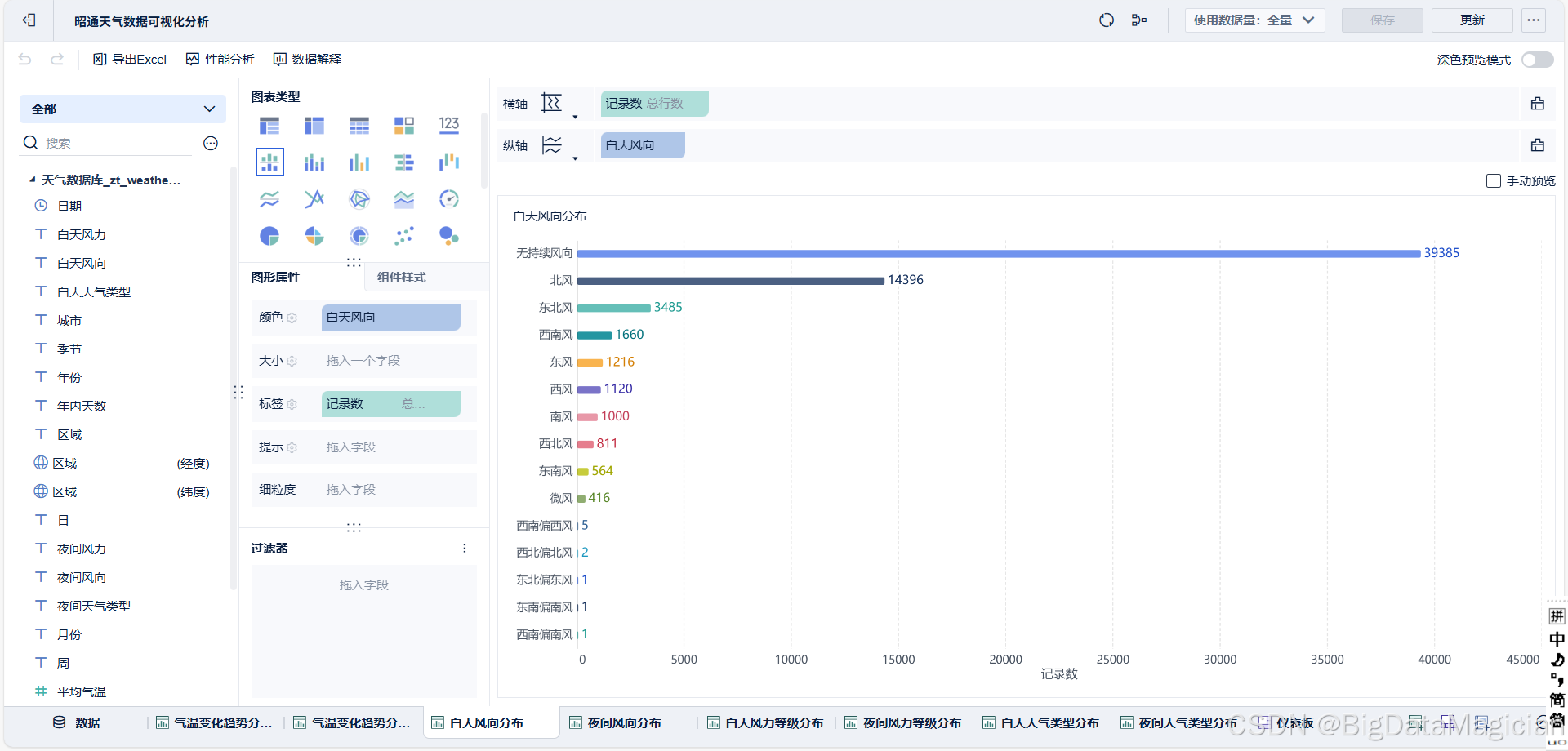
新建可视化组件并选择条形图类型,将 "记录数" 字段拖至横轴并设置汇总方式为总行数,再将 "日间风向" 字段拖至纵轴以实现不同风向的分组统计。随后在图形属性中,为各风向类型配置差异化颜色,并开启标签显示以呈现对应风向的记录数,完成日间风向分布的可视化配置,以此直观呈现各类日间风向的出现频次。

1.6 夜间风向分布数据可视化
新建可视化组件并选定条形图类型,将 "记录数" 字段拖至横轴并设置汇总方式为总行数,再将 "夜间风向" 字段拖至纵轴以完成不同风向的分组统计。随后在图形属性中,为各夜间风向类型配置差异化颜色,并开启标签显示以呈现对应风向的记录数,以此完成夜间风向分布的可视化配置,直观呈现各类夜间风向的出现频次。

1.7 日间风力分布数据可视化
新建可视化组件并选择柱形图类型,将 "日间风力" 字段拖至横轴以区分不同风力等级,再将 "记录数" 字段拖至纵轴并设置汇总方式为总行数。随后在图形属性中,为各风力等级配置差异化颜色,并开启标签显示以呈现对应等级的记录数,完成日间风力分布的可视化配置,以此直观呈现不同日间风力等级的出现频次。

1.8 夜间风力分布数据可视化
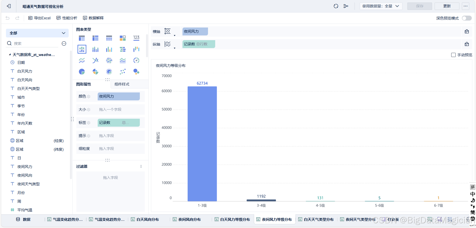
新建可视化组件并选定柱形图类型,将 "夜间风力" 字段拖至横轴以区分不同风力等级,再将 "记录数" 字段拖至纵轴并设置汇总方式为总行数。随后在图形属性中,为各风力等级配置差异化颜色,并开启标签显示以呈现对应等级的记录数,完成夜间风力分布的可视化配置,以此直观呈现不同夜间风力等级的出现频次。

2. 昭通天气数据可视化分析大屏设计与实现
在完成各气象指标的可视化组件构建后,进入大屏设计模块,将已创建的气温变化趋势、天气类型分布、风力等级分布、风向分布等组件依次添加至大屏画布中,依据数据展示的逻辑关联调整组件布局以保障视觉层次的清晰性。同时,配置区域、年份、季节、月份等筛选控件并关联至各组件,实现数据的多维度动态筛选。最后,统一设置大屏的背景风格与色彩主题,完成昭通天气数据可视化分析大屏的搭建,以此实现气象数据多维度、可视化的综合展示。

3. 昭通天气数据可视化分析
3.1 昭通天气数据可视化分析
在已搭建的天气数据可视化分析大屏中,通过区域筛选控件选定 "昭通",即可得到针对该区域的气象数据可视化大屏。

从大屏呈现的内容来看,气温变化趋势图表清晰展示了昭通多年来最高气温、最低气温及温差的波动特征,能够直观识别出气温随时间的季节性与年际变化规律;日间与夜间天气类型分布的饼图则反映出昭通以阴天、多云为主的天气特征,两类天气占比合计超七成;风力等级分布的柱形图显示,昭通日间与夜间风力多集中于 1-3 级,较高风力等级出现频次极低,体现出区域风力整体温和的特点;风向分布的条形图则明确了昭通主导风向的类型及出现频次,为区域气象特征的总结提供了数据支撑。
整体而言,该大屏通过多类型图表的组合展示,实现了昭通气象数据从气温、天气、风力到风向的多维度呈现,既能够直观反映区域气象的基本特征,也为进一步的气象规律挖掘与分析提供了可视化的数据基础。
3.2 大关天气数据可视化分析
在天气数据可视化分析大屏中,通过区域筛选控件选定 "大关",即可呈现该区域的气象数据可视化结果。

从大屏内容来看,气温变化趋势图表清晰展现了大关多年来最高气温、最低气温及温差的波动规律,能够直观捕捉其气温的季节性与年际变化特征;日间与夜间天气类型分布的饼图显示,大关阴天占比均超五成,结合多云等类型,整体呈现以阴沉天气为主的特征;风力等级分布的柱形图表明,大关日间与夜间风力均以 1-3 级为主,较高风力等级出现频次极少,区域风力条件整体温和;风向分布的条形图则明确了大关主导风向的类型及出现频次,为区域气象特征的归纳提供了直观依据。
综合来看,该大屏以多类型图表的组合形式,实现了大关气象数据从气温、天气、风力到风向的多维度可视化呈现,既清晰反映了区域气象的核心特征,也为后续气象规律的深入分析提供了可视化的数据支撑。
3.3 威信天气数据可视化分析
在天气数据可视化分析大屏中,通过区域筛选控件选定 "威信",即可得到该区域的气象数据可视化呈现。

从大屏内容来看,气温变化趋势图表清晰展示了威信多年来最高气温、最低气温及温差的波动特征,能够直观识别出其气温随时间的季节性起伏与年际变化规律;日间与夜间天气类型分布的饼图显示,威信阴天占比均超六成,结合多云等类型,整体呈现以阴沉天气为主的区域气象特点;风力等级分布的柱形图表明,威信日间与夜间风力均集中于 1-3 级,较高风力等级出现频次极低,区域风力条件整体较为温和;风向分布的条形图则明确了威信主导风向的类型及出现频次,为区域气象特征的总结提供了直观的数据支撑。
整体而言,该大屏以多类型图表的组合形式,实现了威信气象数据从气温、天气、风力到风向的多维度可视化展示,既清晰反映了区域气象的核心特征,也为后续气象规律的深入挖掘与分析提供了可视化的数据基础。
3.4 鲁甸天气数据可视化分析
在天气数据可视化分析大屏中,通过区域筛选控件选定 "鲁甸",即可呈现该区域的气象数据可视化结果。

从大屏内容来看,气温变化趋势图表清晰展现了鲁甸多年来最高气温、最低气温及温差的波动特征,能够直观捕捉其气温的季节性起伏与年际变化规律;日间与夜间天气类型分布的饼图显示,鲁甸阴天占比均近五成,结合多云、晴天等类型,可明确区域以阴沉天气为主的气象特点;风力等级分布的柱形图表明,鲁甸日间与夜间风力均集中于 1-3 级,较高风力等级出现频次极少,区域风力条件整体温和;风向分布的条形图则清晰呈现了鲁甸主导风向的类型及出现频次,为区域气象特征的归纳提供了直观依据。
综合来看,该大屏以多类型图表的组合形式,实现了鲁甸气象数据从气温、天气、风力到风向的多维度可视化呈现,既清晰反映了区域气象的核心特征,也为后续气象规律的深入分析提供了可视化的数据支撑。
3.5 巧家天气数据可视化分析
在天气数据可视化分析大屏中,通过区域筛选控件选定 "巧家",即可呈现该区域的气象数据可视化结果。

从大屏内容来看,气温变化趋势图表清晰展现了巧家多年来最高气温、最低气温及温差的波动特征,能够直观捕捉其气温的季节性起伏与年际变化规律;日间与夜间天气类型分布的饼图显示,巧家阴天占比均超四成,结合多云、晴天等类型,可明确区域以阴沉天气为主的气象特点;风力等级分布的柱形图表明,巧家日间与夜间风力均集中于 1-3 级,较高风力等级出现频次极少,区域风力条件整体温和;风向分布的条形图则清晰呈现了巧家主导风向的类型及出现频次,为区域气象特征的归纳提供了直观依据。
综合来看,该大屏以多类型图表的组合形式,实现了巧家气象数据从气温、天气、风力到风向的多维度可视化呈现,既清晰反映了区域气象的核心特征,也为后续气象规律的深入分析提供了可视化的数据支撑。
3.6 彝良天气数据可视化分析
在天气数据可视化分析大屏中,通过区域筛选控件选定 "彝良",即可呈现该区域的气象数据可视化结果。

从大屏内容来看,气温变化趋势图表清晰展现了彝良多年来最高气温、最低气温及温差的波动特征,能够直观捕捉其气温的季节性起伏与年际变化规律;日间与夜间天气类型分布的饼图显示,彝良阴天占比均超五成,结合多云等类型,可明确区域以阴沉天气为主的气象特点;风力等级分布的柱形图表明,彝良日间与夜间风力均集中于 1-3 级,较高风力等级出现频次极少,区域风力条件整体温和;风向分布的条形图则清晰呈现了彝良主导风向的类型及出现频次,为区域气象特征的归纳提供了直观依据。
综合来看,该大屏以多类型图表的组合形式,实现了彝良气象数据从气温、天气、风力到风向的多维度可视化呈现,既清晰反映了区域气象的核心特征,也为后续气象规律的深入分析提供了可视化的数据支撑。
3.7 昭阳天气数据可视化分析
在天气数据可视化分析大屏中,通过区域筛选控件选定 "昭阳",即可呈现该区域的气象数据可视化结果。

从大屏内容来看,气温变化趋势图表清晰展现了昭阳多年来最高气温、最低气温及温差的波动特征,能够直观捕捉其气温的季节性起伏与年际变化规律;日间与夜间天气类型分布的饼图显示,昭阳阴天占比均超五成,结合多云等类型,可明确区域以阴沉天气为主的气象特点;风力等级分布的柱形图表明,昭阳日间与夜间风力均集中于 1-3 级,较高风力等级出现频次极少,区域风力条件整体温和;风向分布的条形图则清晰呈现了昭阳主导风向的类型及出现频次,为区域气象特征的归纳提供了直观依据。
综合来看,该大屏以多类型图表的组合形式,实现了昭阳气象数据从气温、天气、风力到风向的多维度可视化呈现,既清晰反映了区域气象的核心特征,也为后续气象规律的深入分析提供了可视化的数据支撑。
3.8 水富天气数据可视化分析
在天气数据可视化分析大屏中,通过区域筛选控件选定 "水富",即可呈现该区域的气象数据可视化结果。

从大屏内容来看,气温变化趋势图表清晰展现了水富多年来最高气温、最低气温及温差的波动特征,能够直观捕捉其气温的季节性起伏与年际变化规律;日间与夜间天气类型分布的饼图显示,水富阴天占比均超六成,结合多云等类型,可明确区域以阴沉天气为主的气象特点;风力等级分布的柱形图表明,水富日间与夜间风力均集中于 1-3 级,较高风力等级出现频次极少,区域风力条件整体温和;风向分布的条形图则清晰呈现了水富主导风向的类型及出现频次,为区域气象特征的归纳提供了直观依据。
综合来看,该大屏以多类型图表的组合形式,实现了水富气象数据从气温、天气、风力到风向的多维度可视化呈现,既清晰反映了区域气象的核心特征,也为后续气象规律的深入分析提供了可视化的数据支撑。
3.9 永善天气数据可视化分析
在天气数据可视化分析大屏中,通过区域筛选控件选定 "永善",即可呈现该区域的气象数据可视化结果。

从大屏内容来看,气温变化趋势图表清晰展现了永善多年来最高气温、最低气温及温差的波动特征,能够直观捕捉其气温的季节性起伏与年际变化规律;日间与夜间天气类型分布的饼图显示,永善阴天占比均超五成,结合多云等类型,可明确区域以阴沉天气为主的气象特点;风力等级分布的柱形图表明,永善日间与夜间风力均集中于 1-3 级,较高风力等级出现频次极少,区域风力条件整体温和;风向分布的条形图则清晰呈现了永善主导风向的类型及出现频次,为区域气象特征的归纳提供了直观依据。
综合来看,该大屏以多类型图表的组合形式,实现了永善气象数据从气温、天气、风力到风向的多维度可视化呈现,既清晰反映了区域气象的核心特征,也为后续气象规律的深入分析提供了可视化的数据支撑。
3.10 盐津天气数据可视化分析
在天气数据可视化分析大屏中,通过区域筛选控件选定 "盐津",即可呈现该区域的气象数据可视化结果。

从大屏内容来看,气温变化趋势图表清晰展现了盐津多年来最高气温、最低气温及温差的波动特征,能够直观捕捉其气温的季节性起伏与年际变化规律;日间与夜间天气类型分布的饼图显示,盐津阴天占比均超六成,结合多云等类型,可明确区域以阴沉天气为主的气象特点;风力等级分布的柱形图表明,盐津日间与夜间风力均集中于 1-3 级,较高风力等级出现频次极少,区域风力条件整体温和;风向分布的条形图则清晰呈现了盐津主导风向的类型及出现频次,为区域气象特征的归纳提供了直观依据。
综合来看,该大屏以多类型图表的组合形式,实现了盐津气象数据从气温、天气、风力到风向的多维度可视化呈现,既清晰反映了区域气象的核心特征,也为后续气象规律的深入分析提供了可视化的数据支撑。
3.11 绥江天气数据可视化分析
在天气数据可视化分析大屏中,通过区域筛选控件选定 "绥江",即可呈现该区域的气象数据可视化结果。

从大屏内容来看,气温变化趋势图表清晰展现了绥江多年来最高气温、最低气温及温差的波动特征,能够直观捕捉其气温的季节性起伏与年际变化规律;日间与夜间天气类型分布的饼图显示,绥江阴天占比均超六成,结合多云等类型,可明确区域以阴沉天气为主的气象特点;风力等级分布的柱形图表明,绥江日间与夜间风力均集中于 1-3 级,较高风力等级出现频次极少,区域风力条件整体温和;风向分布的条形图则清晰呈现了绥江主导风向的类型及出现频次,为区域气象特征的归纳提供了直观依据。
综合来看,该大屏以多类型图表的组合形式,实现了绥江气象数据从气温、天气、风力到风向的多维度可视化呈现,既清晰反映了区域气象的核心特征,也为后续气象规律的深入分析提供了可视化的数据支撑。
3.12 镇雄天气数据可视化分析
在天气数据可视化分析大屏中,通过区域筛选控件选定 "镇雄",即可呈现该区域的气象数据可视化结果。

从大屏内容来看,气温变化趋势图表清晰展现了镇雄多年来最高气温、最低气温及温差的波动特征,能够直观捕捉其气温的季节性起伏与年际变化规律;日间与夜间天气类型分布的饼图显示,镇雄阴天占比均超六成,结合多云等类型,可明确区域以阴沉天气为主的气象特点;风力等级分布的柱形图表明,镇雄日间与夜间风力均集中于 1-3 级,较高风力等级出现频次极少,区域风力条件整体温和;风向分布的条形图则清晰呈现了镇雄主导风向的类型及出现频次,为区域气象特征的归纳提供了直观依据。
综合来看,该大屏以多类型图表的组合形式,实现了镇雄气象数据从气温、天气、风力到风向的多维度可视化呈现,既清晰反映了区域气象的核心特征,也为后续气象规律的深入分析提供了可视化的数据支撑。