大家好,我是java1234_小锋老师,看到一个不错的基于Python的天气预报(天气预测分析)(Django+sklearn机器学习+selenium爬虫)可视化系统【论文+源码+SQL脚本】,分享下哈。
项目视频演示
https://www.bilibili.com/video/BV1jUvrBeEba/
项目介绍
本研究旨在开发一个基于Python的天气预报可视化系统,该系统结合了Django框架、sklearn机器学习库和Selenium爬虫技术,实现对天气数据的收集、分析和可视化。首先,我们使用Selenium爬虫技术从多个天气数据网站实时抓取气象数据,包括温度、湿度、气压、风速等多项指标。这些数据经过清洗和预处理后,将其存储在后端数据库中,以供后续分析。
其次,采用sklearn机器学习库构建预测模型,通过时间序列分析和回归方法,对未来天气情况进行预测。我们利用以往的数据训练模型,以提高预测的准确性。通过交叉验证和超参数优化等技术手段,我们优化了模型性能,确保其在实际应用中的有效性和可靠性。
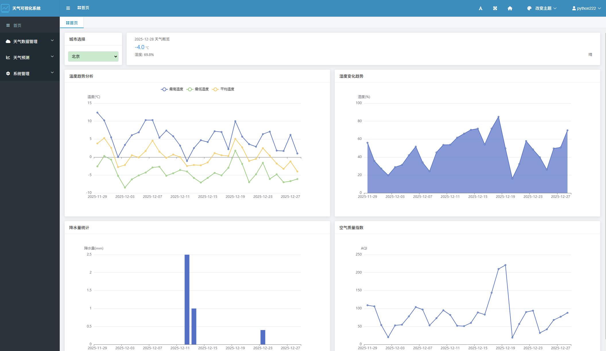
最后,基于Django框架开发前端展示系统,实现天气预报的可视化。用户可以通过友好的界面查询实时天气信息和未来几天内的天气预测。系统还提供多种图表类型,包括折线图和柱状图,帮助用户直观理解天气变化趋势。
本研究的成果为天气预报领域提供了一种新的技术解决方案,不仅增强了数据获取和处理的效率,还提升了用户体验。未来,该系统能够扩展至其他气象相关的应用场景,为大众提供更加准确和及时的气象服务。
系统展示





部分代码
from django.shortcuts import render
from django.http import JsonResponse
from django.db.models import Max
from .models import WeathersData
from datetime import datetime, timedelta
from django.contrib.admin.views.decorators import staff_member_required
import re # 添加正则表达式模块
# Create your views here.
def get_cities(request):
"""获取所有城市列表"""
cities = WeathersData.objects.values_list('city', flat=True).distinct()
return JsonResponse(list(cities), safe=False)
def get_latest_weather(request):
"""获取所有城市的最新天气数据"""
latest_data = []
for city in WeathersData.objects.values_list('city', flat=True).distinct():
data = WeathersData.objects.filter(city=city).order_by('-collection_time').first()
if data:
latest_data.append({
'city': data.city,
'collection_time': data.collection_time.strftime('%Y-%m-%d'),
'temperature_avg': data.temperature_avg,
'humidity': data.humidity,
'air_quality': data.air_quality
})
return JsonResponse(latest_data, safe=False)
def get_weather_data(request, city):
"""获取指定城市的天气数据"""
# 获取最近30天的数据
end_date = datetime.now()
start_date = end_date - timedelta(days=30)
data = WeathersData.objects.filter(
city=city,
collection_time__range=(start_date, end_date)
).order_by('collection_time')
response_data = {
'dates': [],
'max_temps': [],
'min_temps': [],
'avg_temps': [],
'humidity': [],
'rainfall': [],
'aqi': []
}
for record in data:
response_data['dates'].append(record.collection_time.strftime('%Y-%m-%d'))
response_data['max_temps'].append(float(record.temperature_max))
response_data['min_temps'].append(float(record.temperature_min))
response_data['avg_temps'].append(float(record.temperature_avg))
response_data['humidity'].append(float(record.humidity))
# 处理降水量数据,提取数字部分
if record.rainfall:
try:
# 使用正则表达式提取数字
rainfall_match = re.search(r'(\d+(?:\.\d+)?)', record.rainfall)
rainfall = float(rainfall_match.group(1)) if rainfall_match else 0
except (ValueError, AttributeError):
rainfall = 0
else:
rainfall = 0
response_data['rainfall'].append(rainfall)
# 处理空气质量指数
try:
aqi = int(re.search(r'\d+', record.aqi).group()) if record.aqi else 0
except (ValueError, AttributeError):
aqi = 0
response_data['aqi'].append(aqi)
return JsonResponse(response_data)
@staff_member_required
def dashboard(request):
"""管理后台首页"""
return render(request, 'admin/dashboard.html')
源码下载
链接:https://pan.baidu.com/s/1Jenenavx1Q0Mc84667223w
提取码:1234
