基于S7-300 PLC和组态王组态变频恒压供水3泵三泵 带解释的梯形图程序,接线图原理图图纸,io分配,组态画面
最近厂里要升级供水系统,老张拉着我折腾了三天三夜的西门子S7-300 PLC和组态王。今儿给大伙唠唠这个三泵恒压供水的实现套路,特别是那个让人头秃的泵切换逻辑,绝对实战干货。
先说硬件配置,咱们用314C-2DP做主站,扩展了EM223数字量模块和EM235模拟量模块。压力传感器接EM235的A+和A-端子,4-20mA信号对应0-10bar量程。三台变频器的启停信号用Q0.0-Q0.2,频率给定走的是模拟量输出通道AQW0-AQW2。
梯形图里最核心的是这段压力闭环控制:
text
Network 1
MOVR 压力设定值, VD100
MOVR 压力反馈值, VD104
SUB_R VD100, VD104, VD108 //算偏差
CMPR VD108, 0.2, > //超出死区才动作
= M0.0 //触发PID运算
这里用了0.2bar的死区,防止压力在小范围波动时频繁启停泵。PID参数整定千万别照搬手册,得看管道特性------咱们这项目比例带给了60%,积分时间设了8秒。
基于S7-300 PLC和组态王组态变频恒压供水3泵三泵 带解释的梯形图程序,接线图原理图图纸,io分配,组态画面
三泵切换才是重头戏,看这段轮换逻辑:
text
Network 5
A T37 //1#泵运行超时
FP M1.0 //上升沿检测
S M2.0, 1 //切换标记置位
Network 6
A M2.0
AN Q0.0 //1#泵未运行
S Q0.1 //启动2#泵
R M2.0
这实现了每两小时自动切换主泵的功能,T37的时间值设成了7200秒。重点是要在OB35中断组织块里处理计时,保证时间基准准确。
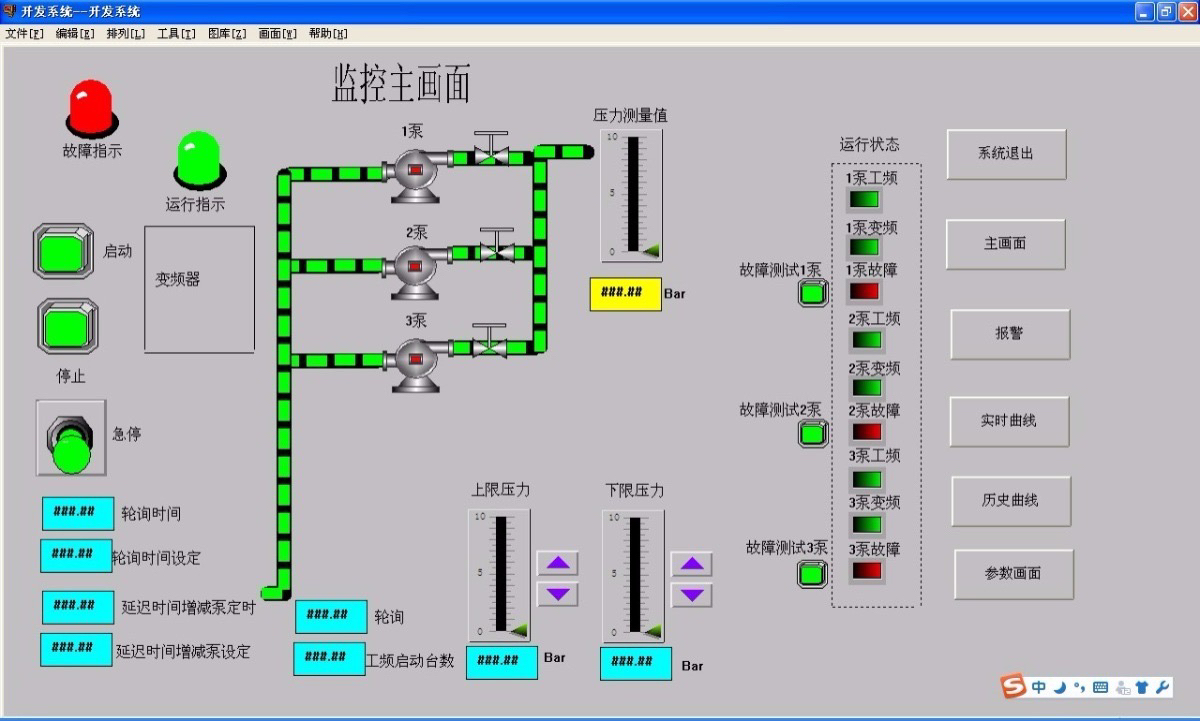
组态王画面设计有个小技巧------在压力趋势图里加了双纵坐标。左边显示实时压力曲线,右边同步显示变频器输出频率,这样调试时一眼就能看出PID调节效果。手动模式下做了互锁逻辑,防止同时操作多个启停按钮。
调试时踩过的坑得说说:压力传感器一定要先做零点校准,拿万用表量着4mA对应的空载状态。变频器参数里加速时间别设太短,特别是大功率水泵,咱们从30秒开始往上调才不报过流故障。
这套系统跑起来后,最明显的变化是电费单------三泵根据压力需求智能切换,比原来工频运行省了快30%的电。不过得定期检查EM235模块的接线端子,上次就因为冷凝水导致模拟量信号漂移,搞得压力值乱跳。
