工业数据中的"隐形门槛"
过去几十年,工业系统一直在不断提升数据采集与存储能力。工业实时数据库、工业互联网平台以及各类数据基础设施,已经能够处理海量的时序数据,很多企业也为此投入了大量资源,期望"有了数据,就会有洞察"。
但现实并非如此。
在数据与洞察之间,始终存在一道隐形的门槛,而且这道门槛往往比想象中更难跨越。数据是有的,仪表板是有的,分析工具也是有的,但真正把数据转化为可执行的洞察,依然依赖大量人工参与。
为什么洞察一直难以获得
在传统工业软件体系中,洞察的产生并不是一个简单过程,而是多个能力的叠加。它既需要对工业过程的深刻理解,也需要对分析方法和算法的掌握,而这两种能力很少集中在同一个人身上。
数据科学家擅长建模与算法,但往往缺乏现场经验;工艺工程师熟悉设备与流程,却不一定具备分析建模能力。要在真实场景中产出有效洞察,必须将两者结合,这本身就构成了一个很高的门槛。
高门槛带来的现实问题
在实际工作中,想要得到一个真正有价值的洞察,往往需要经历一整套复杂流程。需要理解工艺、筛选数据、设计分析逻辑、定义规则与阈值、实现模型,并最终对结果进行解释,这不仅耗时,而且高度依赖经验。
即使是最常见的异常检测,也需要人工定义规则。工程师需要设置阈值和条件,而这些规则在工况变化时往往会失效,要么产生大量误报,要么遗漏关键问题。
这种高门槛还直接影响业务决策效率。业务决策者在需要一个新的分析结果或洞察时,往往无法立即获得,而是需要等待技术团队去实现,甚至在一些情况下还需要依赖软件厂商进行定制开发。
最终的结果是:决策变慢,数据的价值被大幅削弱。
数据与洞察之间的断层
这也是为什么很多工业系统虽然拥有大量数据,却依然无法真正创造价值。问题不在于数据不够,也不在于工具不够,而在于从数据到洞察的过程过于复杂。
用户需要决定分析什么、如何分析以及如何解释结果,即使有先进工具,这个过程仍然依赖经验与时间,对大多数企业来说都是一个沉重负担。
于是,数据依然只是数据,"数据驱动"的承诺在很多场景中并没有真正落地。
AI 改变了这一切
AI 的出现,改变的不是某一个功能,而是整个模式。
它的核心价值在于直接消除这道门槛。用户不再需要设计分析、配置流程、定义规则或编写代码,系统可以自动完成这些工作,从数据中识别模式、检测异常并生成洞察。
更重要的是,这一切不再依赖深厚的专业能力。
这不是一次渐进式优化,而是一种根本性的转变。
无问智推:无需"会问问题"
这一变化最核心的体现,就是无问智推( Zero-Query Intelligence)。
在传统系统中,一切都从"查询"开始。用户必须知道要问什么、如何定义问题,并理解结果。而在复杂工业系统中,"问对问题"本身就是一个门槛。
无问智推则彻底改变了这一点。
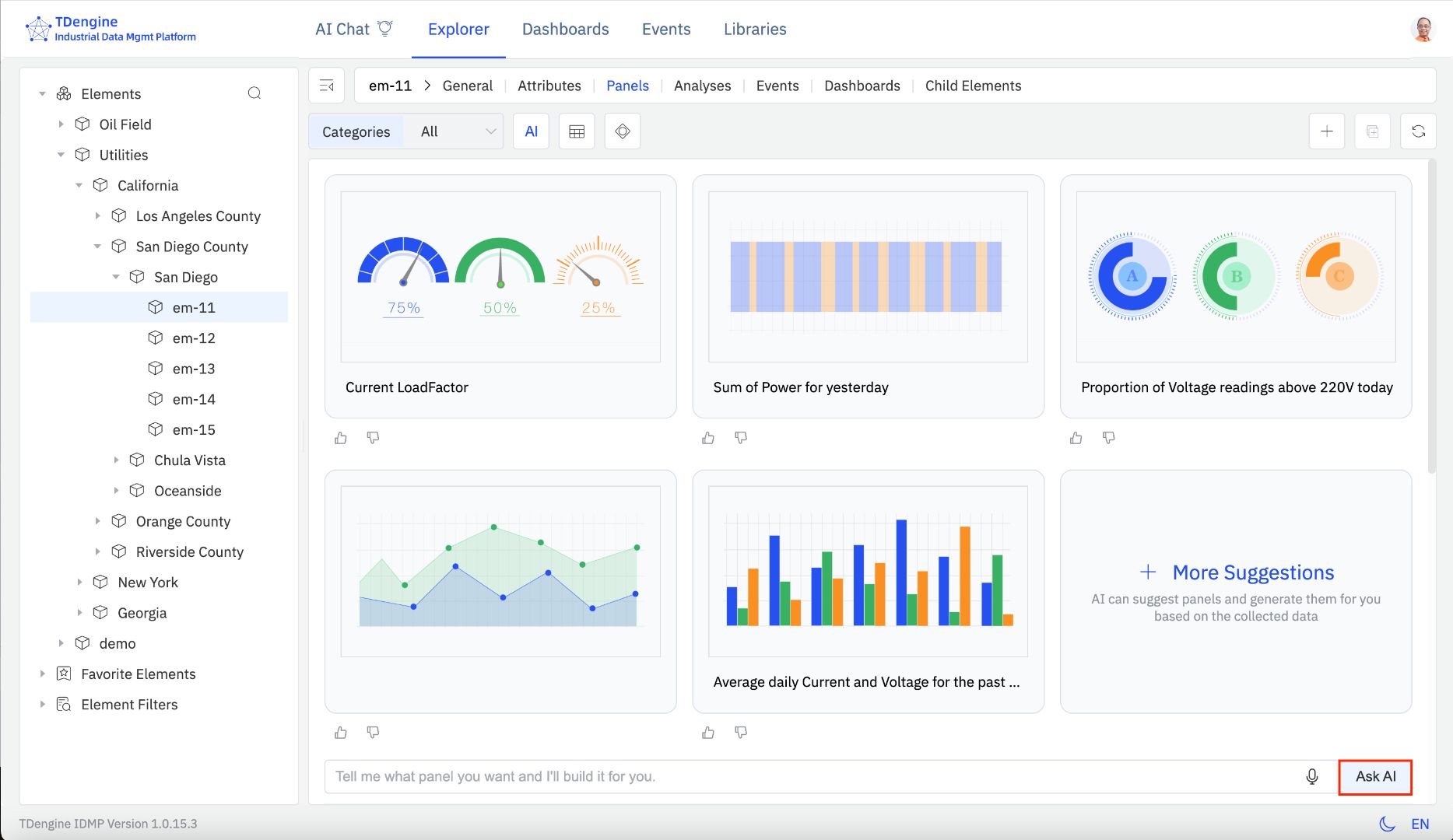
系统会持续分析数据和上下文,主动生成可视化、分析结果和洞察,而不是等待用户发起查询。像 TDengine 这样的系统,去年发布的 AI 原生的工业数据管理平台 TDengine IDMP,已经可以基于数据自动生成面板和洞察,让用户在没有明确提问的情况下,也能获取关键信息。
这意味着交互模式从"查询驱动"转向"洞察驱动",从"人找数据"变成"数据主动提供洞察"。

从规则驱动到学习驱动
异常检测是这一变化最典型的体现。
在传统系统中,异常检测依赖人工定义规则,例如阈值和条件。这些规则不仅维护成本高,而且难以适应复杂多变的工业环境,经常出现误报或漏报。
而基于 AI 的异常检测,则完全不同。
系统可以直接从数据中学习正常行为模式,并持续识别偏离,无需预先定义规则。以 TDengine IDMP 为例,其内置 AI 能力可以自动检测复杂异常,大幅降低对人工规则配置的依赖。
这不仅提升了准确性,也极大降低了获取洞察的门槛。
从工具到助手
AI 同时也改变了用户与系统的关系。
用户不再需要学习复杂工具或配置流程,而是可以通过自然语言与系统交互,直接生成可视化、定义分析任务或探索运行行为。系统会自动完成查询、分析与展示过程。
更进一步,系统可以直接为每一个面板生成洞察,解释当前状态、趋势变化以及潜在问题。
在根因分析场景中,系统也可以自动组合多种算法,对数据进行分析并给出可能原因。这使得原本需要专家完成的复杂工作,转变为日常能力。
这也是 AI 原生的工业数据管理平台 TDengine IDMP 与 时序数据库(Time Series Database) TDengine TSDB 结合所带来的关键变化:前者负责将 AI 能力直接融入工业数据管理与洞察流程,后者则提供高性能、实时的时序数据支撑。
洞察能力不再依赖专家
这一变化最深远的影响,并不只是技术层面的,而是组织与经济层面的。
AI 降低了门槛,让洞察能力不再依赖少数专家,也让更多企业能够真正用好自己的数据。中小企业不再需要组建复杂的数据团队,也可以从数据中获得有价值的洞察。
与此同时,大型企业同样受益明显。原本需要数天甚至数周才能完成的分析,现在可以即时生成,决策者可以在需要时直接获取洞察,甚至亲自完成分析。
在像 TDengine 这样的系统中,这种能力通过 AI 自动生成洞察、面板以及根因分析等方式体现出来,大幅提升了组织响应速度。
从某种意义上说,每一个企业现在都可以拥有一个"全天候在线的数据分析师"。

上下文依然关键
当然,AI 并不是万能的。
要生成真正有价值的洞察,AI 必须建立在有上下文的数据基础之上。资产中心建模与事件中心建模,正是提供这种上下文的关键,它们定义了数据与设备、工艺和运行行为之间的关系。
没有上下文,AI 只能处理数据;有了上下文,AI 才能生成真正有意义的洞察。
AI 不是替代数据基础,而是放大数据基础的价值。
结语
过去几十年,工业系统一直在解决"如何获取数据"和"如何展示数据"的问题。但真正的挑战,从来不是数据本身,而是如何获得洞察。
AI 驱动的运营洞察,正是在消除这道门槛。
它让企业无需依赖复杂的分析能力,也能从数据中获得洞察,从而更快地做出决策。这不仅是一种技术进步,更是一种范式转变。
从"数据系统",走向"洞察系统"。
