项目背景
国家园林城市评选与数字化转型政策密集出台,要求园林管理实现数字化、智能化升级。传统园林管理存在数据核算粗放、养护粗放、申报支撑不足等痛点,难以满足创园指标达标与精细化运营需求。奥尔特云依托物联网、大数据、GIS、人工智能技术,打造智慧园林解决方案,推动园林管理从"经验驱动"向"数据驱动"转型,助力创园达标与长效运营。
建设目标
构建"数据融通、智能赋能、闭环管控、合规适配"的智慧园林系统,实现"全市一张网、监管一条线、展示一平台";核心数据自动采集、实时更新,误差率≤3%;创园核心指标100%达标,申报周期缩短60%以上,运营效率提升40%,养护成本降低30%。
建设意义
提升园林管理精细化水平,实现绿地、古树名木全生命周期管控;强力支撑创园工作,降低申报成本、提高成功率;强化古树名木保护,保障珍稀资源安全;赋能科学决策,为园林规划提供数据支撑;保障系统安全稳定运行,适配政策动态调整需求。
核心痛点
-
数据核算粗放,创园指标底数不清、误差大。
-
短板诊断滞后,整改靶向不明,效率低下。
-
合规防控薄弱,绿地侵占、树木砍伐等风险难防。
-
申报支撑不足,材料准备耗时耗力,格式易不达标。
-
管理流程割裂,跨部门协同不畅,数据共享不足。
核心需求
聚焦创园指标精准核算、短板智能整改、合规风险防控、申报高效支撑、长效运营管理五大需求,破解传统管理瓶颈。
建设必要性
响应国家园林建设与数字化转型政策,破解创园达标核心痛点;降低申报成本、规避创园风险;同步优化绿地布局与养护质量,提升城市生态宜居水平。
设计思路
围绕"创园指标达标"构建"监测-诊断-优化-提报-维护"全流程体系,覆盖数据监测、指标评估、问题治理、申报支持、持续管理各环节,形成业务闭环管理。
总体架构
采用"感知-传输-平台-应用"四层架构:
感知层:部署绿地监测、古树监测、视频监控等终端,精准采集创园核心数据;
传输层:通过 4G/5G、网关等,保障数据稳定传输,断网时本地缓存;
平台层:集成指标核算引擎、短板诊断模型、任务调度系统,实现数据处理与智能决策;
应用层:覆盖园林一张网、实战应用、创园服务、长效运维等核心模块。

智慧园林系统架构图
技术路线
涵盖物联网感知技术、GIS地理信息技术、大数据处理技术、智能分析技术、信创适配技术、安全跨网访问技术等,保障系统先进性、安全性与兼容性。
园林一张网管理
园林一张网是智慧园林管理与政策落地的核心载体,以GIS为基础,整合多类终端数据,实现园林资源全域可视化、调度智能化、管理一体化、政策适配一键化。
绿地地图功能
支持绿地地图放大、缩小、全图展示;图层控制(显示/隐藏、顺序调整、透明度调节);图属交互查询(点击绿地查属性,查询属性定位绿地);GPS精准定位,采集绿地边界坐标与属性数据。
绿地多维度查询
支持公园绿地、防护绿地、区域绿地、毗邻公园、广场用地、道路用地等15类绿地的精准查询,可按多属性条件筛选。
绿地精细化统计
**总体统计:**核算绿地总面积、绿地率、绿化覆盖率等核心指标。
**分项统计:**按绿地类型(公园、区域、附属)、区域划分、开放状态等维度统计,包括园林式居住区/单位、道路红线宽度、古树名木保护等专项统计。
**统计方式:**结合GIS空间分析与数据库查询,实现自动统计与可视化展示。
城市创园服务

**创园指标计算:**自动核算绿地率、绿化覆盖率、人均公园绿地面积等所有创园指标;支持历年三绿指标对比;维护历年指标数据,适配国家评选标准动态调整。
**创园达标评测:**对照国家园林城市/生态园林城市评选标准,开展达标评测;提供城市园林绿化评价功能,涵盖定量与定性评价。
**创园图件下载:**一键导出建成区遥感影像图、绿地分布图、公园绿地分布图等 8 类核心图件,格式符合申报标准。
**创园短板诊断:**自动识别未达标指标,分析核心原因(如服务半径盲区、绿地侵占),生成诊断报告并排序整改优先级。
辅助决策分析
**城市绿化分析:**开展总体绿化、任意区域绿化、服务半径覆盖、公园选址推荐、防灾避险绿地等10类分析,为绿地规划、公园建设提供科学依据。
**多期影像对比:**通过遥感影像变化对比、城市绿地变化对比,直观展示绿地动态变化。
**指标变化分析:**分析城市绿量、人均公园面积、服务半径覆盖等指标的历史变化趋势,预测未来达标情况。
**公园建设分析:**对比公园绿地变化,生成变化专题图,支撑公园规划优化。
园林宏观监管
**绿规绿线监管:**实时监测绿线保护范围,防止非法侵占;监督绿地系统规划实施情况,确保规划落地。
**绿化达标预警:**设置绿化指标预警阈值,指标接近或低于标准时自动预警;支持预警参数自定义配置。
**园林病虫害预警:**基于气象数据、植被分布,预测病虫害发生趋势;提供本月易发病害查询、病虫害数据库管理等功能。
核心图层设计

基础地理信息图层
整合城市地形、道路、水系等基础地理数据,构建园林管理空间基准,支持地图缩放、平移、测距等基础操作,为遥感调查提供地理坐标支撑。
养护资源图层
实时展示园林养护资源的位置、状态(在线/离线)及所属单位。
设备设施图层
展示传感器、监控摄像头、智能灌溉设备、智能导览终端等设施的分布、型号、运行状态,支持设备快速检索与远程控制,满足 "数字化改造" 政策可视化要求。
养护任务图层
实时显示养护任务的位置、类型(灌溉、施肥、病虫害防治等)、责任人、进度状态,支持任务可视化派发与跟踪,支撑养护工作合规性追溯。
预警热力图层
以热力图形式展示环境异常、设备故障、植物病虫害、树木异动等预警信息的分布与严重程度,支持风险等级筛选,满足生态风险预警政策要求。
政策合规图层
标注申报关键数据采集点、复查重点监控区域、第三方评价抽样点位,展示政策要求完成进度(如数据更新频次、养护达标率),确保政策落地无遗漏。
智慧园林实战应用
以"全域感知+智能管护"为核心导向,深度融合人工智能大模型、数字孪生、物联网技术与「端-边-云」协同架构,构建"全域感知-智能研判-精准调度-闭环处置"的全链条智慧园林实战应用体系。聚焦"管护提效、生态赋能、业务协同、安全可控"核心目标,通过功能升级、场景深化、价值拔高,推动智慧园林从"工具支撑"向"能力重塑"跃升,打造覆盖全场景、全流程、全生命周期的新型智慧园林管护生态。
聚焦"实战赋能、智能驱动、协同破壁、合规可控"核心目标,通过功能升级、场景深化、战略拔高,推动智慧园林从"工具支撑"向"能力重塑"跃升,打造覆盖全场景、全流程、全生命周期的新型智慧园林生态。
智慧园林实战应用作为智慧园林的"总入口、总中枢、总引擎",打破业务壁垒与系统孤岛,构建"一站式"协同管护平台,实现"一点触发、全域响应"的联合处置新格局,成为落实"技术+机制+大数据"新型园林管护模式的核心载体。

统一园林门户
智能办公工作台
基于AI大模型对园林异常事件(病虫害爆发、设施损坏、土壤墒情异常、古树健康预警等)、管护任务进行智能分级(一般/重要/紧急),自动推送至对应层级的园林管护人员工作台:植保岗聚焦病虫害预警,维修岗接收设施故障工单,巡查岗关注区域异常上报,避免一线人员信息过载;支持自定义"管护视图",如日常管护默认展示生态监测模块,重大活动保障突出人流疏导与景观设施监控功能。
统一消息中心
整合来自环境监测、视频监控、巡查上报、设备告警等子系统的指令、提醒、预警和通知,支持按紧急程度、业务类型(养护/巡查/维修/应急)分类管理,并提供一键处理入口。所有指令均以结构化"数字工单"形式呈现,确保"事事有回音、件件有着落",杜绝因信息杂乱导致的执行偏差。
全域智能检索
融合自然语言处理(NLP)与多模态检索技术,支持"文字+图片+语音"多形式查询,例如上传病虫害照片可自动关联相似案例、检索防治规范;模糊语义理解如"查找近一周园区古树的土壤墒情数据",系统自动解析关键词并返回精准结果,提升园林管护知识与数据的检索效率。
数据融合看板
整合环境监测、养护作业、资源台账、气象预警等多源数据,生成"园区生态态势热力图"、"古树名木防控雷达图"、"管护资源分布图"、"病虫害趋势预测图"等可视化看板,支持钻取式分析(从全域到点位),为园林决策提供"全局-局部-微观"的立体数据支撑。
任务中心
支撑基层工作都在一个"任务中心"上完成。所有业务的消息直接推送给任务中心,按照"任务中心"提供的规范对接推送任务给管护人员"任务中心",实现基层执法工作统一"任务中心"归口。构建全市统一的管护任务中枢,所有业务指令、预警、协查均以标准化"数字工单"形式归集于此。彻底解决基层"多头派单、重复填报、责任不清"的顽疾,实现"一个入口归集、一套标准执行、一个平台闭环"。
支撑基层园林管护工作在一个"任务中心"完成,所有业务消息直接推送至任务中心,按照规范对接推送任务给一线管护人员,实现基层管护工作统一"任务中心"归口。构建园区统一的管护任务中枢,所有业务指令、预警、协查均以标准化"数字工单"形式归集于此,彻底解决基层「多头派单、重复填报、责任不清」的顽疾,实现"一个入口归集、一套标准执行、一个平台闭环"。

任务分派
基于管护人员岗位职责、地理位置、当前负载,人工智能自动匹配最优任务执行人:例如"园区病虫害爆发"优先分派给就近植保岗人员,"灌溉设备故障"自动流转至维修专班,"古树土壤干旱"推送至养护岗,提升任务分派准确率;支持手动干预调整,满足应急场景需求。
全生命周期跟踪
任务状态实时更新(待接收→处理中→已完成→已归档),支持"任务进度可视化",超时未处理自动触发多级预警(从个人→班组→管理中心),确保"事事有回音、件件有着落"。
任务督办
自动统计任务响应时效、处置完成质量、养护效果反馈等核心指标,生成个人/团队绩效报表,支持"红黑榜"公示,考核结果与评优评先直接挂钩,推动"要我协同"向"我要协同"转变。


管护人员考勤与排班
聚焦传统园林管护"排班繁琐、在岗状态难监控、责任难追溯"的痛点,构建"智能排班-实时监控-数据化考核"的全流程人员管理体系,确保管护人力配置合理、任务落地到位、责任清晰可查,为智慧园林提供坚实的人力保障。
智能排班管理
多维度排班规则配置
支持按场景(日常养护、应急处置)、岗位(植保岗、维修岗、巡查岗、古树管护岗)、人员技能(病虫害防治、设备维修、无人机操作)、考勤数据(请假、加班、轮休)配置排班规则。兼容固定班、轮班、弹性班等多种模式,精准匹配不同场景的人力需求。
AI优化排班算法
基于历史管护数据、风险热力分布(如病虫害高发区、设施密集区)、人员技能匹配度,自动生成最优排班方案,避免人力浪费或关键岗位空缺。支持手动调整排班计划,调整后自动同步至相关人员移动端,并通过APP推送+短信通知双重提醒,确保信息同步及时。
排班冲突智能预警
自动检测"人员重复排班""关键岗位无人值守""技能不匹配"等冲突场景,提前24小时触发预警。支持一键替换适配人员,快速化解排班矛盾,确保排班合规合理。
排班数据可视化
以周/月为单位生成可视化排班表,支持按人员、岗位、区域多维度筛选查看。支持导出Excel格式存档,方便管理人员快速核对、追溯排班记录。
执勤状态监控
实时执勤打卡
支持移动端GPS定位打卡、电子围栏打卡(仅在指定管护区域可完成打卡),打卡数据实时同步至云端。自动记录在岗开始/结束时间、在岗时长,从技术上杜绝代岗、脱岗行为。
在岗状态实时同步
管护人员通过移动端自主更新在岗状态(在岗、巡查中、处理异常、临时离岗),管理人员通过云端"管护一张图"实时查看全域人员分布、状态,支持按区域、岗位快速筛选,掌握一线执勤动态。
应急顶岗调度
当某岗位人员临时离岗或突发异常(如现场处置需求),系统自动向周边空闲管护人员移动端推送顶岗需求。接收响应后自动更新排班状态,确保关键岗位无空缺。
在岗异常告警
当出现"脱岗超15分钟""未按规定打卡""管护区域异常闯入"等情况,系统自动触发告警并推送至管理人员移动端,便于及时干预处置。
管护数据化考核

考核记录自动汇总和统计
系统自动整合园林养护全流程考核记录,包括巡查结果、养护人员工作记录、养护企业服务报告等,结合预设考核标准完成数据统计,确保考核数据准确公正。
履约情况实时监管考核
对辖区内园林养护企业的履约情况进行实时监管,依据合同要求、服务标准、工作完成情况等指标开展考核。若出现未按时完成任务、质量不达标等问题,系统自动标记并预警,提醒管理部门干预处理,同时自动生成企业履约评分。
考核结果实时反馈跟踪
考核结果实时反馈至管理部门和责任单位,对不合格项设定明确整改期限,系统全程跟踪整改进度和效果,确保问题闭环解决。
考核报表和绩效评估
系统根据自动汇总的数据生成定期考核报表,内容涵盖园林养护整体表现、各项指标完成情况、各养护企业履约情况等,为绩效评估提供数据支撑。
数据分析与决策支持
对考核数据进行深度分析,挖掘潜在管理问题(如某区域病虫害高发、养护不到位),为优化资源配置、调整工作计划提供决策支持。
管护核心指标统计
自动统计人员在岗时长、打卡合格率、脱岗次数、应急响应速度等核心指标,生成个人/团队管护报表(日报/周报/月报),支持可视化展示(柱状图、折线图)。
管护质量关联评估
结合巡查异常上报数量、处置完成质量、养护效果反馈等数据,形成综合管护评分,作为绩效考核依据,推动"重考勤"向"重质量"转型。
异常事件追溯
管护期间发生的异常事件(如设备故障、病虫害爆发)自动关联对应管护人员、岗位、时间,形成"事件-人员-处置"的追溯链条,明确责任归属。
设备接入与智能监测
视频监控管理
视频资源统一接入
多协议兼容:支持GB/T 28181、RTMP、RTSP 等协议,兼容主流厂商摄像头。
视频融合展示:将分散点位画面整合为电子地图,点击即可调取实时画面或回放录像。
人流量监测与预警
实时统计:通过视频分析或红外感应统计各区域人流密度,生成热力图。
超限预警:设定阈值(如最大承载量80%),触发报警并推送至管理人员。
趋势预测:结合天气、节假日等因素,预测未来时段人流趋势。
违规行为智能抓拍与处置
智能识别算法:基于摊位推车、货物堆放、占道行为等特征训练目标检测模型(YOLO、Faster R-CNN);多帧验证避免误报。
处置流程闭环:抓拍图片自动标记时间、位置,生成事件工单推送至巡逻人员移动端;处置结果(如劝离、处罚)需拍照反馈,形成完整证据链。
物联设备扩展接口
标准化接入:提供API或SDK,支持第三方设备(如无人机、移动执法记录仪)接入平台。
协议兼容性:支持MQTT、HTTP/HTTPS等物联网协议,确保设备数据实时上传。
车辆与设备管理
车辆调度与路径规划:对洒水车、修剪车、垃圾清运车等统一调度,利用 GIS 地图规划最优路线,避免重复作业或资源浪费。
设备状态监控:通过物联网传感器监测车辆油耗、设备运行状态(如剪草机刀片磨损),及时预警故障并安排维修。
作业记录追溯:记录车辆作业轨迹、作业时长及覆盖区域,确保喷洒、运输等任务无遗漏。
物料管理
物资库存管理:对肥料、农药、苗木、工具等建立电子台账,动态监控库存量,设置补货阈值自动提醒。
物料使用追踪:通过扫码记录每次养护作业的物资消耗(如肥料用量),实现成本精细化核算。
智能监测管理
多源数据接入与管理
标准化协议支持:兼容Modbus、MQTT、HTTP/HTTPS协议,快速接入不同厂商设备(病虫害、灌溉、土壤、气象、森林防火等)。
设备健康监测:实时检测传感器离线、电池低电量等状态,推送运维工单。
异常检测与智能预警
阈值告警:土壤EC值异常(盐碱化风险)、空气PM2.5超标(火灾烟雾)等。
模式识别告警:病虫害AI识别(通过虫情图像分类模型判断害虫种类与危害等级);火点检测(热成像数据结合烟雾浓度,降低误报率)。
自动化控制与联动
智能喷灌控制:根据土壤湿度、气象预报数据,自动规划喷灌时间与水量,支持手动覆盖。
防火应急响应:火情确认后,自动启动无人机巡检、开启防火隔离带喷淋系统。
数据可视化与决策支持
多维分析看板:对比历史同期数据(如虫害发生频率趋势)、关联分析(如降雨量与土壤湿度关系)。
报表生成:自动生成周/月报,输出灌溉节水效率、火险处置成功率等指标。
事务管理
任务下发与反馈:通过移动端APP或管理系统下发养护指令(如病虫害防治要求),接收现场人员图文反馈,形成闭环管理。
应急事件处理:对突发灾害(如台风倒树)、病虫害爆发等事件快速响应,通过系统派发紧急任务并跟踪处理进度。
园林巡查管理
针对传统巡查"路线固定不合理、盲区多、异常上报滞后、成果难量化"的痛点,融合智能路线规划、实时数据采集、异常闭环处置,构建"智能规划-精准执行-数据化复盘"的全流程巡查管理体系,提升巡查效率与管护精准度。

巡逻路线规划
多模式路线配置
支持固定路线(常规巡查)、动态路线(基于风险热力,如病虫害高发区、设施密集区)、定制路线(临时任务,如雨后隐患排查)三种模式,管理人员可在GIS地图上拖拽绘制路线,标注必达打卡点(如古树点位、灌溉设备、周界拐点),设置巡查频次(每小时/每2小时)。
智能动态优化路线
基于实时风险预警(如某区域病虫害告警、土壤干旱预警)、历史异常事件分布,自动调整巡逻路线,优先覆盖高风险区域,确保"风险在哪里,巡查就到哪里",提升巡查覆盖率。
路线可视化同步
规划好的巡查路线自动同步至管护人员移动端,显示打卡点、路线导航、预计耗时,支持离线查看(网络恢复后自动同步轨迹)。
巡查打卡与异常上报
打卡点智能验证
支持GPS定位打卡、NFC卡打卡、图像打卡(拍摄打卡点实景照片)三种方式,防止"虚假打卡";打卡点设置超时提醒(如未在30分钟内到达下一个打卡点,自动提醒)。
多维度异常上报
巡查人员发现异常(病虫害、设施损坏、土壤干旱、植被倒伏等)时,通过移动端一键上报,支持上传文字、照片、视频,自动标注位置与巡查路线关联,异常上报时间从10分钟压缩至1分钟。

巡查轨迹实时追溯
云端平台记录巡查人员实时轨迹,叠加GIS地图展示,支持历史轨迹回放(近30天),清晰查看巡查路线是否完整、是否遗漏打卡点。
设备联动巡查
巡查路线关联沿途监控摄像头、传感器,巡查人员到达某区域时,可通过移动端一键调阅周边视频、查看环境监测数据,核实异常情况,提升处置精准度。
巡逻数据化复盘与优化
巡查成效统计
自动统计巡查覆盖率(打卡点完成率)、异常上报数量、隐患处置闭环率、巡查时长等核心指标,生成巡查成效报表,支持按区域、人员、时间段分析。
路线优化建议
基于历史巡查数据,分析"未覆盖区域""高风险区域巡查频次不足""路线重复率高"等问题,AI自动生成优化建议(如新增打卡点、调整巡查频次、优化路线顺序)。
案例沉淀复用
将巡查中发现的典型异常案例(如病虫害爆发、设施故障)自动归档至知识库,关联巡查路线与处置流程,供其他人员学习参考,提升整体巡查处置能力。
古树名木管理

古树名木地图
古树分类筛选:根据古树的树种、树龄、保护等级、生长态势等不同属性,对古树名木数据库中的数据进行筛选,方便快速查询和管理。
古树地图展示:在地图上标注城市内所有古树名木的地理位置,以直观的方式展示古树的分布情况。
古树查询定位:用户输入古树的相关信息(如编号、名称、树种),系统快速定位到该古树在地图上的位置,并展示其详细信息。
古树查询统计
古树档案查询:允许用户根据古树编号、名称、位置等信息,快速查询古树的详细档案资料(树种、树龄、保护等级、生长环境、养护记录)。
古树树种统计:统计城市内不同古树树种的数量和占比情况,分析古树树种的分布特征。
古树保护等级统计:统计不同保护等级的古树数量,了解城市古树保护的重点分布情况。
古树树龄统计:对古树的树龄进行统计分析(不同树龄区间数量、平均树龄、最大 / 最小树龄),为制定养护策略提供依据。
古树生长态势统计:统计古树的生长态势(生长正常、生长缓慢、病虫害影响、濒危),分析影响古树生长的因素。
古树名木维护
古树档案维护:对古树名木档案数据库中的信息进行更新、修正和补充,确保档案数据的准确性和时效性。
古树树种维护:对古树名木档案数据库中古树树种信息进行管理(新增、修改、更新分类和特征描述),保证树种信息规范。
古树特征维护:对古树的形态特征(树高、冠幅、胸径)、生物学特征(生长习性)及文化历史特征进行维护,保持信息最新准确。
园林业务协同能力集成
能力组件化超市
将"视频调阅、协同请求、预案激活、工单派发、视频会议"等核心功能封装为标准化API/微服务,供各场景按需调用:例如古树保护场景可快速集成"古树监测+应急处置"组件,病虫害防控场景可嵌入"AI识别+防治调度"模块,实现"按需组合、敏捷部署"。
智能流程引擎
基于低代码开发平台,支持可视化流程编排,管护人员可拖拽式配置"跨部门协同流程"(如"病虫害联合处置流程""古树应急保护流程""灌溉设备抢修流程"),流程节点自动绑定责任人、时限与考核规则,支持"流程版本管理"与"异常节点预警",确保流程执行规范高效。
多模态协同支撑
集成"文字+语音+视频+位置"多形式协同工具,支持跨终端无缝切换(指挥大屏→移动端 APP→手持终端):例如现场管护人员通过手持终端上传病虫害视频,指挥端可实时标注重点区域,同步推送至植保专家,实现"现场画面-远程指导-后端支撑"的实时联动。
管护全流程联动协同
打通"排班-巡查-异常处置-考核"的联动链路,实现全流程闭环,确保人力配置、执行落地、成效评估形成完整体系,提升智慧园林的整体执行效能。
排班与巡查任务联动
排班时明确各岗位巡查职责(如巡查岗负责指定路线、植保岗负责重点区域病虫害巡查),排班结果自动同步至巡查任务,避免"排而不巡"。
巡查异常与任务处置联动
巡查中上报的异常自动生成处置工单,按职责派发至对应人员(如病虫害派给植保岗、设施故障派给维修岗),处置进度实时同步至巡查人员与管理人员移动端。
执勤巡查与考核联动
巡查覆盖率、异常上报数量、处置闭环率等数据自动同步至管护考核模块,作为人员绩效评分的核心依据,形成"执行-考核-优化"的闭环。
移动端赋能
离线作战
实现离线存储任务数据、管护知识库、应急预案,现场无网络时可正常接收任务、上传文字/图片证据(网络恢复后自动同步),解决偏远林区、地下设施等网络盲区的业务痛点。
智能终端融合
适配4G/5G手持终端、无人机、土壤传感器、智能巡检车等终端,实现"设备数据实时回传+远程控制":例如管护人员通过APP远程操控无人机巡航林区、调取实时视频,或控制智能巡检车进入狭小空间(如设备机房、林下区域)采集数据。
场景化智能助手
嵌入轻量化AI大模型,提供"现场处置指引":例如遇到"病虫害爆发"时,APP自动推送"防治方案""药剂调配建议""安全规范";支持语音快速生成处置报告,提升语音转文字准确率,降低一线管护人员文书工作量。
园林管护知识库
构建"养护规范查询-知识问答-决策辅助-报告生成"全链条智能服务,成为管护人员的"随身智囊",推动园林管护从"人工研判"向"智能决策"跃升。
问答库服务
系统支持将园林养护、病虫害防治、古树保护等资料建立问答库,对问答对进行质量评估和审核,确保问答对的准确性和可用性。


向量库服务
系统支持将问答对的文本数据转化为向量表示,构建和管理向量库的索引,能够根据用户的提问快速找到相似的问题和对应的答案。




知识库服务
系统支持园林养护手册、病虫害防治规范、古树保护法规等文件导入知识库,支持wps、pdf、txt等格式的单个或多个文档上传,在线预览与下载。


智能对话
构建基于园林领域大模型的管护知识中枢,支持管护人员通过自然语言交互,实现"问即所得、所见即所用":能精准检索养护规范与病虫害案例,更能结合现场上下文,推理生成处置建议、风险提示与报告初稿,实现从"信息查询"到"决策支持"的质变。

知识库管理
系统提供对园林各类法规标准及知识的开放管理、增补删减、动态更新;支持自定义主题的知识库创建,可编辑知识库名称、简介、图标;支持法规依据上传,满足管护人员对知识的动态管理需求。


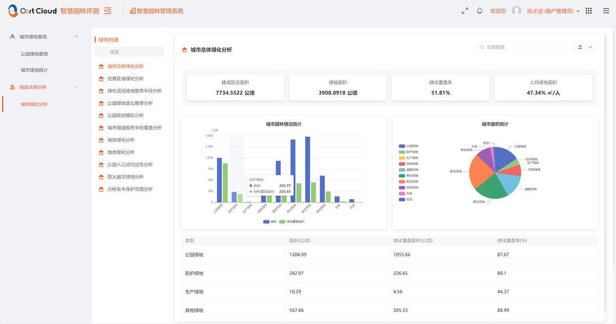
城市创园服务
核心指标自动核算
绿地率/绿化覆盖率核算:通过GPS+传感器自动采集绿地边界,结合植被覆盖传感器识别乔灌木占比,实时计算指标数值;自动剔除违规侵占的绿地面积,同步对接国土空间规划数据,校验绿地合规性。
人均公园绿地面积核算:自动同步公安人口数据(含户籍人口与暂住人口)与公园绿地面积数据,按城区、街道分级核算;支持毗邻建成区休闲游憩绿地纳入统计,定位人均指标偏低区域。
公园绿化活动场地服务半径覆盖率核算:基于GIS技术,自动识别5000m²以上公园(500米服务半径)、400-5000m²公园(300米服务半径),分析覆盖的居住用地面积与人口数量,精准计算覆盖率。
其他指标核算:自动统计林荫路长度、古树名木保护数量、立体绿化实施率、园林式居住区/单位占比等指标,生成指标达标清单与趋势曲线。
数据三重核验
传感器自动采集:绿地面积、植被覆盖等核心数据实时采集,每季度自动校准;土壤墒情、植被长势等数据按周更新,确保时效性。
遥感数据比对:对接卫星遥感影像(分辨率≤1米),每半年进行一次数据核验,误差超3%自动预警;无人机每月航拍重点区域,辅助核验绿地变化。
人工实地核验:对预警数据、重点区域(古树名木区、申报关键点位)数据进行实地核查,核验结果实时同步至系统,形成"自动采集-遥感比对-人工核验"闭环。
指标动态监测
实时展示:所有创园指标的当前值、标准值、达标状态、差距值,支持按城区、时间段、指标类型筛选查询;指标达标进度可视化,直观呈现创园推进情况。
趋势分析:生成近3年指标变化曲线,预测未来6-12个月达标情况,提前预警下滑风险;支持与同类创园成功城市指标对比,找差距补短板。
异常预警:当指标数值异常波动(如绿地面积突然减少≥5%),自动推送预警至管理人员,附带异常原因分析(如绿地侵占、植被退化)与处置建议。
跨部门数据协同
数据对接:自动同步自然资源部门的土地利用数据、公安部门的人口数据、住建部门的居住区/单位数据、气象部门的气象数据,避免数据重复录入。
权限共享:按部门分配数据查看与录入权限,如自然资源部门可上传绿地规划数据,园林部门可更新养护数据,确保数据协同更新。
短板智能整改
未达标指标诊断
自动识别短板:系统每日扫描所有指标,识别未达标项(如服务半径覆盖盲区、乔灌木占比不足、人均绿地面积偏低等),生成短板清单。
短板原因分析:针对未达标项,结合GIS空间分析与AI诊断,分析核心原因:
服务半径覆盖不足:标注盲区位置、覆盖人口、周边空地分布;
绿地侵占:定位侵占区域、侵占类型(建筑侵占/道路侵占)、侵占面积;
植被退化:识别退化区域、退化程度、影响因素(干旱/病虫害)。
整改优先级排序:按"影响创园结果程度"(核心指标优先)、"整改难度"(易落地优先)、"整改周期"(短期可完成优先)排序,优先解决关键短板。
整改方案自动生成
公园布局优化:针对服务半径覆盖盲区,结合人口密度、土地规划、交通便利性,自动推荐新增公园选址、现有公园扩建方案、口袋公园布局方案;生成选址可行性分析报告(含土地性质、建设成本估算)。
绿地恢复方案:针对绿地侵占区域,生成"清理侵占-场地平整-植被补种-养护计划"全流程方案,明确乔灌木种植比例(≥60%)、植被品种选择(优先乡土适生植物);针对植被退化区域,制定灌溉、施肥、病虫害防治专项方案。
指标提升方案:针对人均公园绿地面积不足区域,建议通过"拆违建绿""立体绿化""屋顶绿化"等方式补充绿地面积;同步更新人口数据核算口径,确保统计合规。
其他指标整改:林荫路覆盖率不足区域,推荐道路绿化补种方案(选择高大乔木);立体绿化实施率不足,推送公共建筑、工业建筑立体绿化改造案例与技术标准。
整改任务闭环管理
任务自动派发:将整改方案拆解为具体任务(如"XX区域补种乔灌木50棵""XX公园扩建1000m²""XX盲区新增口袋公园1个"),明确责任部门、责任人、整改时限、验收标准,自动派发至对应人员移动端。
进度实时跟踪:通过移动端APP上传整改照片、视频、进度说明,系统自动核验整改效果(如对比整改前后遥感影像、实地照片);整改进度按日更新,超时未推进自动触发多级预警(个人→班组→管理中心)。
成效验收归档:整改完成后,系统自动核算指标改善情况,生成验收报告(含整改前后指标对比、现场验收照片、第三方检测数据);归档整改全过程资料(方案、任务单、进度记录、验收报告),供创园评审查阅。
创园申报支撑
申报材料一键生成
图件自动导出:生成8类创园核心图件,格式符合申报标准:
建成区遥感影像图(带坐标、比例尺);
建成区绿地分布图(标注绿地类型、面积);
建成区公园绿地分布图(标注公园名称、面积、服务半径);
建成区绿化覆盖专题图(按覆盖度分级着色);
绿化活动场地服务半径覆盖图(标注盲区与覆盖区域);
城市绿道服务半径覆盖图;
古树名木保护分布图(标注保护范围、生长状态);
建成区用地全覆盖专题图。
报表自动生成:生成12类申报报表,数据直接从系统提取,无需人工填写:
指标达标统计表(含所有创园指标当前值、标准值、达标状态);
历年指标对比表(近3年指标变化数据);
整改成效表(未达标指标整改前后对比);
绿地面积统计表(按绿地类型、区域分类统计);
公园绿地统计表(含公园数量、面积、服务人口);
古树名木保护统计表;
林荫路建设统计表;
立体绿化实施统计表;
园林式居住区/单位统计表;
遥感调查数据表;
第三方评价支撑数据表;
社会满意度调查数据表。
申报报告生成:内置申报报告模板,自动填充指标数据、整改情况、长效机制、佐证材料清单等内容;支持个性化编辑,可添加城市特色绿化成果(如特色公园、古树保护案例)。
申报材料管理
材料分类存储:按"图件、报表、报告、佐证材料(照片/视频/检测报告)" 分类存储,支持按指标、时间、材料类型快速检索。
版本管理:记录材料修改历史(修改人、修改时间、修改内容),支持回溯查看,避免申报材料混乱;保留申报材料历史版本,方便对比优化。
合规校验:自动校验材料完整性(如是否缺少某区域绿地分布图)、数据一致性(如报表与图件数据是否一致)、格式规范性(如图件分辨率、报表字段是否符合要求);校验不通过标注问题点,提供整改指引。
材料导出与打印:支持按申报要求打包导出所有材料(PDF格式,带水印);支持单份材料打印,满足纸质申报需求。
合规防控长效
绿地保护监控
绿地边界监控:通过围栏传感器、AI视频分析,实时监测绿地侵占行为(如非法施工、倾倒垃圾),秒级预警;联动执法人员移动端,推送侵占位置、实时画面,支持一键导航至现场。
植被保护监控:通过植被覆盖传感器、AI视频分析,识别植被枯萎、非法砍伐、病虫害爆发等情况,自动派发养护或执法任务;对重点绿地(公园绿地、防护绿地)设置电子围栏,禁止违规进入。
违规行为追溯:记录所有违规行为的处置过程(预警时间、处置人员、处置措施、整改结果),形成合规台账,供创园评审核查;违规行为与对应指标关联,确保指标不受影响。
古树名木保护
数字化档案:建立古树名木电子档案,记录树龄、保护等级、生长状态、土壤墒情、养护记录、保护范围红线等信息;档案支持在线查阅与更新,永久留存。
实时监测预警:通过传感器监测古树生长环境(土壤墒情、温湿度、土壤肥力),异常时自动推送养护任务;通过视频监控保护范围,禁止违规建设、采摘等行为。
保护范围管控:在GIS地图上标注古树名木保护范围,禁止在范围内开展违规建设;系统自动识别保护范围内的施工行为,秒级预警。
养护计划自动生成:基于古树生长状态与历史养护数据,自动生成年度养护计划(浇水、施肥、病虫害防治、修剪),推送至养护人员移动端。
长效运维机制
定期巡检计划:系统自动生成创园指标巡检计划,明确巡检区域(重点覆盖未达标区域、申报关键点位)、内容(指标数据核验、违规行为排查、设施状态检查)、频次(月度巡检+季度全面巡检);巡检任务派发至巡查人员,支持移动端打卡与问题上报。
养护任务自动调度:基于植被生长状态、土壤墒情、气象数据,自动调度灌溉、施肥、病虫害防治等养护任务;例如,土壤墒情低于阈值自动触发灌溉任务,病虫害高发期提前推送防治任务。
创园后升级支撑:创园成功后,系统可一键切换至生态园林城市创建模式,新增"生物多样性保护""低碳绿化""海绵城市绿化"等指标监测功能;支持指标标准动态更新,适配政策变化。
可视化指挥大屏
创园指标总览:实时展示所有核心指标达标状态(红黄绿三色标注)、达标进度、差距值,直观呈现创园整体情况;支持点击指标查看详情(数据来源、趋势曲线、关联短板)。
短板整改跟踪:可视化展示未达标指标、整改任务进度(未开始/进行中/已完成)、整改成效(指标改善幅度);支持钻取查看单个整改任务的详细信息(责任人、时限、进度照片)。
数据溯源查询:点击任意指标,可查看数据采集时间、采集方式(传感器/遥感/人工)、核验记录、异常处理情况,确保数据可追溯。
申报进度管理:展示申报材料准备进度(已完成/未完成/待校验)、评审流程节点(材料提交/初审/复审/公示),提醒关键时间节点(如材料提交截止日期)。
合规防控监控:实时展示违规行为预警(绿地侵占、树木砍伐等)、处置进度;GIS地图上标注违规位置、执法人员位置,支持实时调度。
智慧园林业务支撑
应用支撑:含智慧园林总线、表单和工作流引擎、报表引擎等,支撑业务快速构建。
数据支撑:构建统一数据平台,实现多源数据归集、治理与共享。
融合通信支撑:整合语音、视频、数据通信,实现跨部门协同联动。
安全合规治理:建立统一身份认证、全链路加密、操作审计体系,满足等保要求。
预期成效
创园指标达标:核心指标100%满足国家要求,申报效率提升60%,成功率显著提高。
管理效率提质:减少人工干预,养护成本降低30%,流程规范化水平大幅提升。
安全防控增效:全域感知无死角,违规行为与风险早发现早处置,古树名木保护更有力。
长效运营赋能:适配政策动态调整,创园后可无缝切换至生态园林城市创建模式,持续提升城市生态品质。
