<dependency> <groupId>org.springframework.boot</groupId> <artifactId>spring-boot-starter-actuator</artifactId> </dependency> <dependency> <groupId>io.micrometer</groupId> <artifactId>micrometer-registry-prometheus</artifactId> </dependency>
MetricsInitializer.java
import io.prometheus.client.CollectorRegistry;
import org.springframework.boot.CommandLineRunner;
import org.springframework.stereotype.Component;
@Component
public class MetricsInitializer implements CommandLineRunner {
private final CollectorRegistry collectorRegistry;
public MetricsInitializer(CollectorRegistry collectorRegistry) {
this.collectorRegistry = collectorRegistry;
}
@Override
public void run(String... args) throws Exception {
// 初始化所有指标
MetricsExporter.initializeMetrics(collectorRegistry);
}
}
方式一、
import io.prometheus.client.CollectorRegistry; import io.prometheus.client.Counter; import io.prometheus.client.Gauge; import io.prometheus.client.Histogram; import org.springframework.beans.BeansException; import org.springframework.context.ApplicationContext; import org.springframework.context.ApplicationContextAware; import org.springframework.stereotype.Component; @Component public class PrometheusComponent implements ApplicationContextAware { private static PrometheusComponent instance; /** * 请求总数 */ private Counter reqCounter; /** * 正在请求的http数量 */ private Gauge duringReqGauge; /** * 直方图,请求分布情况 */ private Histogram reqLatencyHistogram; @Override public void setApplicationContext(ApplicationContext applicationContext) throws BeansException { instance = this; CollectorRegistry collectorRegistry = applicationContext.getBean(CollectorRegistry.class); // 这里指定SpringBoot容器的CollectorRegistry,如果使用默认的会导致无法收集 reqCounter = Counter.build().name("demo_rest_req_total").labelNames("path", "method", "code") .help("总的请求计数").register(collectorRegistry); duringReqGauge = Gauge.build() .name("demo_rest_inprogress_req").labelNames("path", "method") .help("正在处理的请求数").register(collectorRegistry); reqLatencyHistogram = Histogram.build().labelNames("path", "method", "code") .name("demo_rest_requests_latency_seconds_histogram").help("请求耗时分布") .register(collectorRegistry); } public static PrometheusComponent getInstance() { return instance; } public Counter counter() { return reqCounter; } public Gauge gauge() { return duringReqGauge; } public Histogram histogram() { return reqLatencyHistogram; } MetricsExporter.java import io.prometheus.client.*; /** * 封装 Prometheus 指标的工具类 */ public class MetricsExporter { public static final String SUCCESS = "success"; public static final String FAILED = "failed"; /** * Redis 处理时间统计 */ private static Summary redisProcessTimeInMs; /** * MySQL 处理完成时间分布 */ private static Summary mysqlProcessInMs; /** * 不同标签统计数量预警 */ public static final String NO_FOOD = "无菜品"; private static Counter warningLabelCounter; /** * MQ 业务处理时间统计 */ private static Summary mqBusinessProcessTimeInMs; /** * MQ 当前处理数量 */ private static Gauge orderAcceptGauge; /** * 请求总数 */ private static Counter reqCounter; /** * 正在处理的请求数 */ private static Gauge duringReqGauge; /** * 请求耗时分布 */ private static Histogram reqLatencyHistogram; /** * 初始化所有指标 */ public static void initializeMetrics(CollectorRegistry collectorRegistry) { redisProcessTimeInMs = Summary.build() .name("redis_process_time_milliseconds") .labelNames("method", "status") .help("Redis 处理完成时间分布(毫秒)") .register(collectorRegistry); mysqlProcessInMs = Summary.build() .name("mysql_process_time_milliseconds") .labelNames("method", "status") .help("MySQL 处理完成时间分布(毫秒)") .register(collectorRegistry); warningLabelCounter = Counter.build() .name("warning_label_count") .labelNames("label") .help("不同标签统计数量预警") .register(collectorRegistry); mqBusinessProcessTimeInMs = Summary.build() .name("mq_business_process_time_milliseconds") .labelNames("msgType", "status") .help("MQ 业务处理完成时间分布(毫秒)") .register(collectorRegistry); orderAcceptGauge = Gauge.build() .name("order_accept_current_gauge") .labelNames("msgType") .help("RabbitMQ 接收消息的当前处理数量") .register(collectorRegistry); reqCounter = Counter.build() .name("demo_rest_req_total") .labelNames("path", "method", "code") .help("总的请求计数") .register(collectorRegistry); duringReqGauge = Gauge.build() .name("demo_rest_inprogress_req") .labelNames("path", "method") .help("正在处理的请求数") .register(collectorRegistry); reqLatencyHistogram = Histogram.build() .labelNames("path", "method", "code") .name("demo_rest_requests_latency_seconds_histogram") .help("请求耗时分布") .register(collectorRegistry); } public static Summary getRedisProcessTimeInMs() { return redisProcessTimeInMs; } public static Summary getMysqlProcessInMs() { return mysqlProcessInMs; } public static Counter getWarningLabelCounter() { return warningLabelCounter; } public static Summary getMqBusinessProcessTimeInMs() { return mqBusinessProcessTimeInMs; } public static Gauge getOrderAcceptGauge() { return orderAcceptGauge; } public static Counter getReqCounter() { return reqCounter; } public static Gauge getDuringReqGauge() { return duringReqGauge; } public static Histogram getReqLatencyHistogram() { return reqLatencyHistogram; } } PrometheusInterceptor.java import io.prometheus.client.Histogram; import org.springframework.web.servlet.handler.HandlerInterceptorAdapter; import javax.servlet.http.HttpServletRequest; import javax.servlet.http.HttpServletResponse; public class PrometheusInterceptor extends HandlerInterceptorAdapter { private ThreadLocal<Histogram.Timer> timerThreadLocal = new ThreadLocal<>(); @Override public boolean preHandle(HttpServletRequest request, HttpServletResponse response, Object handler) throws Exception { // 正在处理的请求量 MetricsExporter.getDuringReqGauge().labels(request.getRequestURI(), request.getMethod()).dec(); timerThreadLocal.set(MetricsExporter.getReqLatencyHistogram() .labels(request.getRequestURI(), request.getMethod(), String.valueOf(response.getStatus())) .startTimer()); return super.preHandle(request, response, handler); } @Override public void afterCompletion(HttpServletRequest request, HttpServletResponse response, Object handler, Exception ex) throws Exception { String uri = request.getRequestURI(); String method = request.getMethod(); int status = response.getStatus(); // count 请求计数,标签分别为 请求路径,请求方法,response http code // 请求应用总量: sum(demo_rest_req_total) // 每秒http请求量: sum(rate(demo_rest_req_total[1m]) // 请求topk的url: topk(10, sum(demo_rest_req_total) by (path)) MetricsExporter.getReqCounter().labels(uri, method, String.valueOf(status)).inc(); // 请求完毕,计数器-1 MetricsExporter.getDuringReqGauge().labels(uri, method).dec(); // 直方图统计 Histogram.Timer timer = timerThreadLocal.get(); if (timer != null) { timer.observeDuration(); timerThreadLocal.remove(); } super.afterCompletion(request, response, handler, ex); } }
配置拦截器,这里也可以使用AOP @Slf4j @SpringBootApplication(scanBasePackages = {"com.xx.xx.evaluate"}) public class EvaluateApplication implements WebMvcConfigurer { @Override public void addInterceptors(InterceptorRegistry registry) { registry.addInterceptor(new PrometheusInterceptor()).addPathPatterns("/**"); }
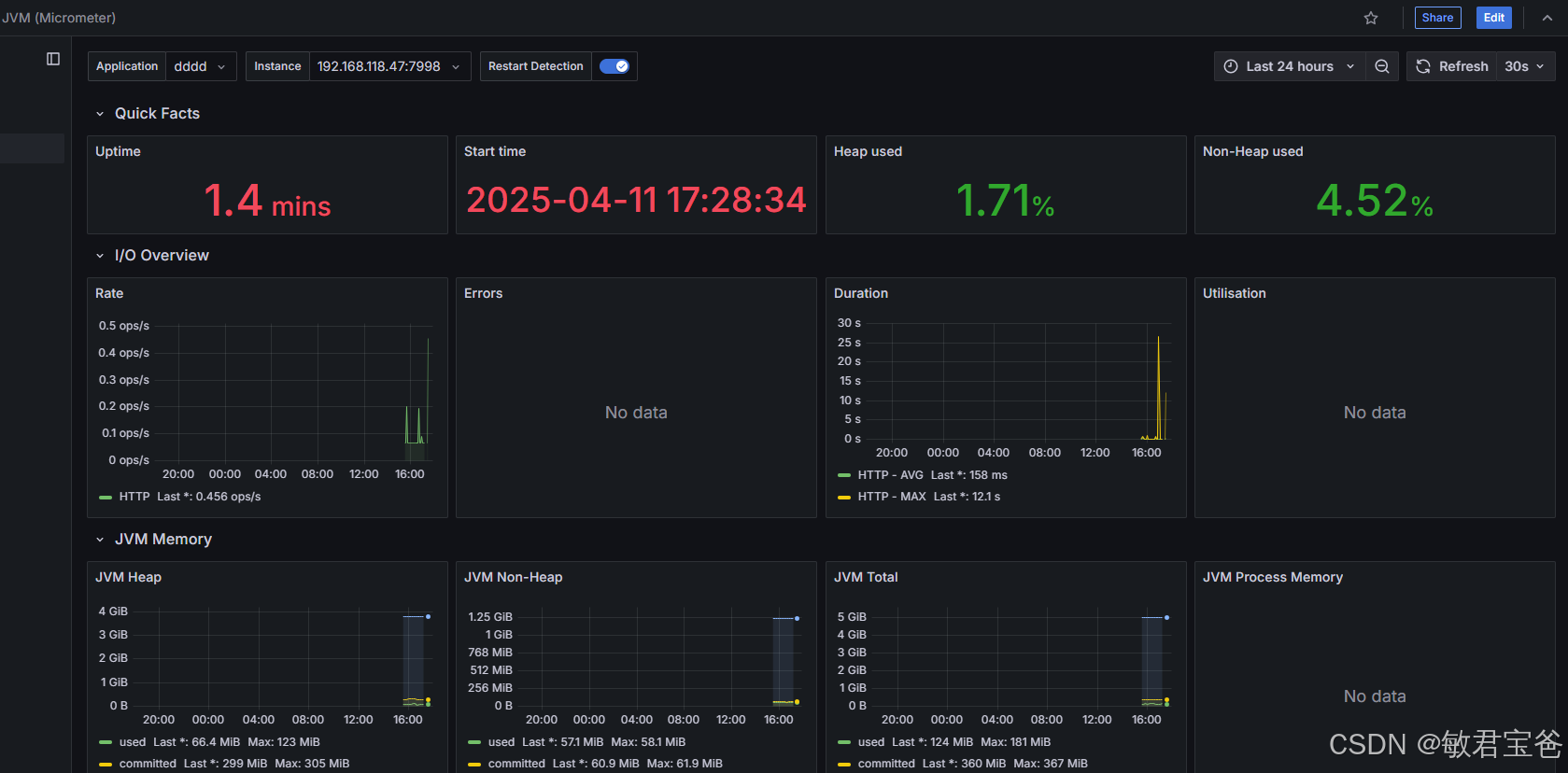
http://192.168.118.47:7998/actuator/prometheus
management: endpoint: metrics: enabled: true prometheus: enabled: true endpoints: web: exposure: include: "*" metrics: tags: application: app-name
scrape_configs:
- job_name: 'prometheus'
metrics_path: /actuator/prometheus
static_configs:
- targets: ['192.168.118.47:7998']
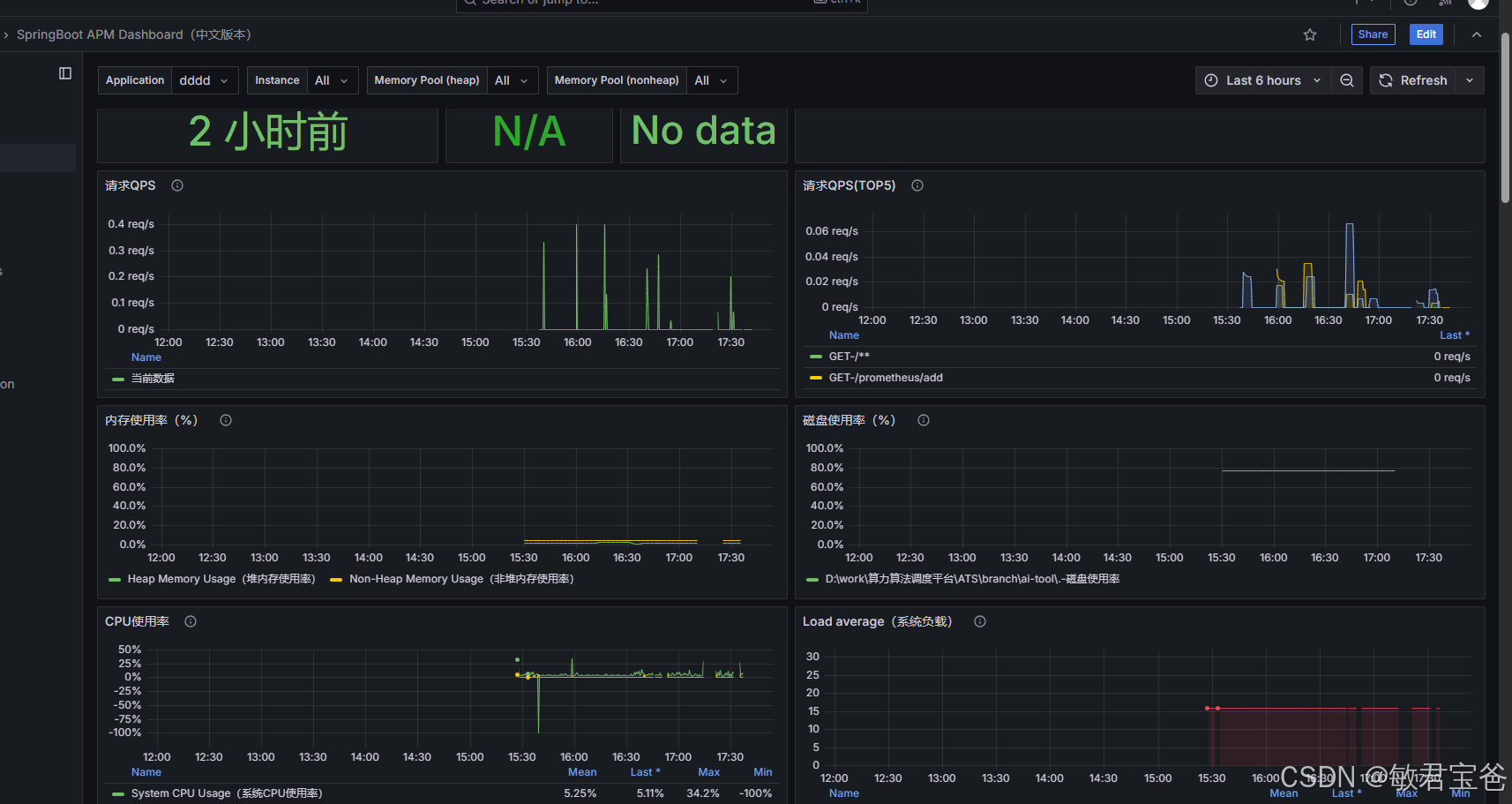
https://grafana.com/grafana/dashboards/144304701
11157 Druid Connection Pool Dashboard
12464、14430、21319 Spring Boot Statistics & Endpoint Metrics

方式二:基于micrometer实现自定义指标 package com.sdses.aems.evaluate.config.prometheus; import io.micrometer.core.instrument.MeterRegistry; import io.micrometer.core.instrument.Tags; import io.micrometer.core.instrument.Timer; import org.springframework.beans.factory.annotation.Autowired; import org.springframework.web.servlet.AsyncHandlerInterceptor; import org.springframework.web.servlet.ModelAndView; import javax.servlet.http.HttpServletRequest; import javax.servlet.http.HttpServletResponse; public class MetricInterceptor implements AsyncHandlerInterceptor { @Autowired private MeterRegistry meterRegistry; private final ThreadLocal<Timer.Sample> threadLocal = new ThreadLocal<>(); @Override public boolean preHandle(HttpServletRequest request, HttpServletResponse response, Object handler) throws Exception { try { // 总计数 + 1 meterRegistry.counter("micro_req_total", Tags.of("url", request.getRequestURI(), "method", request.getMethod())).increment(); // 记录进入的请求数量 meterRegistry.counter("micro_process_req_enter", Tags.of("url", request.getRequestURI(), "method", request.getMethod())).increment(); // 启动 Timer.Sample Timer.Sample sample = Timer.start(meterRegistry); threadLocal.set(sample); } catch (Exception e) { threadLocal.remove(); // 清理 ThreadLocal throw e; } return true; } @Override public void postHandle(HttpServletRequest request, HttpServletResponse response, Object handler, ModelAndView modelAndView) throws Exception { try { // 记录离开的请求数量 meterRegistry.counter("micro_process_req_exit", Tags.of("url", request.getRequestURI(), "method", request.getMethod())).increment(); Timer.Sample sample = threadLocal.get(); if (sample != null) { Timer timer = meterRegistry.timer("micro_req_histogram", "url", request.getRequestURI(), "method", request.getMethod(), "code", String.valueOf(response.getStatus())); sample.stop(timer); } } finally { threadLocal.remove(); // 确保清理 ThreadLocal } } } @Override public void addInterceptors(InterceptorRegistry registry) { registry.addInterceptor(new PrometheusInterceptor()).addPathPatterns("/**"); registry.addInterceptor(metricInterceptor()).addPathPatterns("/**"); } @Bean public MetricInterceptor metricInterceptor() { return new MetricInterceptor(); }
