1恒压供水,多台变频器 一台变频器,两台变频器,三台变频器都可以西门子PID恒压供水(三拖三),包括PLC程序、触摸屏程序和电气原理接线图;三拖三(3台变频3台水泵),3台水泵循环软启,定时轮换工作,采用西门子200smart +昆仑通态触摸屏+采用ABB acs510变频器;一对一变频,一台变频器拖一台泵,解决变频切换的繁琐和安全性,主要应用于压力精度要求高设备或行业。 智能切换 PLC模拟量检测压力,变频器PID控制,PLC检测频率加减泵;

最近搞了个超有意思的恒压供水项目,用的是西门子PID控制,而且是三拖三的配置哦!这里面学问可不少,今天就来和大家好好唠唠。
硬件配置
咱们这个系统主要由西门子200smart PLC、昆仑通态触摸屏以及ABB acs510变频器组成。这一套下来,能实现稳定又高效的恒压供水。
西门子200smart PLC
这可是核心中的核心啦!它负责整个系统的逻辑控制。就好比是人的大脑,啥指令都得从这儿发出去。通过它的模拟量检测功能,能精准地感知压力变化,然后根据设定好的程序来控制变频器的工作。
昆仑通态触摸屏
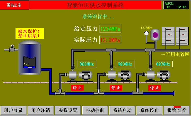
这东西就像是系统的眼睛和嘴巴。通过它,我们可以直观地设置各种参数,查看系统的实时运行状态。比如说,我们可以在触摸屏上轻松调整供水压力的设定值,看看当前的压力是多少,一目了然,操作起来超方便。
ABB acs510变频器
它可是水泵的动力心脏!负责根据PLC传来的指令,调整水泵的转速,从而实现恒压供水。它的PID控制功能特别强大,能快速响应压力变化,让水压始终保持在我们设定的范围内。
工作原理
整个系统的工作原理其实挺巧妙的。PLC通过模拟量检测压力,一旦压力出现波动,就会像个小机灵鬼一样,马上把信号传给变频器。变频器呢,接到信号后就开启PID控制模式,通过调整频率来改变水泵的转速,进而让压力恢复稳定。

这里面有个很关键的点,就是三台水泵是循环软启,定时轮换工作的。这样做有啥好处呢?一方面可以延长水泵的使用寿命,另一方面也能保证每台水泵都能得到充分的休息,不至于一直累个不停。
PLC程序分析
模拟量检测压力
text
LD SM0.0
AIW0, AC0
这段代码的意思是,只要PLC上电运行(SM0.0为1),就会读取模拟量输入通道AIW0的值,并将其存入AC0寄存器中。这个AC0寄存器里存的就是当前检测到的压力值啦。
变频器PID控制
text
LD SM0.0
MOVW AC0, VW100
CALL PID0, VW100, VW104, VW108
MOVW VW104, AQW0
这里呢,先把刚才检测到的压力值AC0存到VW100中。然后调用PID指令块PID0,输入参数是VW100,控制参数存放在VW104和VW108中。PID指令块会根据这些参数进行计算,算出一个控制量,这个控制量存放在VW104中。最后把VW104的值传送给模拟量输出通道AQW0,这个值就是用来控制变频器频率的啦。
PLC检测频率加减泵
text
LD SM0.0
ATCH Pump_Control, SMB37
这段代码是当有上升沿触发(SMB37会在特定条件下产生上升沿)时,调用Pump_Control子程序。在这个子程序里,PLC会根据当前的频率情况来决定是否要增加或减少水泵的运行台数,从而实现恒压供水的精确控制。
电气原理接线图
电气原理接线图也是整个系统的重要组成部分。它就像是系统的血管和神经,把各个硬件设备连接在一起,让它们能协同工作。

从PLC的模拟量输入输出端口,连接到变频器的相应控制端子。这样,PLC就能把检测到的压力信号准确地传给变频器,变频器也能把控制信号反馈给PLC。同时,触摸屏通过通信线与PLC相连,实现数据的交互和参数设置。
智能切换
系统还有个很厉害的功能,就是智能切换。比如说,当一台变频器出现故障时,系统能自动切换到备用变频器,保证供水不受影响。这都得益于PLC强大的逻辑判断能力和完善的程序设计。

一对一变频,一台变频器拖一台泵的方式,不仅解决了变频切换的繁琐问题,还大大提高了系统的安全性。对于那些对压力精度要求高的设备或行业来说,简直就是量身定制。

这次的西门子PID恒压供水(三拖三)项目,从硬件到软件,每一个环节都充满了巧思和技术含量。希望我的分享能让大家对恒压供水系统有更深入的了解,也期待大家一起交流更多有趣的工控项目经验!


