随着软件开发节奏不断加快,测试工作面临着前所未有的挑战。为了进一步提升测试效率和质量管控水平,我们很高兴地宣布,ITP测试平台迎来了重大更新------V5.3.0版本加入了驾驶舱功能!本次更新推出了全新的驾驶舱(Dashboard) 功能模块,为用户提供一站式可视化数据监控和快捷操作入口。
一、驾驶舱功能概览
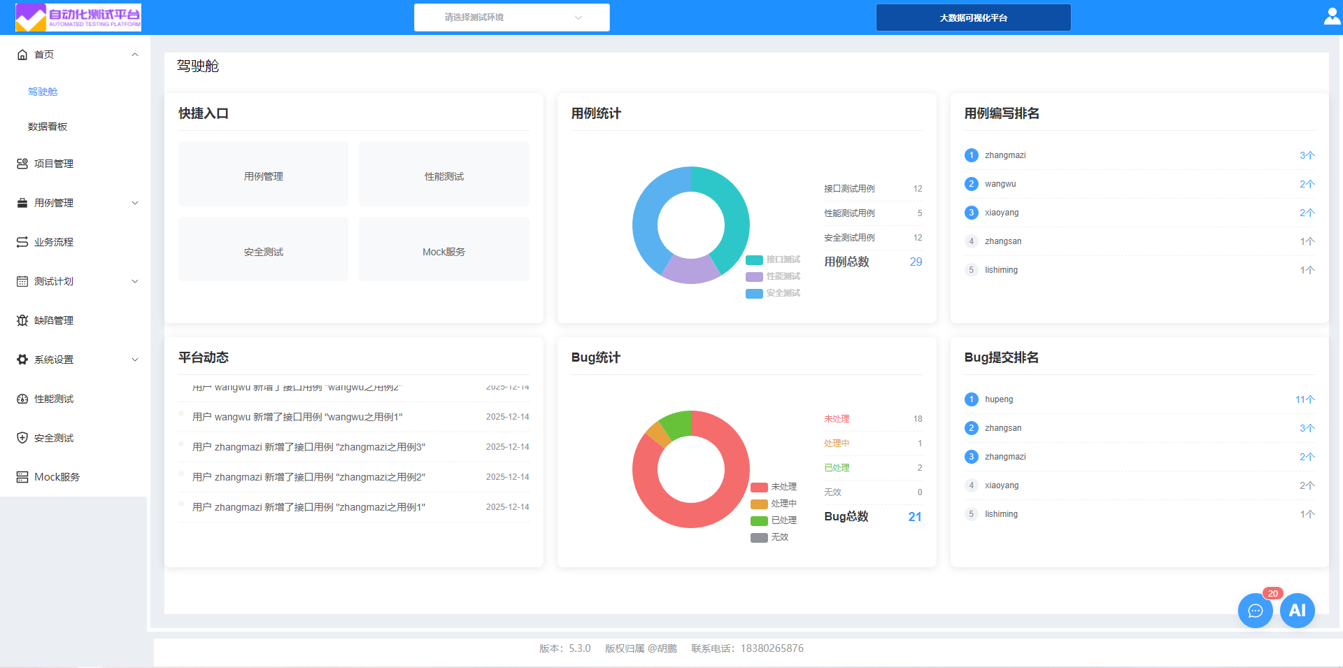
驾驶舱作为平台的核心展示界面,整合了关键业务指标和快捷操作入口,帮助用户快速掌握项目状态、定位关键任务。整体布局采用直观的卡片式设计,分为上下两排,每排三个功能模块:

二、核心亮点详解
- 快捷操作入口 - 提升工作效率

通过精心设计的快捷入口,用户可一键直达常用功能模块,包括:
用例管理: 快速查看和维护测试用例
性能测试: 发起性能压测任务
安全测试: 执行安全扫描检测
Mock服务: 配置模拟接口服务
- 用例统计与排名 - 全面掌控测试覆盖情况
左侧的饼图清晰展示了各类测试用例分布比例,右侧则列出具体的统计数据:
类型
数量
接口测试
性能测试
安全测试
总计

此外,用例编写排名(Top 5)激励团队成员积极参与测试建设:

- Bug生命周期跟踪 - 实时把控产品质量
Bug统计模块不仅提供了当前状态分布的可视化呈现,还详细列出了各项指标:

状态
数量
未处理
处理中
已处理
无效
总计
配合Bug提交排名,有助于识别高频贡献者及潜在问题领域。

- 平台动态流 - 即时了解协作进展
无缝滚动显示最近发生的平台事件,涵盖用户注册、用例新增、Bug提交等关键动作,增强团队透明度和协作感:

三、技术创新与实现细节
本版本在技术层面也进行了多项优化升级:
响应式设计适配多端访问
基于ECharts的数据可视化 使用 echarts 和自定义 mychart.chart2 方法绘制专业图表,支持丰富的交互体验。
自动化数据刷新机制 结合 setInterval 和 onUnmounted 生命周期钩子,实现了动态数据轮询与资源回收。
四、结语
V5.3.0版本带来的驾驶舱功能标志着我们的ITP测试平台向更加智能化、可视化方向迈出了坚实的一步。它不仅是数据展示中心,更是驱动团队高效协作和持续改进的重要工具。
未来我们将继续深耕测试领域的各个环节,致力于打造一个全方位赋能开发者和测试工程师的专业平台。欢迎广大用户升级体验,并提出宝贵意见!
ITP体验网址: http://1.95.215.79:18899/ tester(88888888) ITP项目地址: https://gitee.com/hp631012651/itp