前言
今天大姚给大家分享一个基于 .NET 开源、功能强大的分布式微服务开发框架:Anno.Core。

Anno.Core 项目介绍
Anno.Core 是一个基于 .NET 开源、功能强大的分布式微服务开发框架,致力于简化分布式、微服务系统的构建。框架原生支持 gRPC 和 Thrift 两种高性能 RPC 通信协议,自带服务发现、调用链追踪、Cron 调度、限流、事件总线、CQRS 、DDD、插件化开发等。

Viper 项目介绍
Viper 是一个基于 Anno.Core 微服务引擎开发的 Dashboard 项目、示例项目。

项目功能
Anno.Core 包含服务注册中心、服务发现、健康检查、负载均衡、限流、失败重试、链路追踪、资源监控等功能。
-
服务注册与发现:自动管理服务生命周期,支持动态扩缩容;
-
分布式调用链追踪:无缝集成链路监控,助力问题定位与性能分析;
-
多策略限流控制:基于令牌桶/漏桶算法,保障系统稳定性;
-
事件总线(Event Bus):实现松耦合的领域事件驱动架构;
-
CQRS 与 DDD 支持:提供清晰的读写分离模型与领域驱动设计实践路径;
-
插件化架构:通过模块化设计实现功能按需加载,提升系统可维护性与扩展性。
整体架构

相关 NuGet 库

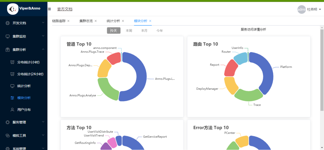
项目演示效果













项目源码地址
更多项目实用功能和特性欢迎前往项目开源地址查看👀,别忘了给项目一个Star支持💖。
-
**Viper 开源地址:**https://github.com/duyanming/Viper
-
**Anno.Core 开源地址:**https://github.com/duyanming/Anno.Core
优秀项目和框架精选
该项目已收录到C#/.NET/.NET Core优秀项目和框架精选中,关注优秀项目和框架精选能让你及时了解C#、.NET和.NET Core领域的最新动态和最佳实践,提高开发工作效率和质量。坑已挖,欢迎大家踊跃提交PR推荐或自荐(让优秀的项目和框架不被埋没🤞)。