部署:
docker run -d --name es -p 9200:9200 -e "discovery.type=single-node" -e "xpack.security.enabled=false" -e "ES_JAVA_OPTS=-Xms1g -Xmx1g" docker.elastic.co/elasticsearch/elasticsearch:9.2.3
docker run -d --name kibana -p 5601:5601 --link es:elasticsearch -e ELASTICSEARCH_HOSTS=http://es:9200 docker.elastic.co/kibana/kibana:9.2.3

后台:
localhost:5601

保存es数据:
1、创建索引
注意时间格式要求 "@timestamp":
"2025-12-25T23:54:34.252Z"
from elasticsearch import Elasticsearch
# 连接 ES
es = Elasticsearch("http://*****:9200")
es.indices.delete(index='llm-agent-logs')
index_name = "llm-agent-logs"
#如果索引不存在,创建索引并定义 mapping
if not es.indices.exists(index=index_name):
mapping = {
"mappings": {
"properties": {
"@timestamp": {"type": "date"}, # 时间戳
"user": {
"properties": {
"user_id": {"type": "keyword"},
"user_id_type": {"type": "keyword"},
"anonymous_id": {"type": "keyword"},
"level": {"type": "keyword"},
"platform": {"type": "keyword"}
}
},
"messages": {
"properties": {
"user_query": {"type": "text"},
"llm_response": {"type": "text"}
}
},
"tools": {
"properties": {
"name": { "type": "keyword" },
"args": { "type": "object", "enabled": False },
"result": { "type": "text" }
}
},
"llm_metrics": {
"properties": {
"model": {"type": "keyword"},
"tokens_in": {"type": "integer"},
"tokens_out": {"type": "integer"},
"tokens_all": {"type": "integer"},
"tokens_speed": {"type": "float"},
"llm_time": {"type": "float"}
}
}
}
}
}
es.indices.create(index=index_name, body=mapping)
print(f"索引 {index_name} 创建成功!")
else:
print(f"索引 {index_name} 已存在")
2、插入数据
from elasticsearch import AsyncElasticsearch
es = AsyncElasticsearch(
["http://*****:9200"], # 修正 URL 格式
verify_certs=False,
max_retries=3,
retry_on_timeout=True
)
# 测试连接
await es.info()
def save_to_es(log, index_name="llm-agent-logs"):
global es
if es is None:
logger.error("ES 客户端未初始化")
return None
try:
resp = await es.index(index=index_name, document=log)
return resp
except Exception as e:
logger.error(f"ES 索引失败: {str(e)}")
return None
es_log ={"@timestamp": es_timestamp_cst(),"tools": []}
es_log["user"] = {
"user_id": user_id,
"user_id_type": user_id_type,
"anonymous_id": anonymous_id,
"level": level_desc,
"platform": platform_type
}
save_to_es(es_log)
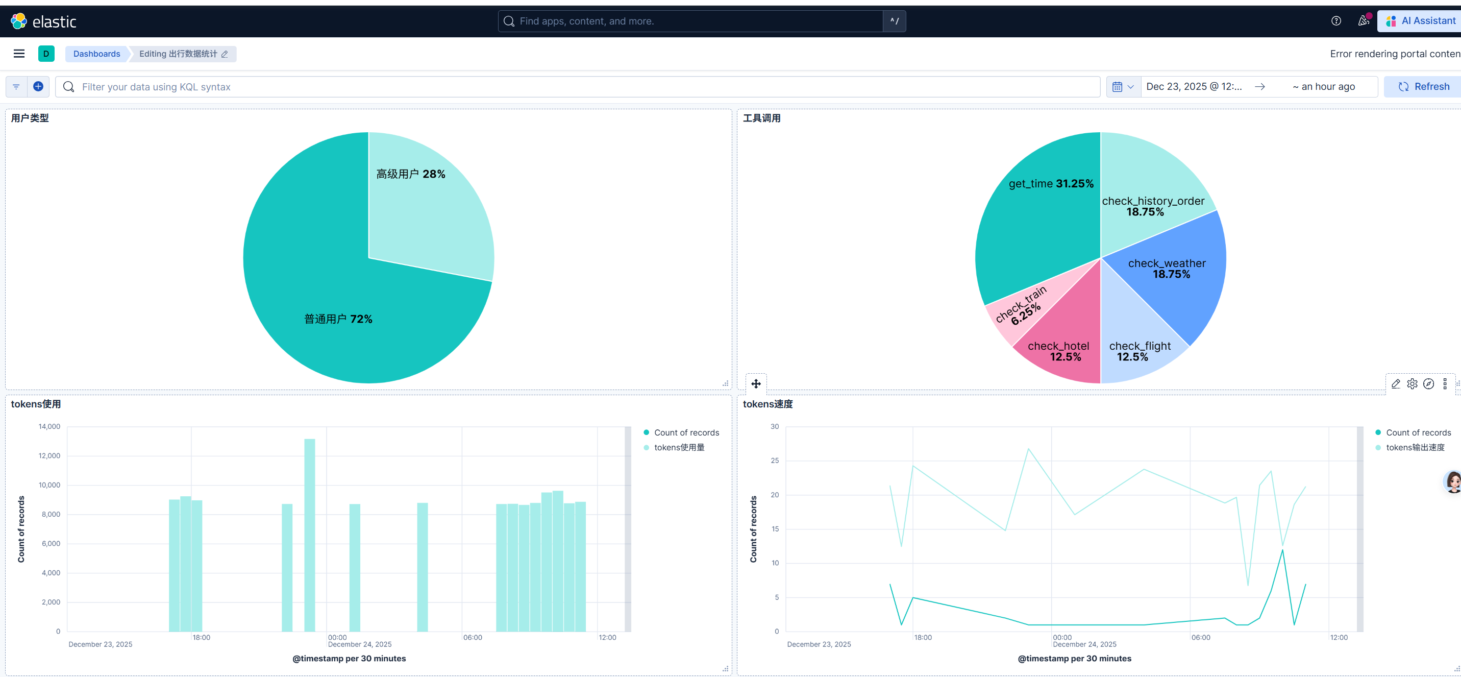
数据分析可视化
discover主要是原始数据
dashboards可视化后台

1、创建自定义可视化后台



