目录
- 一、介绍
- 二、安装nacos
-
- [2.1 windows 安装](#2.1 windows 安装)
- [2.2 Linux 安装](#2.2 Linux 安装)
- 三、快速使用
-
- [3.1 服务注册/发现](#3.1 服务注册/发现)
-
- [3.1.1 引⼊Spring Cloud Alibaba依赖](#3.1.1 引⼊Spring Cloud Alibaba依赖)
- [3.1.2 引入 nacos依赖](#3.1.2 引入 nacos依赖)
- [3.1.3 引⼊Load Balance依赖](#3.1.3 引⼊Load Balance依赖)
- [3.2 修改配置](#3.2 修改配置)
- [3.3 远程调用](#3.3 远程调用)
- 四、Nacos负载均衡
-
- [4.1 服务下线](#4.1 服务下线)
- [4.2 权重配置](#4.2 权重配置)
- [4.3 开启Nacos负载均衡策略](#4.3 开启Nacos负载均衡策略)
- 五、同集群优先
-
- [5.1 配置集群名称](#5.1 配置集群名称)
- [5.2 开启Nacos负载均衡策略](#5.2 开启Nacos负载均衡策略)
- [5.3 测试](#5.3 测试)
- 六、Nacos健康检查
-
- [6.1 两种检查机制](#6.1 两种检查机制)
- [6.2 Nacos服务实例类型](#6.2 Nacos服务实例类型)
- 七、Nacos环境隔离
-
- [7.1 创建Namespace](#7.1 创建Namespace)
- [7.2 配置Namespace](#7.2 配置Namespace)
- 八、Nacos配置中⼼
-
- [8.1 使用配置中心](#8.1 使用配置中心)
-
- [8.1.1 添加配置](#8.1.1 添加配置)
- [8.1.2 获取配置](#8.1.2 获取配置)
- [8.1.3 编写程序](#8.1.3 编写程序)
- [8.2 详解](#8.2 详解)
-
- [8.2.1 设置命名空间](#8.2.1 设置命名空间)
- [8.2.2 Data Id](#8.2.2 Data Id)
- [九、 Euraka和Nacos的区别](#九、 Euraka和Nacos的区别)

一、介绍
Nacos (Dynamic Naming and Configuration Service):
在最初开源时,Nacos选择进⾏内部三个产品合并统⼀开源(Configserver ⾮持久注册中⼼,VIPServer 持久化注册中⼼,Diamond 配置中⼼)。定位为:⼀个更易于构建云原⽣应⽤的动态服务发现,配置管理和服务管理平台。所以Nacos是⼀个注册中⼼组件,但它⼜不仅仅是注册中⼼组件。
仓库:https://github.com/alibaba/nacos
二、安装nacos
2.1 windows 安装
nacos 跟eureka不一样,nacos官方给我们了一个程序,我们下在对应的Windows版本就行了。
解压缩后bin目录下会有:

由于windows默认启动nacos是集群模式,用记事本打开后需要将set MODE="cluster" 改为:set MODE="standalone"

这样就可以启动nacos了,如果还有报错,可以看log目录里面的错误日志logs/nacos.log,看是不是4888端口被占用了。
启动成功后就可以访问http://127.0.0.1:8848/nacos
2.2 Linux 安装
上传提前下载好的安装包到服务器上。

安装unzip命令:
apt-get install unzip
解压安装包:unzip nacos-server-2.3.2.zip
解压后目录

进⼊nacos/bin⽬录,启动单机模式:bash startup.sh -m standalone
然后通过服务器ip加上端口访问即可。
三、快速使用
还是跟前面eureka一样,我们也使用第一次微服务的启动项目来学习nacos。复制一份,将项目名字和文件里面的项目名改一下即可。
3.1 服务注册/发现
3.1.1 引⼊Spring Cloud Alibaba依赖
在父工程文件中引入Spring Cloud Alibaba依赖。
xml
<properties>
<spring-cloud-alibaba.version>2022.0.0.0</spring-cloud-alibaba.version>
</properties>
<dependency>
<groupId>com.alibaba.cloud</groupId>
<artifactId>spring-cloud-alibaba-dependencies</artifactId>
<version>${spring-cloud-alibaba.version}</version>
<type>pom</type>
<scope>import</scope>
</dependency>
3.1.2 引入 nacos依赖
在order-service和product-service中引⼊nacos依赖:
xml
<dependency>
<groupId>com.alibaba.cloud</groupId>
<artifactId>spring-cloud-starter-alibaba-nacos-discovery</artifactId>
</dependency>
3.1.3 引⼊Load Balance依赖
在order-service和product-service中引⼊Load Balance依赖:
xml
<dependency>
<groupId>org.springframework.cloud</groupId>
<artifactId>spring-cloud-loadbalancer</artifactId>
</dependency>
3.2 修改配置
配置Nacos地址:
java
spring:
application:
name: product-service
cloud:
nacos:
discovery:
server-addr: 服务器ip加端口
3.3 远程调用
-
修改IP为项⽬名:

-
为restTemplate添加负载均衡注解 @LoadBalanced

-
网站验证

-
启动多个服务,测试负载均衡

四、Nacos负载均衡
⽣产环境相对是⽐较恶劣的,我们需要对服务的流量进⾏更加精细的控制。 Nacos⽀持多种负载均衡略,包括权重,同机房,同地域,同环境等。
4.1 服务下线
当某⼀个节点上接⼝的性能较差时,我们可以直接在nacos中第⼀时间对该节点进⾏下线。下线后这个端口就不会在接收到请求。

4.2 权重配置
除了下线之外,我们也可以配置这个节点的流量权重。
找到对应节点 -> 编辑 -> 在弹出的窗⼝修改权重值

但是这样直接修改是我们后端使用的复杂均衡就是nacos的,如果不兼容需要去查兼容方法。
如何解决MSENacos上修改服务实例的权重不⽣效问题_微服务引擎(MSE)-阿⾥云帮助中⼼
4.3 开启Nacos负载均衡策略
由于我们现在使用的Spring Cloud LoadBalance组件⾃⾝有负载均衡配置⽅式,所以不⽀持Nacos的权重属性配置。
我们需要开启Nacos的负载均衡策略,让权重配置⽣效。
在yml文件中配置:
yml
spring:
cloud:
loadbalancer:
nacos:
enabled: true
五、同集群优先
Nacos把同⼀个机房内的实例,划分为⼀个集群。所以同集群优先访问,在⼀定程度上也可以理解为同机房优先访问。
微服务架构下一个服务通常有多个实例,这些实例可以在不同的服务器上,而服务器也可以在不同的机房内。而同一个机房一般在同一个局域网之下,所以当访问服务的时候,同机房的服务速度会更快。
⽐如order-service 在上海机房,product-service 在北京和上海机房都有实例,那我们希望可以优先访问上海机房,如果上海机房没有实例,或者实例不可⽤,再访问北京机房的实例。

5.1 配置集群名称
yml文件配置集群名称:
yml
spring:
cloud:
nacos:
discovery:
cluster-name: SH #集群名称: 上海集群
设置其他复制的服务:
-Dserver.port=9091 -Dspring.cloud.nacos.discovery.cluster-name=BJ
这样我们就可以在nacos管理页面看见集群的分布了:

5.2 开启Nacos负载均衡策略
同权重配置
yml
spring:
cloud:
loadbalancer:
nacos:
enabled: true
5.3 测试
当前的order-service服务是在SH集群下,现在就只有9091和9092端口的服务可以收到请求,9090服务是收不到的。

当9091和9092端口下线之后,9090必须要接收请求了。
六、Nacos健康检查
6.1 两种检查机制
Nacos作为注册中⼼,需要感知服务的健康状态,才能为服务调⽤⽅提供良好的服务。
Nacos 中提供了两种健康检查机制:
客⼾端主动上报机制:
- 客⼾端通过⼼跳上报⽅式告知服务端(nacos注册中⼼)健康状态,默认⼼跳间隔5秒;
- nacos会在超过15秒未收到⼼跳后将实例设置为不健康状态,超过30秒将实例删除
服务器端反向探测机制:- nacos主动探知客⼾端健康状态,默认间隔为20秒
- 健康检查失败后实例会被标记为不健康,不会被⽴即删除

Nacos 中的健康检查机制不能主动设置,健康检查机制是和 Nacos 的服务实例类型强相关的。
6.2 Nacos服务实例类型
Nacos的服务实例(注册的节点)分为临时实例和⾮临时实例:
- 临时实例:如果实例宕机超过⼀定时间,会从服务列表剔除,默认类型。
- ⾮临时实例:如果实例宕机,不会从服务列表剔除,也可以叫永久实例
Nacos对临时实例,采取的是 客⼾端主动上报机制,对⾮临时实例,采取服务器端反向探测机制。

配置⼀个服务实例为永久实例:
yml
spring:
cloud:
nacos:
discovery:
ephemeral: false # 设置为⾮临时实例
Nacos会记录每个服务实例的IP和端⼝号,当发现IP和端⼝都没有发⽣变化时,Nacos不允许⼀个服务实例类型发⽣变化,⽐如从临时实例,变为⾮临时实例,或者从⾮临时实例,变成临时实例。
解决办法:
- 停掉nacos
- 删除nacos ⽬录下 /data/protocol/raft 信息,⾥⾯会保存应⽤实例的元数据信息。
七、Nacos环境隔离
企业开发中,⼀个服务会分为开发环境,测试环境和⽣产环境。
- 开发环境:开发⼈员⽤于开发的服务器,是最基础的环境。⼀般⽇志级别设置较低,可能会开启⼀些调试信息。
- 测试环境:测试⼈员⽤来进⾏测试的服务器,是开发环境到⽣产环境的过渡环境。
- ⽣产环境:正式提供对外服务的环境,通常关掉调试信息。
通常情况下,这⼏个环境是不能互相通信的。Nacos提供了namespace(命名空间)来实现环境的隔离。不
同的namaspace的服务不可⻅。
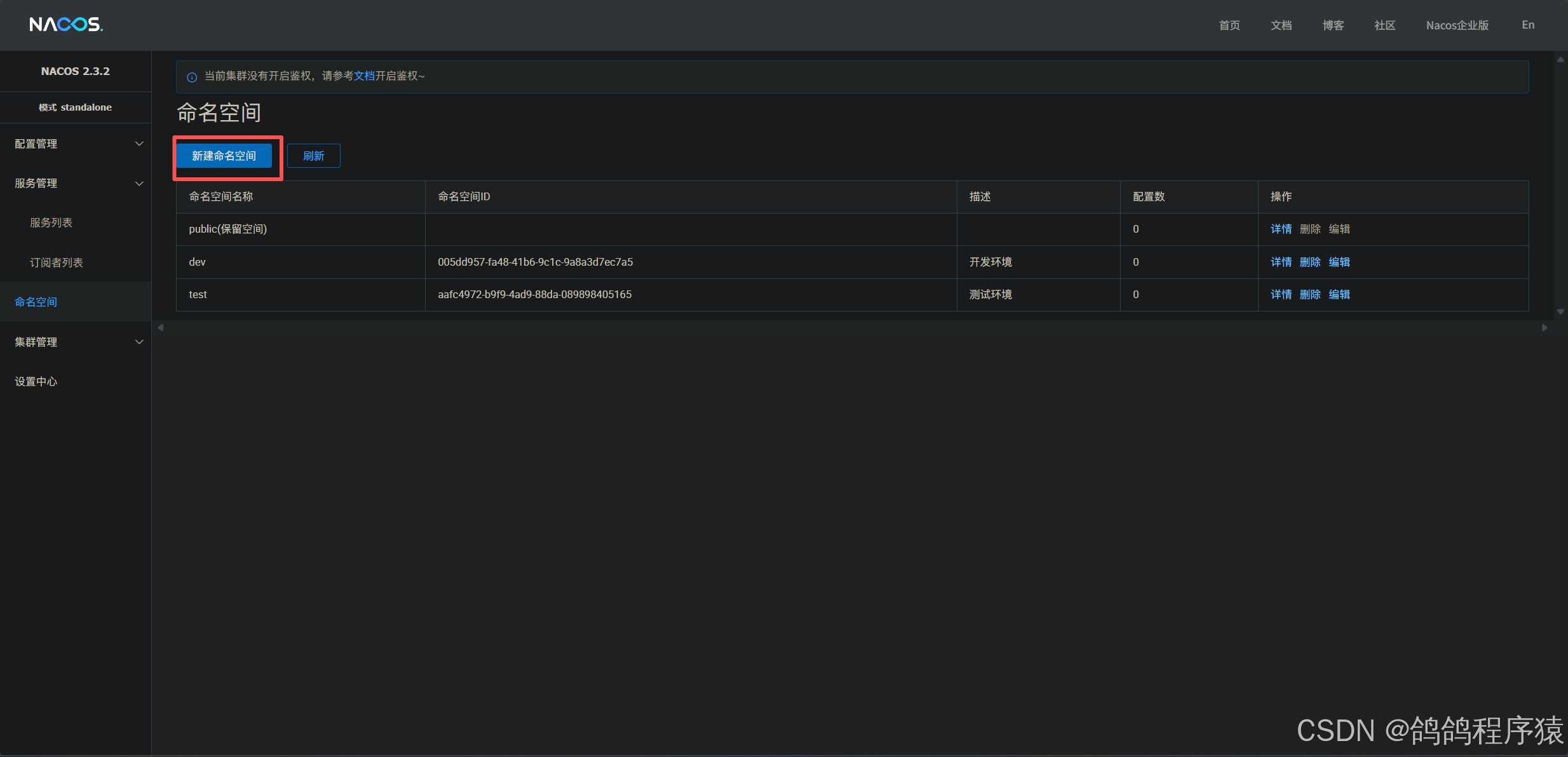
7.1 创建Namespace
默认情况下所有服务都在public空间下:

我们可以新建命名空间:

7.2 配置Namespace
在yml文件中配置
yml
spring:
cloud:
nacos:
discovery:
namespace: 005dd957-fa48-41b6-9c1c-9a8a3d7ec7a5 #命名空间id
八、Nacos配置中⼼
除了注册中⼼和负载均衡之外,Nacos还是⼀个配置中⼼,具备配置管理的功能。
配置中⼼就是对配置项进⾏统⼀管理。通过配置中⼼,可以集中查看,修改和删除配置,⽆需再逐个修改配置⽂件。提⾼效率的同时,也降低了出错的⻛险。
8.1 使用配置中心
8.1.1 添加配置
选中配置列表,选择配置环境,为当前所选环境添加配置即可。

- Data ID 设置为项⽬名称
- 配置内容的数据格式,⽬前只⽀持 properties 和 yaml 类型
- 设置配置内容

8.1.2 获取配置
引入依赖:
引⼊Nacos Config依赖:
xml
<dependency>
<groupId>com.alibaba.cloud</groupId>
<artifactId>spring-cloud-starter-alibaba-nacos-config</artifactId>
</dependency>
<!-- SpringCloud 2020.*之后版本需要引⼊bootstrap-->
<dependency>
<groupId>org.springframework.cloud</groupId>
<artifactId>spring-cloud-starter-bootstrap</artifactId>
</dependency>
配置bootstrap.properties:
微服务启动前,需要先获取nacos中配置,并与application.yml配置合并。在微服务运⾏之前,Nacos要求
必须使⽤ bootstrap.properties 配置⽂件来配置Nacos Server 地址。
yml
spring.application.name=product-service
spring.cloud.nacos.config.server-addr=ip:端口
spring.application.name 需要和nacos配置管理的Data ID⼀致
spring.cloud.nacos.config.server-addr 为Nacos Server的地址
8.1.3 编写程序
- @Value 读取配置
- @RefreshScope 配置进⾏热更新
java
package com.cloud.product.controller;
import org.springframework.beans.factory.annotation.Value;
import org.springframework.cloud.context.config.annotation.RefreshScope;
import org.springframework.web.bind.annotation.RequestMapping;
import org.springframework.web.bind.annotation.RestController;
@RequestMapping("/config")
@RefreshScope
@RestController
public class NacosController {
@Value("${nacos.config}")
private String nacosConfig;
@RequestMapping("/get")
public String get() {
return "从nacos获取的配置项:"+nacosConfig;
}
}
测试:

8.2 详解
8.2.1 设置命名空间
Nacos配置管理的命名空间和服务列表的命名空间是分别设置的.默认是public
Nacos命名空间配置依然在bootstrap.properties中进⾏配置:
yml
spring.cloud.nacos.config.namespace=命名空间

8.2.2 Data Id
Data Id 格式介绍
在 Nacos Spring Cloud 中,dataId 的完整格式如下:
${prefix}-${spring.profiles.active}.${file-extension}
- prefix 默认为
spring.application.name的值,也可以通过配置项spring.cloud.nacos.config.prefix来配置。 spring.profiles.active即为当前环境对应的 profile,当spring.profiles.active为空时,对应的连接符 - 也将不存在,dataId 的拼接格式变成${prefix}.${fileextension}file-exetension为配置内容的数据格式,可以通过配置项spring.cloud.nacos.config.file-extension来配置。⽬前只⽀持 properties 和 yaml 类型。默认为properties
微服务启动时,会从Nacos读取多个配置⽂件:
${prefix}-${spring.profiles.active}.${file-extension}如:product-servicedev.properties${prefix}.${file-extension}, 如: product-service.properties${prefix}如product-service
九、 Euraka和Nacos的区别
共同点:
- 都⽀持服务注册和服务拉取
区别:
- 功能
Nacos除了服务发现和注册之外,还提供了配置中⼼,流量管理和DNS服务等功能 - CAP理论
Eureka遵循AP原则,Nacos可以切换AP和CP模式,默认AP。
Nacos 根据配置识别CP或者AP模式。如果注册Nacos的Client的节点是临时节点,那么Nacos对这个Client节点的效果就是AP,反之是CP。AP和CP可以同时混合存在。 - 服务发现
Eureka:基于拉模式。Eureka Client会定期从Server拉取服务信息,有缓存,默认每30秒拉取⼀次。
Nacos:基于推送模式。服务列表有变化时实时推送给订阅者,服务端和客⼾端保持⼼跳连接。