在多项目并行管理的复杂场景中,项目经理常面临一种困境:单个任务或许并不复杂,然而一旦项目数量增多、资源交织,管理便易陷入无序与被动。比如:今日忙于客户实施项目,明日紧盯产品版本迭代,后天又需配合销售制定定制方案,尽管项目经理全力以赴,却仍难以应对。
进度失控的根本,并非执行层面的疏漏,而是缺乏系统化的管理框架与专业化工具支撑,未能将多项目运营纳入统一的战略与流程体系。
因此,有效的多项目管理必须贯穿"规划、执行、沟通、复盘"四大阶段,建立系统化的管控机制。同时,借助易趋项目运营管理平台的专业支持,企业能够实现多项目的高效协同与可靠交付。
一、 四大阶段,构建多项目管理高效体系
1.规划阶段:全局统筹,明确路径
多项目管理混乱的常见原因在于项目彼此孤立、缺乏统一视角。正确的做法应包含以下两步:
第一步:建立"全局项目地图",科学设定优先级
以软件公司为例,常见场景包括:已签约客户实施项目(合同明确上线时间)、产品新版本开发(关乎长期战略)、销售定制化需求(支持签约冲刺)。若单独看待,每个项目皆显紧迫,但它们往往共享同一批核心资源。因此,首先应将所有项目置于统一视图中进行综合评估。
建议从三个维度判定项目优先顺序:
****1)业务价值:****是否直接关联营收或核心战略;
****2)时间紧急度:****是否存在不可调整的最终时限;
****3)资源依赖度:****是否高度依赖特定核心人员或团队。
通过系统化比对,形成清晰的项目优先级序列,避免资源冲突与决策模糊。
第二步:构建"标准化管理流程",提升组织效率
多项目管理的负担常源于重复性管理活动。因此,应在管理层面实现流程标准化,重点关注以下三点:
****统一任务分解结构:****所有项目均按"目标→阶段→子任务→责任人→截止时间"进行结构化拆解,确保关键环节如需求调研、文档撰写、评审等步骤一致且完整。
****预设风险清单:****针对"第三方接口延迟、核心人员缺席、客户配合度低"等常见风险,在项目启动前进行统一排查与预案准备。
****统一协同工具:****避免信息分散于Excel、文档、即时通讯等不同渠道,确保数据入口一致、进度透明可视。
2. 执行阶段:分层监控,动态调整
即使规划周密,若执行过程缺乏有效监控,项目仍可能偏离预期。多项目环境下,问题往往在临近节点时才暴露,因此需建立分层监控机制,并规范计划调整流程:
------ 分层监控体系:
****里程碑层(周频监控):****关注关键节点达成情况,如"开发提测"是否按时完成,并分析偏差根源------是资源被占用,还是需求变更导致。
****任务层(日频跟进):****通过短会或日报形式,快速同步各项目当日进展、阻塞问题及次日计划,对"阻塞"状态任务立即协调。
****资源层(持续关注):****重点监控核心资源负荷,防止同一人员被过度分配,影响多项进度。
------ 规范计划调整:
****1)小型变更集中处理:****如字段调整等,纳入固定变更评审周期,避免频繁打断当前工作流;
****2)重大变更审慎评估:****涉及核心功能调整时,必须综合评估对进度、资源及其他项目的影响,经评审后再决策是否执行。
3. 沟通阶段:信息对齐,降低协作摩擦
多项目推进中,"进度滞后"常源于各方信息不对称。业务侧未见输出则感迟缓,执行侧因需求频繁变更而疲于应对。为此,需建立体系化沟通机制:
****1)角色化沟通策略:****面向管理层聚焦结果与风险;面向执行团队明确任务与所需支持;面向客户或业务部门说明当前进展与后续计划。确保信息精准传递,避免冗余。
****2)固定沟通节奏:****设立每周进度同步、每月阶段复盘会议,突发问题即时小范围解决并留存记录,减少临时性催办。
****3)进度可视化呈现:****通过统一看板展示各项目阶段、关键节点及当前风险,使各方随时获取准确信息,减少重复确认。
4. 优化阶段:持续复盘,沉淀资产
多项目管理能力的提升依赖于持续的经验沉淀与复用:
****1)项目闭环总结:****每个项目结束后,至少梳理三点------可复用的优秀实践、导致延期的关键问题、可前置的步骤。即使仅一页总结,亦具长期参考价值。
****2)建设管理知识库:****逐步积累项目分解模板、变更控制流程、风险应对策略、资源分配经验等,形成组织资产,助力新项目快速启动、规范执行。
以上方法若依托专业项目管理工具落地,将进一步提升管控效率与执行质量。以下结合易趋项目运营管理平台,阐述其如何系统化支持多项目并行管理。
二、易趋项目运营平台:系统化破解多项目管理难点
1.规划阶段:全局统筹,资源精准配置
1)项目组合管理,资源合理分配
管理层可通过易趋的项目组合管理功能,全面监控项目的多个关键指标,如进度、成本、质量等,从而进行科学合理的资源优化配置,确保各项目都能获得所需的资源支持。

(易趋项目组合监控视图)
2)高效项目计划分解,支持模板复用
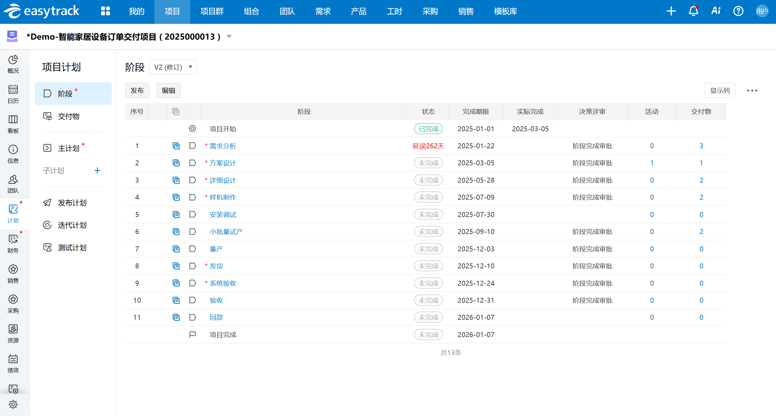
借助易趋项目运营管理平台的项目计划功能,项目经理可快速定义工作项、分配责任人与时间节点。同时,平台支持项目计划模板功能,方便项目经理在不同项目中复用成熟的计划模板,提高规划效率。
(易趋项目计划视图)
(易趋模板创建项目视图)
2.执行阶段:实时监控,精准调整
1)里程碑计划监控,关键节点自动跟踪与预警
易趋项目运营管理平台提供里程碑计划监控功能,项目经理可实时跟踪关键节点的完成情况,及时发现偏差并采取措施进行调整,确保项目按计划推进。
(易趋里程碑计划视图)
2)项目任务实施监控,及时发现并解决问题
通过易趋项目运营管理平台,项目经理可对项目任务的实施情况进行实时监控,查看任务状态、进度等信息。一旦发现任务出现延误或阻塞,可及时与相关人员沟通协调,解决问题,避免问题扩大化。
(易趋项目任务视图)
3) 资源负荷监测,可视化展示资源使用情况
易趋项目运营管理平台可实时监控项目资源的使用情况。项目经理可根据资源使用情况,及时调整资源分配,避免核心资源过度负荷,确保项目顺利进行。
(易趋项目资源负荷监测视图)
4) 规范化变更管理,防止变更失控
易趋项目运营管理平台支持项目变更的线上流程化管理,所有变更申请均需经过严格的审批流程。通过这种方式,可有效避免变更失控导致项目范围扩大的情况,确保项目始终处于可控状态。
(易趋项目变更申请视图)
3.沟通阶段:统一协作平台,提升沟通效能
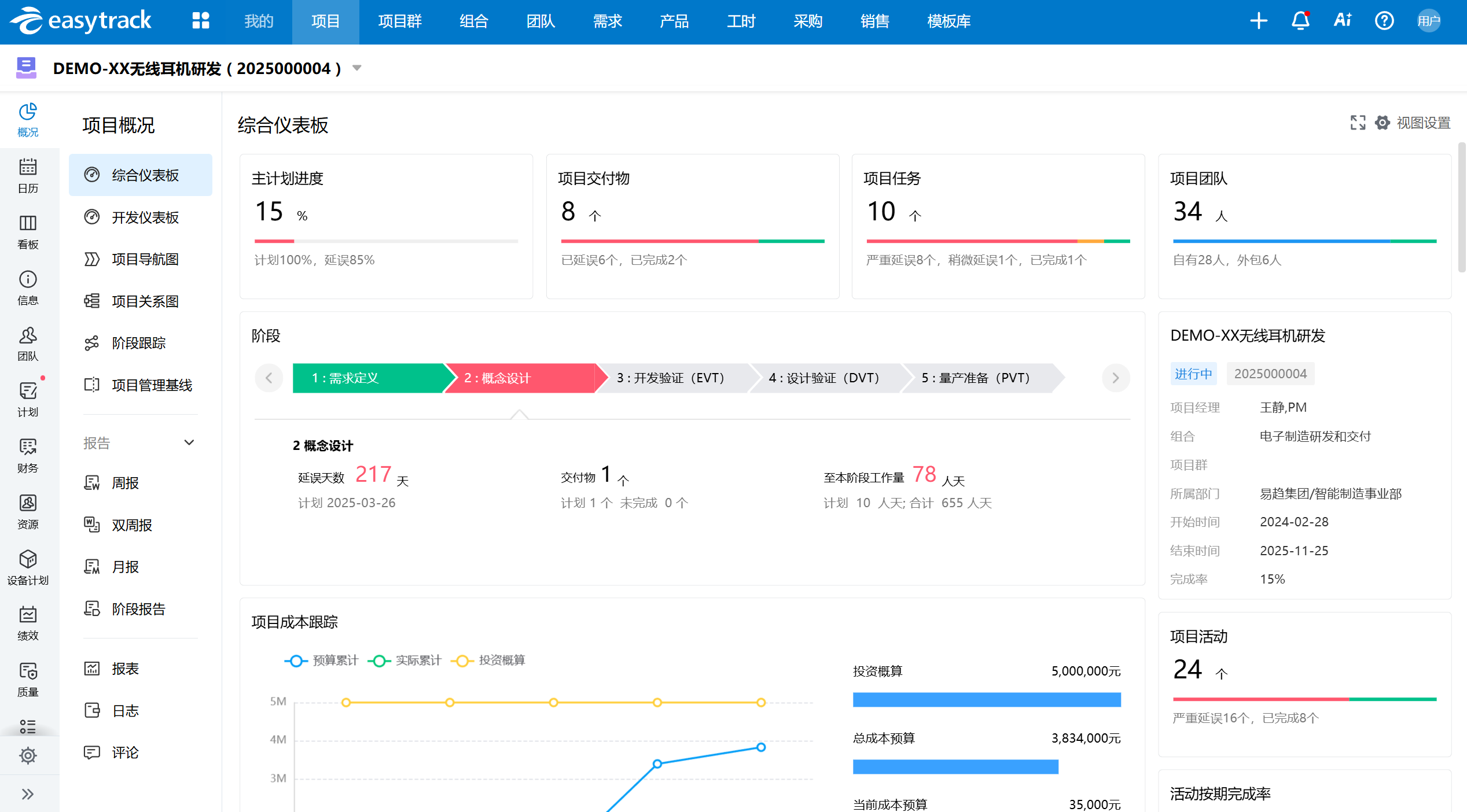
易趋项目运营管理平台为不同角色提供了专属驾驶舱,各角色可直观查看所关注的数据。如管理层可查看各项目整体进展和关键指标,项目经理可以查看所负责的项目进度、交付物完成情况,团队成员可查看自己的任务安排和进度。通过统一的管理平台,减少了沟通时的数据不同步问题,提高了沟通效率。
(易趋项目概况视图)

(易趋个人概况视图)
同时平台还可与CRM、ERP、BI等系统无缝集成,实现跨系统数据拉通,构建端到端业务视图,支撑全局决策。

4. 复盘阶段:知识沉淀,持续改进
易趋项目运营管理平台内置知识库,项目经理可将有效的项目文档和项目经验上传至项目文档库,供后续项目直接复用。通过不断沉淀组织资产库,企业的多项目管理能力将得到持续提升,形成良性循环。
(易趋项目文档库视图)
三、总结
多项目并行管理是一项系统工程,不能仅依赖个人经验或零散工具。企业需从规划、执行、沟通到复盘,构建完整的管理闭环,并在专业平台的支持下,将方法论转化为可落地、可迭代的运营体系。
易趋项目运营管理平台以其全面的功能、科学的流程和便捷的操作,为多项目管理提供了从规划到复盘的全流程解决方案。通过易趋项目运营管理平台,企业可实现多项目的高效管理,提升项目交付质量和效率,增强企业的核心竞争力。