Chartbrew 是一款基于浏览器的开源数据可视化平台,支持连接数据库或者 API 创建交互式仪表板与实时报告。

Chartbrew 采用 JavaScript 语言开发,遵循 FSL-1.1-MIT 许可协议,代码托管在 GitHub:
https://github.com/chartbrew/chartbrew
功能特性
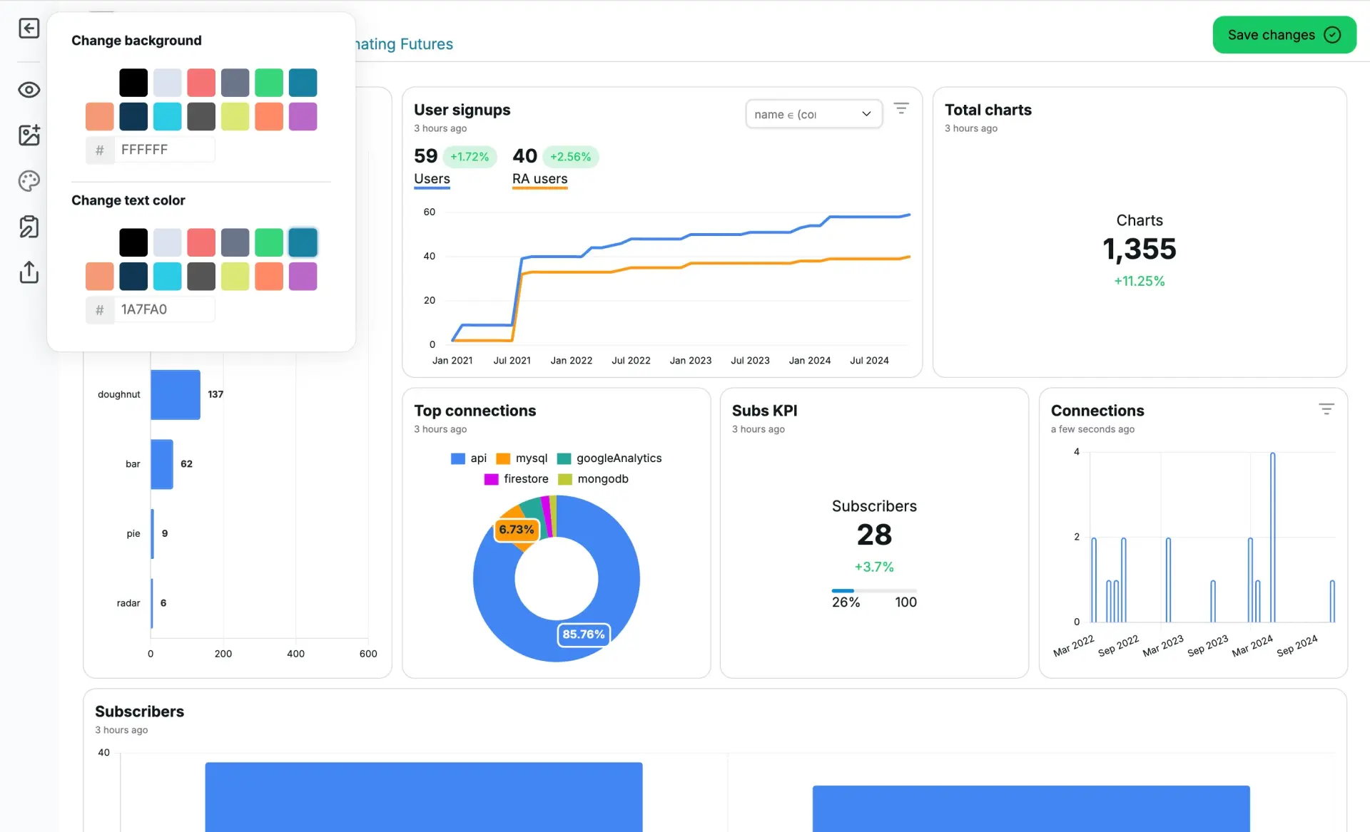
- 数据源:Chartbrew 支持连接各种数据库(MySQL、PostgreSQL、MongoDB、Firestore、TimeScale、ClickHouse、Google Analytics、Supabase 等)以及 API 数据源,实现多数据集的统一管理。

- AI 查询助手 :不仅内置可视化的 SQL 查询构建器,AI 助手提供自然语言查询数据功能,提高数据分析效率。

- 图表编辑器:通过简单的拖拽和配置即可从预置的多种图表类型(折线图、柱状图、饼图、仪表盘等)中创建图表。

-
交互式仪表板:可以将多个独立的图表组合到一个仪表板画布上。用户可以设置过滤器(Filter),实现图表间的联动交互,例如点击一个图表中的某个分类,其他图表会随之筛选并更新数据。
-
定时报告分发:用户可以设置定时任务,让系统在指定时间自动生成仪表板的"数据快照",并通过电子邮件、Slack 或者 Webhook 自动发送给指定的客户或团队成员。

-
团队协作:支持创建团队和项目,并为不同成员分配查看、编辑或管理等不同级别的权限。
-
嵌入与集成:可以通过 iframe 或者 SDK 将整个仪表板或单个图表无缝嵌入到任何网页或内部系统,能直接将 Chartbrew 仪表板集成到 Strapi 管理后台。
-
API:Chartbrew 提供 API 接口,用于在其他应用程序中管理连接、数据集、图表、可视化面板等。
在线体验
Chartbrew 官方提供了一个在线的体验环境,访问地址如下:
https://app.chartbrew.com/live-demo

下载安装
使用 Docker 运行 Chartbrew 服务的命令如下:
bash
docker pull razvanilin/chartbrew
docker run -p 4019:4019 -p 4018:4018 \
-e CB_ENCRYPTION_KEY=your_32_bytes_key \
-e CB_API_HOST=0.0.0.0 \
-e CB_API_PORT=4019 \
-e CB_DB_HOST=host.docker.internal \
-e CB_DB_PORT=3306 \
-e CB_DB_NAME=chartbrew \
-e CB_DB_USERNAME=root \
-e CB_DB_PASSWORD=password \
-e CB_REDIS_HOST=host.docker.internal \
-e CB_REDIS_PORT=6379 \
-e CB_REDIS_PASSWORD=password \
-e VITE_APP_CLIENT_HOST=http://localhost:4018 \
-e VITE_APP_CLIENT_PORT=4018 \
-e VITE_APP_API_HOST=http://localhost:4019 \
razvanilin/chartbrew
注意,your_32_bytes_key 是一个 32字节的 AES-256 加密密钥,需要自己生成并替换。另外,本地主机还需要配置一个 MySQL 服务和 Redis 服务,CB_DB_* 参数对应数据库信息,CB_REDIS_* 参数对应 Redis 信息。
启动服务之后,输入以下地址进行注册访问:
