简介
Grafana 可以导入仪表盘模板,接入很多主机/应用,数据非常好看。
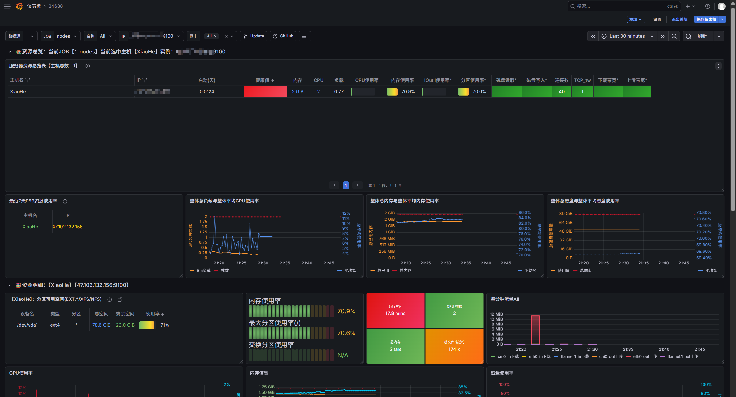
如下,是 24688 模板效果

设置固定顺序
当有多个主机时,上面这块列表数据每次刷新,相对位置会改变,看起来不太舒服

可以点右侧 编辑

增加一个排序方式

选择 IP 或者其他固定字段,或者选择内存/CPU(按照配置排序),点击保存,这样上面的列表数据就是固定的了

Grafana 可以导入仪表盘模板,接入很多主机/应用,数据非常好看。
如下,是 24688 模板效果

当有多个主机时,上面这块列表数据每次刷新,相对位置会改变,看起来不太舒服

可以点右侧 编辑

增加一个排序方式

选择 IP 或者其他固定字段,或者选择内存/CPU(按照配置排序),点击保存,这样上面的列表数据就是固定的了
