什么是 MyPhishing-Web?
MyPhishing-Web 是一款基于 AI 的钓鱼邮件检测网关前端可视化平台,专为它能为安全运营人员提供直观的操作界面,支持钓鱼邮件检测结果展示、威胁情报查询、告警配置、数据统计等功能。
其背后的后端网关 MyPhishing 通过集成多源威胁情报(如 VirusTotal、微步在线)、沙箱技术以及 AI 算法,实现对邮件来源 IP、域名、URL、附件及内容关键字的深度识别、告警与拦截,并支持通过本地知识库持续学习进化。

🚀 核心功能亮点
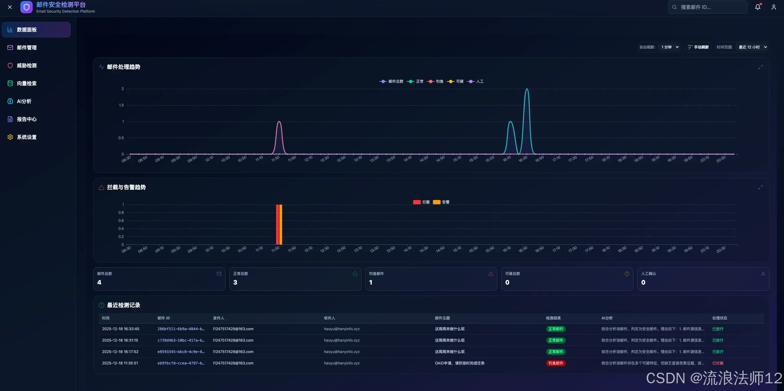
1. 数据面板:实时监控邮件安全状态
- • 支持手动 / 自动刷新,可自定义筛选时间范围
- • 动态展示邮件总数、正常、钓鱼、可疑及人工处理邮件的趋势图表
- • 统计拦截与告警的频率趋势
- • 展示最近 20 封邮件的详细记录,包含邮件 ID、发件人 / 收件人、主题、检测结果、AI 分析内容、处理状态

2. 邮件管理:全方位掌握邮件安全态势
- • 多维统计:饼图展示各类邮件(钓鱼、正常、可疑)的占比
- • 趋势分析:分析最近 30 天的邮件累积总量及每日新增变化
- • 风险溯源:提供 TOP 风险接收人和 TOP 风险发件人排名,定位受攻击高危人群及攻击源
- • 记录列表:支持全量数据查询与多条件筛选过滤

3. AI 分析:智能识别钓鱼邮件
- • AI分析:包括邮件来源 IP、域名、URL、附件及内容关键字的识别结果
- • 威胁情报查询:支持查询邮件来源 IP、域名、URL 等信息的威胁情报
- • 告警配置:支持配置告警规则,当检测到钓鱼邮件时触发告警

4. 其他能力开发中ing
💻 技术栈选型
- • 构建工具:Vite(轻量快速的前端构建工具)
- • UI 框架:Tailwind CSS(原子化 CSS 框架)
- • 开发语言:Vue 3 + TypeScript
- • 依赖管理:npm
- • 数据可视化:echarts、chart.js
- • HTTP 客户端:axios
- • 路由管理:vue-router
🛠️ 快速部署指南
环境准备
- • Node.js :16.0+(验证:
node -v) - • npm :8.0+(验证:
npm -v) - • 后端服务:需确保后端 API 已部署并可正常访问
配置修改(关键步骤)
修改 myphishing-web/.env 文件,配置后端接口地址:
# 前端环境变量
VITE_API_BASE_URL=http://你的后端服务地址:后端端口
`
示例:`
`
VITE_API_BASE_URL=http://127.0.0.1:8000`
部署方式
方式 1:本地开发环境启动(调试用)
# 进入前端项目目录
cd MyPhishing-Web
`
安装依赖`
npm install
`
启动开发服务(支持热更新)`
npm run dev
启动成功后,通过浏览器访问终端输出的地址(如 http://127.0.0.1:3000)。
方式 2:Docker 一键部署(推荐生产环境)
# 进入项目目录
cd MyPhishing-Web
`
构建并启动容器`
docker-compose up -d --build
部署完成后,通过 http://服务器IP:3000 访问。
📈 未来规划
项目目前还有部分功能处于开发状态,后续将持续迭代优化,不断提升钓鱼邮件检测的准确性和用户体验。
如果你对项目感兴趣,欢迎访问 GitHub 仓库了解更多详情,参与贡献或提出宝贵建议!