在进行系统压测前,需要监控程序情况。今天实践了通过 Prometheus + Grafana 搭建应用监控体系,为后续使用 JMeter 对营销系统抽奖接口进行压测做准备。其中 Prometheus 主要负责指标数据的采集与存储,而 Grafana 则专注于数据的可视化展示。
一、应用端监控配置
首先需要在应用程序中集成监控采集能力,让 Spring Boot 应用能够暴露指标数据供 Prometheus 抓取。
1. 添加依赖
在 pom.xml 中添加以下依赖:
<dependency>
<groupId>io.micrometer</groupId>
<artifactId>micrometer-registry-prometheus</artifactId>
</dependency>
<dependency>
<groupId>org.springframework.boot</groupId>
<artifactId>spring-boot-starter-actuator</artifactId>
</dependency>
2. 配置应用
在 application.yml 中启用监控端点:
# 监控上报配置
management:
endpoints:
web:
exposure:
include: "*" # 暴露所有监控端点
endpoint:
health:
show-details: always # 显示详细的健康检查信息
metrics:
export:
prometheus:
enabled: true # 启用Prometheus指标导出
prometheus:
enabled: true # 启用Prometheus专用端点
配置完成后,应用将在 /actuator/prometheus 路径暴露符合 Prometheus 格式的指标数据。
二、监控平台部署与配置
采用 Docker Compose 快速部署 Prometheus 和 Grafana,目录结构如下:
data/
├─Grafana监控面板配置
│ New dashboard-1700969967327.json
│ README.md
│
└─monitor
│ docker-compose.yml
│
└─etc
├─grafana
│ └─provisioning
│ └─datasources
│ datasource.yml
│
└─prometheus
prometheus.yml
1. Docker Compose 配置
yaml
version: '3'
services:
# 数据采集服务
prometheus:
image: swr.cn-north-4.myhuaweicloud.com/ddn-k8s/docker.io/bitnami/prometheus:2.52.1
container_name: prometheus
restart: always
ports:
- 9090:9090
volumes:
- ./etc/prometheus/prometheus.yml:/etc/prometheus/prometheus.yml
# 数据可视化服务
grafana:
image: swr.cn-north-4.myhuaweicloud.com/ddn-k8s/docker.io/grafana/grafana:latest
container_name: grafana
restart: always
ports:
- 4000:4000
depends_on:
- prometheus
volumes:
- ./etc/grafana:/etc/grafana
2. Prometheus 抓取配置
在 prometheus.yml 中配置应用监控目标:
yaml
global:
scrape_interval: 15s # 抓取间隔
scrape_configs:
- job_name: 'yfj-dev-tech'
metrics_path: '/actuator/prometheus'
static_configs:
- targets: [ '192.168.31.12:8091' ] # 替换为实际应用地址
3. 验证连接
启动服务后访问 192.168.31.250:9090,在 Targets 页面看到状态为 UP 表示配置成功。此时 Prometheus 已开始采集应用的各种运行指标,包括 JVM 内存、线程状态、HTTP 请求等。如需监控 JMeter 本身的性能数据,可参考相关插件配置(后续可扩展)。

4. Grafana 可视化配置
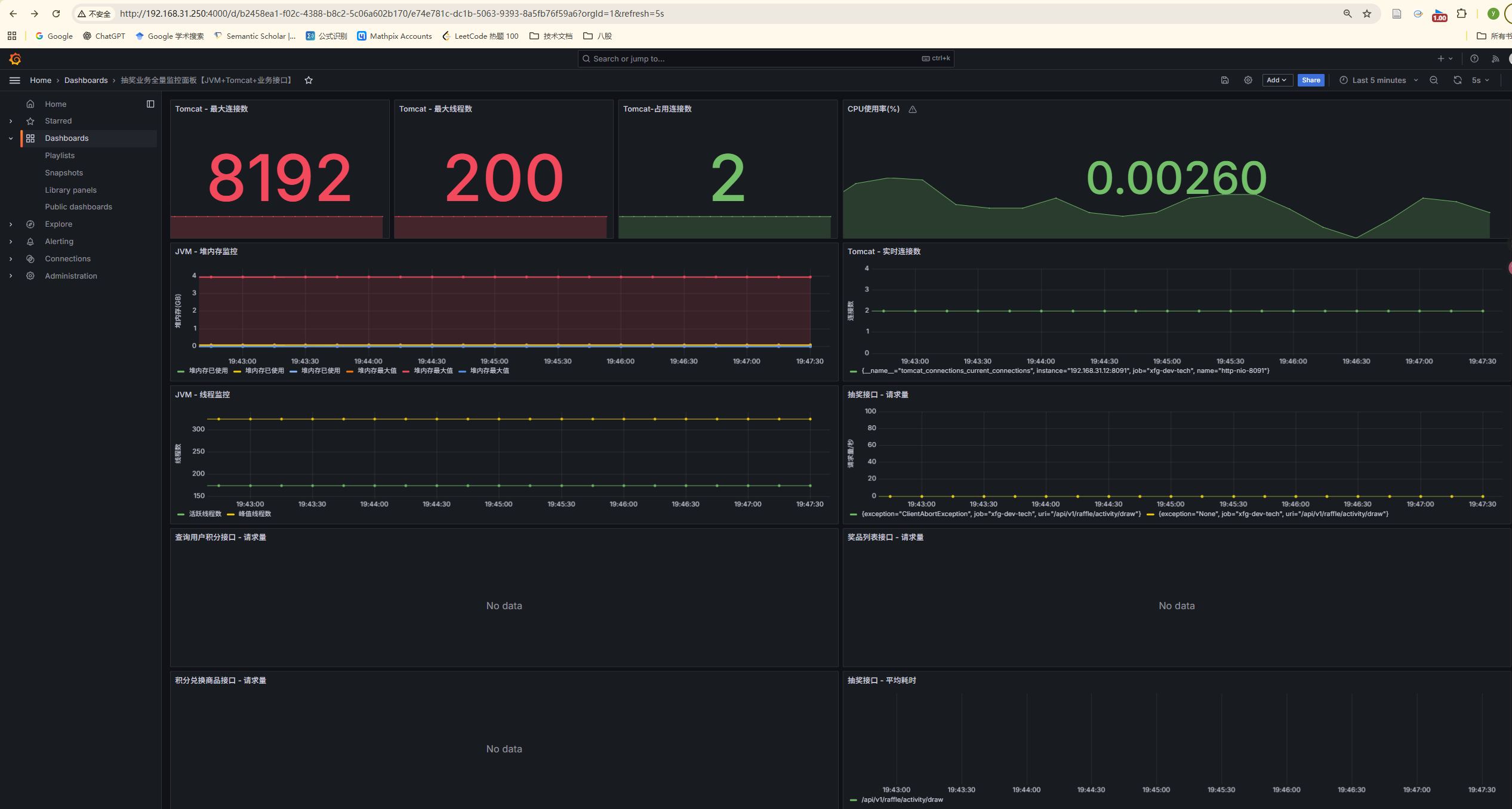
访问 192.168.31.250:4000 进入 Grafana,配置数据源指向 Prometheus 后即可创建监控面板。通过导入 JSON 配置或使用 AI 辅助生成,可以快速搭建包含 Tomcat 线程数、数据库连接数、接口响应时间等关键指标的监控视图。

三、后续计划
至此,基础监控环境已搭建完成。下一步将基于此监控体系,使用 JMeter 对营销系统抽奖接口进行压测,通过实时监控指标变化来分析系统性能瓶颈,为优化提供数据支撑。
监控体系的建立不仅服务于本次压测,更为后续的系统稳定性保障和性能优化建立了可持续的观测能力。