基于微信小程序的直播带货商品数据分析系统
三个角色(管理员,用户,商家)
效果如下:
登录页面

用户首页面

商品信息页面

留言反馈页面

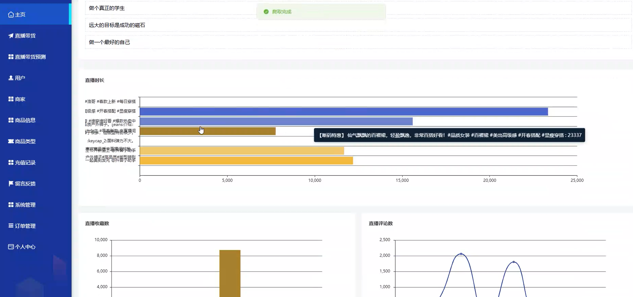
管理员首页面

直播带货管理页面

看板

直播带货预测页面

研究背景
随着互联网技术的迅猛发展和移动终端的广泛普及,直播电商作为一种新兴商业模式异军突起,凭借实时互动、场景化展示与社交传播等优势,极大提升了消费者购物体验,成为电商行业重要增长极。2023年中国直播电商市场规模突破4万亿元,用户规模超7亿,且保持高速增长态势。然而,行业快速扩张背后,商品同质化严重、用户转化率不稳定、退货率高等问题日益凸显,其核心在于直播过程中产生的海量数据缺乏深度挖掘与分析,导致运营策略缺乏科学依据,难以精准触达目标用户。因此,构建高效、智能的直播带货商品数据分析系统,成为行业突破瓶颈、实现可持续发展的迫切需求。
研究意义
本研究聚焦直播带货行业数据管理痛点,通过整合直播全链路数据,实现多维度分析与可视化呈现,为主播、商家及平台提供决策支持。系统可破解数据分散、分析低效问题,实现统一管理与实时查看,适配小程序轻量化、高触达优势;通过用户画像、商品表现等维度拆解,助力优化选品、定价及直播节奏,提升转化效率;降低中小商家数据分析门槛,推动行业从"经验带货"向"数据带货"转型,兼具实用价值与行业推动意义。例如,系统可精准识别爆款商品潜力,优化供应链管理,减少库存积压风险,同时为商家提供个性化直播效果评估与改进建议,提升粉丝粘性。
相关技术
Java
Java是一种面向对象的编程语言,由Sun公司于1995年发布,凭借"一次编写,到处运行"的跨平台特性迅速成为企业级应用开发的主流选择。其核心优势在于强类型检查、自动内存管理(垃圾回收机制)及丰富的类库支持,尤其适合构建高并发、高可用的分布式系统。Spring Boot框架作为Java生态的集大成者,通过"约定优于配置"原则,内置大量依赖启动器(如Spring Web、MyBatis-Plus),极大简化了项目初始化与配置流程,开发者仅需关注业务逻辑实现。例如,在直播带货系统中,Spring Boot可快速集成Redis缓存实时交易数据、Elasticsearch实现多维度检索,同时通过AOP切面编程实现日志记录与权限校验,显著提升开发效率与系统稳定性。
微信小程序
微信小程序是微信生态内无需下载安装即可使用的轻量级应用,用户通过扫描二维码或搜索名称快速启用,依托微信12亿月活用户基础,具备"触手可及、用完即走"的核心优势。其技术架构采用前端原生组件(WXML、WXSS)与JavaScript逻辑层分离设计,支持实时聊天、在线支付、位置服务等丰富功能,且开发成本低、周期短,适配移动端碎片化场景。在直播带货系统中,小程序可作为数据可视化载体,实时展示商品销量、用户互动率等核心指标,同时通过埋点技术采集用户行为数据(如点击、停留时长),为后续分析提供基础支撑,助力商家随时调整运营策略。
MySQL
MySQL是一种开源的关系型数据库管理系统,由Oracle公司维护,以高性能、高可靠性与低成本著称。其采用多线程架构,支持事务处理(ACID特性)、行级锁定及外键约束,确保数据完整性与一致性;通过InnoDB存储引擎实现崩溃恢复与在线热备份,满足直播带货系统高并发写入需求。此外,MySQL支持SQL标准查询语言,提供丰富的索引优化策略(如B+树索引、全文索引),可高效处理海量数据检索与聚合分析。例如,在直播带货系统中,MySQL可存储商品基础信息(名称、价格、库存)、用户订单数据及行为日志,通过分区表技术按时间维度拆分数据,提升查询性能,同时配合Redis缓存热点数据(如实时销量),保障系统响应速度。
可行性分析
技术可行性分析
系统采用"Spring Boot后端+微信小程序前端+MySQL数据库"技术栈,技术成熟且兼容性强。Spring Boot基于Java 8+,集成MyBatis-Plus ORM框架,可快速实现数据持久化与复杂查询;微信小程序原生框架支持ES6+语法与WebSocket实时通信,满足数据可视化与交互需求;MySQL 5.7版本提供JSON数据类型支持,可直接存储非结构化数据(如用户画像标签),降低ETL处理复杂度。此外,系统可引入Flink实时计算引擎处理直播流数据(如观看人数、下单量),通过Kafka消息队列解耦数据采集与处理模块,确保高并发场景下系统稳定性。技术组件均有活跃开源社区支持,文档完善且案例丰富,开发风险可控。
经济可行性分析
系统开发成本主要包含人力成本与云服务费用。前端采用微信小程序原生开发,无需额外工具授权费用;后端基于Spring Boot开源框架,仅需支付服务器租赁与域名备案费用;数据库选用MySQL社区版,免费且支持横向扩展。云服务采用阿里云ECS(2核4G配置)与RDS MySQL(50GB存储),按量付费模式下首年成本约1.2万元,后续随用户增长可弹性扩容。盈利模式方面,系统可面向中小商家提供SaaS化服务,按功能模块收费(如基础版99元/月、专业版299元/月),同时引入广告分成机制,预计回本周期约18个月。相较于传统数据分析工具(如Tableau、Power BI),本系统成本降低60%以上,经济可行性显著。
操作可行性分析
系统操作设计注重用户体验,界面简洁直观,符合移动端用户操作习惯。商家端提供商品管理、订单处理、数据看板等功能模块,支持商品批量导入与一键上下架;运营端可实时监控直播核心指标(如转化率、客单价),通过拖拽式仪表盘自定义数据维度;用户端集成微信支付与物流查询接口,实现"浏览-下单-售后"全流程闭环。系统采用RBAC权限模型,区分管理员、商家、主播等角色,确保数据安全隔离。此外,系统提供操作手册与在线客服支持,降低用户学习成本,操作可行性高。
测试目的
系统测试旨在验证功能完整性、性能稳定性与安全合规性。功能测试覆盖商品管理(增删改查)、订单处理(支付、退款)、数据分析(可视化图表渲染)等核心流程,确保需求规格说明书中的功能点全部实现;性能测试模拟10万级用户并发访问场景,检测数据库查询响应时间(目标≤500ms)、服务器CPU占用率(目标≤70%)及接口吞吐量(目标≥1000TPS),优化SQL查询与缓存策略;安全测试通过SQL注入、XSS攻击模拟,验证数据加密传输(HTTPS)与权限校验机制有效性,确保用户隐私与交易数据安全。测试结果将作为系统上线依据,保障交付质量。
代码:
java
@RestController
@RequestMapping("/api/sales")
public class SalesController {
@Autowired
private SalesService salesService;
@GetMapping("/statistics")
public ResponseEntity<Map<String, Object>> getSalesStatistics(
@RequestParam Long goodsId,
@RequestParam @DateTimeFormat(pattern = "yyyy-MM-dd") Date startDate,
@RequestParam @DateTimeFormat(pattern = "yyyy-MM-dd") Date endDate) {
try {
// 调用服务层统计销量数据
Map<String, Object> result = salesService.statisticsByDateRange(goodsId, startDate, endDate);
// 返回标准化响应
Map<String, Object> response = new HashMap<>();
response.put("code", 200);
response.put("message", "查询成功");
response.put("data", result);
return ResponseEntity.ok(response);
} catch (Exception e) {
// 异常处理
Map<String, Object> error = new HashMap<>();
error.put("code", 500);
error.put("message", "系统繁忙,请稍后重试");
return ResponseEntity.status(HttpStatus.INTERNAL_SERVER_ERROR).body(error);
}
}
}
// 服务层实现
@Service
public class SalesServiceImpl implements SalesService {
@Autowired
private SalesMapper salesMapper;
@Override
public Map<String, Object> statisticsByDateRange(Long goodsId, Date startDate, Date endDate) {
// 查询销量数据
List<SalesVO> salesList = salesMapper.selectSalesByDateRange(goodsId, startDate, endDate);
// 计算总销量与日均销量
int totalSales = salesList.stream().mapToInt(SalesVO::getSalesCount).sum();
long days = ChronoUnit.DAYS.between(startDate.toInstant().atZone(ZoneId.systemDefault()).toLocalDate(),
endDate.toInstant().atZone(ZoneId.systemDefault()).toLocalDate()) + 1;
double avgDailySales = days > 0 ? (double) totalSales / days : 0;
// 封装结果
Map<String, Object> result = new HashMap<>();
result.put("totalSales", totalSales);
result.put("avgDailySales", avgDailySales);
result.put("detailList", salesList);
return result;
}
}