一、项目介绍
云捷EMS开源能源管理系统, 分为数据采集转发、数据采集接收、计算引擎、分布式数据Sharding、能源管理、设备预警、数据报表大屏、一次图系统八大模块,
适用于生产制造类企业、工厂、园区、写字楼等高能耗企业的能源管理场景,
是一套完整的全链路的能源数据采集、上传、存储、计算、分析、展示的EMS系统
支持高耗能企业,水、电、汽、热、油、空压机、中央空调、电力设施、光伏逆变器、机房、楼层配电箱、电力等数据的采集和分析
支持海量并发,8核32G云服务器配置PTS压测,秒级处理数据可达5万条;
数据库分片(Sharding)技术:分表+分库+分片+分区,大大提高数据存储和计算性能;
虚拟电表:系统支持创建虚拟电表 D = d1+d2+d3 ,通过配置虚拟点位,从而计算楼层、厂、车间、班组、工艺、工序的汇总数据.

二、主要功能
硬件网关部分:支持包括 Modbus、IEC101、102、103、104、61850、DL/T645、MQTT、OPC等50余种协议的采集和解析;
数据采集部分:包括电表、水表、热用表、光伏、逆变器、空压机、配电箱等数据采集、解析、存储等功能;
数据服务部分:包括前端、后端、实时数据、历史数据、各维度能耗分析、报警、运维、工单、派单、一次线图等功能;
数据大屏部分:包括数据看板、自定义报表配置、可视化大屏配置、界面可视化配置等;
可视化配置:支持自定义报表、一次图绘制软件、页面可视化编辑功能、自定义大屏配置、自定义网管配置等;
三、技术栈
1.前端采用Arco Design Pro( VUE3 版本)
2.后端采用Spring Boot、Spring Cloud & Alibaba
3.注册中心、配置中心选型Nacos=2.2.2,权限认证使用Redis
4.流量控制框架选型Sentinel,分布式事务选型Seata
5.数据库采用MYSQL >= 5 .7, JDK1.8, Maven >= 3.0
四、数据采集-通讯模块 - 数据采集服务端
客户端要向服务端进行数据转发
方式一 :MQTT格式消息
硬件设备通过智能电表或者硬件网关上传,大部分为MQTT形式定时上报,采集系统订阅后对上报数据进行处理。
下图是某硬件网关上报的mqtt报文,由后台进行数据处理。不同的设备格式参数不同,可能需要进行针对性解析。
【后台可视化配置好参数后,直接可订阅硬件网关上传的数据,基本上不需要开发】
五、数据采集-通讯模块 - websocket
方式二 websocket订阅模式
websocket订阅模式,系统定时下行指令,设备上报后进入消息队列rabbitmq,由采集服务分布式处理。



六、数据采集-IEC104 协议
方式三 IEC 104 协议 ,设备直连
有的设备需要直连平台,IEC 104 协议 ,可以直接配置通道,上报数据

六、硬件网关数据转发
【配置路由】
`

`
【配置转发方式:是MQTT 还是 TCP/IP socket 还是 其他方式】
`
`
【配置转发的点位(变量):如电压参数、电流参数、Ua、Ub等】
`
七、刀片分布式数据计算引擎
1、实时数据,通过Sharding刀片技术读写分离,以被实时调用;
2、业务数据,通过Sharding刀片技术系统会自动计算,按照日月年的数据格式存放至业务库,以便系统进行调用,避免调用时临时计算降低效率;
3、ShardingSphere 刀片技术,通过分布式数据库解决方案,对数据分片、读写分离、分布式事务等能力增强传统数据库的性能和可扩展性,从而使得数据采集、处理、加工具备毫秒级海量数据能力;
4、基于 XA 和 BASE 的混合事务引擎,ShardingSphere 提供在独立数据库上的分布式事务功能,保证跨数据源的数据一致性;
5、ShardingSphere 刀片技术,可以兼容所有符合 SQL-92 标准语法的数据库,包括 MySQL、PostgreSQL、SQL Server 和 Oracle ,用户可根据需求选择最适合的数据库;
【用Sharding刀片之前】:秒级1000个点位?问题:时序库查询慢内存干到90%;关系数据库写入慢,大量表被锁定CPU100%;MQTT严重堵塞消费不了;查询速度慢到极致;备份数据导出报表占用正常系统资源;
【用Sharding刀片之后】:秒级数据5万条,轻轻松松:分布式数据刀片技术采用数据分片、读写分离、分布式事务、数据加密与联邦查询、影子库、弹性扩展、集群模式、分表、分库分服务存储,使得海量数据处理能力大幅度提升;
【Apache ShardingSphere】对分布式数据库解决方案感兴趣的可以上Apache ShardingSphere官网查看学习,全部开源免费 ;小小刀片作用巨大,京东、京东白条、京东金融、搜狐、网易等互联网大厂都在使用,ShardingSphere官方标注的案例。
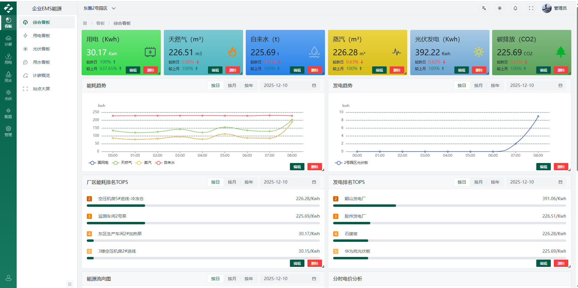
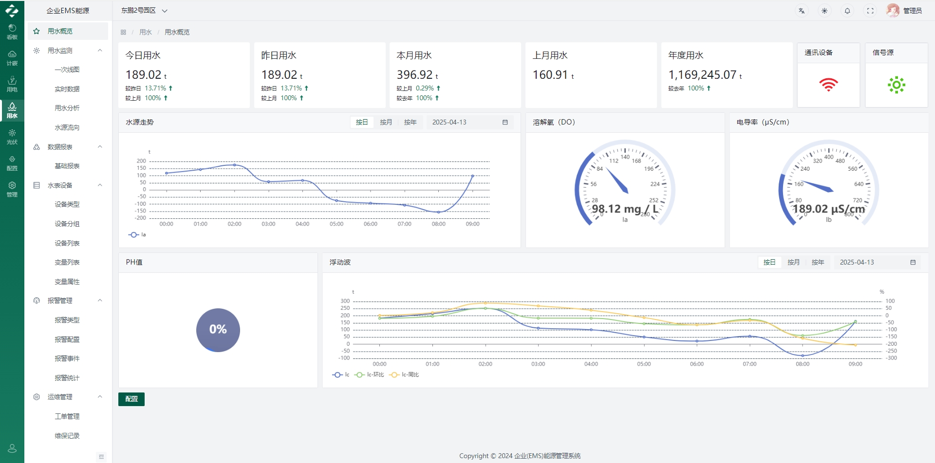
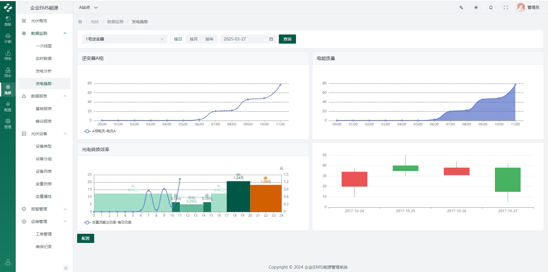
八、EMS界面展示
九、数据看板-可视化组件配置
**【数据看板支持可视化组件库配置,致辞拖拉拽,选择展示方式,完全可视化配置,支持日月年检索】**
`

十、智能报表
【告别复杂报表,全部可以创建报表模板,关联数据,一键可视化配置】
`
十一、智能运维
【报警-工单-任务,一气呵成】
`

十二、数据大屏
** [大屏支持可视化配置,支持拖拉拽,创建卡片,编辑卡片信息,选择卡片位置,关联数据,即可完成大屏配置]**
`

十三、一次图系统
** [完整的开源一次图开源绘制系统,支持绘制、添加组件、绑定时间、动画特效、高级代码编辑功能]**
`
APP能耗移动端
【能耗移动端,采用Uniapp 最新框架,支持打包 H5、小程序、安卓APP和 IOSAPP ,开源版,即将上架】**
十四、代码结构
com.yunpower
├── yunpower-ui // 前端UI界面
├── yunpower-diagram-ui // 接线图UI界面
├── yunpower-gateway // 网关模块 [8080]
├── yunpower-auth // 认证中心 [9200]
├── yunpower-api // 接口模块
│ └── yunpower-api-system // 系统接口
├── yunpower-common // 通用模块
│ └── yunpower-common-core // 核心模块
│ └── yunpower-common-datascope // 权限范围
│ └── yunpower-common-datasource // 多数据源
│ └── yunpower-common-log // 日志记录
│ └── yunpower-common-redis // 缓存服务
│ └── yunpower-common-seata // 分布式事务
│ └── yunpower-common-security // 安全模块
│ └── yunpower-common-sensitive // 数据脱敏
│ └── yunpower-common-swagger // 系统接口
├── yunpower-modules // 业务模块
│ └── yunpower-system // 系统模块 [9201]
│ └── yunpower-job // 定时任务 [9203]
│ └── yunpower-datav // 数据服务 [9204]
│ └── yunpower-file // 文件服务 [9300]
├── yunpower-visual // 图形化管理模块
│ └── yunpower-visual-monitor // 监控中心 [9100]
├──pom.xml // 公共依赖

十五、软件部署方案
Ubuntu 22.04为例
Mysql和redis安装过程略。
1,更新系统
sudo apt update sudo apt upgrade
遇到选Y/N的,选y
2,安装jdk1.8
sudo apt install openjdk-8-jdk
3,安装maven
先执行 sudo apt update 更新 然后 sudo apt install maven 安装完成后使用 mvn -v查看是否安装成功
4,安装minio
请参考这个链接 https://blog.csdn.net/weixin_53510183/article/details/143511235
5,安装rabbitMQ
https://www.rabbitmq.com/docs/install-debian#apt-quick-start-cloudsmith
选择合适的系统版本,复制快速开始脚本到系统中
6,安装node.js
curl -sL https://deb.nodesource.com/setup_18.x | sudo bash -
安装node sudo apt-get install -y nodejs
7,导入数据库
将sql文件导入数据库,如果报utf8mb4_0900_ai_ci 错误,则全局替换utf8mb4_0900_ai_ci 为utf8_general_ci,同时将utf8mb4替换为utf8。
8,启动nacos
cd到nacos的bin目录下面 bash startup.sh -m standalone
9,配置host
11,启动服务
12,此时访问http://127.0.0.1:8888即可进入系统。
**
【此处文字确实有限,如需详细的部署教程,请联系作者索要,免费,不收费!!!】























