前言
Prometheus 是一款云原生监控解决方案,核心功能包括指标采集、存储、查询和告警。其设计定位是云原生环境下的可观测性平台,通过拉取模型获取目标服务的指标数据。核心技术特点:基于 HTTP 的指标暴露接口、PromQL 查询语言、时间序列数据库存储、Alertmanager 告警通知。
适用场景:需要自建监控系统的中大型团队、云原生架构下的微服务监控、对数据隐私和定制化有较高要求的内部系统。不适用场景:资源受限的单机环境、依赖云厂商一站式监控服务的团队、缺乏运维能力的初创公司。
本文通过 Python prometheus_client 库实现三种级别的自定义指标监控,包括静态值、动态文件读取、目录文件计数。实战涉及 Exporter 开发、Prometheus 配置、告警规则设置三个环节,整体耗时约 2 小时完成全流程搭建。
1.配置自定义参数监控(入门)
😎场景
想监控一个自定义业务指标,比如:
- "当前系统中待处理的任务数量"
1.1 下载必要工具
建立一个专门为研究"自定义参数"的目录:
shell
mkdir /ceshi
验证是否有python,我这里使用的是python3:
shell
python3 --version
python3 -c "import prometheus_client; print('OK')"

若是没有,可以先执行这两条命令:
shell
sudo yum install epel-release -y
sudo yum install python3-pip -y

从Python官方软件仓库下载并安装prometheus_client这个第三方库:
shell
pip install prometheus_client

1.2 创建自定义Exporter
编写一个暴露自定义指标的Web服务(Exporter):
shell
vi my_app.py
shell
# -*- coding: utf-8 -*-
from prometheus_client import start_http_server, Gauge
import time
pending_tasks = Gauge('app_pending_tasks', 'Number of pending tasks in the system')
def update_metrics():
pending_tasks.set(42)
if __name__ == '__main__':
start_http_server(8001) # ← 改成 8001 或其他端口
print("Metrics server running on http://localhost:8001/metrics")
while True:
update_metrics()
time.sleep(10)
1.3 运行Exporter
运行这个服务:
shell
python my_app.py

访问 http://ip:8001/metrics,你会看到:
shell
# HELP app_pending_tasks Number of pending tasks in the system
# TYPE app_pending_tasks gauge
app_pending_tasks 42.0
这是prometheus可以识别到的格式:

1.4 配置prometheus
找prometheus安装目录,修改配置文件:
shell
vi prometheus.yml
添加下面信息:
shell
- job_name: 'my-app'
static_configs:
- targets: ['localhost:8001']

保存退出后,重启prometheus服务:
shell
systemctl restart prometheus

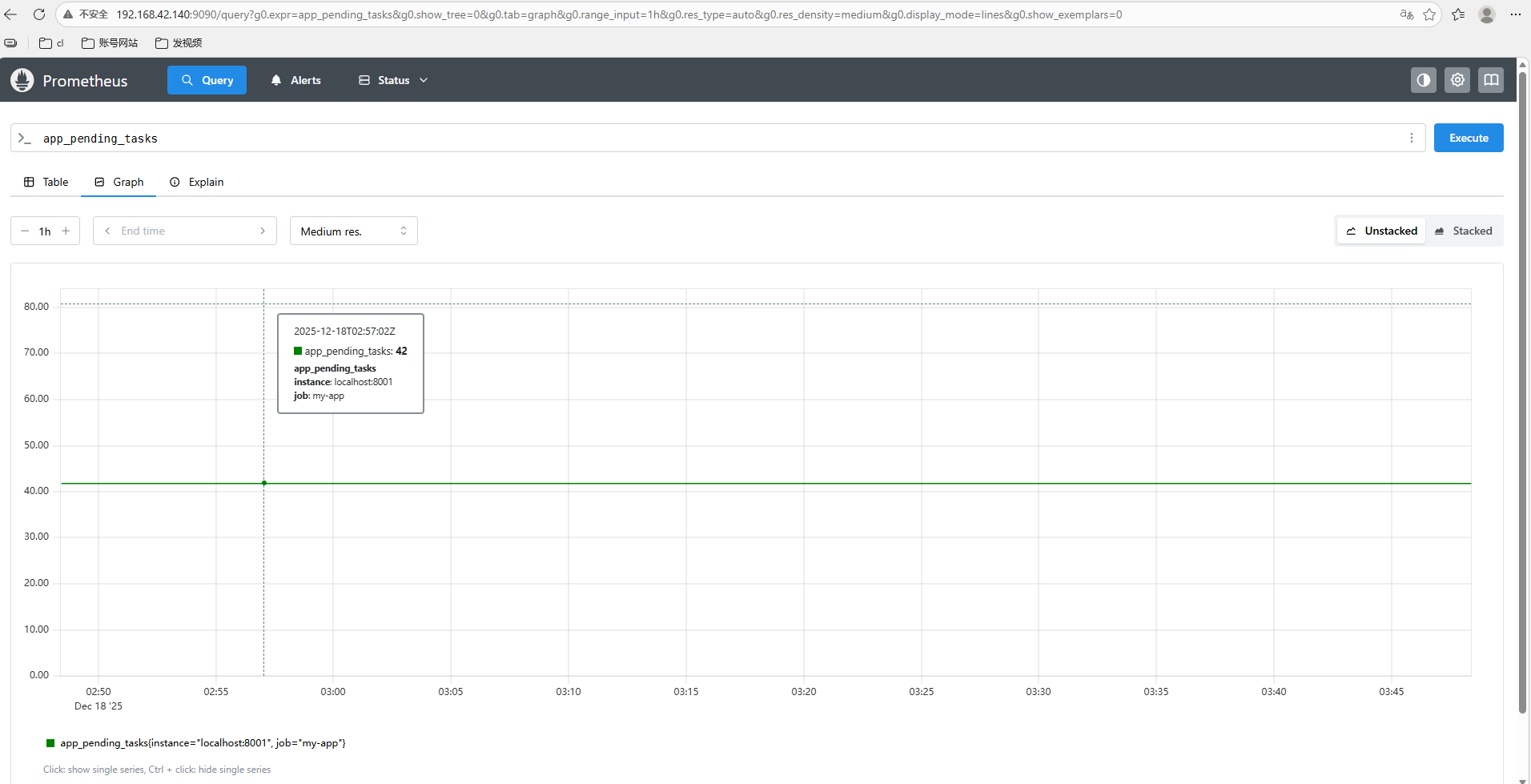
打开 Prometheus Web UI(通常是 http://ip:9090),搜索:
shell
app_pending_tasks
就能看到值 42,并可做告警、绘图等操作。


2.配置自定义参数监控(进阶)
用Prometheus监控你主机上某个动态变化的自定义参数(不是固定值),当它超过阈值时,通过Alertmanager发出告警。
2.1 场景介绍
😎场景示例:监控"待处理任务数"(动态变化)
假设你的业务系统会不断产生任务:
- 存放在 /tmp/pending_tasks.txt 文件中,内容是一个数字(如 42)。这个数字每分钟可能变化。
你希望:
- 当pending_tasks > 50持续2分钟 → 触发告警;
😎整体架构
shell
[你的脚本]
↓ (暴露 /metrics)
[Prometheus] ← 抓取指标
↓ (评估规则)
[Alertmanager] ← 发送告警
↓
[你收到通知]
2.2 创建自定义Exporter
创建/tmp/pending_tasks.txt文件:
shell
echo 42 > /tmp/pending_tasks.txt
创建文件task_exporter.py:
shell
# -*- coding: utf-8 -*-
from prometheus_client import start_http_server, Gauge
import time
import os
# 定义指标
pending_tasks = Gauge('app_pending_tasks', 'Number of pending tasks from /tmp/pending_tasks.txt')
def read_pending_tasks():
"""从文件读取当前待处理任务数"""
try:
with open('/tmp/pending_tasks.txt', 'r') as f:
value = int(f.read().strip())
return value
except Exception as e:
print(f"Error reading file: {e}")
return 0 # 文件不存在或格式错误时返回 0
def update_metrics():
count = read_pending_tasks()
pending_tasks.set(count)
print(f"Updated pending_tasks = {count}")
if __name__ == '__main__':
start_http_server(8002)
print("Task Exporter running on :8002/metrics")
while True:
update_metrics()
time.sleep(15) # 每15秒更新一次

2.3 运行Exporter
执行命令:
shell
python3 task_exporter.py &

验证指标:
shell
# 先模拟数据
echo 60 > /tmp/pending_tasks.txt
# 查看指标
curl http://localhost:9100/metrics | grep app_pending_tasks

访问 http://ip:8002/metrics,你会看到:
shell
app_pending_tasks 60.0

2.4 配置Prometheus抓取及告警
编辑prometheus.yml:
shell
- job_name: 'task'
static_configs:
- targets: ['localhost:8002']

创建告警文件:
shell
vi alert_rules.yml
shell
groups:
- name: task_alerts
rules:
- alert: HighPendingTasks
expr: app_pending_tasks > 50
for: 2m # 持续 2 分钟超过 50 才触发
labels:
severity: warning
annotations:
summary: "待处理任务过多"
description: "当前待处理任务数为 {{ $value }},超过阈值 50"

配置prometheus添加告警文件:

保存退出后,重启prometheus服务:
shell
systemctl restart prometheus

打开 Prometheus Web UI(通常是 http://ip:9090),前面我们编辑的文件是60,系统识别到比50大,所以一直在告警:

3.配置自定义参数监控(高级)
3.1 场景介绍
监控指定目录下"积压文件数量"并告警:
😎你的系统有一个数据处理流程:
- 外部程序不断向 /data/incoming/ 目录写入新文件(如 .json、.csv);
- 另一个消费者程序会读取并处理这些文件,处理完后移动到 /data/archived/;
- 如果消费者挂了或变慢,/data/incoming/ 中的文件会不断堆积。
😎你希望:
-
实时监控 /data/incoming/ 目录下的待处理文件数量;
-
当 文件数 > 100持续5分钟 → 触发告警;
-
告警信息包含当前文件数和目录路径。
-
这个指标的特点:动态变化(随业务实时增减);
-
非系统指标(CPU/内存等无法反映此问题);
-
高业务价值(直接反映数据处理是否健康);
-
可扩展(可监控多个目录、按文件类型过滤等)。
3.2 创建自定义Exporter
创建文件file_queue_exporter.py:
shell
# -*- coding: utf-8 -*-
# file_queue_exporter.py
from prometheus_client import start_http_server, Gauge
import os
import time
import glob
# 自定义指标:带标签(directory)
pending_files = Gauge(
'file_queue_pending_count',
'Number of pending files in a directory',
['directory']
)
# 要监控的目录列表(可扩展)
WATCHED_DIRS = [
"/data/incoming",
"/logs/upload_queue"
]
def count_pending_files():
for dir_path in WATCHED_DIRS:
if not os.path.exists(dir_path):
count = 0
else:
# 只统计普通文件(不含子目录)
files = [f for f in glob.glob(os.path.join(dir_path, "*")) if os.path.isfile(f)]
count = len(files)
pending_files.labels(directory=dir_path).set(count)
print(f"[{time.strftime('%Y-%m-%d %H:%M:%S')}] {dir_path} → {count} files")
if __name__ == '__main__':
start_http_server(8003)
print("File Queue Exporter running on :8003/metrics")
while True:
count_pending_files()
time.sleep(30) # 每30秒采集一次

3.3 运行Exporter
创建/data/incoming文件并启动脚本:
shell
mkdir -p /data/incoming /logs/upload_queue python3 file_queue_exporter.py &

3.4 配置prometheus监控
进入prometheus配置文件:
shell
- job_name: 'file'
static_configs:
- targets: ['localhost:8003']

3.5 配置alertmanager告警
编写告警文件:
shell
groups:
- name: file-queue-alerts
rules:
- alert: HighFileQueuePending
expr: file_queue_pending_count{directory="/data/incoming"} > 100
for: 5m
labels:
severity: warning
annotations:
summary: "待处理文件积压过多"
description: "目录 {{ $labels.directory }} 中有 {{ $value | printf \"%.0f\" }} 个待处理文件,超过阈值 100"

把告警规则加入到prometheus监控中:
如图所示,加入指定位置:

重启prometheus服务:
shell
systemctl restart prometheus
systemctl status prometheus

打开 Prometheus Web UI(通常是 http://ip:9090),可以看到告警规则了。

3.6 模拟积压
确保目标目录已创建:
shell
ls /data/incoming
生成 150 个测试文件:
使用Shell循环快速创建一批 .json 文件,模拟数据流入:
shell
for i in {1..150}; do
touch /data/incoming/data_${i}.json
done
使用命令查看是否成功:
shell
ls -l /data/incoming

运行以下命令检查Prometheus指标是否已更新:
shell
curl http://localhost:8003/metrics | grep file_queue_pending_count

打开 Prometheus Web UI(通常是 http://ip:9090),我们可以看到已经告警(默认大于100就告警)。

那么我们整个过程就暂时结束啦,过程还是很有趣的,那么我现在有一个问题,倘若我们想在家里监控公司的自定义参数,我们如何监控到呢?
别急,cpolar来解决你这个问题!
4.安装cpolar实现随时随地开发
cpolar 可以将你本地电脑中的服务(如 SSH、Web、数据库)映射到公网。即使你在家里或外出时,也可以通过公网地址连接回本地运行的开发环境。
❤️以下是安装cpolar步骤:
使用一键脚本安装命令:
shell
sudo curl https://get.cpolar.sh | sh

安装完成后,执行下方命令查看cpolar服务状态:(如图所示即为正常启动)
shell
sudo systemctl status cpolar

Cpolar安装和成功启动服务后,在浏览器上输入虚拟机主机IP加9200端口即:【http://192.168.42.101:9200】访问Cpolar管理界面,使用Cpolar官网注册的账号登录,登录后即可看到cpolar web 配置界面,接下来在web 界面配置即可:
打开浏览器访问本地9200端口,使用cpolar账户密码登录即可,登录后即可对隧道进行管理。

5.配置公网地址
本文使用8001端口测试。
登录cpolar web UI管理界面后,点击左侧仪表盘的隧道管理------创建隧道:
- 隧道名称:可自定义,本例使用了:ceshi,注意不要与已有的隧道名称重复
- 协议:http
- 本地地址:8001
- 域名类型:随机域名
- 地区:选择China Top
点击创建:

创建成功后,打开左侧在线隧道列表,可以看到刚刚通过创建隧道生成了公网地址,接下来就可以在其他电脑或者移动端设备(异地)上,使用地址访问。

这回,我们在prometheus配置文件下,配置监控公网地址:
shell
- job_name: 'my-app'
static_configs:
- targets: ['e0950bc.r2.cpolar.top']

监控成功:

6.保留固定公网地址
使用cpolar为其配置二级子域名,该地址为固定地址,不会随机变化。

点击左侧的预留,选择保留二级子域名,地区选择china top,然后设置一个二级子域名名称,我这里演示使用的是ceshii,大家可以自定义。填写备注信息,点击保留。

登录cpolar web UI管理界面,点击左侧仪表盘的隧道管理------隧道列表,找到所要配置的隧道prometheus,点击右侧的编辑。

修改隧道信息,将保留成功的二级子域名配置到隧道中
- 域名类型:选择二级子域名
- Sub Domain:填写保留成功的二级子域名
- 地区: China Top
点击更新

更新完成后,打开在线隧道列表,此时可以看到随机的公网地址已经发生变化,地址名称也变成了保留和固定的二级子域名名称。

最后,我们使用固定的公网地址在任意设备的浏览器中访问,可以看到成功访问本地部署的页面,这样一个永久不会变化的二级子域名公网网址即设置好了。

这样,我们就可以随时随地监控,不用担心,在家无法监控设备!
总结
Prometheus 自定义指标方案的优势在于灵活性高,可以监控任何程序可读取的数据,比如业务队列长度、API 成功率、数据库待处理任务数等系统指标无法覆盖的场景。配合 Alertmanager,可以实现精准的阈值告警,满足实际运维需求。
局限方面,Exporter 需要自己开发和维护,对开发能力有一定要求;另外,指标数据采集频率受Exporter 轮询间隔限制,难以做到毫秒级实时性;内网访问还需要借助 cpolar 等工具穿透,增加了架构复杂度。
这套方案适合有开发能力的团队使用。至于是否采用,看你是否有自定义指标需求以及是否愿意投入开发和维护成本。在这里插入代码片