博主介绍:✌全网粉丝50W+,前互联网大厂软件研发、集结硕博英豪成立软件开发工作室,专注于计算机相关专业项目实战6年之久,累计开发项目作品上万套。凭借丰富的经验与专业实力,已帮助成千上万的学生顺利毕业,选择我们,就是选择放心、选择安心毕业✌
> 🍅想要获取完整文章或者源码,或者代做,拉到文章底部即可与我联系了。🍅🍅**感兴趣的可以先收藏起来,点赞、关注不迷路,大家在毕设选题,项目以及论文编写等相关问题都可以给我留言咨询,希望帮助同学们顺利毕业 。**🍅
1、毕业设计:2026年计算机专业毕业设计选题汇总(建议收藏)✅
1、项目介绍
技术栈
采用 Python 语言开发,基于 Django 框架搭建后端服务,Vue 框架构建前端交互界面,通过 requests 爬虫从天天基金及东方财富网站采集基金数据,前端配合 Element-Plus 库实现界面组件。
功能模块
· 用户注册登录
· 基金筛选列表
· 基金关键词搜索
· 基金详细信息
· 基金净值走势图与收益率对比
· 基金历史净值列表
· 基金比较
项目介绍
本系统基于 Django 和 Vue 框架构建基金分析可视化平台,通过爬虫技术从天天基金网站采集基金净值、收益率、持仓等数据。系统支持用户注册登录及后台权限管理,区分普通用户与管理员。用户可按基金类型、业绩表现、主题筛选基金,通过代码、名称或简拼搜索基金,查看基金详细信息、净值走势图、累计收益率与同类平均及沪深300的对比。支持多只基金的基础信息、历史收益与走势图对比分析。
2、项目界面
(1)基金列表
该页面是基金分析可视化系统的基金列表模块,可按基金类型、业绩周期、主题等多维度筛选基金,支持搜索和表格查看基金名称、净值、各阶段收益率及手续费等核心信息。

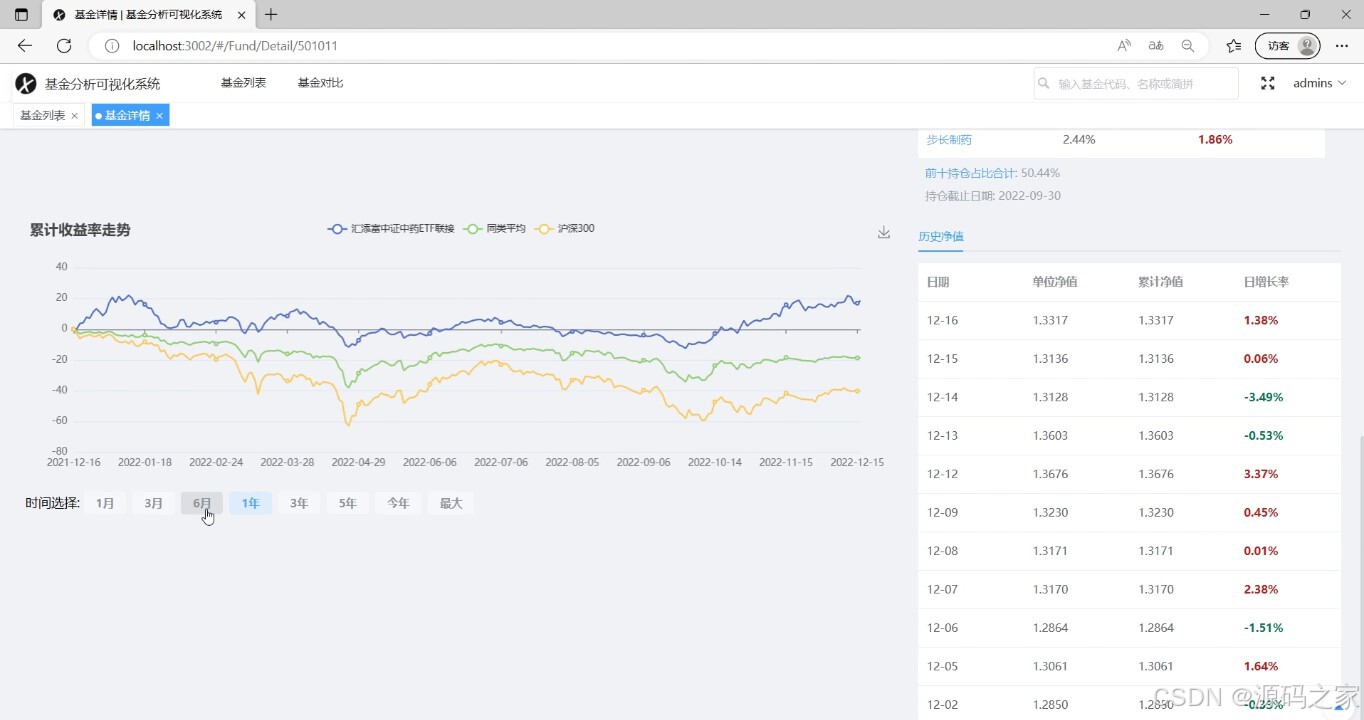
(2)基金详情信息
该页面是基金分析可视化系统的基金详情模块,展示单只基金的基础信息、阶段业绩,提供盘中净值估算等走势图表,同时呈现股票持仓明细,方便用户全面了解基金情况。

(3)基金收益率走势图
该页面是基金详情的补充模块,通过折线图展示基金累计收益率走势,支持切换不同时间周期对比同类平均和大盘表现,右侧提供历史净值数据表格,方便用户分析基金收益表现。

(4)基金净值估算图分析
该页面是基金详情模块,展示单只基金的基础信息、阶段业绩,提供盘中实时净值估算图,同时呈现股票持仓明细,方便用户全面了解基金的收益与持仓情况。

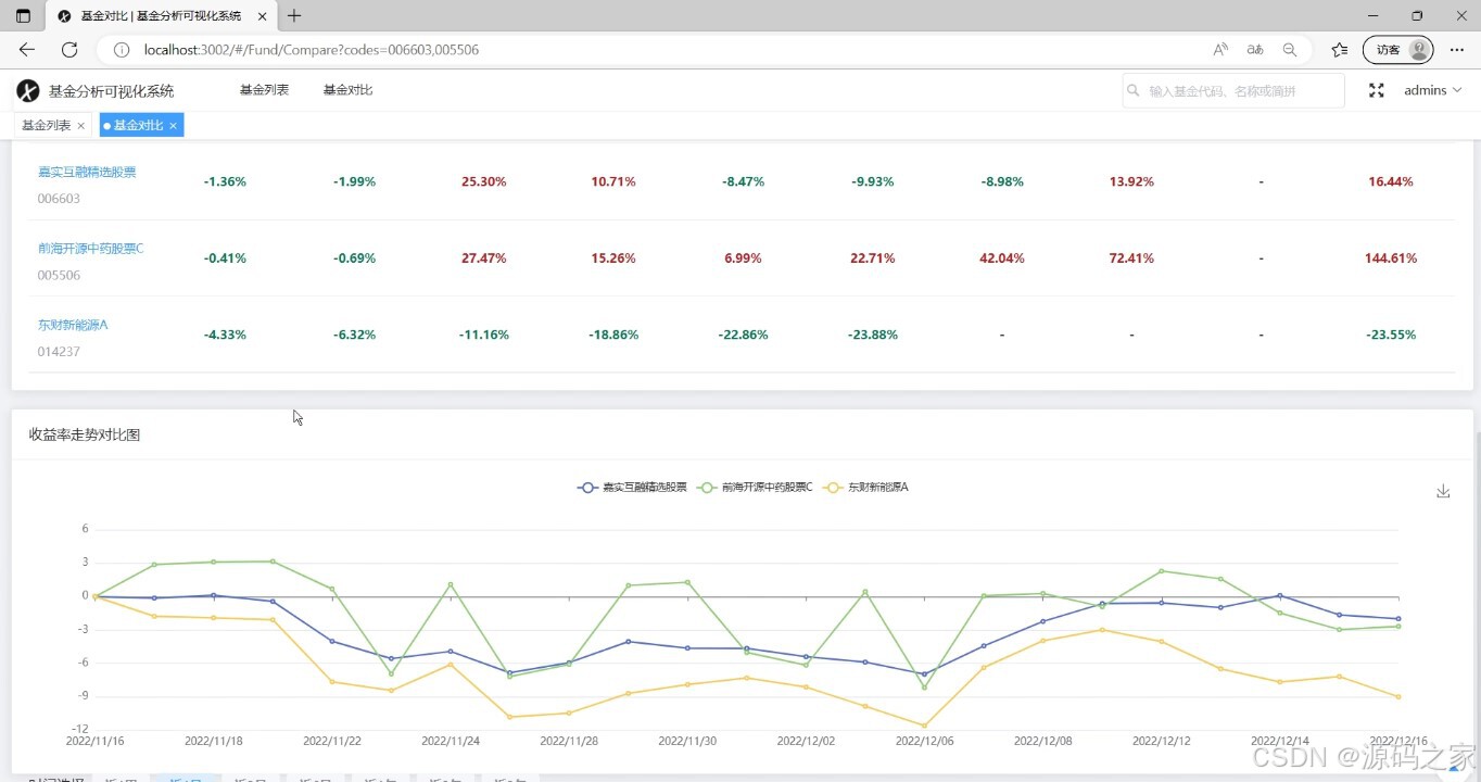
(5)基金比对
该页面是基金分析可视化系统的基金对比模块,支持添加基金进行对比,可查看基金基础信息和各阶段业绩表现,帮助用户直观比较不同基金的收益与估值情况。

(6)基金比对结果图
该页面是基金对比模块的补充,上方表格展示多只基金各阶段业绩数据,下方通过折线图呈现多只基金的收益率走势对比,方便用户从数据和趋势两方面直观比较不同基金的表现差异。

3、项目说明
一、技术栈简要说明
本系统采用 Python 语言开发,基于 Django 框架搭建后端服务,Vue 框架构建前端交互界面,通过 requests 爬虫从天天基金及东方财富网站采集基金数据,前端配合 Element-Plus 库实现界面组件,使用 Echarts 进行数据可视化。
二、功能模块详细介绍
· 用户注册登录
系统提供完整的用户账户管理功能,包括用户注册、登录及后台权限管理。通过 Django 的认证系统实现身份验证,严格限制非管理员身份登录后台,确保后台数据的安全性和管理权限的有效控制,为不同权限用户提供差异化的系统访问通道。
· 基金筛选列表
该页面为基金列表模块,用户可根据基金类型(如股票型、债券型、混合型等)、业绩周期(近1年、近3年等)、基金所属主题(新能源、科技、消费等)进行多维度筛选。筛选结果以表格形式展示,包含基金名称、代码、最新净值、各阶段收益率及手续费等核心信息,帮助用户快速定位符合投资偏好的基金产品。
· 基金关键词搜索
系统支持用户通过基金代码、基金名称或简拼进行关键词搜索,搜索结果实时反馈并支持模糊匹配。用户无需完整输入即可快速找到目标基金,大幅提升检索效率,方便在大量基金产品中精准定位。
· 基金详细信息
该页面为基金详情模块,全面展示单只基金的基础信息(基金公司、成立日期、资产规模等)、阶段业绩(近1月、近3月、近1年等收益率)。同时提供盘中净值估算图、实时估值数据以及股票持仓明细,帮助用户从收益、估值、持仓三个维度全面了解基金的投资价值。
· 基金净值走势图与收益率对比
该模块通过折线图展示基金累计收益率走势,用户可切换不同时间周期(近1月、近3月、近1年、近3年等),并将基金表现与同类平均、沪深300指数进行对比。右侧同时提供历史净值数据表格,方便用户从图表和列表两方面分析基金的收益表现与相对优势。
· 基金历史净值列表
系统以表格形式展示基金的历史净值数据,包含日期、单位净值、累计净值、日增长率等字段。用户可按日期范围筛选历史数据,便于追溯基金的历史表现,评估基金的净值波动规律与稳定性。
· 基金比较
该模块支持用户自选多只基金进行对比分析。对比内容包括基金基本信息(名称、代码、基金公司)、各阶段业绩表现(近1月、近3月、近1年等收益率)。上方表格展示多只基金各阶段业绩数据,下方通过折线图呈现多只基金的收益率走势对比,方便用户从数据和趋势两方面直观比较不同基金的表现差异,辅助投资决策。
三、项目总结
本系统基于 Django 和 Vue 框架构建基金分析可视化平台,通过爬虫技术从天天基金网站采集基金净值、收益率、持仓等数据,确保信息的时效性与准确性。系统支持用户注册登录及后台权限管理,区分普通用户与管理员权限。用户可按基金类型、业绩表现、主题筛选基金,通过代码、名称或简拼快速搜索基金,查看基金详细信息、净值走势图、累计收益率与同类平均及沪深300的对比分析。历史净值列表帮助用户追溯基金过往表现,多基金比较功能支持从基本信息和收益走势两个维度进行直观对比。系统通过 Echarts 实现折线图等可视化图表,结合 Element-Plus 构建美观易用的前端界面,为个人投资者、基金分析师及金融机构提供了全面的基金数据查询、分析与比较工具,有效辅助投资决策与基金研究。
4、核心代码
python
from django.shortcuts import render
from . import *
from django.http import HttpRequest
from index.utils import success, error
from django.http import StreamingHttpResponse
from django.http.response import HttpResponse
def search_fund(request: HttpRequest):
data = search(request.json.get("keyword"))
return success(data)
def filter_fund(request: HttpRequest):
data = filter_(**dict(request.json.items()))
return success(data)
def fund_detail(request: HttpRequest):
data = detail(request.json.get("code"))
return success(data)
def fund_jzgs_pic(request: HttpRequest):
data = get_picture(request.json.get("code"))
return HttpResponse(data, content_type="image/png")
def fund_jz_pic(request: HttpRequest):
data = get_jz_picture(request.json.get("code"))
return HttpResponse(data, content_type="image/png")
def js_data(request: HttpRequest):
data = get_js_data(request.json.get("code"))
return HttpResponse(data, content_type="application/javascript")
def ljsylzs(request: HttpRequest):
data = get_ljsylzs(**dict(request.json.items()))
return success(data)
def jbxx(request: HttpRequest):
data = get_jbxx(**dict(request.json.items()))
return success(data)
def yjpjbj(request: HttpRequest):
data = get_yjpjbj(**dict(request.json.items()))
return success(data)
def ljsyl(request: HttpRequest):
data = get_ljsyl(**dict(request.json.items()))
return success(data)