💫《博主主页》:
🔎 CSDN主页
**🔥《擅长领域》:**擅长阿里云AnalyticDB for MySQL(分布式数据仓库)、Oracle、MySQL、Linux、prometheus监控;并对SQLserver、NoSQL(MongoDB)有了解
💖如果觉得文章对你有所帮助,欢迎点赞收藏加关注💖

【周末充电⚡️+摸鱼🐟】刚研究完MySQL的行格式,技术人的周末果然离不开学习与放松的完美平衡!今天这篇文章咱们继续分享------使用Prometheus+Grafana打造专业的Redis监控系统,不仅能实时采集关键指标,还能配置炫酷可视化和智能告警,让数据库健康状态一目了然!
文中会手把手部署redis_exporter、配置Prometheus抓取数据,再通过Grafana设计直观的监控面板,也会分享几个超实用的Redis告警规则,帮各位提前规避线上风险。话不多说,直接上操作,让你的Redis享受24小时的监护!🚀
特别说明💥:
📌 开源仪表盘引用
- **本文采用的Redis数据库监控仪表盘直接使用了Grafana官网开源项目(Dashboard ID:**763 ),非常感谢原作者(oliver006)的无私分享。关于Grafana的所有配置步骤均基于该开源仪表盘并验证通过,各位可一键导入快速搭建专业级的可视化监控。
⚡ 原创告警规则实现
关于告警部分为博主独立开发完成,针对Redis数据库实现了如下告警:
✅ Redis 实例不可用
✅ Redis 内存使用率过高
🔗 Prometheus+Grafana监控Redis全流程
prometheus+Grafana全系列文章**(实时更新🔥):**
|--------|---------------------------------------------------------------------------------------------------------------------------------------------------------------------------------------------------------------------------------------------------------------------------------------------------------------------|
| 序号 | 文章 |
| 1 | 【prometheus+Grafana篇】Prometheus与Grafana:深入了解监控架构与数据可视化分析平台-CSDN博客 |
| 2 | 【prometheus+Grafana篇】从零开始:Linux 7.6 上二进制安装 Prometheus、Grafana 和 Node Exporter_grafana二进制部署-CSDN博客 |
| 3 | 【prometheus+Grafana篇】Prometheus告警规则参数全解析 + Alertmanager实现多平台告警(含电子邮件/企业微信群/飞书群/钉钉群接受方式)_grafana做飞书机器人报警-CSDN博客 |
| 4 | 【prometheus+Grafana篇】基于Prometheus+Grafana实现Linux操作系统的监控与可视化-CSDN博客 |
| 5 | 【prometheus+Grafana篇】基于Prometheus+Grafana实现windows操作系统的监控与可视化_grafana 监控 windows-CSDN博客 |
| 6 | 【prometheus+Grafana篇】基于Prometheus+Grafana实现Oracle数据库的监控与可视化-CSDN博客 |
| 7 | 【prometheus+Grafana篇】基于Prometheus+Grafana实现MySQL数据库的监控与可视化-CSDN博客 |
| 8 | 【prometheus+Grafana篇】基于Prometheus+Grafana实现MongoDB数据库的监控与可视化-CSDN博客 |
| 9 | 【prometheus+Grafana篇】基于Prometheus+Grafana实现Redis数据库的监控与可视化-CSDN博客 |
目录
[一、在Redis 6379实例上的操作](#一、在Redis 6379实例上的操作)
[1)下载redis_exporter安装包,选择download,然后点击"Exporters and integrations",选择redis exporter](#1)下载redis_exporter安装包,选择download,然后点击“Exporters and integrations”,选择redis exporter)
2)跳转到了gitHub,点击redis_exporter的版本集,选择最新的redis_exporter下载
9)登录redis_exporter界面管理,默认端口为9121
[三、将当前redis 6379实例加入到prometheus监控,并通过Grafana展示](#三、将当前redis 6379实例加入到prometheus监控,并通过Grafana展示)
1)将reids_exporter的信息加入到prometheus监控的配置文件prometheus.yml中
4)prometheus.yml文件添加了信息,所以重启prometheus进程或者重新加载配置文件(二选一)
[一、下载一个仪表盘:Grafana官网"http://www.grafana.com"---Dashboard templates,然后选择一个下载量高的自己喜欢的redis_exporter(redis监控)](#一、下载一个仪表盘:Grafana官网“http://www.grafana.com”—Dashboard templates,然后选择一个下载量高的自己喜欢的redis_exporter(redis监控))
[二、将仪表盘添加到Grafana上:Dashboards---New---Import---点击"Upload dashboard JSON file"](#二、将仪表盘添加到Grafana上:Dashboards—New—Import—点击“Upload dashboard JSON file”)
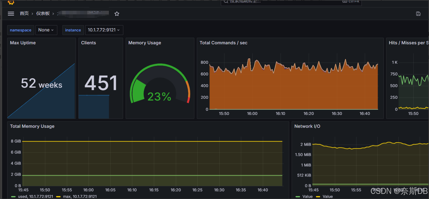
三、仪表盘展示:Dashboards---查看到已经定义好的仪表盘,并且数据源是prometheus监控,点击进去
监控Redis信息如下:
|---------|------------|--------|-------------------|----------------------------|
| 主机名 | IP地址 | 配置 | 系统 | 描述 |
| Redis | 10.2.1.117 | 4C 8G | Red Hat Linux 7.9 | 安装redis_exporter对这台服务器进行监控 |
**redis_exporter:**默认端口9121。抓取和收集Redis数据库的各种运行指标用于分析
一、在Redis 6379实例上的操作
在 Redis 3.x/ 4.x /5.x 中 , 没有内置的用户权限管理功能 ,也就是没有数据库用户这个概念。 在 Redis 6.x 或更高版本中 支持了用户权限管理功能,才能为数据库创建用户
二、安装redis_exporter (redis_exporter:是p rometheus的一个插件 ,抓取和收集redis数据库的各种运行指标用于分析。 redis_exporter插件是GitHub开源组织提供的,通过GitHub官网下载redis_exporter )
1)下载redis_exporter安装包,选择download,然后点击"Exporters and integrations ",选择redis exporter
2)跳转到了gitHub,点击redis_exporter的版本集,选择最新的redis_exporter下载
PS: 也可以直接在gitHub官网下载
一、通过gitHub(官网地址: https://github.com/)下载redis_exporter安装包,在gitHub搜索"redis_exporter"。因为是开源,所以大家都是有时间才会开发,所以选择一个最近更新的
二、点击redis_exporter的版本集,选择最新的redis_exporter下载
3)目前redis_exporter最新版本为1.67.0
4)解压二进制redis_exporter包
sql[root@Redis ~]# tar -zxvf redis_exporter-v1.65.0.linux-amd64.tar.gz5)移动并重命名redis_exporter解压出来的目录
sql[root@Redis ~]# mkdir -p /opt/prometheus [root@Redis ~]# mv redis_exporter-v1.65.0.linux-amd64 /opt/prometheus/ [root@Redis ~]# mv /opt/prometheus/redis_exporter-v1.65.0.linux-amd64 /opt/prometheus/redis_exporter6)创建prometheus用户
sql[root@Redis ~]# groupadd prometheus [root@Redis ~]# useradd -g prometheus -M -s /usr/sbin/nologin prometheus ---创建一个名为prometheus的系统账号,该账号没有家目录并且不能登录Shell。这种设置适用于需要运行服务或任务而不需要用户交互的情况。 -M:不为用户创建家目录。对于系统服务账号来说,通常不需要家目录,因此使用 -M 可以跳过家目录的创建步骤。 -s /usr/sbin/nologin:指定用户登录时使用的Shell。将用户prometheus的登录Shell设置为/usr/sbin/nologin。nologin Shell的作用是阻止用户登录系统,但允许该用户拥有有效的系统账号。这通常用于服务账号,因为它们不需要交互式Shell访问,仅用于执行特定服务或任务。 [root@Redis ~]# passwd prometheus [root@Redis ~]# id prometheus7)赋权
sql[root@Redis ~]# chown -R prometheus:prometheus /opt/prometheus/redis_exporter8)写入linux启动服务项
sql[root@Redis ~]# cd /usr/lib/systemd/system [root@Redis ~]# vi redis6379_exporter.service [Unit] Description=redis_exporter After=network.target [Service] Type=simple User=prometheus Group=prometheus Restart=on-failure ExecStart=/opt/prometheus/redis_exporter/redis_exporter -redis.addr "redis://10.2.1.117:6379" -redis.password eXql3MDpww --web.listen-address=0.0.0.0:9121 [Install] WantedBy=multi-user.target [root@Redis ~]# systemctl daemon-reload [root@Redis ~]# systemctl start redis6379_exporter.service [root@Redis ~]# systemctl enable redis6379_exporter.service [root@Redis ~]# systemctl status redis6379_exporter.service**###-redis.addr:**要抓取的Redis实例的地址(默认"redis://localhost:6379")
**###-redis.password:**指定连接redis的密码。在 Redis 3.x/4.x/5.x中,没有内置的用户权限管理功能,也就是没有数据库用户这个概念。在 Redis 6.x 或更高版本中支持了用户权限管理功能,才能为数据库创建用户
**###--web.listen-address=<address>:<port>:**指定服务端口。Redis的抓取默认通过9121端口访问redis_exporter管理界面,可以修改成其他端口用于访问redis_exporter管理界面(如果没有修改端口的需求可以不设置这个参数)。此参数只能在redis_exporter命令启动时指定,不可以在配置文件prometheus.yml中指定。如果服务器上有多个实例,比如还有6380实例,那么需要再写一个linux启动项,并且通过-redis.addr参数指定redis数据源
9)登录redis _exporter 界面管理,默认端口为9121
三、将当前redis 6379实例加入到prometheus监控,并通过Grafana展示
注意: 如下操作是在安装了prometheus和Grafana的主机上进行操作
1)将reids _exporter 的信息加入到prometheus监控的配置文件prometheus.yml中
sql[root@prometheus ~]# vi /opt/prometheus/prometheus.yml 在scrape_configs下面新增如下内容: # redis_exporter配置 - job_name: "Redis监控" ###job_name 用来唯一标识一个监控任务。在同一个 prometheus.yml 文件中,不同的 scrape_config可以有不同的job_name,以便 Prometheus 能够区分和管理不同的监控目标和配置,用来将不同的监控目标分组。单位为监控redis数据库设置一个独立的job_name scrape_interval: 15s ###指定这个job_name每隔多久从每个目标(如 Exporter、应用端点)拉取一次指标数据。优先级:会覆盖全局的 global:scrape_interval(如果存在)。 file_sd_configs: - files: - /data/prometheus/conf.d/redis_targets.json # redis需要监控的实例都单独写在了redis_targets.json文件中,是为了避免prometheus.yml内容过多,看起来更简洁 [root@prometheus ~]# vi /data/prometheus/conf.d/redis_targets.json ###因为使用的是16974 json模版,16974模版没有定义太多的选项,所以只定义目标(targets)、实例信息(instance)即可 [ { "targets": [ "10.2.1.117:9121" ], "labels": { "instance": "Redis数据库(IP:10.2.1.117,端口:6379)" } } ]2)配置告警规则文件
除了如下告警规则之外,还需要单独配置一个Targets目标不可达(up)的相关规则,因为up 是一个布尔值指标,表示 Prometheus 是否能够成功地 scrape(抓取)到指定的目标(targets)数据,用于判断目标node-exporter相关进程是否在目标主机存活。关于up的规则文件参考:【prometheus+Grafana篇】从零开始:Linux 7.6 上二进制安装 Prometheus、Grafana 和 Node Exporter_grafana二进制安装-CSDN博客
sql[root@prometheus ~]# cd /opt/prometheus/rules/ ###在prometheus.yml文件中定义了告警规则文件rule_files参数 [root@prometheus rules]# vi redis_alerts.yml3)检查配置文件
sql[root@prometheus ~]# cd /opt/prometheus/ [root@prometheus ~]# ./promtool check config prometheus.yml ###用于检查 Prometheus 配置文件(prometheus.yml)的语法和格式是否正确。执行这条命令会执行以下操作:
- 验证配置文件的语法:检查 prometheus.yml 文件是否符合 Prometheus 配置格式规范。
- 检测潜在的错误或警告:如果配置文件中存在拼写错误、格式问题、无效的配置项等问题,它会提供相关的错误信息或警告。比如告警规则写的不对,就会有提示
- 输出有用的诊断信息:如果配置文件存在问题,promtool 会输出详细的错误信息。
4)prometheus.yml文件添加了信息,所以重启prometheus进程或者重新加载配置文件(二选一)
#重载:前提是在prometheus.service启动服务项中加了--web.enable-lifecycle参数: --web.enable-lifecycle:###启用Prometheus的生命周期接口,允许通过HTTP请求来动态重新加载配置等操作。 这对于在运行时更新配置或执行其他管理操作非常有用,当修改了prometheus的配置后,可以通过curl命令来重新加载配置文件,而不需要重启prometheus (推荐方式)
sql[root@prometheus ~]# curl -X POST http://localhost:9090/-/reload#重启
sql[root@prometheus ~]# systemctl restart prometheus.service5)在prometheus查看是否可以看到监控信息
菜单栏:Status---Targets
6)登录Grafana界面管理,将当前主机的监控信息做展示
默认用户:admin
默认密码:admin
一、下载一个仪表盘:Grafana官网"http://www.grafana.com"---Dashboard templates,然后选择一个下载量高的自己喜欢的 redis _exporter (redis监控)
注意: 不需要再增加数据源了。因为在第一次搭建prometheus+Grafana的时候就已经加好了,在添加数据源时,有个配置项是Connection,这里添加的是prometheus的地址,指的是prometheus监控服务器的地址,而不是node-exporter的地址
以763为例,涵盖Redis多个维度的指标项
二、将仪表盘添加到Grafana上: Dashboards---New---Import---点击"Upload dashboard JSON file"
Name: 定义名称,最好定义为主机ip加用途
Prometheus: 选择prometheus源
....
然后import
三、仪表盘展示: Dashboards---查看到已经定义好的仪表盘,并且数据源是prometheus监控,点击进去
**仪表盘Name:**大族机房Redis数据库监控
数据源Name: prometheus监控
instance: 这里其实就是当时已经在配置prometheus.yml时,定义的instance,也就是说Grafana会自动识别到
部署完成,欢迎取用。下期将带来其他数据库的监控实战,敬请期待!持续学习,共同进步,我们下次见!🚀










